Colors-Theme 2.0

Fragen zur Nutzung, Features, usw..
Benutzeravatar
Thomas aus W
Beiträge: 1192
Registriert: Mi Apr 01, 2020 4:00 pm
Has thanked: 148 times
Been thanked: 67 times

[gelöst]: Colors-Theme 2.0 - falsche Verbrauchswerte

Beitrag von Thomas aus W »

Das Backend war abgeschmiert...
: o(

bye
TW
hhoefling
Beiträge: 700
Registriert: So Jul 25, 2021 2:32 pm
Has thanked: 2 times
Been thanked: 10 times

Re: Colors-Theme 2.0

Beitrag von hhoefling »

Beim Handy's schlafen ja auch zwei ein, die APP und das Handy als solches.
Daher kann im rahmen des Wiedererwachens und WLAN neuverbindens auch viel schieflaufen.
gruss
Heinz

6kWp + 7.7kWp PV, RCT Akku, RCT Power DC6 + DC8, +Shelly's
Skoda Citigo e-iV, openWB series2 standart+
mit openWB_lite
Github: https://github.com/hhoefling/openWB_lite
https://github.com/hhoefling/MyOwnOWBC
kai9555
Beiträge: 564
Registriert: Mi Feb 01, 2023 7:16 am
Has thanked: 37 times
Been thanked: 27 times

Re: Colors-Theme 2.0

Beitrag von kai9555 »

Da es eventuell untergegangen ist und ich das Problem gerade wieder habe, hier noch einmal die Info.

Im mittleren Graphen ist der Hausverbrauch falsch eingefärbt. Das Problem habe nicht nicht jeden Tag, aber heute ist es wieder da. Die Farbe ist die der Smarthomegeräte. Diese waren heute nicht an.
Bildschirmfoto 2024-02-07 um 19.15.35.jpg
kai9555 hat geschrieben: Mo Feb 05, 2024 3:57 pm Ich melde mich noch einmal. Gerade habe ich gesehen das im mittleren Graphen bei mir etwas mit der Einfärbung des Hausverbauchs nicht passt. Was kann ich dir liefern, damit du dem nachgehen kannst? VG


...
🔌 Wallbox
OpenWB Series2 standard+ – 11 kW via Standalone

☀️ PV-Anlage (7,1 kW):
• Sungrow SG5 (Winet-S Modbus)
• Hoymiles (openDTU - Json)
• Growatt (OpenInverterGateway - Json)

🔋 Zähler & Speicher (16 kWh):
3x Victron MultiPlus-II 48/3000 GX
electron
Beiträge: 1185
Registriert: So Aug 23, 2020 5:11 am
Has thanked: 1 time
Been thanked: 133 times

Re: Colors-Theme 2.0

Beitrag von electron »

Ich hatte einen Fix zum Abfangen von Fehlern in den Smarthone-Werten eingereicht, die ab und zu auftreten. Der muss aber noch in den Master gemerged werden. Schaun wir mal, ob der das Problem behebt.
kai9555 hat geschrieben: Mi Feb 07, 2024 6:21 pm Da es eventuell untergegangen ist und ich das Problem gerade wieder habe, hier noch einmal die Info.

Im mittleren Graphen ist der Hausverbrauch falsch eingefärbt. Das Problem habe nicht nicht jeden Tag, aber heute ist es wieder da. Die Farbe ist die der Smarthomegeräte. Diese waren heute nicht an.Bildschirmfoto 2024-02-07 um 19.15.35.jpg
kai9555 hat geschrieben: Mo Feb 05, 2024 3:57 pm Ich melde mich noch einmal. Gerade habe ich gesehen das im mittleren Graphen bei mir etwas mit der Einfärbung des Hausverbauchs nicht passt. Was kann ich dir liefern, damit du dem nachgehen kannst? VG


...
openWB Serie 2 11 kW
Solaredge WR
Tesla Model 3
Franknav
Beiträge: 77
Registriert: Mo Mai 10, 2021 9:25 am
Been thanked: 1 time

Re: Colors-Theme 2.0

Beitrag von Franknav »

Hallo electron,

ich habe auch seit den letzten beiden Update (z.Zt. 2024-02-05 11:52:39 +0100 [352561b7c]) eine komische Anzeige (siehe Screenshots).
Ich habe eine E3DC-Hauskranktwerk S10E12.

Die beiden blauen Balken sind in dem Moment zustande gekommen, als unser Durchlauferhitzer verwendet wurde, aber dieser nimmt aber keine
45 kWh sondern kurzfristig eine Verbrauch von 4,5 kwh. Und der Durchlauferhitzer wird auch nicht separat gemessen, sondern hängt ganz normal am Hausverbrauch.

Es wurde nicht am Auto geladen!

Gruß Frank
Screen Shot Hauptseite
Screen Shot Hauptseite
OpenWB nichts geladen Hausverbraucht Durchlauferhitzer.png (143.39 KiB) 615 mal betrachtet
Status Diagramme
Status Diagramme
Status Diagramme.jpg (88.56 KiB) 615 mal betrachtet
10Kwp PV+Akku von E3DC S10E 12 (Fw.S10_2025_402)
VW ID3 Bj 02-2023(3.8), VW e-Up Bj. 07-2023
OpenWB Pro Fw:3.2.0 / OpenWB Standalone 2.2.0-Alpha.1
2026-03-09 07:59:57 +0000 [cb92e2c47]
D0bby
Beiträge: 39
Registriert: Mo Dez 07, 2020 2:02 pm

Re: Colors-Theme 2.0

Beitrag von D0bby »

Moin

wäre es möglich den Strompreis basierenden Balken mit auf die Hauptseite zu packen? So sind es 3 Klicks.

Grüße
electron
Beiträge: 1185
Registriert: So Aug 23, 2020 5:11 am
Has thanked: 1 time
Been thanked: 133 times

Re: Colors-Theme 2.0

Beitrag von electron »

Ist schon eingebaut, muss nur noch gemerged werden. (winkmitdemzaunpfahl…)
D0bby hat geschrieben: Do Feb 08, 2024 3:09 pm Moin

wäre es möglich den Strompreis basierenden Balken mit auf die Hauptseite zu packen? So sind es 3 Klicks.

Grüße
openWB Serie 2 11 kW
Solaredge WR
Tesla Model 3
electron
Beiträge: 1185
Registriert: So Aug 23, 2020 5:11 am
Has thanked: 1 time
Been thanked: 133 times

Re: Colors-Theme 2.0

Beitrag von electron »

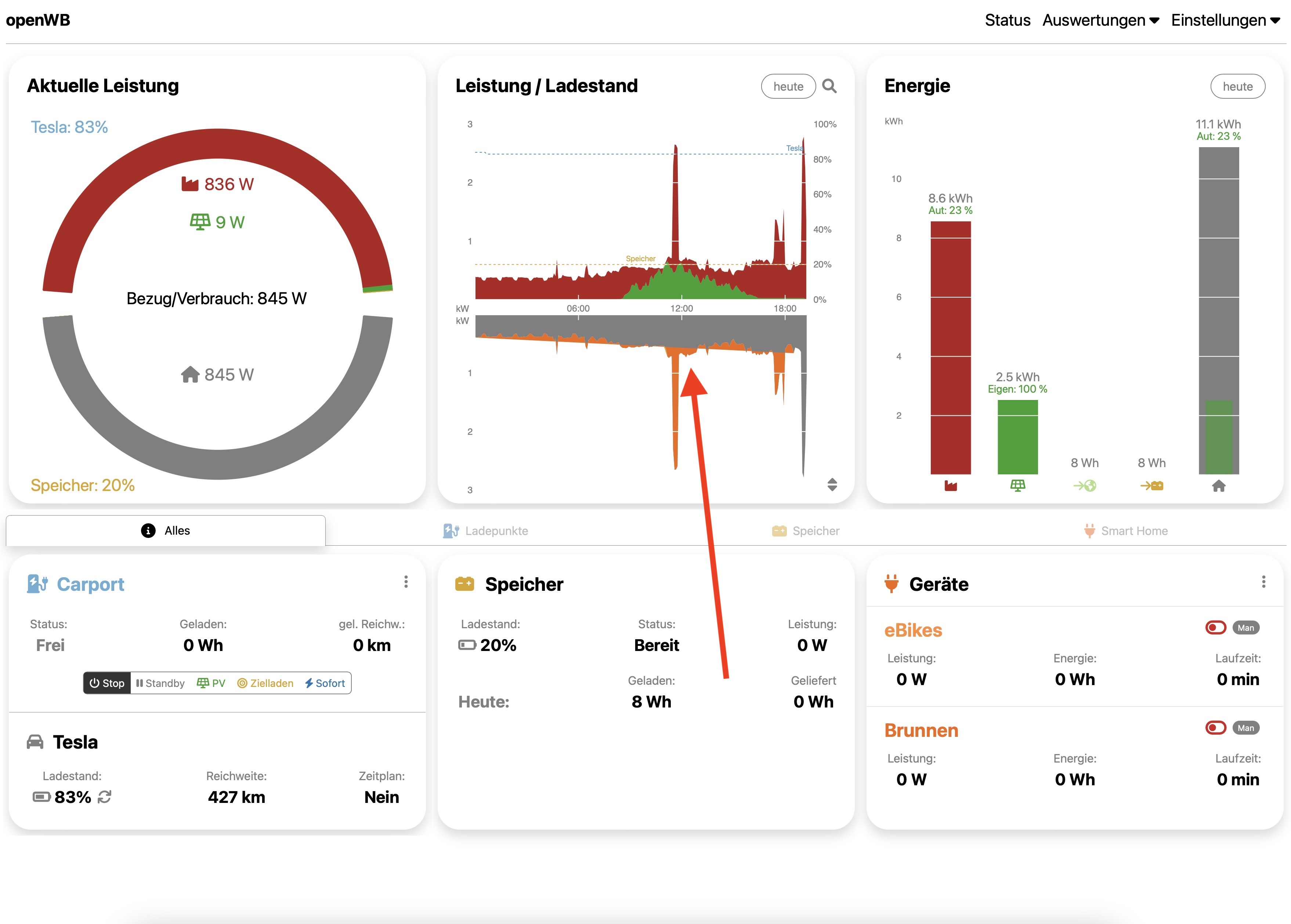
Diese plötzlichen extremen Ausschläge im Graphen sind mir auch schon öfter aufgefallen. Meiner Ansicht nach gibt es zwei möglich Ursachen - entweder wurde ein Zähler zurückgesetzt, oder es gab kurzfristig keinen Wert für diesen Zähler. Da die openWB den Verbrauch im 5-Minuten-Intervall immer als Differenz zwischen zwei Zählerständen berechnet, kann es im Extremfall sein, dass die gesamte bisherige Leistung eines Zählers für ein 5-Minuten-Intervall angezeigt wird. Ich würde mal vermuten, dass bei Dir auch so etwas passiert ist. Warum aber dieser Verbrauch dann für den Ladepunkt und nicht den Hausverbrauch angezeigt wird, ist mir auch nicht klar.
Franknav hat geschrieben: Do Feb 08, 2024 1:38 pm Hallo electron,

ich habe auch seit den letzten beiden Update (z.Zt. 2024-02-05 11:52:39 +0100 [352561b7c]) eine komische Anzeige (siehe Screenshots).
Ich habe eine E3DC-Hauskranktwerk S10E12.

Die beiden blauen Balken sind in dem Moment zustande gekommen, als unser Durchlauferhitzer verwendet wurde, aber dieser nimmt aber keine
45 kWh sondern kurzfristig eine Verbrauch von 4,5 kwh. Und der Durchlauferhitzer wird auch nicht separat gemessen, sondern hängt ganz normal am Hausverbrauch.

Es wurde nicht am Auto geladen!

Gruß Frank
OpenWB nichts geladen Hausverbraucht Durchlauferhitzer.png
Status Diagramme.jpg
openWB Serie 2 11 kW
Solaredge WR
Tesla Model 3
fawick
Beiträge: 217
Registriert: Di Nov 03, 2020 2:42 am
Has thanked: 1 time
Been thanked: 3 times

Re: Colors-Theme 2.0

Beitrag von fawick »

Hallo @electron!

Ich hab die software2 seit gestern in Betrieb und wollte einfach von ganzem Herzen "Danke!" hier reinrufen. Was Du hier fuer die Community getan hast und immer noch tust, ist absolut grossartig!

Das Colors-Theme fuer software2 ist genauso genial wie es das fuer die 1.9 schon war. Danke Dir! Ich wuensche Dir (und uns allen), dass Du noch lange Freude und Spass am Weiterentwickeln hast.

Fabian
kai9555
Beiträge: 564
Registriert: Mi Feb 01, 2023 7:16 am
Has thanked: 37 times
Been thanked: 27 times

Re: Colors-Theme 2.0

Beitrag von kai9555 »

Im aktuellen Master 2024-02-09 12:26:30 +0100 [ee4f0c965] sind deine Änderungen umgesetzt. Was soll ich sagen...einfach nur geil! :D

Ich hab noch ein paar kleine Vorschläge/Wünsche:

1. Optional Fahrzeuge in Fahrzeugliste ausblenden? Eventuell über 3 Punkte oben rechts im Widget wie bei SmartHome Widget? Wenn das nicht geht oder schwer umsetzbar ist, dann eventuell die Reihenfolge ändern - mich ärgert das Standardfahrzeug -
2. Dynamisches zu und abschalten von Widgets unter dem Punkt "Alles" oder eine Sortiermöglichkeit? Hintergrund: Auf jeden üblichen Tablet wird nicht genügend Platz sein um mehr als 3 Widgets ohne scrollen darzustellen. Ich würde gern selber auswählen welche sofort nach dem aufwachen des Displays sichtbar sind. Zum Bespiel: Ladepunkte - Fahrzeugliste - Preistabelle
3. In der Fahrzeugliste die Werte gleichmäßig einrücken lassen. Zum Beispiel müsste die km Angabe keine Nachkommastellen haben. Das könnte Platz sparen.
4. Der Schatten unten beim Widget Ladepunkt ist abgeschnitten und läuft nicht aus.

Alles in allem aber auch so schon ein wunderschönes Theme. Auf die Preistabelle bin ich gespannt wenn ich ab Juni bei Tibber bin. Danke für deine Arbeit und schönes Wochenende.
Dateianhänge
Bildschirmfoto 2024-02-09 um 12.39.01.jpg
(294.29 KiB) Noch nie heruntergeladen
Zuletzt geändert von kai9555 am Fr Feb 09, 2024 5:18 pm, insgesamt 1-mal geändert.
🔌 Wallbox
OpenWB Series2 standard+ – 11 kW via Standalone

☀️ PV-Anlage (7,1 kW):
• Sungrow SG5 (Winet-S Modbus)
• Hoymiles (openDTU - Json)
• Growatt (OpenInverterGateway - Json)

🔋 Zähler & Speicher (16 kWh):
3x Victron MultiPlus-II 48/3000 GX
Antworten