Nicht-Optimales Verhalten 1/3-Umschaltung bei 16A max?

Fragen zur Nutzung, Features, usw..
gvz
Beiträge: 98
Registriert: So Sep 12, 2021 8:28 am
Wohnort: Grevenbroich
Has thanked: 10 times
Been thanked: 8 times

Re: Nicht-Optimales Verhalten 1/3-Umschaltung bei 16A max?

Beitrag von gvz »

So, die Variante im Beitrag eins höher ist jetzt zumindest erfolgreich schnellgetestet. Anbei der Testlauf aus Sicht meines Netzes mit aktuell ca. 1,9 kW PV-Überschuss: Ich habe den Überschuss um 2600 Watt "hochgemogelt". Dadurch ging die Ladung erst auf 16A. Anschließend habe ich die Wartezeit durch manuelles Setzen von ramdisk/uhcounter auf 470 verkürzt, die 3P-Umschaltung lief an und durch ohne den 16A-Vollgas-Boost. Danach habe ich die vermeintliche Einspeisung auf ca. 3,9 kW gesetzt und auch das Runterschalten simuliert. Zum Schluss habe ich den Überschuss wieder auf Real gestellt, sodass das Laden jetzt mit 7 A läuft.

Am unteren Verlauf sieht man an der Phase 1 versus der grünen Gesamtlinie gut den Verlauf.

Ich werde dann wohl heute Abend mal einen Pullrequest mit allen 3 Änderungen erstellen (1/3P-Flapping, 16A-Vollgas und 'manueller Regelmodus flappt zwischen 6 und 7').

Natürlich wäre ich froh, wenn mir noch andere Rückmeldung zur geänderten u1p3p.sh geben... (Heisst im Anhang übrigens u1p3p.txt statt .sh).

Bildschirmfoto 2021-10-14 um 15.14.10.png
OpenWB S2 (Touchscreen, RFID, Zähler, 11kW), 10 kWp PV ohne Speicher, ID.3
gvz
Beiträge: 98
Registriert: So Sep 12, 2021 8:28 am
Wohnort: Grevenbroich
Has thanked: 10 times
Been thanked: 8 times

Re: Nicht-Optimales Verhalten 1/3-Umschaltung bei 16A max?

Beitrag von gvz »

OpenWB S2 (Touchscreen, RFID, Zähler, 11kW), 10 kWp PV ohne Speicher, ID.3
gvz
Beiträge: 98
Registriert: So Sep 12, 2021 8:28 am
Wohnort: Grevenbroich
Has thanked: 10 times
Been thanked: 8 times

Re: Nicht-Optimales Verhalten 1/3-Umschaltung bei 16A max?

Beitrag von gvz »

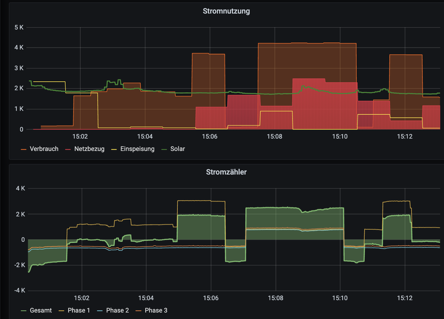
Jetzt hat auch alles "ohne Labor" mal einen Tag schön durchgelaufen:
11:50 Waschmaschine eingeschaltet, heizt bis 12:23, OpenWB nimmt erste Peaks mit
12:05 Dauerhaft mit der PV aus dem Wolkenschatten der benachbarten Kraftwerke
12:23 Waschmaschine heizt nicht mehr, jetzt reichen für die 5,1 kW PV das 1phasige Laden nicht mehr
12:32 OpenWB schaltet sauber ohne "Anlaufboost mit 11 kW" auf 3phasig, 7 oder 8A.
13:30 - 14:20 Auch im 6A-3P-Laden bleibt die OpenWB stabil im 3P-Modus statt 1P/3P-Flapping
14:20 Ich habe einen 2-Minuten-Abschalte-Timer, der zieht jetzt, anschließend wieder 1-phasig
bis 16:10 sauberes Arbeiten im Einphasigen, auch ohne 6/7er-Flap im manuellen Regelpunktmodus

Also alle 3 Bugs weg, scheinbar keinen neuen eingebaut...
Bildschirmfoto 2021-10-16 um 20.23.17.png
Zuletzt geändert von gvz am Sa Okt 16, 2021 8:07 pm, insgesamt 1-mal geändert.
OpenWB S2 (Touchscreen, RFID, Zähler, 11kW), 10 kWp PV ohne Speicher, ID.3
Andreatze
Beiträge: 84
Registriert: Mi Mär 17, 2021 12:23 pm

Re: Nicht-Optimales Verhalten 1/3-Umschaltung bei 16A max?

Beitrag von Andreatze »

Hallo gvz,

Daumen hoch! Für mich sind das böhmische Dörfer ;) ich probier das morgen mal aus. Leider sind nur Wolken vorhergesagt. Besten Dank für das Teilen deiner Infos im Forum!

Gruß

Andre
gvz
Beiträge: 98
Registriert: So Sep 12, 2021 8:28 am
Wohnort: Grevenbroich
Has thanked: 10 times
Been thanked: 8 times

Re: Nicht-Optimales Verhalten 1/3-Umschaltung bei 16A max?

Beitrag von gvz »

Ich mach' gerne aus böhmischen Dörfern die traute Heimat :-)

Rein spekulativ: Die Bugs habe ich oben aufgeführt. Der m.E. ärgerlichste: Das Flapping in einem weiten Überschussbereich von 16A-1phasig bis 6A-3-phasig (bei 16A/11kW-Boxen). Weiter das "16-A-Volllast-Starten nach Beginn von 3P": Kostet z.B. bei 20 Ct Netzstrom/PV-Strom-Differenz z.B. 5 kW x 25 Sekunden x 20 Ct/kwh= 0,7 Cent je Vorgang (Peanuts, aber muss ja nicht sein). Und das 6/7er-Flapping im manuellen Regelmodus.

Der manuelle Regelmodus ist eigentlich ein Super-Feature (unter PV-Ladeeinstellungen zu finden): Du sagst z.B. mit einem Regelpunkt von -229, dass Du lieber 229 Watt aus dem Netz beziehst, bevor ein Watt ins Netz geht. (Natürlich klappt das wegen der Schwankungen nicht so genau, aber im Prinzip). Vernünftig sind m.E. in der dunklen Jahreszeit, wenn man den SoC über Tage mit Überschuss nicht wirklich hoch kriegt, m.E. Werte von -50 bis -200. Das "Default"-Verhalten der OpenWB ist: "Ich versuche, kein einziges Watt aus dem Netz zu ziehen: Ziehe ich auch nur 1 Watt aus dem Netz, schalte ich um 230 Watt runter." (Sozusagen für den Puristen: Mein Auto fährt ausschließlich mit PV-Strom)
OpenWB S2 (Touchscreen, RFID, Zähler, 11kW), 10 kWp PV ohne Speicher, ID.3
Andreatze
Beiträge: 84
Registriert: Mi Mär 17, 2021 12:23 pm

Re: Nicht-Optimales Verhalten 1/3-Umschaltung bei 16A max?

Beitrag von Andreatze »

Hallo gvz,

ich konnte deine Änderungen testen und es läuft bei mir einwandfrei. So soll das sein! Regelt nach dem Umschalten auf 3~ von unten rauf. Auch wenn sich bei mir Wärmepumpe, Haushalt und E-Mobil um den knappen Solarstrom zanken ;)

Danke nochmal für dein Engagement!
Gruss

Andre
Becker
Beiträge: 772
Registriert: Mi Okt 07, 2020 4:34 pm

Re: Nicht-Optimales Verhalten 1/3-Umschaltung bei 16A max?

Beitrag von Becker »

Wollen wir hoffen dass der Chef es ebenfalls testet und allen zur Verfügung stellt.
openWB series2 Buchse (2021)
go-eCharger HOME+ 22 kW (2022)
aiole
Beiträge: 8831
Registriert: Mo Okt 08, 2018 4:51 pm
Has thanked: 192 times
Been thanked: 229 times

Re: Nicht-Optimales Verhalten 1/3-Umschaltung bei 16A max?

Beitrag von aiole »

Das sieht vom Ergebnis her gut optimiert aus. Wird sich oWB bestimmt anschauen.

Hast Du das zukünftige 0,01A-feature (OLC...optimized linear charging) mit auf dem Schirm? Das sollte dann zusätzlich noch feiner auflösen.
gvz
Beiträge: 98
Registriert: So Sep 12, 2021 8:28 am
Wohnort: Grevenbroich
Has thanked: 10 times
Been thanked: 8 times

Re: Nicht-Optimales Verhalten 1/3-Umschaltung bei 16A max?

Beitrag von gvz »

Auf das OLC-Feature (ich echoe mal einfach Deine Bezeichnung, ohne sie zu kennen :) ) freue ich mich sehr. Gerade beim 3-phasigen Laden ist es ja schon schade, wenn da bis zu 690 Watt "verschenkt" (eingespeist) werden.
Dann bleibt für die 16A-Welt nur noch der Sprung von 1x16A auf 3x6A.

Eine Frage, die zwar schon gestellt wurde, aber dort (wo ich sie hier im Forum gefunden habe) nicht wirklich beantwortet wurde:
Könnte man nicht einfach 2-phasig Laden, um das Gap ideal auszufüllen? Mir ist klar, dass einige Autos nur 2-phasig können. Aber kann eine Wallbox grundsätzlich "1/3-Phaser" auch in 2-Phasen "zwingen"?
OpenWB S2 (Touchscreen, RFID, Zähler, 11kW), 10 kWp PV ohne Speicher, ID.3
aiole
Beiträge: 8831
Registriert: Mo Okt 08, 2018 4:51 pm
Has thanked: 192 times
Been thanked: 229 times

Re: Nicht-Optimales Verhalten 1/3-Umschaltung bei 16A max?

Beitrag von aiole »

OLC
https://board.evse-wifi.de/viewtopic.php?f=16&t=187
gvz hat geschrieben: Sa Okt 23, 2021 8:24 pm ...
Könnte man nicht einfach 2-phasig Laden, um das Gap ideal auszufüllen? Mir ist klar, dass einige Autos nur 2-phasig können. Aber kann eine Wallbox grundsätzlich "1/3-Phaser" auch in 2-Phasen "zwingen"?
Nein
Die schaltbaren Phasen in der WB sind in L1 und L2+L3 aufgeteilt. Nur wenn ein 2p-Lader im EV arbeitet, geht L1 und L2.
Antworten