Daten-Visualisierung nicht zoombar: Browser-Lesezeichen vs. Homescreen-"App"

Antworten
Benutzeravatar
E_Esteban
Beiträge: 86
Registriert: So Mär 21, 2021 6:57 am
Has thanked: 5 times
Been thanked: 5 times

Daten-Visualisierung nicht zoombar: Browser-Lesezeichen vs. Homescreen-"App"

Beitrag von E_Esteban »

Guten Morgen,

vielleicht ist es noch jemandem aufgefallen:

Bei der Nutzung der "App" Funktion auf einem iphone / ipad (Hinzufügen eines Lesezeichens auf dem Homescreen) habe ich eine geringfügig anderen Funktionsumfang als über den Direktzugriff via Browsertab.

Folgendes ist mir aufgefallen:

- Das Fenster ist nicht skalierbar - ich kann nicht zoomen in der Ansicht. Gehe ich über mein Lesezeichen im Safari, ist das Browsertab, wenn auch automatisch im Vollbildmodus, vollständig zoombar. Für den Graphen macht das sicherlich Sinn, wenn man mal genauer hinsehen möchte.

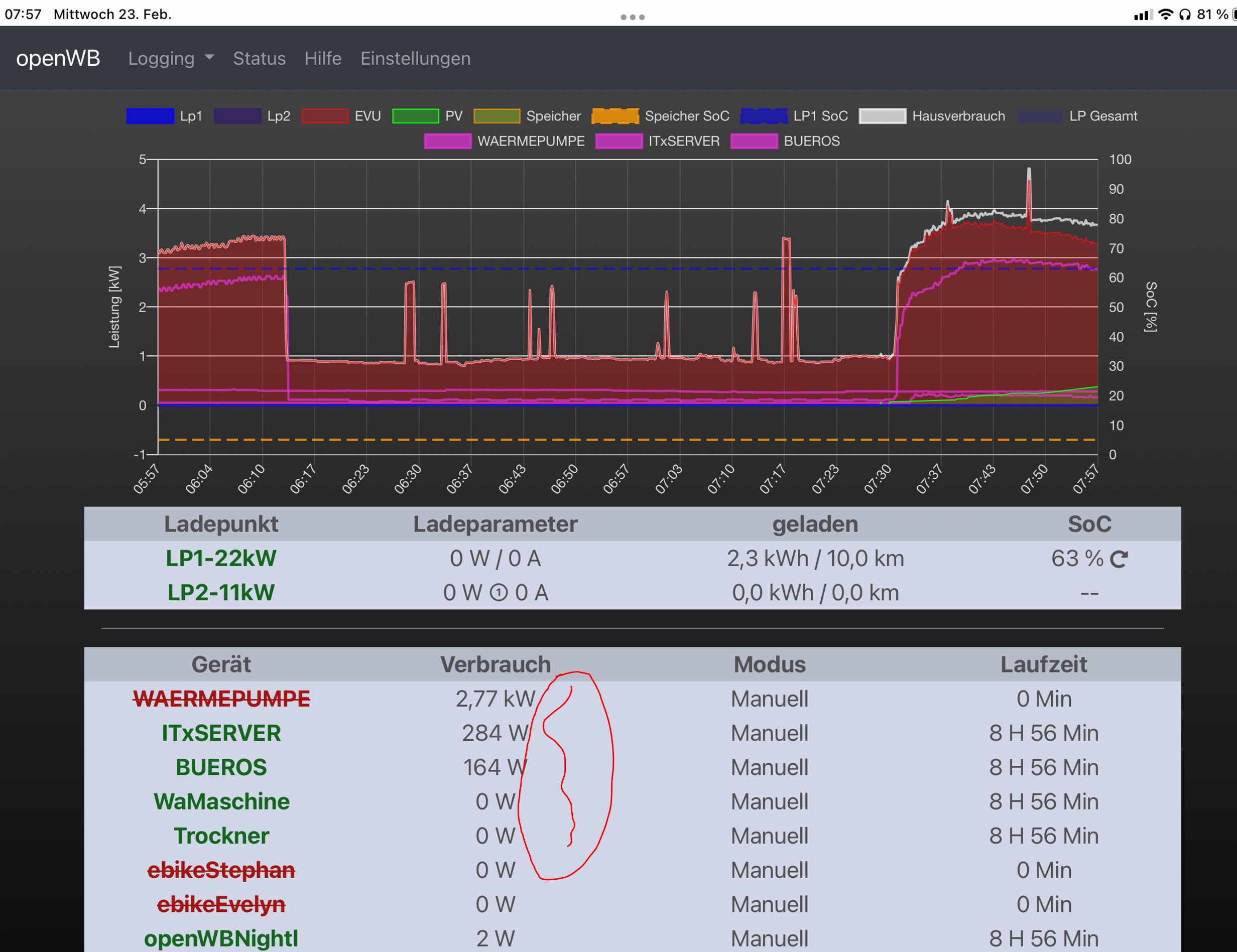
Darüber hinaus wäre ein Theme-Fix beim Theme "Gauges" sinnvoll: Die Energie in kWh wird bei den Smart Home Geräten nicht angezeigt. (siehe Markierung im Screenshot)



Einen Vergleich mit der Cloud-Variante lasse ich erstmal weg, da es dort momentan andere Themen zu lösen gibt.

Ist das so wie oben beschrieben gewollt? :?: Oder ist das ein "Apple" Thema? (Habe keinen Androiden zum testen hier)

Die Fotos hänge ich mal vom ipad an, das Thema mit der Skalierbarkeit / Zoombarkeit tritt identisch beim Smartphone auf.

genutztes Smartphone: iphone 12 Pro auf aktuellstem iOs
genutztes Tablet: ipad pro auf aktuellstem iOs

VG Stephan
Dateianhänge
Homescreen-App Ansicht - ipad - Gauges Theme
Homescreen-App Ansicht - ipad - Gauges Theme
Browser-Tab Ansicht - ipad - Standard -Theme
Browser-Tab Ansicht - ipad - Standard -Theme
3 x openWB series2 custom je 22kW
Tesla Model Y LR + Model 3 Perf.
58,86 kWp PV (Ost-West + Fassade) mit 1x Fronius Verto Plus 20.0 + 1 x Fronius Gen24 10.0 + 2x Symo 15k + 1x Symo 6k
2x 22,08 kWh stationärer Speicher BYD HVM
Antworten