Home assistant - custom integration für openWB
Re: Home assistant - custom integration für openWB
Ich glaub ich bin zu doof, ...
Das mit dem MQTT Broker hat funktioniert! Wenn ich mit dem MQTT Broker von HA verbinde sehe ich den openWB Topic. Passt also soweit.
Dann hab ich die Integration mittels HACS installiert und HA neu gestartet. Und jetzt sehe ich weder ein Gerät, noch eine Entität.
Wo muss ich noch was einstellen, bzw konfigurieren?
Danke für euren Support!
Das mit dem MQTT Broker hat funktioniert! Wenn ich mit dem MQTT Broker von HA verbinde sehe ich den openWB Topic. Passt also soweit.
Dann hab ich die Integration mittels HACS installiert und HA neu gestartet. Und jetzt sehe ich weder ein Gerät, noch eine Entität.
Wo muss ich noch was einstellen, bzw konfigurieren?
Danke für euren Support!
Re: Home assistant - custom integration für openWB
Schau dir mal meinen Post von der letzten Seite an, ganz unten. Mit der Anleitung und dem Hinweis das Modul noch mal komplett zu löschen und neu hinzuzufügen hat es dann irgendwann bei mir geklappt 
Re: Home assistant - custom integration für openWB
Vielen Dank für die prompte Umsetzung! Habe mal auf die neueste Version aktualisiert und werde es testen.a4320909533 hat geschrieben: So Mär 13, 2022 3:35 pmHi Benjamin,Guillaume hat geschrieben: Mo Feb 07, 2022 10:30 pm Könnte man auch noch die Werte für den Batteriespeicher aus mqtt auslesen und zur Verfügung stellen? Die fehlen mir aktuell noch für eine vollständige Sicht auf das Energiemanagement
Vermutlich wären die benötigten Werte WhExported und WhImported umgerechnet in kWh? Der SoC wäre natürlich auch interessant.
habe deinen Post erst jetzt gelesen. In der neuen openwbmqtt-Version, die ich gerade veröffentlicht habe, sind die von dir gewünschten Sensoren drinne.
Ich war nicht sicher bzgl. des Vorzeichens bei housebattery/W. Habe es einmal unverändert übernommen. Bei pv/W musste ich den Wert mit (-1) multiplizieren. Bitte gib Bescheid, wenn das auch hier der Fall ist.
Gruß
Andreas
PS: Link zum Release: https://github.com/a529987659852/openwb ... s/tag/v0.2
Re: Home assistant - custom integration für openWB
Hallo zusammen,
eine Frage, nachdem das Auto jetzt endlich da ist
Wie integriere ich die Wallbox denn in das ENERGY von HomeAssistant? Bei mir taucht sie da leider nicht auf.
eine Frage, nachdem das Auto jetzt endlich da ist
Wie integriere ich die Wallbox denn in das ENERGY von HomeAssistant? Bei mir taucht sie da leider nicht auf.
-
CChris
- Beiträge: 124
- Registriert: Mo Okt 11, 2021 12:34 pm
- Has thanked: 11 times
- Been thanked: 2 times
Re: Home assistant - custom integration für openWB
Soweit ich weiß, ist das (noch) nicht ohne weiteres möglich.Merlin hat geschrieben: Sa Mai 14, 2022 9:19 am Hallo zusammen,
eine Frage, nachdem das Auto jetzt endlich da ist![]()
Wie integriere ich die Wallbox denn in das ENERGY von HomeAssistant? Bei mir taucht sie da leider nicht auf.
Das Problem hier ist vermutlich, dass die Sensoren, welche über openwbMQTT bereit gestellt werden noch nicht den vorgaben des neuen Energy-Dashboards entsprechen.
Einen entsprechenden Feature-Request habe ich bereits in dem Projekt hinzugefügt.
Was stand jetzt machbar ist - und das habe ich erst einmal so bei mir gemacht:
Die Wallbox als "individuelles Gerät" hinzu gefügt.
Allerdings taucht die Wallbox dann nicht als Verbraucher in der Übersicht direkt auf (bei dem Balkendiagramm)...
Eine weitere Möglichkeit wäre es eventuell, eigene "Zähler" Sensoren in der Config zu erstellen und diesen dann die Werte der openWB Sensoren zu übergeben.
Hier müsste es im HomeAssistant Forum einige Beispiele geben, wie dies für z.B. Photovoltaik-Anlagen oder anderer Verbraucher zu lösen ist, denen ebenfalls eine Integration in das Dashboard fehlt.
Da ich dies bei mir z.Z. selber noch nicht gemacht habe, kann ich leider gerade kein Beispiel dazu liefern ... aber ich werde mich damit die nächsten Tage / Wochen mal befassen, wenn ich ein paar andere Baustellen angegangen bin, die gerade noch offen sind.
PV: 13,26 kWp; SolarEdge SE12.5K
OpenWB Series2 standard (11 kWh) + HomeAsisstant Integration
Skoda Enyaq iv 60
VW eUp
OpenWB Series2 standard (11 kWh) + HomeAsisstant Integration
Skoda Enyaq iv 60
VW eUp
-
a4320909533
- Beiträge: 55
- Registriert: Do Sep 02, 2021 2:03 pm
- Has thanked: 4 times
- Been thanked: 17 times
Re: Home assistant - custom integration für openWB
Hi zusammen,
Habe am WE ein paar kleine Änderungen an meiner openwb für HA Integration gemacht, sodass die Sensoren, die die geladene Energie anzeigen (z.B s sensor.openwb_cp1_geladene_energie_gesamt), mit dem Energy Dashboard kompatibel sein sollten.
Lasst es mich wissen, wenn es noch nicht korrekt funktioniert.
Andreas
Habe am WE ein paar kleine Änderungen an meiner openwb für HA Integration gemacht, sodass die Sensoren, die die geladene Energie anzeigen (z.B s sensor.openwb_cp1_geladene_energie_gesamt), mit dem Energy Dashboard kompatibel sein sollten.
Lasst es mich wissen, wenn es noch nicht korrekt funktioniert.
Andreas
Re: Home assistant - custom integration für openWB
Wahnsinn, danke euch/dir!
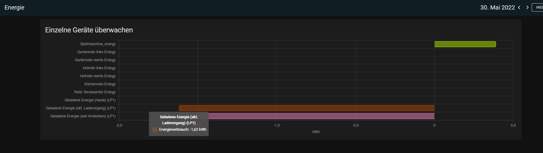
Ich habe mal die Sensoren dem energy-Dashboard hinzugefügt, aber mir wird ein negativer Wert ausgegeben.
Ich bin da noch relativ neu, habe ich da was verkehrt gemacht?
(ich habe mehrere sensoren hinzugefügt um zu sehen welcher der richtige ist
)
Ich habe mal die Sensoren dem energy-Dashboard hinzugefügt, aber mir wird ein negativer Wert ausgegeben.
Ich bin da noch relativ neu, habe ich da was verkehrt gemacht?
(ich habe mehrere sensoren hinzugefügt um zu sehen welcher der richtige ist
-
CChris
- Beiträge: 124
- Registriert: Mo Okt 11, 2021 12:34 pm
- Has thanked: 11 times
- Been thanked: 2 times
Re: Home assistant - custom integration für openWB
@a4320909533:
Ich habe eben mal in den Entwicklertools geschaut, da könnte bei geladener Energie (gesamt) eventuell noch ein kleiner Fehler drin sein:
Ich nehme mal an, dass state_class für geladene Energie (gesamt) auch total_increasing sein sollte, sofern der Zähler immer weiter zählt (?)
@ Merlin:
Die Sensoren als "einzelgerät" hinzu zu fügen, sollte bereits seit längerem Möglich gewesen sein - zumindest war das bei mir schon vor dem Update der Fall.
Jetzt können die Sensoren aber auch in den anderen Kategorien hinzugefügt werden - z.B. beim "speicher laden" oder aber, sofern eine PV Anlage vorhanden ist, können die Werte für die Produktion, Import und Export in das Dashboard hinzugefügt werden - was vorteilhaft ist, sofern man ggf. den Wechselrichter selbst aus dem Monitoring verliert (Modbus Zugriff, o.ä.)
Läuft die Wallbox dagegen ohne PV Anbindung, könnte man den direkten Netzbezug aber auch direkt in den Graphen einbinden.
Zu den Negativen Werten: Was zeigt dir der Sensor denn an, wenn du ihn in den Entwicklertools aufrufst?
Man könnte hier ggf. als Workaround ein Template für den Sensor in der sensor.yaml anlegen, welcher den negativen Wert umwandelt, zumindest, bis ein eventueller Fehler beim Sensor bestätigt / gefixt wurde?
Ich kann das leider aktuell NOCH NICHT testen, da mein Auto wohl erst nächste Woche vor der Türe stehen wird.
Ich habe eben mal in den Entwicklertools geschaut, da könnte bei geladener Energie (gesamt) eventuell noch ein kleiner Fehler drin sein:
Code: Alles auswählen
state_class: total_increasing
unit_of_measurement: kWh
device_class: energy
icon: mdi:counter
friendly_name: Geladene Energie (seit Anstecken)Code: Alles auswählen
state_class: total_increasing
unit_of_measurement: kWh
device_class: energy
icon: mdi:counter
friendly_name: Geladene Energie (heute) (LP1)Code: Alles auswählen
state_class: total_increasing
unit_of_measurement: kWh
device_class: energy
icon: mdi:counter
friendly_name: Geladene Energie (akt. Ladevorgang) (LP1)
Code: Alles auswählen
state_class: total
unit_of_measurement: kWh
device_class: energy
icon: mdi:counter
friendly_name: Geladene Energie (gesamt) (LP1)@ Merlin:
Die Sensoren als "einzelgerät" hinzu zu fügen, sollte bereits seit längerem Möglich gewesen sein - zumindest war das bei mir schon vor dem Update der Fall.
Jetzt können die Sensoren aber auch in den anderen Kategorien hinzugefügt werden - z.B. beim "speicher laden" oder aber, sofern eine PV Anlage vorhanden ist, können die Werte für die Produktion, Import und Export in das Dashboard hinzugefügt werden - was vorteilhaft ist, sofern man ggf. den Wechselrichter selbst aus dem Monitoring verliert (Modbus Zugriff, o.ä.)
Läuft die Wallbox dagegen ohne PV Anbindung, könnte man den direkten Netzbezug aber auch direkt in den Graphen einbinden.
Zu den Negativen Werten: Was zeigt dir der Sensor denn an, wenn du ihn in den Entwicklertools aufrufst?
Man könnte hier ggf. als Workaround ein Template für den Sensor in der sensor.yaml anlegen, welcher den negativen Wert umwandelt, zumindest, bis ein eventueller Fehler beim Sensor bestätigt / gefixt wurde?
Ich kann das leider aktuell NOCH NICHT testen, da mein Auto wohl erst nächste Woche vor der Türe stehen wird.
PV: 13,26 kWp; SolarEdge SE12.5K
OpenWB Series2 standard (11 kWh) + HomeAsisstant Integration
Skoda Enyaq iv 60
VW eUp
OpenWB Series2 standard (11 kWh) + HomeAsisstant Integration
Skoda Enyaq iv 60
VW eUp
-
CChris
- Beiträge: 124
- Registriert: Mo Okt 11, 2021 12:34 pm
- Has thanked: 11 times
- Been thanked: 2 times
Re: Home assistant - custom integration für openWB
hallo @a4320909533
Ich habe mir für die openWB in HomeAssistant ein Dashboard angelegt - u.a. mit Einstellungsoptionen:

Was mir jetzt aufgefallen ist:
Ich habe die Einstellung "Mindestladestrom" in der openWB auf 6A gestellt.
Dennoch wird mir das in HomeAssistant nicht angezeigt.
Ebenso, wenn ich den Wert in HomeAssistant auf 6A verschiebe, und dann z.B. HomeAssistant neu starte, stellt sich der Wert immer wieder auf 10A zurück.
Hast du hier vielleicht eine Idee, woran dies liegen könnte?
EDIT:
Ich habe hierzu noch einmal ein wenig getestet:
Sobald ich die Einstellungen in der openWB ändere, werden diese in HomeAssistant übernommen.
Wenn ich allerdings HomeAssistant neu starte, setzen sich die Werte in HomeAssistant zurück (aber nicht in der Wallbox)
[EDIT 2]
Nach einem Reboot der Wallbox wurden offenbar die korrekten Einstellungen aus der Wallbox in HomeAssistant übernommen - und bleiben auch nach einem Neustart gesetzt.
Gegenprüfung: Das Ändern der Einstellungen über HomeAssistant wird auf die Wallbox übernommen, aber es fehlt dann eine Möglichkeit, die Einstellungen über HomeAssistant auch zu speichern (?)
Ich habe mir für die openWB in HomeAssistant ein Dashboard angelegt - u.a. mit Einstellungsoptionen:

Was mir jetzt aufgefallen ist:
Ich habe die Einstellung "Mindestladestrom" in der openWB auf 6A gestellt.
Dennoch wird mir das in HomeAssistant nicht angezeigt.
Ebenso, wenn ich den Wert in HomeAssistant auf 6A verschiebe, und dann z.B. HomeAssistant neu starte, stellt sich der Wert immer wieder auf 10A zurück.
Hast du hier vielleicht eine Idee, woran dies liegen könnte?
EDIT:
Ich habe hierzu noch einmal ein wenig getestet:
Sobald ich die Einstellungen in der openWB ändere, werden diese in HomeAssistant übernommen.
Wenn ich allerdings HomeAssistant neu starte, setzen sich die Werte in HomeAssistant zurück (aber nicht in der Wallbox)
[EDIT 2]
Nach einem Reboot der Wallbox wurden offenbar die korrekten Einstellungen aus der Wallbox in HomeAssistant übernommen - und bleiben auch nach einem Neustart gesetzt.
Gegenprüfung: Das Ändern der Einstellungen über HomeAssistant wird auf die Wallbox übernommen, aber es fehlt dann eine Möglichkeit, die Einstellungen über HomeAssistant auch zu speichern (?)
PV: 13,26 kWp; SolarEdge SE12.5K
OpenWB Series2 standard (11 kWh) + HomeAsisstant Integration
Skoda Enyaq iv 60
VW eUp
OpenWB Series2 standard (11 kWh) + HomeAsisstant Integration
Skoda Enyaq iv 60
VW eUp
Re: Home assistant - custom integration für openWB
Hallo Andreas,a4320909533 hat geschrieben: Mo Mai 30, 2022 7:47 am Hi zusammen,
Habe am WE ein paar kleine Änderungen an meiner openwb für HA Integration gemacht, sodass die Sensoren, die die geladene Energie anzeigen (z.B s sensor.openwb_cp1_geladene_energie_gesamt), mit dem Energy Dashboard kompatibel sein sollten.
Lasst es mich wissen, wenn es noch nicht korrekt funktioniert.
Andreas
Erstmal vielen Dank für die super INtegration, somit konnte ich meine von Hand eingetragenen configuration.yaml Begriffe in die Rente schicken.
Super Arbeit.
Gibt es die Möglichkeit auch noch eine SOC Begrenzung für die Lademodi PV/Min und PV mit zu integrieren, oder ist das schon drinnen und ich habe es übersehen?
Oder gibt es im mqtt set der OWB gar nicht die Möglichkeit das zu setzen?
Ich hab den Opel corsa und da kann ich die SOC Begrenzung leider nicht im Auto einstellen sondern bin auf die OWB angewiesen..
Vielen Dank schonmal.
Grüße,
Dominik