Rückmeldungen 1.9.303 Stable
-
- Site Admin
- Beiträge: 9512
- Registriert: So Okt 07, 2018 1:50 pm
- Has thanked: 85 times
- Been thanked: 188 times
Re: Rückmeldungen 1.9.303 Stable
Das könnte auch ein defekter Zähler sein, bitte den Support kontaktieren.
Supportanfragen bitte NICHT per PN stellen.
Hardwareprobleme bitte über die Funktion Debug Daten senden mitteilen oder per Mail an support@openwb.de
Hardwareprobleme bitte über die Funktion Debug Daten senden mitteilen oder per Mail an support@openwb.de
Re: Rückmeldungen 1.9.303 Stable
Guten Abend,
Bereits getan, Rückmeldung erfolgte auch prompt und sehr detailliert. Werde am Wochenende die Schritte durchführen und Rückmeldung geben.
Grüße
Lutz
Bereits getan, Rückmeldung erfolgte auch prompt und sehr detailliert. Werde am Wochenende die Schritte durchführen und Rückmeldung geben.
Grüße
Lutz
Re: Rückmeldungen 1.9.303 Stable
Moin,
v1.9.303 für mich leider nicht nutzbar.
Unser System: openWB series2 mit zwei Wechselrichtern von Kostal (Plenticore und ein 11 Jahre altes anderes Modell von Kostal). Nach dem Update von 1.9.244 auf 1.9.303 lieferte die OpenWB nur noch Schwachsinnswerte, Neustart hat nicht gebracht:
PV-Werte in Klammern scheint die Gesamterzeugungsmenge beider WR zu sein (anstelle der Tagesmenge), Hausverbrauch und PV-Verbrauch sind um zwei Kommastellen verrutscht (317 Watt Erzeugung statt 3,17 kW wäre korrekt gewesen). Schade, so natürlich nicht zu gebrauchen. Das Zurücksetzen auf 1.9.244 hat zum Glück geklappt und alles läuft wieder normal. Ich frage mich, wie so fundamentale Dinge falsch laufen können...
v1.9.303 für mich leider nicht nutzbar.
Unser System: openWB series2 mit zwei Wechselrichtern von Kostal (Plenticore und ein 11 Jahre altes anderes Modell von Kostal). Nach dem Update von 1.9.244 auf 1.9.303 lieferte die OpenWB nur noch Schwachsinnswerte, Neustart hat nicht gebracht:
PV-Werte in Klammern scheint die Gesamterzeugungsmenge beider WR zu sein (anstelle der Tagesmenge), Hausverbrauch und PV-Verbrauch sind um zwei Kommastellen verrutscht (317 Watt Erzeugung statt 3,17 kW wäre korrekt gewesen). Schade, so natürlich nicht zu gebrauchen. Das Zurücksetzen auf 1.9.244 hat zum Glück geklappt und alles läuft wieder normal. Ich frage mich, wie so fundamentale Dinge falsch laufen können...
-
- Site Admin
- Beiträge: 9512
- Registriert: So Okt 07, 2018 1:50 pm
- Has thanked: 85 times
- Been thanked: 188 times
Re: Rückmeldungen 1.9.303 Stable
Leider zuwenig Infos um helfen zu können. Welche Module sind konfiguriert?Ökodad hat geschrieben: So Nov 19, 2023 12:45 pm Moin,
v1.9.303 für mich leider nicht nutzbar.
Unser System: openWB series2 mit zwei Wechselrichtern von Kostal (Plenticore und ein 11 Jahre altes anderes Modell von Kostal). Nach dem Update von 1.9.244 auf 1.9.303 lieferte die OpenWB nur noch Schwachsinnswerte, Neustart hat nicht gebracht:
Der Neustart hat es eher verschlechtert (tageswerte). Das wird wohl ab morgen dann wieder passen.
Durch die verschiedene Module und Konstellationen bestehen tausende Konfigurationsmöglichkeiten. Alleine innerhalb von Kostal kann man die Varianten nicht an einer Hand abzählen.
Unbenannt.png
PV-Werte in Klammern scheint die Gesamterzeugungsmenge beider WR zu sein (anstelle der Tagesmenge), Hausverbrauch und PV-Verbrauch sind um zwei Kommastellen verrutscht (317 Watt Erzeugung statt 3,17 kW wäre korrekt gewesen). Schade, so natürlich nicht zu gebrauchen. Das Zurücksetzen auf 1.9.244 hat zum Glück geklappt und alles läuft wieder normal. Ich frage mich, wie so fundamentale Dinge falsch laufen können...
Da hilft nur reporting und fixing, das machen wir stetig. Der von dir angeschlagene Ton lädt dazu allerdings nicht wirklich ein.
Zwischen Schwachsinnswerten und eine Verschiebung um 1000 ist doch ein erheblich mehr Unterschied, oder?
Supportanfragen bitte NICHT per PN stellen.
Hardwareprobleme bitte über die Funktion Debug Daten senden mitteilen oder per Mail an support@openwb.de
Hardwareprobleme bitte über die Funktion Debug Daten senden mitteilen oder per Mail an support@openwb.de
Re: Rückmeldungen 1.9.303 Stable
Moin,
der "angeschlagene Ton" war in keiner Weise gegen irgendwen hier gerichtet, "Schwachsinnswerte" war einfach eine etwas saloppe Ausdrucksweise. Um es ganz klar zu sagen: Ich bin ein Riesenfan von Open Source und der OpenWB. Mir als Laien war nicht klar, dass ein Versionsupgrade bedeuten kann, dass auch einfache Datenabfragen beim Wechselrichter, die vorher einwandfrei funktioniert haben, aufgrund der beschriebenen Hardware-Vielfalt Probleme machen kann.
Ich wollte auch gar keine Hilfestellung, da ich mit der vorherigen Version ja gut klarkomme - ich wollte nur einen Hinweis geben für den Fall, dass das beim Entdecken eines Bugs helfen könnte. Aber so wie Du sagst ist es ja wirklich furchtbar aus Entwicklersicht, da kann man nix machen.
Also: Alles cool, wollte niemandem einen Vorwurf machen o.ä.
der "angeschlagene Ton" war in keiner Weise gegen irgendwen hier gerichtet, "Schwachsinnswerte" war einfach eine etwas saloppe Ausdrucksweise. Um es ganz klar zu sagen: Ich bin ein Riesenfan von Open Source und der OpenWB. Mir als Laien war nicht klar, dass ein Versionsupgrade bedeuten kann, dass auch einfache Datenabfragen beim Wechselrichter, die vorher einwandfrei funktioniert haben, aufgrund der beschriebenen Hardware-Vielfalt Probleme machen kann.
Ich wollte auch gar keine Hilfestellung, da ich mit der vorherigen Version ja gut klarkomme - ich wollte nur einen Hinweis geben für den Fall, dass das beim Entdecken eines Bugs helfen könnte. Aber so wie Du sagst ist es ja wirklich furchtbar aus Entwicklersicht, da kann man nix machen.
Also: Alles cool, wollte niemandem einen Vorwurf machen o.ä.
-
- Site Admin
- Beiträge: 9512
- Registriert: So Okt 07, 2018 1:50 pm
- Has thanked: 85 times
- Been thanked: 188 times
Re: Rückmeldungen 1.9.303 Stable
Sorry, aber ich schrieb doch:Aber so wie Du sagst ist es ja wirklich furchtbar aus Entwicklersicht, da kann man nix machen.
Mit den gegeben Informationen klappt das aber leider nicht.Da hilft nur reporting und fixing, das machen wir stetig.
Wie geschrieben:
Leider zuwenig Infos um helfen zu können. Welche Module sind konfiguriert?
Sorry, das kam aber anders rüber, alles gut.Also: Alles cool, wollte niemandem einen Vorwurf machen o.ä.
Supportanfragen bitte NICHT per PN stellen.
Hardwareprobleme bitte über die Funktion Debug Daten senden mitteilen oder per Mail an support@openwb.de
Hardwareprobleme bitte über die Funktion Debug Daten senden mitteilen oder per Mail an support@openwb.de
Re: Rückmeldungen 1.9.303 Stable
Ok, wenn es Euch und anderen Nutzern weiterhilft, hier ein paar Infos zu den Modulen:
Modulkonfiguration EVU
Strombezugsmodul: openWB EVU Kit
Version des openWB evu Kits: EVU Kit var 2 Lovato
Modulkonfiguration PV
PV-Modul 1: Kostal Plenticore
IP-Adresse hinterlegt
PV-Modul 2: Kostal Piko alt
Benutzername, PW und URL hinterlegt
Modulkonfiguration Ladepunkte (1)
Anbindung: Series1/2 mit geeichtem Zähler Variante 2
SOC Modul: nicht vorhanden
Und hier ein Auszug aus dem Debugging Log:
Modulkonfiguration EVU
Strombezugsmodul: openWB EVU Kit
Version des openWB evu Kits: EVU Kit var 2 Lovato
Modulkonfiguration PV
PV-Modul 1: Kostal Plenticore
IP-Adresse hinterlegt
PV-Modul 2: Kostal Piko alt
Benutzername, PW und URL hinterlegt
Modulkonfiguration Ladepunkte (1)
Anbindung: Series1/2 mit geeichtem Zähler Variante 2
SOC Modul: nicht vorhanden
Und hier ein Auszug aus dem Debugging Log:
Code: Alles auswählen
2023-11-20 11:25:03: ##### cron5min.sh finished ##### (LV0)
OSError: [Errno 98] Address already in use
self.socket.bind(self.server_address)
File "/usr/lib/python3.5/socketserver.py", line 454, in server_bind
self.server_bind()
File "/usr/lib/python3.5/socketserver.py", line 440, in __init__
s = server_class(server_address, request_handler_class)
File "/var/www/html/openWB/runs/modbusserver/umodbus/server/tcp.py", line 21, in get_server
app = get_server(TCPServer, ('0.0.0.0', 502), RequestHandler)
File "/var/www/html/openWB/runs/modbusserver/modbusserver.py", line 14, in <module>
Traceback (most recent call last):
2023-11-20 11:25:02: modbus tcp server not running! restarting process (LV0)
2023-11-20 11:25:02: smarthome handler not running! restarting process (LV0)
2023-11-20 11:25:01: ##### cron5min.sh started ##### (LV0)
2023-11-20 11:20:03: ##### cron5min.sh finished ##### (LV0)
OSError: [Errno 98] Address already in use
self.socket.bind(self.server_address)
File "/usr/lib/python3.5/socketserver.py", line 454, in server_bind
self.server_bind()
File "/usr/lib/python3.5/socketserver.py", line 440, in __init__
s = server_class(server_address, request_handler_class)
File "/var/www/html/openWB/runs/modbusserver/umodbus/server/tcp.py", line 21, in get_server
app = get_server(TCPServer, ('0.0.0.0', 502), RequestHandler)
File "/var/www/html/openWB/runs/modbusserver/modbusserver.py", line 14, in <module>
Traceback (most recent call last):
2023-11-20 11:20:02: modbus tcp server not running! restarting process (LV0)
2023-11-20 11:20:02: smarthome handler not running! restarting process (LV0)
2023-11-20 11:20:01: ##### cron5min.sh started ##### (LV0)
2023-11-20 11:15:03: ##### cron5min.sh finished ##### (LV0)
OSError: [Errno 98] Address already in use
self.socket.bind(self.server_address)
File "/usr/lib/python3.5/socketserver.py", line 454, in server_bind
self.server_bind()
File "/usr/lib/python3.5/socketserver.py", line 440, in __init__
s = server_class(server_address, request_handler_class)
File "/var/www/html/openWB/runs/modbusserver/umodbus/server/tcp.py", line 21, in get_server
app = get_server(TCPServer, ('0.0.0.0', 502), RequestHandler)
File "/var/www/html/openWB/runs/modbusserver/modbusserver.py", line 14, in <module>
Traceback (most recent call last):
2023-11-20 11:15:02: modbus tcp server not running! restarting process (LV0)
2023-11-20 11:15:02: smarthome handler not running! restarting process (LV0)
2023-11-20 11:15:01: ##### cron5min.sh started ##### (LV0)
2023-11-20 11:10:03: ##### cron5min.sh finished ##### (LV0)
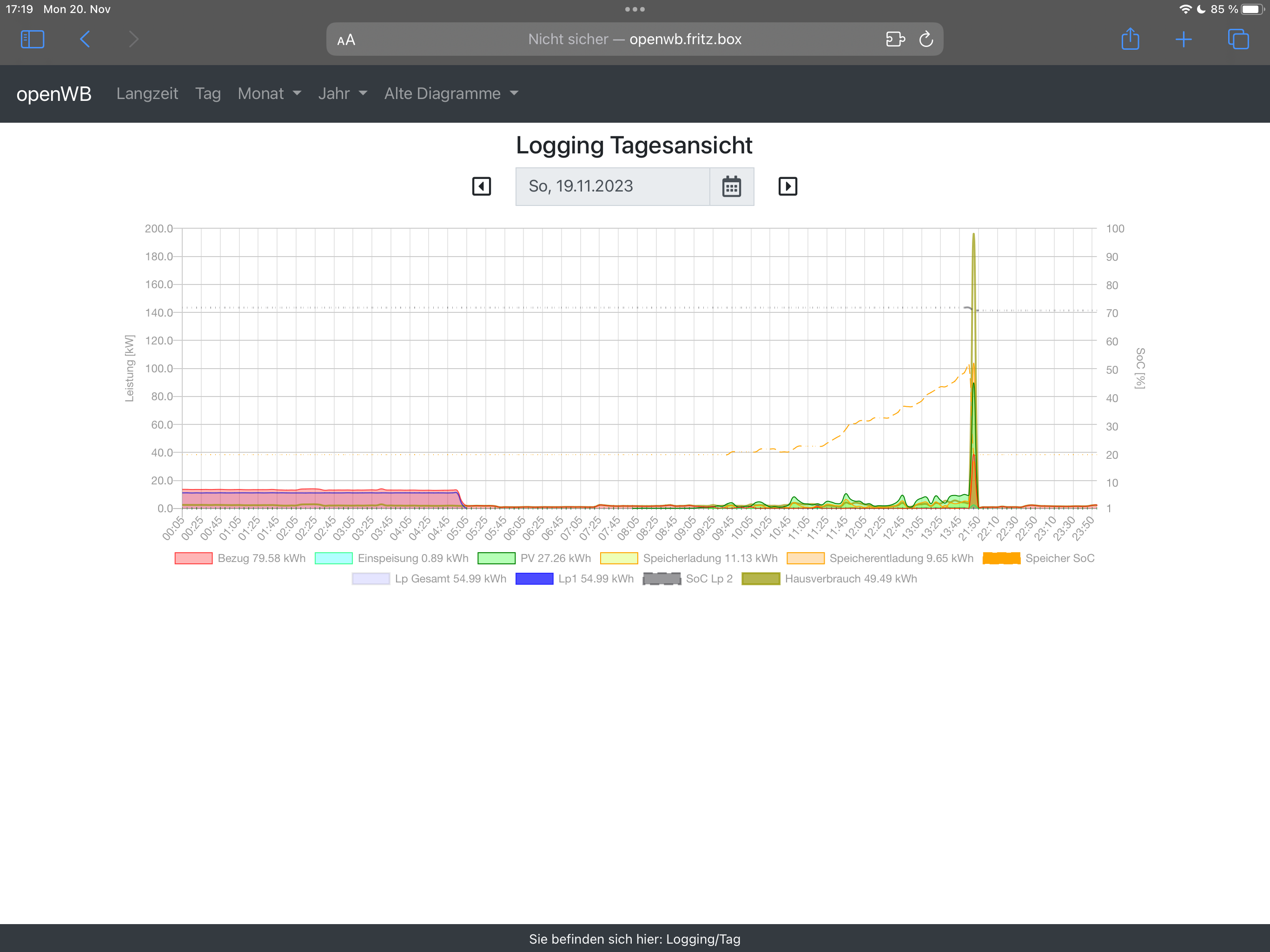
Erste geloggte Leistung nach Wiedereinschalten fehlerhaft - 1.9.303 Stable
Die OpenWB scheint, wenn sie nach längerer Zeit, bei mir gestern ca. 8 Stunden, wieder eingeschaltet wird, in den täglichen Diagrammen die Leistungsberechnung aus den kWh-Zählerständen auf Basis des normalen Mittelungsintervalls von 5(?) Minuten vorzunehmen, also sozusagen Leistung = (EnergiezählerNachWiedereinschalten - EnergiezählerVorAusschalten)/Mittelungsintervall, auch wenn die letzte Erfassung eines Energiezählerstandes Stunden zurückliegt. Das führt zu viel zu großen Werten:
Besser wäre, die Zählerdifferenz auf die Zeitdifferenz der zwei Zählerstände zu beziehen, also Leistung = (EnergiezählerNachWiedereinschalten - EnergiezählerVorAusschalten)/(ZeitWiedeteinschalten - ZeitAusschaltzeitpunkt). Letztlich ist das Problem vor allem, dass man durch die automatische Skalierung des Diagramms auf den einen viel zu großen Wert im Rest des Tageslogs nichts mehr erkennen kann.
Unsere Modulkonfiguration:
Ladepunkte: openWB series 1/2 auto + externe openWB (2x openWB 2 custom)
EVU: SMA Home Manager EVUGlättung=10s
PV: SMA ModbusTCP WR Hybrid=ja (STP 10.0 SE, STP 8.0, STP 3.0)
Batteriespeicher: SMA Sunny Box Storage (STP 10.0 SE)
Besser wäre, die Zählerdifferenz auf die Zeitdifferenz der zwei Zählerstände zu beziehen, also Leistung = (EnergiezählerNachWiedereinschalten - EnergiezählerVorAusschalten)/(ZeitWiedeteinschalten - ZeitAusschaltzeitpunkt). Letztlich ist das Problem vor allem, dass man durch die automatische Skalierung des Diagramms auf den einen viel zu großen Wert im Rest des Tageslogs nichts mehr erkennen kann.
Unsere Modulkonfiguration:
Ladepunkte: openWB series 1/2 auto + externe openWB (2x openWB 2 custom)
EVU: SMA Home Manager EVUGlättung=10s
PV: SMA ModbusTCP WR Hybrid=ja (STP 10.0 SE, STP 8.0, STP 3.0)
Batteriespeicher: SMA Sunny Box Storage (STP 10.0 SE)
-
- Site Admin
- Beiträge: 9512
- Registriert: So Okt 07, 2018 1:50 pm
- Has thanked: 85 times
- Been thanked: 188 times
Re: Rückmeldungen 1.9.303 Stable
Ja. Es wird der letzte bekannte Wert genommen.
Wäre das nicht der Fall wäre Tag und auch Monat nicht mehr korrekt, daher gibt es einen Sprung.
Die openWB täglich für 8 Stunden auszuschalten ist nicht vorgesehen.
Wäre das nicht der Fall wäre Tag und auch Monat nicht mehr korrekt, daher gibt es einen Sprung.
Die openWB täglich für 8 Stunden auszuschalten ist nicht vorgesehen.
Supportanfragen bitte NICHT per PN stellen.
Hardwareprobleme bitte über die Funktion Debug Daten senden mitteilen oder per Mail an support@openwb.de
Hardwareprobleme bitte über die Funktion Debug Daten senden mitteilen oder per Mail an support@openwb.de
Re: Rückmeldungen 1.9.303 Stable
Hallo,
habe das Update gemacht und dann Probleme.
In der Modulkonfig stehtbunter Pv das SungrowSH10 mit Batt auf PV1 muß, aber ich habe noch einen Kostal plenticore den bekomme ich nicht auf PV 2.
In der 1.9.295 war es so : Kostal plenticore auf PV1 und der SungrowSH10 mit Byd auf Pv 2
EVU : SungrowSH10 mit Speicher
Speicher: Sungrow hybrid
Hat da jemand eine Lösung
Gruß Dirk
habe das Update gemacht und dann Probleme.
In der Modulkonfig stehtbunter Pv das SungrowSH10 mit Batt auf PV1 muß, aber ich habe noch einen Kostal plenticore den bekomme ich nicht auf PV 2.
In der 1.9.295 war es so : Kostal plenticore auf PV1 und der SungrowSH10 mit Byd auf Pv 2
EVU : SungrowSH10 mit Speicher
Speicher: Sungrow hybrid
Hat da jemand eine Lösung
Gruß Dirk
20,8kwp an Kostal plenticore u. SungrowSH10 mit 12,8 HVS BYD, VW E-UP, Dimplex dhw300+ BWWP und Panasonic Jeisha 5kw.