arauhut hat geschrieben: Fr Mär 08, 2024 4:38 am
Dein Verlauf  bei Dir ist schlüssig.
So sah es bei mir mit der Software 1.9 auch aus.
Du hast aber auch einen anderen SolaX-WR eingebunden.
Ich habe einen dreiphasigen  Hybrid-WR der 3. Generation, siehe Signatur.
Ich fürchte,  es liegt daran dass das WR-Modul in Software 2.0 an die Nachfolger angepasst wurde.
Ich warte diesbezüglich noch auf die Antwort des Support-Centers.
Da kommt hoffentlich noch ein Hinweis dazu.
 
Ich habe jetzt übrigens das gleiche Phänomen!
			
		
				
			 
- screenshot.2024-11-20_13.22.54.png (80.43 KiB) 760 mal betrachtet
 
Mein Erklärungsversuch:
"Ertrag" Anzeige bei openWB suggeriert mit dem PV-Symbol, dass es sich um einen PV-Ertrag handelt. Das ist aber je nachdem, wie die Komponentenkonfiguration zusammen gestellt nicht immer der Fall!
Speziel bei SOLAX haben wir ja folgende Hierarchie
Solax-System
- Solax-Zähler
- Solax-WR
-Solax-Speicher
Man beachte, dass der Speicher nicht unterm Solax-WR hängt, sondern gleichwertige Hierarchie hat.
			
		
				
			 
- screenshot.2024-11-20_13.07.09.png (35.35 KiB) 760 mal betrachtet
 
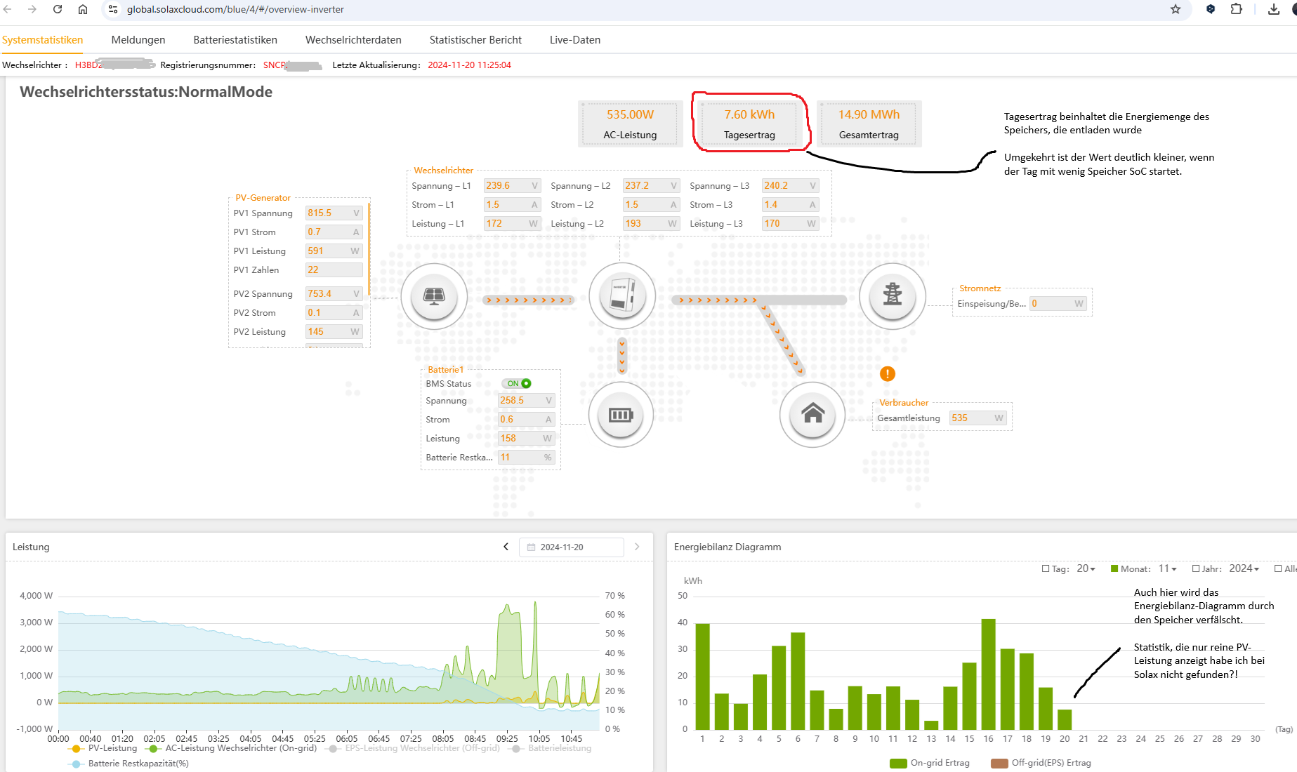
openWB bewertet den Ertrag als eine AC-Leistung des WR und nicht als eine PV-Leistung (jeweils mit Zeit multipliziert). Das ist aber in der Solax-Cloud auch nicht anders. Siehe: 
			
		
				
			 
- Solax_Cloud_PV-Statistik.png (248.92 KiB) 760 mal betrachtet
  und zur selben Zeit die Anzeige in openWB 
			
		
				
			 
- screenshot.2024-11-20_11.25.01.png (103.48 KiB) 760 mal betrachtet
 
Meine Erwartung, wie der Wert für "Ertrag" berechnet werden sollte entspricht der Angabe PV-Ertrag. Diese ist:
Ertrag = Netzeinspeisung + Energie Hausverbrauch + Batterie geladen + Ladepunkt(e) geladen - Netzbezug - Batterie entladen
In diesem Fall entspricht der Ertrag dem PV-Ertrag.
Realität ist aber eine andere, nämlich so was: Ertrag=Netzeinspeisung + Energie Hausverbrauch + Batterie entladen - Batterie geladen + Ladepunkt(e) geladen - Netzbezug
(Unterschied liegt bei der Batterie-Betrachtung)
Die grünen Ausschläge in der Nacht ist die AC-Leistung des WR,  die sich aus dem Batteriespeicher speist. Aus meiner Sicht ist es "lediglich" ein Anzeigefehler. Die grüne Kurve sollte gemmitelt angezeigt werden. 
Unglücklicherweise komm noch dazu, dass die Anzeige unter Auswertungen - Diagramme in bezug aufd ie grüne Fläche (Solax WR) NICHT mit dem Diagramm auf der Standardseite von openWB entspricht. Hier zeigt die grüne Fläche tatsächlich die aktuelle PV-Leistung an (nur eben nicht der Wert "Ertrag" darunter).
Auswertungen - Diagramme: 
			
		
				
			 
- screenshot.2024-11-20_13.22.54.png (80.43 KiB) 760 mal betrachtet
 
Startseite openWB: 
			
		
				
			 
- screenshot.2024-11-20_13.23.10.png (136.48 KiB) 760 mal betrachtet