Anpassung des Theme Colors (+andere)
-
sonnencorsa
- Beiträge: 71
- Registriert: Mi Jul 07, 2021 11:55 am
Re: Anpassung des Theme Colors (+andere)
Vielen Dank auch von mir, die Änderungen gefallen mir sehr gut & machen das Theme nochmal deutlich nutzerfreundlicher. Freue mich auf das Update!
Viele Grüße
Tom
Viele Grüße
Tom
-
philipp123
- Beiträge: 1034
- Registriert: Mi Jul 21, 2021 3:00 pm
Re: Anpassung des Theme Colors (+andere)
Die ganzen Anpassungen von Claus inkl. Umschaltbarkeit der Farbschemas Smart Home von mir sind in der Nightly.
LP1: openWB series2 custom mit Phasenumschaltung
LP2: go-e V2
Kostal Plenticore Plus
e-up BJ 2021, SOC mit OVMS
EQB 250 BJ 2023, SOC mit Mercedes ME über Home Assistant
EVU mit Tasmato-Lesekopf auf SmartMeter
9 x Smarthome mit Shellys
LP2: go-e V2
Kostal Plenticore Plus
e-up BJ 2021, SOC mit OVMS
EQB 250 BJ 2023, SOC mit Mercedes ME über Home Assistant
EVU mit Tasmato-Lesekopf auf SmartMeter
9 x Smarthome mit Shellys
-
thesorrow101
- Beiträge: 721
- Registriert: Mo Okt 12, 2020 7:41 am
Re: Anpassung des Theme Colors (+andere)
Top, gleich mal gestest. Sieht gut aus, die Geräte heben sich schön voneinander ab. 2 und 4 sind sich aber recht ähnlich oder?philipp123 hat geschrieben: Mi Sep 08, 2021 5:33 pm Die ganzen Anpassungen von Claus inkl. Umschaltbarkeit der Farbschemas Smart Home von mir sind in der Nightly.
Vielen Dank dir nochmal
-
philipp123
- Beiträge: 1034
- Registriert: Mi Jul 21, 2021 3:00 pm
Re: Anpassung des Theme Colors (+andere)
Ich nutze lustiger Weise eigentlich nur das Set, das ich aus dem Standard-Theme habe. Wenn ne einzelne Farbe geändert werden soll, ist das aber auch kein Aufwand, wenn ich den Hex-Code bekomme. Muss dann halt wieder in Summe stimmig sein.thesorrow101 hat geschrieben: Mi Sep 08, 2021 8:15 pm Top, gleich mal gestest. Sieht gut aus, die Geräte heben sich schön voneinander ab. 2 und 4 sind sich aber recht ähnlich oder?
Vielen Dank dir nochmal
LP1: openWB series2 custom mit Phasenumschaltung
LP2: go-e V2
Kostal Plenticore Plus
e-up BJ 2021, SOC mit OVMS
EQB 250 BJ 2023, SOC mit Mercedes ME über Home Assistant
EVU mit Tasmato-Lesekopf auf SmartMeter
9 x Smarthome mit Shellys
LP2: go-e V2
Kostal Plenticore Plus
e-up BJ 2021, SOC mit OVMS
EQB 250 BJ 2023, SOC mit Mercedes ME über Home Assistant
EVU mit Tasmato-Lesekopf auf SmartMeter
9 x Smarthome mit Shellys
-
sonnencorsa
- Beiträge: 71
- Registriert: Mi Jul 07, 2021 11:55 am
Re: Anpassung des Theme Colors (+andere)
Sieht spontan deutlich besser aus so, ich melde mich die Tage nochmal mit einer ausführlicheren Rückmeldung (auf der Arbeit habe ich nur Zugriff auf die Cloud, und darin gibt es das Theme ja nicht). Ein Tipp noch: Zumindest in Chrome Android müsst ihr nach dem Update die Cookies der Box (also von 192.168.xxx.xxx) löschen, sonst buggt das Theme.
-
philipp123
- Beiträge: 1034
- Registriert: Mi Jul 21, 2021 3:00 pm
Re: Anpassung des Theme Colors (+andere)
Hab gerade nen Mini-PR gestellt für Mouseover im negativen Bereich bei Monatsansicht. Wurde irgendwann mal von jemand angemerkt, weiß nicht mehr wo...
LP1: openWB series2 custom mit Phasenumschaltung
LP2: go-e V2
Kostal Plenticore Plus
e-up BJ 2021, SOC mit OVMS
EQB 250 BJ 2023, SOC mit Mercedes ME über Home Assistant
EVU mit Tasmato-Lesekopf auf SmartMeter
9 x Smarthome mit Shellys
LP2: go-e V2
Kostal Plenticore Plus
e-up BJ 2021, SOC mit OVMS
EQB 250 BJ 2023, SOC mit Mercedes ME über Home Assistant
EVU mit Tasmato-Lesekopf auf SmartMeter
9 x Smarthome mit Shellys
Re: Anpassung des Theme Colors (+andere)
Das war ich in einem anderen Thread
Danke für‘s fixen!
Danke für‘s fixen!
OpenWB Custom und OpenWB Pro, 6,8kWp RCT Power Storage DC mit 5,7kWh Batterie, 3KW Hoymiles PV
-
philipp123
- Beiträge: 1034
- Registriert: Mi Jul 21, 2021 3:00 pm
Re: Anpassung des Theme Colors (+andere)
Na dann ist ja umso bessertensing2 hat geschrieben: Do Sep 09, 2021 11:09 am Das war ich in einem anderen Thread![]()
Danke für‘s fixen!
LP1: openWB series2 custom mit Phasenumschaltung
LP2: go-e V2
Kostal Plenticore Plus
e-up BJ 2021, SOC mit OVMS
EQB 250 BJ 2023, SOC mit Mercedes ME über Home Assistant
EVU mit Tasmato-Lesekopf auf SmartMeter
9 x Smarthome mit Shellys
LP2: go-e V2
Kostal Plenticore Plus
e-up BJ 2021, SOC mit OVMS
EQB 250 BJ 2023, SOC mit Mercedes ME über Home Assistant
EVU mit Tasmato-Lesekopf auf SmartMeter
9 x Smarthome mit Shellys
-
philipp123
- Beiträge: 1034
- Registriert: Mi Jul 21, 2021 3:00 pm
Re: Anpassung des Theme Colors (+andere)
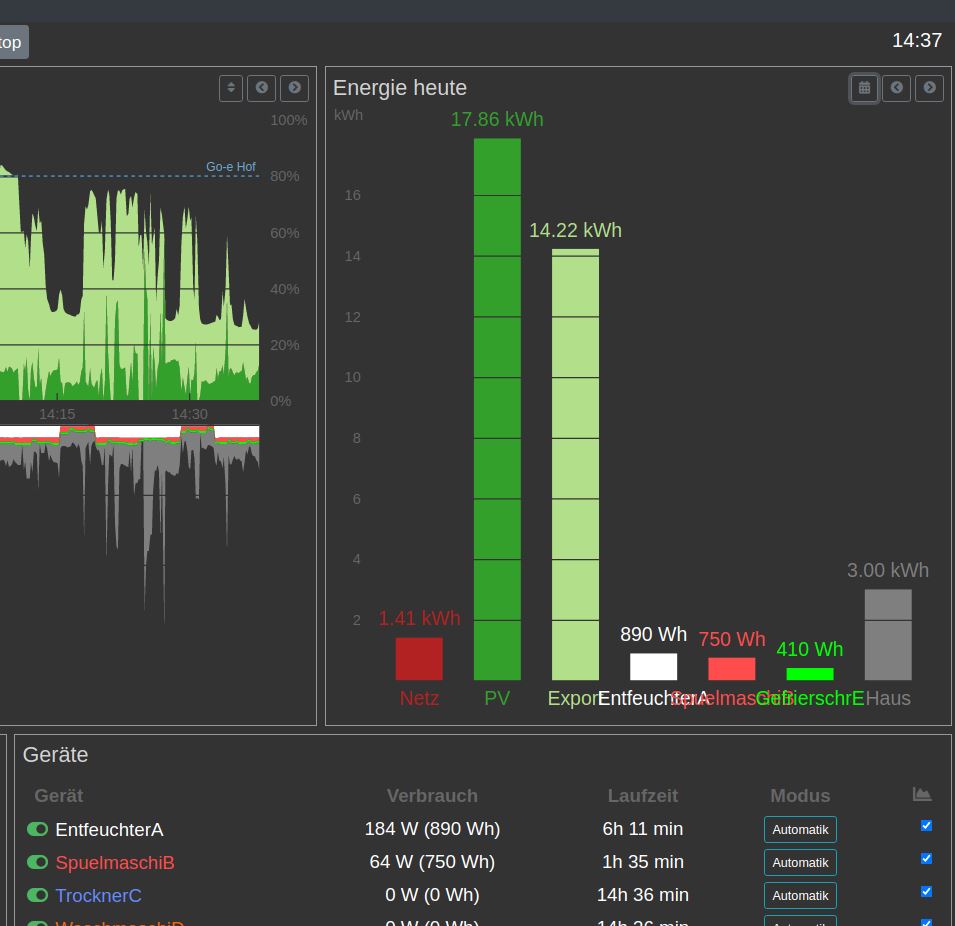
Anderes Thema, das ich mit euch diskutieren möchte.
Die Texte der SamrtHome-Geräte überlagen sich bei mir in den Grafiken. Generell kürzen möchte ich sie aber nicht, an anderen Stellen wird ja der ganze Text sauber angezeigt. Jetzt ist mir eingefallen, man könnte bei dieser einen Grafik z.B. den Text auf 6 Stellen kürzen. Was haltet ihr davon? Wäre zumindest deutlich besser lesbar.
Die Texte der SamrtHome-Geräte überlagen sich bei mir in den Grafiken. Generell kürzen möchte ich sie aber nicht, an anderen Stellen wird ja der ganze Text sauber angezeigt. Jetzt ist mir eingefallen, man könnte bei dieser einen Grafik z.B. den Text auf 6 Stellen kürzen. Was haltet ihr davon? Wäre zumindest deutlich besser lesbar.
LP1: openWB series2 custom mit Phasenumschaltung
LP2: go-e V2
Kostal Plenticore Plus
e-up BJ 2021, SOC mit OVMS
EQB 250 BJ 2023, SOC mit Mercedes ME über Home Assistant
EVU mit Tasmato-Lesekopf auf SmartMeter
9 x Smarthome mit Shellys
LP2: go-e V2
Kostal Plenticore Plus
e-up BJ 2021, SOC mit OVMS
EQB 250 BJ 2023, SOC mit Mercedes ME über Home Assistant
EVU mit Tasmato-Lesekopf auf SmartMeter
9 x Smarthome mit Shellys
Re: Anpassung des Theme Colors (+andere)
Bekommt man irgendwie heraus, wieviele Zeichen ohne überlappung angezeigt werden können? Z.B. Breite des Blockes ermitteln und durch die Anzahl der Balken teilen?
Dann müsste man nicht eine konstante Anzahl Zeichen benutzen. Wenn wenige Balken da sind, können ja mehr Zeichen angezeigt werden.
Dann müsste man nicht eine konstante Anzahl Zeichen benutzen. Wenn wenige Balken da sind, können ja mehr Zeichen angezeigt werden.
OpenWB Custom und OpenWB Pro, 6,8kWp RCT Power Storage DC mit 5,7kWh Batterie, 3KW Hoymiles PV