Meldung Keine Phasenumschaltung trotz genug Leistung

Fragen zur Nutzung, Features, usw..
wetty
Beiträge: 63
Registriert: Di Aug 08, 2023 2:35 pm
Been thanked: 2 times

Re: Meldung Keine Phasenumschaltung trotz genug Leistung

Beitrag von wetty »

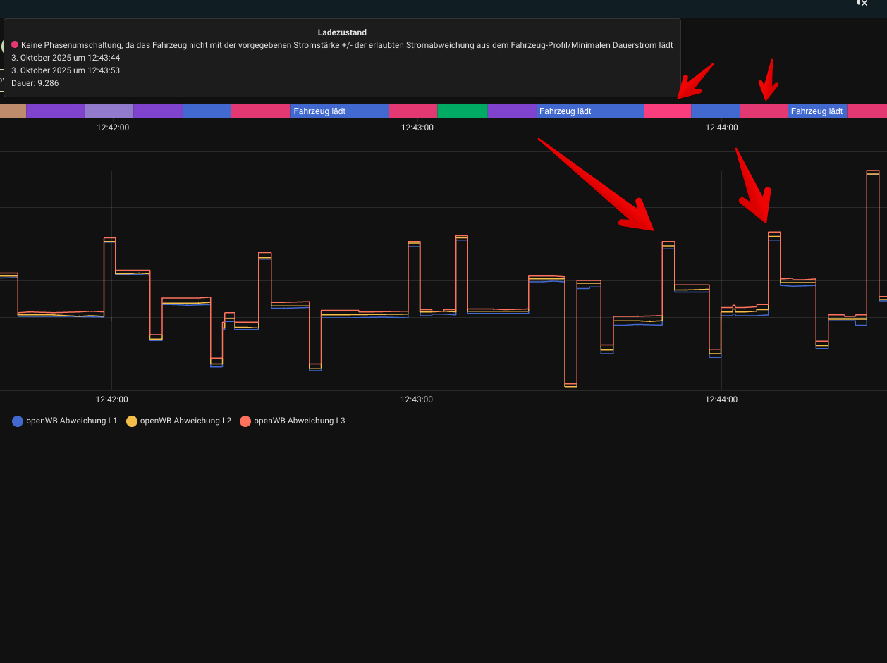
Hab mir mal die Ladeströme abgegriffen und die Differenzen davon angeschaut.
Erlaubte Stromabweichung steht auf 1.5A. Hab hier das Auto auch extra nochmals ausgestöpselt und wieder neu angeklemmt.

Im ersten Bild sind die Abweichungen zu sehen. Maximal mal 1.03A.
Im zweiten Bild dazu die Meldung das die Abweichung zu groß sei (Wie gesagt steht auf 1,5A).
Dann hab ich das Mainlog und auch das Log vom Ladepunkt mit dazu gehängt.

Hab die Abweichung danach mal auf 2 A gestellt und hatte mal fast 1,5A Abweichung und die Meldung kam auch bei erlaubten 2A. Kommt mir fast so vor als würden die Abweichungen der einzelnen Phasen aufsummiert und dann gegen die eingestellte Abweichung verglichen.
Bildschirmfoto 2025-10-03 um 12.44.24.png
Bildschirmfoto 2025-10-03 um 12.44.24.png (22.23 KiB) 717 mal betrachtet
Bildschirmfoto 2025-10-03 um 12.44.33 bearbeitet.jpg
Bildschirmfoto 2025-10-03 um 12.44.33 bearbeitet.jpg (217 KiB) 717 mal betrachtet
Mainlog
https://paste.openwb.de/IcZsVqBm8kIBan6

Ladepunkt
https://paste.openwb.de/ziiuHYicPOdPqTG
openWB series2 custom + RFID, Fiat 500e. Fiat 600e, 21.8kWp PV + 34kWh DIY Speicher
ChristophR
Beiträge: 1624
Registriert: So Okt 30, 2022 8:07 am
Has thanked: 122 times
Been thanked: 171 times

Re: Meldung Keine Phasenumschaltung trotz genug Leistung

Beitrag von ChristophR »

wetty hat geschrieben: Fr Okt 03, 2025 10:55 am Hab mir mal die Ladeströme abgegriffen und die Differenzen davon angeschaut.
Erlaubte Stromabweichung steht auf 1.5A. Hab hier das Auto auch extra nochmals ausgestöpselt und wieder neu angeklemmt.

Im ersten Bild sind die Abweichungen zu sehen. Maximal mal 1.03A.
Im zweiten Bild dazu die Meldung das die Abweichung zu groß sei (Wie gesagt steht auf 1,5A).
Dann hab ich das Mainlog und auch das Log vom Ladepunkt mit dazu gehängt.

Hab die Abweichung danach mal auf 2 A gestellt und hatte mal fast 1,5A Abweichung und die Meldung kam auch bei erlaubten 2A. Kommt mir fast so vor als würden die Abweichungen der einzelnen Phasen aufsummiert und dann gegen die eingestellte Abweichung verglichen.

Bildschirmfoto 2025-10-03 um 12.44.24.png

Bildschirmfoto 2025-10-03 um 12.44.33 bearbeitet.jpg

Mainlog
https://paste.openwb.de/IcZsVqBm8kIBan6

Ladepunkt
https://paste.openwb.de/ziiuHYicPOdPqTG
In dem Log kommt die Meldung leider nicht vor, daher braucht es wohl ein neues.
Es wird m.E. die größte Abweichung der 3 Phasen verwendet und nicht summiert.
openWB Series 2 Standard+, SW-Version 2
SolarEdge SE10K-RWS, BYD LVS 8, 16,8 kWp.
CUPRA Born
wetty
Beiträge: 63
Registriert: Di Aug 08, 2023 2:35 pm
Been thanked: 2 times

Re: Meldung Keine Phasenumschaltung trotz genug Leistung

Beitrag von wetty »

In dem Log kommt die Meldung leider nicht vor, daher braucht es wohl ein neues.
Es wird m.E. die größte Abweichung der 3 Phasen verwendet und nicht summiert.
Log stammt allerdings von dem Zeitpunkt mit den Meldungen.
Da es PV mäßig grad maunaussieht wird es wohl etwas dauern bis ich da was neues liefern kann.

Könnte ja ein Bug sein das nichts im Log steht, oder doch die Phasen summiert werden.
openWB series2 custom + RFID, Fiat 500e. Fiat 600e, 21.8kWp PV + 34kWh DIY Speicher
ChristophR
Beiträge: 1624
Registriert: So Okt 30, 2022 8:07 am
Has thanked: 122 times
Been thanked: 171 times

Re: Meldung Keine Phasenumschaltung trotz genug Leistung

Beitrag von ChristophR »

wetty hat geschrieben: Di Okt 07, 2025 6:05 am
In dem Log kommt die Meldung leider nicht vor, daher braucht es wohl ein neues.
Es wird m.E. die größte Abweichung der 3 Phasen verwendet und nicht summiert.
Log stammt allerdings von dem Zeitpunkt mit den Meldungen.
Da es PV mäßig grad maunaussieht wird es wohl etwas dauern bis ich da was neues liefern kann.

Könnte ja ein Bug sein das nichts im Log steht, oder doch die Phasen summiert werden.
Das Log beginnt um 12:44, Dein Screenshot ist von 12:43.
Hast Du das gesamte Log exportiert, nicht nur die letzten 3 Durchläufe, wie es im Standard ausgewählt ist?
openWB Series 2 Standard+, SW-Version 2
SolarEdge SE10K-RWS, BYD LVS 8, 16,8 kWp.
CUPRA Born
wetty
Beiträge: 63
Registriert: Di Aug 08, 2023 2:35 pm
Been thanked: 2 times

Re: Meldung Keine Phasenumschaltung trotz genug Leistung

Beitrag von wetty »

Danke für den Hinweis. Dann wahrscheinlich Standard.
Werds nochmals machen.
openWB series2 custom + RFID, Fiat 500e. Fiat 600e, 21.8kWp PV + 34kWh DIY Speicher
wetty
Beiträge: 63
Registriert: Di Aug 08, 2023 2:35 pm
Been thanked: 2 times

Re: Meldung Keine Phasenumschaltung trotz genug Leistung

Beitrag von wetty »

Meine beiden Logs, die hier verlinkt sind gehen von 12:35 Uhr bis 12:45 Uhr
openWB series2 custom + RFID, Fiat 500e. Fiat 600e, 21.8kWp PV + 34kWh DIY Speicher
ChristophR
Beiträge: 1624
Registriert: So Okt 30, 2022 8:07 am
Has thanked: 122 times
Been thanked: 171 times

Re: Meldung Keine Phasenumschaltung trotz genug Leistung

Beitrag von ChristophR »

wetty hat geschrieben: Di Okt 07, 2025 11:13 am Meine beiden Logs, die hier verlinkt sind gehen von 12:35 Uhr bis 12:45 Uhr
Das main.log beginnt um 12:45, oder gucke ich falsch?
openWB Series 2 Standard+, SW-Version 2
SolarEdge SE10K-RWS, BYD LVS 8, 16,8 kWp.
CUPRA Born
wetty
Beiträge: 63
Registriert: Di Aug 08, 2023 2:35 pm
Been thanked: 2 times

Re: Meldung Keine Phasenumschaltung trotz genug Leistung

Beitrag von wetty »

Stimmt tatsächlich. Nur das Ladepunkt log geht 12:35 los.

Wundert mich zwar, ist aber so. Ich machs nochmals.
openWB series2 custom + RFID, Fiat 500e. Fiat 600e, 21.8kWp PV + 34kWh DIY Speicher
wetty
Beiträge: 63
Registriert: Di Aug 08, 2023 2:35 pm
Been thanked: 2 times

Re: Meldung Keine Phasenumschaltung trotz genug Leistung

Beitrag von wetty »

Hier nun ein neues komplettes Log.

2025-10-08 14:31:02,996 - {control.ev.ev:387} - {INFO:MainThread} - INFO:control.ev.ev:LP 3: Keine Phasenumschaltung, da das Fahrzeug nicht mit der vorgegebenen Stromstärke +/- der erlaubten Stromabweichung aus dem Fahrzeug-Profil/Minimalen Dauerstrom lädt.

Abweichung pro Phase sind in meinem Log knapp über 2A. Eingestellt sind fürs Fahrzeug 3A.

(Ich finde auch das bei mir zu oft gemeldet wird das von 3 auf 1 Phase gewechselt werden soll, obwohl meiner Meinung genug Leistung vorhanden ist. Und der interne Zähler meiner openWB wurde schonmal getauscht.)

https://paste.openwb.de/ns53sRKiaGHsNfo

Bildschirmfoto 2025-10-08 um 14.40.14.png
Bildschirmfoto 2025-10-08 um 14.40.14.png (14.66 KiB) 537 mal betrachtet
Bildschirmfoto 2025-10-08 um 14.42.08.png
Bildschirmfoto 2025-10-08 um 14.42.08.png (116.03 KiB) 537 mal betrachtet
openWB series2 custom + RFID, Fiat 500e. Fiat 600e, 21.8kWp PV + 34kWh DIY Speicher
Antworten