Zählerdaten werden nicht mehr getrackt seit Stromausfall

Fragen zur Nutzung, Features, usw..
lisa.mueller1
Beiträge: 28
Registriert: Mi Okt 19, 2022 2:48 pm
Has thanked: 2 times
Been thanked: 1 time

Re: Zählerdaten werden nicht mehr getrackt seit Stromausfall

Beitrag von lisa.mueller1 »

Ich hatte sowas ähnliches.

Der Wechselrichter holt sich die Daten bei kostal über den Modbus per serieller Direktverbindung normalerweise, daher kann es bei dem Wechselrichter noch funktionieren und die direkte abfragen von dem KSEM nicht mehr.

Vielleicht hilft dir die Info
supergraf
Beiträge: 19
Registriert: Mi Apr 27, 2022 7:33 pm

Re: Zählerdaten werden nicht mehr getrackt seit Stromausfall

Beitrag von supergraf »

Und wie hast du das gelöst?
Enyaq60
Beiträge: 9
Registriert: Do Jan 30, 2025 12:12 pm
Has thanked: 1 time

Re: Zählerdaten werden nicht mehr getrackt seit Stromausfall

Beitrag von Enyaq60 »

Das würde mich auch interessieren, danke!
metz
Beiträge: 32
Registriert: Mo Mär 30, 2020 1:11 pm
Wohnort: Schweiz
Has thanked: 5 times
Been thanked: 2 times

Re: Zählerdaten werden nicht mehr getrackt seit Stromausfall

Beitrag von metz »

Ich hatte letztes Wochenende exakt das gleiche Problem und gestern ein Ticket aufgemacht.
Heute wurde per Fernwartung das Kostal Zählermodul gelöscht und einfach erneut angelegt. Damit waren die utopischen Werte aus dem Status weg und die Summen der Tageswerte werden wieder aufaddiert. Ein paar Daten der letzten Tage (Bezug/Einspeisung und Hausverbrauch) fehlen jetzt zwar noch aber damit kann ich leben.
Vielleicht gibt es ja eine Möglichkeit fehlende oder falsche Daten in der History zu editieren, das weiss ich aber nicht. Es gibt grad heute ein neues Thema wo genau danach gefragt wird.
Besten Dank an den Support für die schnelle Hilfe!
PV 9.4 kWp, Plenticore G3, KSEM, BYD HVB 29.6 kWh, Tesla M3, openWB Serie1 SW2
Enyaq60
Beiträge: 9
Registriert: Do Jan 30, 2025 12:12 pm
Has thanked: 1 time

Re: Zählerdaten werden nicht mehr getrackt seit Stromausfall

Beitrag von Enyaq60 »

Danke für deinen Input. Ich habe jetzt alle Module einmal gelöscht und neu angelegt. Bis auf den Hausverbrauch werden für alle anderen Werte auch wieder Summen angezeigt. Habt ihr noch eine Idee wie ich die openWB dazu bewegen kann mir auch für den Hausverbrauch wieder eine Summe anzuzeigen? Die aktuellen Werte passen auch für den Hausverbrauch, nur wird dieser nicht mehr aufsummiert.
lisa.mueller1
Beiträge: 28
Registriert: Mi Okt 19, 2022 2:48 pm
Has thanked: 2 times
Been thanked: 1 time

Re: Zählerdaten werden nicht mehr getrackt seit Stromausfall

Beitrag von lisa.mueller1 »

supergraf hat geschrieben: Sa Jan 10, 2026 1:30 pm Und wie hast du das gelöst?
Wie gesagt, war nur ähnlich und nicht exakt das. Daher habe ich leider keine Lösung für exakt dein Problem.
supergraf
Beiträge: 19
Registriert: Mi Apr 27, 2022 7:33 pm

Re: Zählerdaten werden nicht mehr getrackt seit Stromausfall

Beitrag von supergraf »

Ok - Zähler löschen und neu hinzufügen scheint zu funktionieren! Jetzt muss ich nur noch die extremen Werte aus dem System gelöscht bekommen.
gtr
Beiträge: 1
Registriert: Sa Feb 14, 2026 12:16 pm

Re: Zählerdaten werden nicht mehr getrackt seit Stromausfall

Beitrag von gtr »

Hallo,
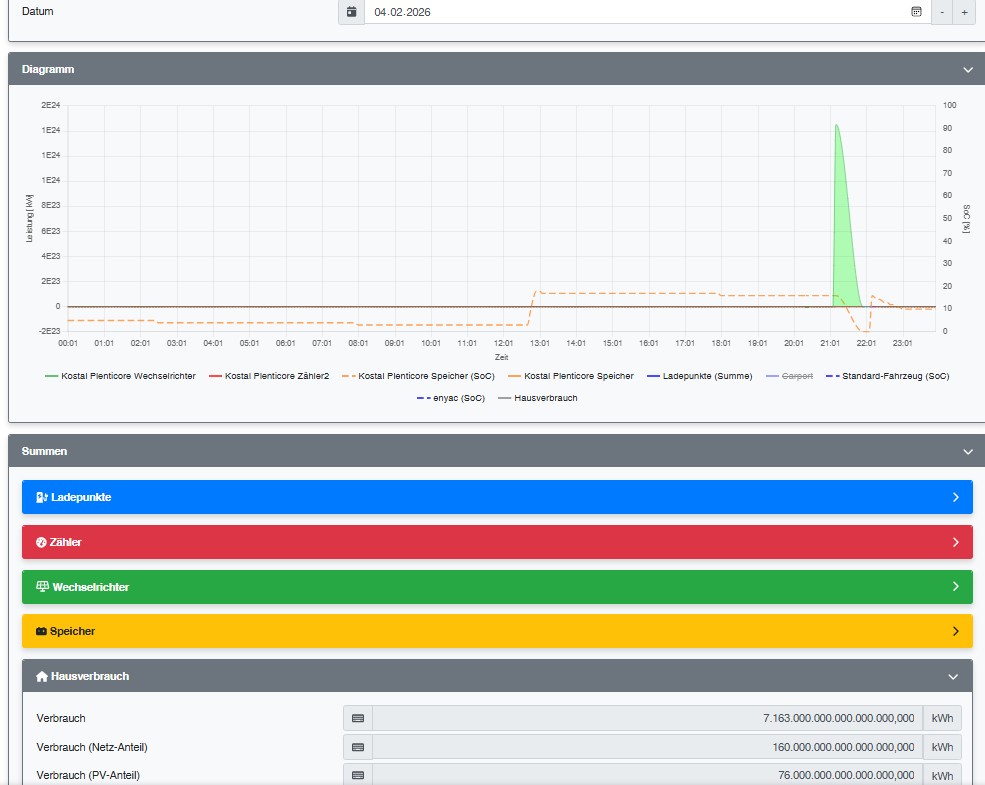
nach zwei Stromausfällen im Januar / Februar hatte ich auch das Problem. Durch die falschen und sehr großen Zählerstände haben die Zähler nicht mehr funktioniert. Dies konnte durch Neuanlage der Geräte und Komponenten beseitigt werden. Im "Colors"-Theme werden jetzt wieder die Energiebalken angezeigt.
Das Problem besteht jedoch weiter beim Hausverbrauchszähler und damit auch bei der Anzeige im Colors-Theme.
Die Berechnung des aktuellen Werts des Hausverbrauchs und die Anzeige im Colors-Theme ist ok.
Der Tageswert wird jedoch nach dem Stromausfall nicht mehr berechnet und nicht mehr im Colors-Theme angezeigt.
Der interne Zähler des Hausverbrauchs kann nicht so wie die Zähler der Komponenten zurückgesetzt werden. Am Tag des Stromausfalls hatte er einen sehr hohen Werte, ab dem Tag danach steht er immer auf 0 kWh.
Gibt es da eine Möglichkeit? Z.B. über eine API/einen Zugriff über den Entwicklermodus/über einen Patch etc.?
260222_Hausverbrauch_fehlt.jpg
260222_Hausverbrauch_fehlt.jpg (75.26 KiB) 518 mal betrachtet
260204_Hausverbrauch_Stromausfall2.jpg
260204_Hausverbrauch_Stromausfall2.jpg (120.47 KiB) 518 mal betrachtet
260205_Hausverbrauch_Tag_nach_Stromausfall2.jpg
260205_Hausverbrauch_Tag_nach_Stromausfall2.jpg (105.79 KiB) 518 mal betrachtet
Antworten