Nicht-Optimales Verhalten 1/3-Umschaltung bei 16A max?

Fragen zur Nutzung, Features, usw..
gvz
Beiträge: 98
Registriert: So Sep 12, 2021 8:28 am
Wohnort: Grevenbroich
Has thanked: 10 times
Been thanked: 8 times

Re: Nicht-Optimales Verhalten 1/3-Umschaltung bei 16A max?

Beitrag von gvz »

Mein Eindruck ist, dass "nurpv" noch weiterregelt, obwohl "blockall" noch gesetzt ist und erst nach 25 Sekunden aufgehoben werden soll. "nurpv" zieht dann auf Volldampf, obwohl "startslow" aufgerufen wurde.

Ich hänge mal einen Logauszug des 1->3-Umschaltens mit gut 25 Sekunden "Vollgas" an. Die wichtigen Elemente sind m.E. hier (Kombiniert Logfile und Code):

Code: Alles auswählen

13:01:04: Nur PV Laden derzeit 1 Phasen, auf NurPV Automatik konfiguriert, unterbreche Ladung und  aendere auf 3 Phasen... (LV1) at 286 u1p3pswitch u1p3p.sh
                                        runs/u1p3pcheck.sh stop
                                        sleep 8
                                        runs/u1p3pcheck.sh 3
                                        sleep 20
					runs/u1p3pcheck.sh startslow
					(sleep 25 && echo 0 > ramdisk/blockall)&
13:01:39: auf 3 Phasen NurPV Automatik geaendert (LV1) at 294 u1p3pswitch u1p3p.sh
13:01:41: pv ladung auf 16 erhoeht (LV1) at 296 nurpvlademodus nurpv.sh
13:01:53: pv1watt -5150 pv2watt  pvwatt -5150 ladeleistung 10614 llalt 16 nachtladen 0 nachtladen 0 minimalA 6 maximalA 16 (LV1) at 1173 loadvars loadvars.sh

13:02:07 [Regulierung auf 7 A]
P.S. Ich hänge hier auch mal meinen Grafana-Plot an:
openWB.log
openWB.log eines Umschaltvorgangs 1 -> 3
(19.06 KiB) 202-mal heruntergeladen
Dateianhänge
Bildschirmfoto 2021-10-12 um 16.14.06.png
Zuletzt geändert von gvz am Di Okt 12, 2021 2:14 pm, insgesamt 1-mal geändert.
OpenWB S2 (Touchscreen, RFID, Zähler, 11kW), 10 kWp PV ohne Speicher, ID.3
gvz
Beiträge: 98
Registriert: So Sep 12, 2021 8:28 am
Wohnort: Grevenbroich
Has thanked: 10 times
Been thanked: 8 times

Re: Nicht-Optimales Verhalten 1/3-Umschaltung bei 16A max?

Beitrag von gvz »

Ich dokumentiere auch gleich mal den anderen Flaw:
"Per Default" ist ja im Nur-PV-Modus "Regelmodus" auf "Einspeisung". Das klappt soweit sauber. Nun war aber mein Wunsch, bis zu 25 Watt Netzbezug zuzulassen, bevor die OpenWB eine Stufe runter geht (quasi "lieber 25 Watt Netzstrom als 205 Watt einspeisen"). Daher habe ich auf "manueller Regelpunkt" und Regelpunkt "negativ, 25" gestellt. Klappt, wie es soll, aber:
Bei einem Überschuss oberhalb des Regelpunktes und 6 A flappt die OpenWB 10-sekündlich zwischen 6 und 7 A hin und her.
M.E. fehlt hier eine "if"-Bedingung in "nurpv.sh":
In Zeile 253 von nurpv.sh wird stumpf erhöht:

Code: Alles auswählen

llneu=$(( llalt + 1 ))
Richtig wäre m.E., hier zu prüfen, ob der Überschuss auch oberhalb der nächsten Stufe liegt, also:

Code: Alles auswählen

if (( uberschuss - schaltschwelle > 230 )); then
	llneu=$(( llalt + 1 ))
else
	llneu=$llalt
fi
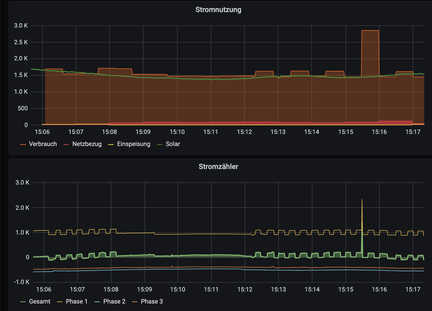
Ich hänge mal das Bild vom 6/7-A-Flappen anhand meines Grafanas an. Oben die "Gesamtsituation" in grober Auflösung, unten die sekundengenau am Stromzähler erfassten Phasen, die das Flapping anzeigen.
Bitte seht mir nach, dass ich für so etwas keinen Pull-Request mache, weil vermutlich von den 5 Zeilen 2-3 nicht optimal sind.
Bildschirmfoto 2021-10-12 um 15.54.42.png
P.S. Vielleicht wäre ja auch statt des vorgeschlagenen if-Konstrukts diese Zeile von anderer Stelle im Code sinnvoller:

Code: Alles auswählen

llneu=$(( llalt + ( (uberschuss - schaltschwelle) / 230 / anzahlphasen)))
OpenWB S2 (Touchscreen, RFID, Zähler, 11kW), 10 kWp PV ohne Speicher, ID.3
Becker
Beiträge: 772
Registriert: Mi Okt 07, 2020 4:34 pm

Re: Nicht-Optimales Verhalten 1/3-Umschaltung bei 16A max?

Beitrag von Becker »

ich finde das richtig Klasse dass du die Aufgabe von den Entwickern übernimmst und hoffe dass sie deine Lösung aufnehmen und umsetzen.

Die angesprochenen Problemchen sind mir auch schon aufgefallen, aber ich dachte mir es geht wohl nicht besser bzw. die Entwickler werden schon wissen was sie tun.
openWB series2 Buchse (2021)
go-eCharger HOME+ 22 kW (2022)
Andreatze
Beiträge: 84
Registriert: Mi Mär 17, 2021 12:23 pm

Re: Nicht-Optimales Verhalten 1/3-Umschaltung bei 16A max?

Beitrag von Andreatze »

Hallo gvz,

mir ist auch aufgefallen das bei umschalten von PV 1-phasig auf PV 3-phasig der Ladevorgang volle Pulle für ein paar Sekunden geht. Danach folgt die Regelung auf den tatsächlichen Überschuss. Mich wundert das dies noch niemandem aufgefallen ist?? Hab vom coden leider keine Ahnung find dass aber Mega das du ihr schon Lösungen anbietest.

Danke und Gruss!

Andre
Pjg
Beiträge: 77
Registriert: Mo Apr 12, 2021 11:30 am

Re: Nicht-Optimales Verhalten 1/3-Umschaltung bei 16A max?

Beitrag von Pjg »

Hoffe auch das die Anpassungen den Weg auf die meine Box finden. Kenne aber das genaue Procedere nicht.
Aber schon mal Danke für Deinen Einsatz.
LP1: openWB Series2 standard+
Keba DE Edition 440 --> nicht mehr über OpenWB gesteuert
EV: Tesla Model 3, Audi Q4
PV: Solaredge 9,84 kwp
Speicher: Pylontech über Victron ESS
Mwehr
Beiträge: 14
Registriert: Di Aug 31, 2021 7:09 pm

Re: Nicht-Optimales Verhalten 1/3-Umschaltung bei 16A max?

Beitrag von Mwehr »

Dummer einwand bzw. Frage.

Ist die KfW WB auf 16 A oder 11 kW begrenzt?

Weil wenn 11 dann dürfte man ja bis 20 A auf einer Phase laden.
Somit würde man 3 Phasig auch in einem höherem Bereich starten das evtl mehr Autos annehmen würden.

Es würde mit Einhaltung der Schieflast auch für die 11 kW ler was rausspringen.

Ich sicherer jede WB die 22 kW könnte mit 32 A ab.
Somit wären ja die 20 A möglich
HSC
Beiträge: 3940
Registriert: So Jan 10, 2021 8:49 am

Re: Nicht-Optimales Verhalten 1/3-Umschaltung bei 16A max?

Beitrag von HSC »

Die 11 kW- Box wird pro Phase auf 16 A begrenzt, also grundsätzlich 3x 16 A verfügbar!
VG
gvz
Beiträge: 98
Registriert: So Sep 12, 2021 8:28 am
Wohnort: Grevenbroich
Has thanked: 10 times
Been thanked: 8 times

Re: Nicht-Optimales Verhalten 1/3-Umschaltung bei 16A max?

Beitrag von gvz »

Moin,
ich denke, den "16A-Vollgas-Nach-Umschalten-auf-3P"-Flaw habe ich auch identifiziert:
Grundsätzlich wird mit dem "blockall"-Flag wirksam die Regelung abgeschaltet, wenn die Umschaltung noch läuft. Jede neue Instanz von "regel.sh" bricht ab.

Aber: Die Instanz von "regel.sh", die die Umschaltung veranlasst hat, beendet sich nicht nach erfolgter Umschaltung, sondern durchläuft weiter den Regel-Prozess. Mal konkret: Der Aufruf von "regel.sh" um 14:00 Uhr bemerkt, "Zeit, auf 3P zu gehen". Dann wird der Umschalteprozess angestoßen. Und am Ende mit

Code: Alles auswählen

                              
                              		(sleep 25 && echo 0 > ramdisk/blockall)&
                                        openwbDebugLog "MAIN" 1 "auf 3 Phasen MinPV Automatik geaendert"
ein "Heb' die Sperre in 25 Sekunden auf" in den Hintergrund geschickt. Danach durchläuft diese Instanz des regel.sh-Prozesses aber weiter die Prozess-Schleife, darunter eben auch die PV-Regelung, die nun sagt: "Gib' 16A-Vollgas, wir haben Strom im Überfluss".

Es fehlt m.E. schlichtweg ein "exit 0" nach der Umschaltung: Keine weiteren Schritte mehr für diese Instanz des Prozesses. Also so etwas:

Code: Alles auswählen

					(sleep 25 && echo 0 > ramdisk/blockall)&
                                        openwbDebugLog "MAIN" 1 "auf 3 Phasen MinPV Automatik geaendert"
                                        exit 0
OpenWB S2 (Touchscreen, RFID, Zähler, 11kW), 10 kWp PV ohne Speicher, ID.3
Andreatze
Beiträge: 84
Registriert: Mi Mär 17, 2021 12:23 pm

Re: Nicht-Optimales Verhalten 1/3-Umschaltung bei 16A max?

Beitrag von Andreatze »

Hallo gvz,

sollte es so einfach sein?

also in der u1p3p.sh in Zeile 178 eine neue Zeile mit exit 0 einfügen und dann geht er nicht mehr Vollgas nach dem 3 Phasenschalten?

Danke für deine Tipps!!!

Gruß

André
gvz
Beiträge: 98
Registriert: So Sep 12, 2021 8:28 am
Wohnort: Grevenbroich
Has thanked: 10 times
Been thanked: 8 times

Re: Nicht-Optimales Verhalten 1/3-Umschaltung bei 16A max?

Beitrag von gvz »

M.E. ist es so einfach. Ich habe allerdings alle Stellen, bei denen ein "Hintergrund-Sleep" getriggert wird, mit exit 0 versehen.
Ich hänge mal meine Variante an, die kann ich aber erst in ca. 20 Minuten testen kann.
Ich habe da den "Anti-1P/3P-Flapping-Patch" noch einmal geändert (100 Watt Offset raus, statt fix 6 A mit "minimalapv" rechnen).

(Tipp: Bei mir liefert die EVU-Daten FHEM, das einen OBIS-Zähler ausliest. Ich ziehe einfach z.B. -4500 ab, um einen real nicht vorhandenen großen PV-Überschuss zu simulieren). Z.Zt. zieht aber noch der Geschirrspüler, da sieht der Graph dann hässlich aus.

P.S. Schrieb es, und die beste aller Ehefrauen schnappte sich den ID.3 und fuhr von dannen.
Dateianhänge
u1p3p.txt
(14.47 KiB) 218-mal heruntergeladen
OpenWB S2 (Touchscreen, RFID, Zähler, 11kW), 10 kWp PV ohne Speicher, ID.3
Antworten