Rückmeldungen Beta 1.9.264

Fragen zur Nutzung, Features, usw..
Gesperrt
LutzB
Beiträge: 4271
Registriert: Di Feb 25, 2020 9:23 am
Has thanked: 20 times
Been thanked: 156 times

Rückmeldungen Beta 1.9.264

Beitrag von LutzB »

Die Änderungen seit der letzten Stable findet ihr dort: https://www.openwb.de/forum/viewtopic.php?f=3&t=5220
lacky
Beiträge: 213
Registriert: Fr Nov 01, 2019 7:30 pm
Has thanked: 9 times
Been thanked: 2 times

Re: Rückmeldungen Beta 1.9.264

Beitrag von lacky »

seit dem update habe ich folgende fehlermeldung bei EVU & PV
IMG_0170.jpg
• openWB Kit + Display + Addon Platine • colors Theme • EVU: KOSTAL KSEM • PV: MPM3PM am PV Kit • LP1: openWB EVSE-DIN mit MPM3PM • Software2 - 2.1.9-Beta.3 •
JB_Sullivan
Beiträge: 254
Registriert: Mi Okt 07, 2020 6:34 pm
Been thanked: 1 time

Re: Rückmeldungen Beta 1.9.264

Beitrag von JB_Sullivan »

Ich weiß nicht, ob das schon in früheren Versionen der Fall war, weil ich erst heute unter x.x.264 eine AVM Steckdose ins Smarthome2.0 eingebaut habe.

Auf jeden Fall läuft das Gerät was an dieser Steckdose angeschlossen ist und wurde auch über OpenWB eingeschaltet. Im Diagramm ist der Gerätename aber Rot und durchgestrichen. Das das Gerät läuft, kann man an der Leistungsaufnahme sehen.

2022-04-23 09_02_12-.png

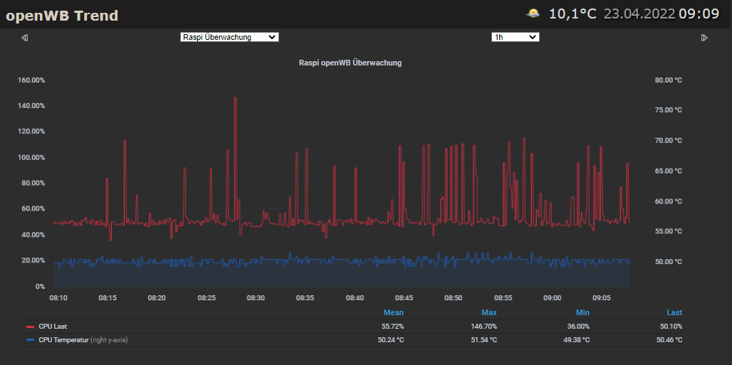
Außerdem ist mir aufgefallen, das in der Überwachung des RASPI immer wieder CPU Last Peaks drin sind, die deutlich über 100% hinaus gehen. Aktuell steht OpenWB im Stop Mode und es wird kein Auto geladen oder ist angesteckt. Lediglich 2 Smarthome 2.0 Geräte (Tasmota und AVM) laufen. Auch ist weder das Digaramm am PC oder das Display an der openWB geöffnet.

Was hat es mit den Peaks auf sich? Ich verwende für das Tracking den MQTT Datenpunkt den OpenWB an ioBroker übergibt.
2022-04-23 09_09_34-vis.png

EDIT: Ich habe jetzt in der Konfiguration zu der Steckdose die separate Leistungsmessung ebenfalls aktiviert und die gleichen Daten wie für das Gerät selber eingetragen, was in meinen Augen aber doppelt gemoppelt ist, da das Gerät (die Steckdose) selber ja schon über eine Leistungsmessung verfügt. Genau genommen ist es gar kein externes Gerät, sondern das gleiche. Nun wird beim einschalten auch der Name Grün und ist nicht mehr durchgestrichen.
2022-04-23 09_37_49-openWB Einstellungen.png
2022-04-23 09_37_49-openWB Einstellungen.png (11.6 KiB) 243 mal betrachtet
Gesperrt