Rückmeldungen Nightly 1.9.289

Fragen zur Nutzung, Features, usw..
LutzB
Beiträge: 4322
Registriert: Di Feb 25, 2020 9:23 am
Has thanked: 24 times
Been thanked: 170 times

Rückmeldungen Nightly 1.9.289

Beitrag von LutzB »

Die Ankündigung mit den Änderungen findet ihr dort: viewtopic.php?f=3&t=6210

Bitte sorgt dafür, dass eure Meldungen alle benötigten Daten enthalten!
Beiträge wie "Funktion XY geht nicht mehr! Woran kann das liegen?" werden kommentarlos gelöscht.

Notwendige Angaben:
  • Auflistung aller konfigurierten Module mit den Einstellungen, bevorzugt als Text. Wenn ein Modul nicht konfiguriert ist (z.B. kein Speicher vorhanden) ist diese Info auch wichtig.
  • Auflistung der installierten Hardware mit Typenbezeichnung
  • Wenn es Probleme mit Modulen gibt, einen Screenshot vom entsprechenden Bereich im Status anhängen.
  • Wenn es um Ladeprobleme geht, auch Angaben zum Fahrzeug machen, bei dem das Problem auftritt.
  • Debug Modus auf 2 stellen (Einstellungen -> System -> Debugging), etwas warten und dann einen kompletten Durchlauf aus dem Debug Log im Status kopieren und als Codeblock (Schaltfläche "</>") einfügen.
Kitagua
Beiträge: 3
Registriert: Di Dez 06, 2022 10:10 am
Has thanked: 2 times

Re: Rückmeldungen Nightly 1.9.289

Beitrag von Kitagua »

Hi,
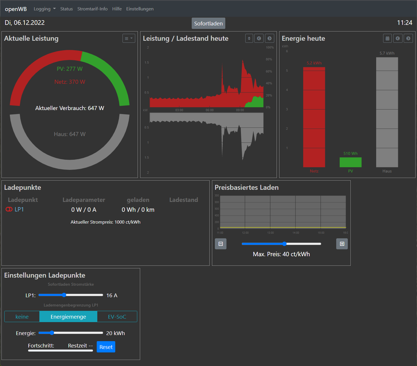
ich habe die Version gestern installiert um mir das Strompreisbasierte Laden (Tibber) mal genauer anzusehen.
Laut Konfiguration kann er mit meinem Tibber Token auch arbeiten (Tibber Verifikation war erfolgreich) und auch meine Home-ID scheint zu passen.
Allerdings gibt es Probleme beim auslesen der Strompreisdaten von tibber:
Fehlermeldung im Log: Modul tibbergetprices.py: Aktueller Preis konnte nicht ermittelt werden
Dementsprechend wird 1000 cent/KWh angezeigt (siehe Screenshot).
Screenshot 2022-12-06 112521.png
Wenn man auf Strompreisinfo geht wird auch eine Fehlermeldung angezeigt (siehe auch Screenshot)
Screenshot 2022-12-06 112325.png
Anbei noch das Debug Log:

Code: Alles auswählen

2022-12-06 11:14:43: PID: 16251: legacy run server: Completed running command in 0.32s: ["wr_plenticore.read_kostalplenticore","192.168.87.105","none","0","none"]
2022-12-06 11:14:43: PID: 16251: Kostal-Plenticore: WR1 Leistung = 306PV_total = 306
-Battery:0 -WR3:none-WR4:none-WR5:none
2022-12-06 11:14:42: PID: 16251: Kostal-Plenticore: Wechselrichter Kostal Plenticore Config - WR1:192.168.87.105 -WR2:none
2022-12-06 11:14:42: PID: 16251: legacy run server: Received command ["wr_plenticore.read_kostalplenticore","192.168.87.105","none","0","none"]
2022-12-06 11:14:42: PID: 11957: **** Regulation loop start **** (LV1) at 77 main /var/www/html/openWB/regel.sh
2022-12-06 11:14:36: PID: 10699: **** Regulation loop needs 5 seconds (LV2) at 62 cleanup /var/www/html/openWB/regel.sh
2022-12-06 11:14:36: PID: 10699: Sofort ladung erhöht auf 6 bei minimal A 6 Ladeleistung zu gering (LV1) at 95 sofortlademodus sofortlademodus.sh
set-currents: setze ladung auf 6A
2022-12-06 11:14:36: PID: 10699: Deaktiviere Ladung (preisbasiert), Preis 1000.000000, Max 28.4 (LV1) at 26 sofortlademodus sofortlademodus.sh
2022-12-06 11:14:35: PID: 10699: Timing Umschaltung: 480 / 480 (LV1) at 17 u1p3pswitch u1p3p.sh
2022-12-06 11:14:35: PID: 10699: automatische Umschaltung aktiv (LV1) at 16 u1p3pswitch u1p3p.sh
2022-12-06 11:14:35: PID: 10699: Zeit zum abfragen aller Werte 3 Sekunden (LV1) at 186 main /var/www/html/openWB/regel.sh
2022-12-06 11:14:34: PID: 10699: chargestatlp1 0 chargestatlp2 0 chargestatlp3 0 (LV1) at 1310 loadvars loadvars.sh
2022-12-06 11:14:34: PID: 10699: plugstatlp1 0 plugstatlp2 0 plugstatlp3 0 (LV1) at 1309 loadvars loadvars.sh
2022-12-06 11:14:34: PID: 10699: lp1enabled 0 lp2enabled 0 lp3enabled 0 (LV1) at 1308 loadvars loadvars.sh
2022-12-06 11:14:34: PID: 10699: EVU 1:V/1A 2: V/1A 3: V/1A (LV1) at 1307 loadvars loadvars.sh
2022-12-06 11:14:34: PID: 10699: lla3 0 llv3 230.3 llas13  llas23  soclp1 0 soclp2  (LV1) at 1306 loadvars loadvars.sh
2022-12-06 11:14:34: PID: 10699: lla2 0 llv2 228.7 llas12  llas22  sofortll 16 hausverbrauch 705 wattbezug 396 uberschuss -396 (LV1) at 1305 loadvars loadvars.sh
2022-12-06 11:14:34: PID: 10699: lla1 0 llv1 230.0 llas11  llas21  mindestuberschuss 1000 abschaltuberschuss 500 lademodus 0 (LV1) at 1304 loadvars loadvars.sh
2022-12-06 11:14:34: PID: 10699: pv1watt -309 pv2watt  pvwatt -309 ladeleistung 0 llalt 0 nachtladen 0 nachtladen 0 minimalA 6 maximalA 16 (LV1) at 1303 loadvars loadvars.sh
2022-12-06 11:14:34: PID: 10699: etproviderprice  etprovidermaxprice  (LV1) at 1301 loadvars loadvars.sh
2022-12-06 11:14:34: PID: 10888: RET: 0 (LV2) at 16 main modules/bezug_kostalplenticoreem300haus/main.sh
2022-12-06 11:14:34: PID: 16251: legacy run server: Completed running command in 0.01s: ["bezug_kostalplenticoreem300haus.kostal_plenticore","1"]
2022-12-06 11:14:34: PID: 16251: Kostal-Plenticore: Kostal Plenticore Haus: 1
2022-12-06 11:14:34: PID: 16251: legacy run server: Received command ["bezug_kostalplenticoreem300haus.kostal_plenticore","1"]
2022-12-06 11:14:33: PID: 16251: legacy run server: Completed running command in 0.39s: ["wr_plenticore.read_kostalplenticore","192.168.87.105","none","0","none"]
2022-12-06 11:14:33: PID: 16251: Kostal-Plenticore: WR1 Leistung = 309PV_total = 309
-Battery:0 -WR3:none-WR4:none-WR5:none
2022-12-06 11:14:33: PID: 16251: Kostal-Plenticore: Wechselrichter Kostal Plenticore Config - WR1:192.168.87.105 -WR2:none
2022-12-06 11:14:33: PID: 16251: legacy run server: Received command ["wr_plenticore.read_kostalplenticore","192.168.87.105","none","0","none"]
2022-12-06 11:14:32: PID: 10699: **** Regulation loop start **** (LV1) at 77 main /var/www/html/openWB/regel.sh
2022-12-06 11:14:26: PID: 9442: **** Regulation loop needs 5 seconds (LV2) at 62 cleanup /var/www/html/openWB/regel.sh
2022-12-06 11:14:26: PID: 9442: Sofort ladung erhöht auf 6 bei minimal A 6 Ladeleistung zu gering (LV1) at 95 sofortlademodus sofortlademodus.sh
set-currents: setze ladung auf 6A
2022-12-06 11:14:25: PID: 9442: Deaktiviere Ladung (preisbasiert), Preis 1000.000000, Max 28.4 (LV1) at 26 sofortlademodus sofortlademodus.sh
2022-12-06 11:14:25: PID: 9442: Timing Umschaltung: 480 / 480 (LV1) at 17 u1p3pswitch u1p3p.sh
2022-12-06 11:14:25: PID: 9442: automatische Umschaltung aktiv (LV1) at 16 u1p3pswitch u1p3p.sh
2022-12-06 11:14:25: PID: 9442: Zeit zum abfragen aller Werte 3 Sekunden (LV1) at 186 main /var/www/html/openWB/regel.sh
2022-12-06 11:14:24: PID: 9442: chargestatlp1 0 chargestatlp2 0 chargestatlp3 0 (LV1) at 1310 loadvars loadvars.sh
2022-12-06 11:14:24: PID: 9442: plugstatlp1 0 plugstatlp2 0 plugstatlp3 0 (LV1) at 1309 loadvars loadvars.sh
2022-12-06 11:14:24: PID: 9442: lp1enabled 0 lp2enabled 0 lp3enabled 0 (LV1) at 1308 loadvars loadvars.sh
2022-12-06 11:14:24: PID: 9442: EVU 1:V/1A 2: V/1A 3: V/1A (LV1) at 1307 loadvars loadvars.sh
2022-12-06 11:14:24: PID: 9442: lla3 0 llv3 230.0 llas13  llas23  soclp1 0 soclp2  (LV1) at 1306 loadvars loadvars.sh
2022-12-06 11:14:24: PID: 9442: lla2 0 llv2 229.5 llas12  llas22  sofortll 16 hausverbrauch 713 wattbezug 400 uberschuss -400 (LV1) at 1305 loadvars loadvars.sh
2022-12-06 11:14:24: PID: 9442: lla1 0 llv1 230.3 llas11  llas21  mindestuberschuss 1000 abschaltuberschuss 500 lademodus 0 (LV1) at 1304 loadvars loadvars.sh
2022-12-06 11:14:24: PID: 9442: pv1watt -313 pv2watt  pvwatt -313 ladeleistung 0 llalt 0 nachtladen 0 nachtladen 0 minimalA 6 maximalA 16 (LV1) at 1303 loadvars loadvars.sh
2022-12-06 11:14:24: PID: 9442: etproviderprice  etprovidermaxprice  (LV1) at 1301 loadvars loadvars.sh
2022-12-06 11:14:24: PID: 9632: RET: 0 (LV2) at 16 main modules/bezug_kostalplenticoreem300haus/main.sh
2022-12-06 11:14:24: PID: 16251: legacy run server: Completed running command in 0.01s: ["bezug_kostalplenticoreem300haus.kostal_plenticore","1"]
2022-12-06 11:14:24: PID: 16251: Kostal-Plenticore: Kostal Plenticore Haus: 1
2022-12-06 11:14:24: PID: 16251: legacy run server: Received command ["bezug_kostalplenticoreem300haus.kostal_plenticore","1"]
2022-12-06 11:14:23: PID: 16251: legacy run server: Completed running command in 0.35s: ["wr_plenticore.read_kostalplenticore","192.168.87.105","none","0","none"]
2022-12-06 11:14:23: PID: 16251: Kostal-Plenticore: WR1 Leistung = 313PV_total = 313
-Battery:0 -WR3:none-WR4:none-WR5:none
2022-12-06 11:14:22: PID: 16251: Kostal-Plenticore: Wechselrichter Kostal Plenticore Config - WR1:192.168.87.105 -WR2:none
2022-12-06 11:14:22: PID: 16251: legacy run server: Received command ["wr_plenticore.read_kostalplenticore","192.168.87.105","none","0","none"]
2022-12-06 11:14:22: PID: 9442: **** Regulation loop start **** (LV1) at 77 main /var/www/html/openWB/regel.sh
2022-12-06 11:14:16: PID: 8128: **** Regulation loop needs 5 seconds (LV2) at 62 cleanup /var/www/html/openWB/regel.sh
2022-12-06 11:14:16: PID: 8128: Sofort ladung erhöht auf 6 bei minimal A 6 Ladeleistung zu gering (LV1) at 95 sofortlademodus sofortlademodus.sh
set-currents: setze ladung auf 6A
2022-12-06 11:14:15: PID: 8128: Deaktiviere Ladung (preisbasiert), Preis 1000.000000, Max 28.4 (LV1) at 26 sofortlademodus sofortlademodus.sh
2022-12-06 11:14:15: PID: 8128: Timing Umschaltung: 480 / 480 (LV1) at 17 u1p3pswitch u1p3p.sh
2022-12-06 11:14:15: PID: 8128: automatische Umschaltung aktiv (LV1) at 16 u1p3pswitch u1p3p.sh
2022-12-06 11:14:15: PID: 8128: Zeit zum abfragen aller Werte 3 Sekunden (LV1) at 186 main /var/www/html/openWB/regel.sh
2022-12-06 11:14:14: PID: 8128: chargestatlp1 0 chargestatlp2 0 chargestatlp3 0 (LV1) at 1310 loadvars loadvars.sh
2022-12-06 11:14:14: PID: 8128: plugstatlp1 0 plugstatlp2 0 plugstatlp3 0 (LV1) at 1309 loadvars loadvars.sh
2022-12-06 11:14:14: PID: 8128: lp1enabled 0 lp2enabled 0 lp3enabled 0 (LV1) at 1308 loadvars loadvars.sh
2022-12-06 11:14:14: PID: 8128: EVU 1:V/1A 2: V/1A 3: V/1A (LV1) at 1307 loadvars loadvars.sh
2022-12-06 11:14:14: PID: 8128: lla3 0 llv3 230.2 llas13  llas23  soclp1 0 soclp2  (LV1) at 1306 loadvars loadvars.sh
2022-12-06 11:14:14: PID: 8128: lla2 0 llv2 229.4 llas12  llas22  sofortll 16 hausverbrauch 714 wattbezug 399 uberschuss -399 (LV1) at 1305 loadvars loadvars.sh
2022-12-06 11:14:14: PID: 8128: lla1 0 llv1 230.1 llas11  llas21  mindestuberschuss 1000 abschaltuberschuss 500 lademodus 0 (LV1) at 1304 loadvars loadvars.sh
2022-12-06 11:14:14: PID: 8128: pv1watt -315 pv2watt  pvwatt -315 ladeleistung 0 llalt 0 nachtladen 0 nachtladen 0 minimalA 6 maximalA 16 (LV1) at 1303 loadvars loadvars.sh
2022-12-06 11:14:14: PID: 8128: etproviderprice  etprovidermaxprice  (LV1) at 1301 loadvars loadvars.sh
2022-12-06 11:14:14: PID: 8318: RET: 0 (LV2) at 16 main modules/bezug_kostalplenticoreem300haus/main.sh
2022-12-06 11:14:14: PID: 16251: legacy run server: Completed running command in 0.01s: ["bezug_kostalplenticoreem300haus.kostal_plenticore","1"]
2022-12-06 11:14:14: PID: 16251: Kostal-Plenticore: Kostal Plenticore Haus: 1
2022-12-06 11:14:14: PID: 16251: legacy run server: Received command ["bezug_kostalplenticoreem300haus.kostal_plenticore","1"]
2022-12-06 11:14:13: PID: 16251: legacy run server: Completed running command in 0.34s: ["wr_plenticore.read_kostalplenticore","192.168.87.105","none","0","none"]
2022-12-06 11:14:13: PID: 16251: Kostal-Plenticore: WR1 Leistung = 315PV_total = 315
-Battery:0 -WR3:none-WR4:none-WR5:none
2022-12-06 11:14:12: PID: 16251: Kostal-Plenticore: Wechselrichter Kostal Plenticore Config - WR1:192.168.87.105 -WR2:none
2022-12-06 11:14:12: PID: 16251: legacy run server: Received command ["wr_plenticore.read_kostalplenticore","192.168.87.105","none","0","none"]
2022-12-06 11:14:12: PID: 8128: **** Regulation loop start **** (LV1) at 77 main /var/www/html/openWB/regel.sh
2022-12-06 11:14:06: PID: 6812: **** Regulation loop needs 5 seconds (LV2) at 62 cleanup /var/www/html/openWB/regel.sh
2022-12-06 11:14:06: PID: 6812: Sofort ladung erhöht auf 6 bei minimal A 6 Ladeleistung zu gering (LV1) at 95 sofortlademodus sofortlademodus.sh
set-currents: setze ladung auf 6A
2022-12-06 11:14:05: PID: 6812: Deaktiviere Ladung (preisbasiert), Preis 1000.000000, Max 28.4 (LV1) at 26 sofortlademodus sofortlademodus.sh
2022-12-06 11:14:05: PID: 6812: Timing Umschaltung: 480 / 480 (LV1) at 17 u1p3pswitch u1p3p.sh
2022-12-06 11:14:05: PID: 6812: automatische Umschaltung aktiv (LV1) at 16 u1p3pswitch u1p3p.sh
2022-12-06 11:14:05: PID: 6812: Zeit zum abfragen aller Werte 3 Sekunden (LV1) at 186 main /var/www/html/openWB/regel.sh
2022-12-06 11:14:04: PID: 6812: chargestatlp1 0 chargestatlp2 0 chargestatlp3 0 (LV1) at 1310 loadvars loadvars.sh
2022-12-06 11:14:04: PID: 6812: plugstatlp1 0 plugstatlp2 0 plugstatlp3 0 (LV1) at 1309 loadvars loadvars.sh
2022-12-06 11:14:04: PID: 6812: lp1enabled 0 lp2enabled 0 lp3enabled 0 (LV1) at 1308 loadvars loadvars.sh
2022-12-06 11:14:04: PID: 6812: EVU 1:V/1A 2: V/1A 3: V/1A (LV1) at 1307 loadvars loadvars.sh
2022-12-06 11:14:04: PID: 6812: lla3 0 llv3 229.6 llas13  llas23  soclp1 0 soclp2  (LV1) at 1306 loadvars loadvars.sh
2022-12-06 11:14:04: PID: 6812: lla2 0 llv2 229.7 llas12  llas22  sofortll 16 hausverbrauch 718 wattbezug 402 uberschuss -402 (LV1) at 1305 loadvars loadvars.sh
2022-12-06 11:14:04: PID: 6812: lla1 0 llv1 230.3 llas11  llas21  mindestuberschuss 1000 abschaltuberschuss 500 lademodus 0 (LV1) at 1304 loadvars loadvars.sh
2022-12-06 11:14:04: PID: 6812: pv1watt -316 pv2watt  pvwatt -316 ladeleistung 0 llalt 0 nachtladen 0 nachtladen 0 minimalA 6 maximalA 16 (LV1) at 1303 loadvars loadvars.sh
2022-12-06 11:14:04: PID: 6812: etproviderprice  etprovidermaxprice  (LV1) at 1301 loadvars loadvars.sh
2022-12-06 11:14:03: PID: 7008: RET: 0 (LV2) at 16 main modules/bezug_kostalplenticoreem300haus/main.sh
2022-12-06 11:14:03: PID: 16251: legacy run server: Completed running command in 0.01s: ["bezug_kostalplenticoreem300haus.kostal_plenticore","1"]
2022-12-06 11:14:03: PID: 16251: Kostal-Plenticore: Kostal Plenticore Haus: 1
2022-12-06 11:14:03: PID: 16251: legacy run server: Received command ["bezug_kostalplenticoreem300haus.kostal_plenticore","1"]
2022-12-06 11:14:03: PID: 16251: legacy run server: Completed running command in 0.24s: ["wr_plenticore.read_kostalplenticore","192.168.87.105","none","0","none"]
2022-12-06 11:14:03: PID: 16251: Kostal-Plenticore: WR1 Leistung = 316PV_total = 316
-Battery:0 -WR3:none-WR4:none-WR5:none
2022-12-06 11:14:02: PID: 16251: Kostal-Plenticore: Wechselrichter Kostal Plenticore Config - WR1:192.168.87.105 -WR2:none
2022-12-06 11:14:02: PID: 16251: legacy run server: Received command ["wr_plenticore.read_kostalplenticore","192.168.87.105","none","0","none"]
2022-12-06 11:14:02: PID: 6812: **** Regulation loop start **** (LV1) at 77 main /var/www/html/openWB/regel.sh
2022-12-06 11:13:56: PID: 5519: **** Regulation loop needs 4 seconds (LV2) at 62 cleanup /var/www/html/openWB/regel.sh
2022-12-06 11:13:56: PID: 5519: Sofort ladung erhöht auf 6 bei minimal A 6 Ladeleistung zu gering (LV1) at 95 sofortlademodus sofortlademodus.sh
set-currents: setze ladung auf 6A
2022-12-06 11:13:56: PID: 5519: Deaktiviere Ladung (preisbasiert), Preis 1000.000000, Max 28.4 (LV1) at 26 sofortlademodus sofortlademodus.sh
2022-12-06 11:13:55: PID: 5519: Timing Umschaltung: 480 / 480 (LV1) at 17 u1p3pswitch u1p3p.sh
2022-12-06 11:13:55: PID: 5519: automatische Umschaltung aktiv (LV1) at 16 u1p3pswitch u1p3p.sh
2022-12-06 11:13:55: PID: 5519: Zeit zum abfragen aller Werte 3 Sekunden (LV1) at 186 main /var/www/html/openWB/regel.sh
2022-12-06 11:13:54: PID: 5519: chargestatlp1 0 chargestatlp2 0 chargestatlp3 0 (LV1) at 1310 loadvars loadvars.sh
2022-12-06 11:13:54: PID: 5519: plugstatlp1 0 plugstatlp2 0 plugstatlp3 0 (LV1) at 1309 loadvars loadvars.sh
2022-12-06 11:13:54: PID: 5519: lp1enabled 0 lp2enabled 0 lp3enabled 0 (LV1) at 1308 loadvars loadvars.sh
2022-12-06 11:13:54: PID: 5519: EVU 1:V/1A 2: V/1A 3: V/1A (LV1) at 1307 loadvars loadvars.sh
2022-12-06 11:13:54: PID: 5519: lla3 0 llv3 229.8 llas13  llas23  soclp1 0 soclp2  (LV1) at 1306 loadvars loadvars.sh
2022-12-06 11:13:54: PID: 5519: lla2 0 llv2 229.8 llas12  llas22  sofortll 16 hausverbrauch 677 wattbezug 361 uberschuss -361 (LV1) at 1305 loadvars loadvars.sh
2022-12-06 11:13:54: PID: 5519: lla1 0 llv1 230.0 llas11  llas21  mindestuberschuss 1000 abschaltuberschuss 500 lademodus 0 (LV1) at 1304 loadvars loadvars.sh
2022-12-06 11:13:54: PID: 5519: pv1watt -316 pv2watt  pvwatt -316 ladeleistung 0 llalt 0 nachtladen 0 nachtladen 0 minimalA 6 maximalA 16 (LV1) at 1303 loadvars loadvars.sh
2022-12-06 11:13:54: PID: 5519: etproviderprice  etprovidermaxprice  (LV1) at 1301 loadvars loadvars.sh
2022-12-06 11:13:54: PID: 5713: RET: 0 (LV2) at 16 main modules/bezug_kostalplenticoreem300haus/main.sh
2022-12-06 11:13:54: PID: 16251: legacy run server: Completed running command in 0.01s: ["bezug_kostalplenticoreem300haus.kostal_plenticore","1"]
2022-12-06 11:13:54: PID: 16251: Kostal-Plenticore: Kostal Plenticore Haus: 1
2022-12-06 11:13:54: PID: 16251: legacy run server: Received command ["bezug_kostalplenticoreem300haus.kostal_plenticore","1"]
2022-12-06 11:13:53: PID: 16251: legacy run server: Completed running command in 0.25s: ["wr_plenticore.read_kostalplenticore","192.168.87.105","none","0","none"]
2022-12-06 11:13:53: PID: 16251: Kostal-Plenticore: WR1 Leistung = 316PV_total = 316
-Battery:0 -WR3:none-WR4:none-WR5:none
2022-12-06 11:13:53: PID: 16251: Kostal-Plenticore: Wechselrichter Kostal Plenticore Config - WR1:192.168.87.105 -WR2:none
2022-12-06 11:13:53: PID: 16251: legacy run server: Received command ["wr_plenticore.read_kostalplenticore","192.168.87.105","none","0","none"]
2022-12-06 11:13:52: PID: 5519: **** Regulation loop start **** (LV1) at 77 main /var/www/html/openWB/regel.sh
2022-12-06 11:13:46: PID: 4260: **** Regulation loop needs 4 seconds (LV2) at 62 cleanup /var/www/html/openWB/regel.sh
2022-12-06 11:13:46: PID: 4260: Sofort ladung erhöht auf 6 bei minimal A 6 Ladeleistung zu gering (LV1) at 95 sofortlademodus sofortlademodus.sh
set-currents: setze ladung auf 6A
2022-12-06 11:13:46: PID: 4260: Deaktiviere Ladung (preisbasiert), Preis 1000.000000, Max 28.4 (LV1) at 26 sofortlademodus sofortlademodus.sh
2022-12-06 11:13:45: PID: 4260: Timing Umschaltung: 480 / 480 (LV1) at 17 u1p3pswitch u1p3p.sh
2022-12-06 11:13:45: PID: 4260: automatische Umschaltung aktiv (LV1) at 16 u1p3pswitch u1p3p.sh
2022-12-06 11:13:45: PID: 4260: Zeit zum abfragen aller Werte 3 Sekunden (LV1) at 186 main /var/www/html/openWB/regel.sh
2022-12-06 11:13:44: PID: 4260: chargestatlp1 0 chargestatlp2 0 chargestatlp3 0 (LV1) at 1310 loadvars loadvars.sh
2022-12-06 11:13:44: PID: 4260: plugstatlp1 0 plugstatlp2 0 plugstatlp3 0 (LV1) at 1309 loadvars loadvars.sh
2022-12-06 11:13:44: PID: 4260: lp1enabled 0 lp2enabled 0 lp3enabled 0 (LV1) at 1308 loadvars loadvars.sh
2022-12-06 11:13:44: PID: 4260: EVU 1:V/1A 2: V/1A 3: V/1A (LV1) at 1307 loadvars loadvars.sh
2022-12-06 11:13:44: PID: 4260: lla3 0 llv3 230.2 llas13  llas23  soclp1 0 soclp2  (LV1) at 1306 loadvars loadvars.sh
2022-12-06 11:13:44: PID: 4260: lla2 0 llv2 229.2 llas12  llas22  sofortll 16 hausverbrauch 688 wattbezug 372 uberschuss -372 (LV1) at 1305 loadvars loadvars.sh
2022-12-06 11:13:44: PID: 4260: lla1 0 llv1 229.5 llas11  llas21  mindestuberschuss 1000 abschaltuberschuss 500 lademodus 0 (LV1) at 1304 loadvars loadvars.sh
2022-12-06 11:13:44: PID: 4260: pv1watt -316 pv2watt  pvwatt -316 ladeleistung 0 llalt 0 nachtladen 0 nachtladen 0 minimalA 6 maximalA 16 (LV1) at 1303 loadvars loadvars.sh
2022-12-06 11:13:44: PID: 4260: etproviderprice  etprovidermaxprice  (LV1) at 1301 loadvars loadvars.sh
2022-12-06 11:13:44: PID: 4449: RET: 0 (LV2) at 16 main modules/bezug_kostalplenticoreem300haus/main.sh
2022-12-06 11:13:44: PID: 16251: legacy run server: Completed running command in 0.01s: ["bezug_kostalplenticoreem300haus.kostal_plenticore","1"]
2022-12-06 11:13:44: PID: 16251: Kostal-Plenticore: Kostal Plenticore Haus: 1
2022-12-06 11:13:44: PID: 16251: legacy run server: Received command ["bezug_kostalplenticoreem300haus.kostal_plenticore","1"]
2022-12-06 11:13:43: PID: 16251: legacy run server: Completed running command in 0.22s: ["wr_plenticore.read_kostalplenticore","192.168.87.105","none","0","none"]
2022-12-06 11:13:43: PID: 16251: Kostal-Plenticore: WR1 Leistung = 316PV_total = 316
-Battery:0 -WR3:none-WR4:none-WR5:none
2022-12-06 11:13:43: PID: 16251: Kostal-Plenticore: Wechselrichter Kostal Plenticore Config - WR1:192.168.87.105 -WR2:none
2022-12-06 11:13:43: PID: 16251: legacy run server: Received command ["wr_plenticore.read_kostalplenticore","192.168.87.105","none","0","none"]
2022-12-06 11:13:42: PID: 4260: **** Regulation loop start **** (LV1) at 77 main /var/www/html/openWB/regel.sh
2022-12-06 11:13:36: PID: 3000: **** Regulation loop needs 4 seconds (LV2) at 62 cleanup /var/www/html/openWB/regel.sh
2022-12-06 11:13:36: PID: 3000: Sofort ladung erhöht auf 6 bei minimal A 6 Ladeleistung zu gering (LV1) at 95 sofortlademodus sofortlademodus.sh
set-currents: setze ladung auf 6A
2022-12-06 11:13:36: PID: 3000: Deaktiviere Ladung (preisbasiert), Preis 1000.000000, Max 28.4 (LV1) at 26 sofortlademodus sofortlademodus.sh
2022-12-06 11:13:35: PID: 3000: Timing Umschaltung: 480 / 480 (LV1) at 17 u1p3pswitch u1p3p.sh
2022-12-06 11:13:35: PID: 3000: automatische Umschaltung aktiv (LV1) at 16 u1p3pswitch u1p3p.sh
2022-12-06 11:13:35: PID: 3000: Zeit zum abfragen aller Werte 3 Sekunden (LV1) at 186 main /var/www/html/openWB/regel.sh
2022-12-06 11:13:35: PID: 3000: chargestatlp1 0 chargestatlp2 0 chargestatlp3 0 (LV1) at 1310 loadvars loadvars.sh
2022-12-06 11:13:35: PID: 3000: plugstatlp1 0 plugstatlp2 0 plugstatlp3 0 (LV1) at 1309 loadvars loadvars.sh
2022-12-06 11:13:34: PID: 3000: lp1enabled 0 lp2enabled 0 lp3enabled 0 (LV1) at 1308 loadvars loadvars.sh
2022-12-06 11:13:34: PID: 3000: EVU 1:V/1A 2: V/1A 3: V/1A (LV1) at 1307 loadvars loadvars.sh
2022-12-06 11:13:34: PID: 3000: lla3 0 llv3 229.8 llas13  llas23  soclp1 0 soclp2  (LV1) at 1306 loadvars loadvars.sh
2022-12-06 11:13:34: PID: 3000: lla2 0 llv2 228.5 llas12  llas22  sofortll 16 hausverbrauch 685 wattbezug 369 uberschuss -369 (LV1) at 1305 loadvars loadvars.sh
2022-12-06 11:13:34: PID: 3000: lla1 0 llv1 230.3 llas11  llas21  mindestuberschuss 1000 abschaltuberschuss 500 lademodus 0 (LV1) at 1304 loadvars loadvars.sh
2022-12-06 11:13:34: PID: 3000: pv1watt -316 pv2watt  pvwatt -316 ladeleistung 0 llalt 0 nachtladen 0 nachtladen 0 minimalA 6 maximalA 16 (LV1) at 1303 loadvars loadvars.sh
2022-12-06 11:13:34: PID: 3000: etproviderprice  etprovidermaxprice  (LV1) at 1301 loadvars loadvars.sh
2022-12-06 11:13:34: PID: 3189: RET: 0 (LV2) at 16 main modules/bezug_kostalplenticoreem300haus/main.sh
2022-12-06 11:13:34: PID: 16251: legacy run server: Completed running command in 0.02s: ["bezug_kostalplenticoreem300haus.kostal_plenticore","1"]
2022-12-06 11:13:34: PID: 16251: Kostal-Plenticore: Kostal Plenticore Haus: 1
2022-12-06 11:13:34: PID: 16251: legacy run server: Received command ["bezug_kostalplenticoreem300haus.kostal_plenticore","1"]
2022-12-06 11:13:33: PID: 16251: legacy run server: Completed running command in 0.27s: ["wr_plenticore.read_kostalplenticore","192.168.87.105","none","0","none"]
2022-12-06 11:13:33: PID: 16251: Kostal-Plenticore: WR1 Leistung = 316PV_total = 316
-Battery:0 -WR3:none-WR4:none-WR5:none
2022-12-06 11:13:33: PID: 16251: Kostal-Plenticore: Wechselrichter Kostal Plenticore Config - WR1:192.168.87.105 -WR2:none
2022-12-06 11:13:33: PID: 16251: legacy run server: Received command ["wr_plenticore.read_kostalplenticore","192.168.87.105","none","0","none"]
2022-12-06 11:13:32: PID: 3000: **** Regulation loop start **** (LV1) at 77 main /var/www/html/openWB/regel.sh
2022-12-06 11:13:26: PID: 1702: **** Regulation loop needs 4 seconds (LV2) at 62 cleanup /var/www/html/openWB/regel.sh
2022-12-06 11:13:26: PID: 1702: Sofort ladung erhöht auf 6 bei minimal A 6 Ladeleistung zu gering (LV1) at 95 sofortlademodus sofortlademodus.sh
set-currents: setze ladung auf 6A
2022-12-06 11:13:26: PID: 1702: Deaktiviere Ladung (preisbasiert), Preis 1000.000000, Max 28.4 (LV1) at 26 sofortlademodus sofortlademodus.sh
2022-12-06 11:13:25: PID: 1702: Timing Umschaltung: 480 / 480 (LV1) at 17 u1p3pswitch u1p3p.sh
2022-12-06 11:13:25: PID: 1702: automatische Umschaltung aktiv (LV1) at 16 u1p3pswitch u1p3p.sh
2022-12-06 11:13:25: PID: 1702: Zeit zum abfragen aller Werte 3 Sekunden (LV1) at 186 main /var/www/html/openWB/regel.sh
2022-12-06 11:13:24: PID: 1702: chargestatlp1 0 chargestatlp2 0 chargestatlp3 0 (LV1) at 1310 loadvars loadvars.sh
2022-12-06 11:13:24: PID: 1702: plugstatlp1 0 plugstatlp2 0 plugstatlp3 0 (LV1) at 1309 loadvars loadvars.sh
2022-12-06 11:13:24: PID: 1702: lp1enabled 0 lp2enabled 0 lp3enabled 0 (LV1) at 1308 loadvars loadvars.sh
2022-12-06 11:13:24: PID: 1702: EVU 1:V/1A 2: V/1A 3: V/1A (LV1) at 1307 loadvars loadvars.sh
2022-12-06 11:13:24: PID: 1702: lla3 0 llv3 230.2 llas13  llas23  soclp1 0 soclp2  (LV1) at 1306 loadvars loadvars.sh
2022-12-06 11:13:24: PID: 1702: lla2 0 llv2 229.1 llas12  llas22  sofortll 16 hausverbrauch 676 wattbezug 360 uberschuss -360 (LV1) at 1305 loadvars loadvars.sh
2022-12-06 11:13:24: PID: 1702: lla1 0 llv1 230.0 llas11  llas21  mindestuberschuss 1000 abschaltuberschuss 500 lademodus 0 (LV1) at 1304 loadvars loadvars.sh
2022-12-06 11:13:24: PID: 1702: pv1watt -316 pv2watt  pvwatt -316 ladeleistung 0 llalt 0 nachtladen 0 nachtladen 0 minimalA 6 maximalA 16 (LV1) at 1303 loadvars loadvars.sh
2022-12-06 11:13:24: PID: 1702: etproviderprice  etprovidermaxprice  (LV1) at 1301 loadvars loadvars.sh
2022-12-06 11:13:24: PID: 1929: RET: 0 (LV2) at 16 main modules/bezug_kostalplenticoreem300haus/main.sh
2022-12-06 11:13:24: PID: 16251: legacy run server: Completed running command in 0.01s: ["bezug_kostalplenticoreem300haus.kostal_plenticore","1"]
2022-12-06 11:13:24: PID: 16251: Kostal-Plenticore: Kostal Plenticore Haus: 1
2022-12-06 11:13:24: PID: 16251: legacy run server: Received command ["bezug_kostalplenticoreem300haus.kostal_plenticore","1"]
2022-12-06 11:13:23: PID: 16251: legacy run server: Completed running command in 0.24s: ["wr_plenticore.read_kostalplenticore","192.168.87.105","none","0","none"]
2022-12-06 11:13:23: PID: 16251: Kostal-Plenticore: WR1 Leistung = 316PV_total = 316
-Battery:0 -WR3:none-WR4:none-WR5:none
2022-12-06 11:13:23: PID: 16251: Kostal-Plenticore: Wechselrichter Kostal Plenticore Config - WR1:192.168.87.105 -WR2:none
2022-12-06 11:13:23: PID: 16251: legacy run server: Received command ["wr_plenticore.read_kostalplenticore","192.168.87.105","none","0","none"]
2022-12-06 11:13:22: PID: 1702: **** Regulation loop start **** (LV1) at 77 main /var/www/html/openWB/regel.sh
2022-12-06 11:13:17: PID: 368: **** Regulation loop needs 5 seconds (LV2) at 62 cleanup /var/www/html/openWB/regel.sh
2022-12-06 11:13:17: PID: 368: Sofort ladung erhöht auf 6 bei minimal A 6 Ladeleistung zu gering (LV1) at 95 sofortlademodus sofortlademodus.sh
set-currents: setze ladung auf 6A
2022-12-06 11:13:17: PID: 368: Deaktiviere Ladung (preisbasiert), Preis 1000.000000, Max 28.4 (LV1) at 26 sofortlademodus sofortlademodus.sh
2022-12-06 11:13:17: PID: 368: LP1 Modbus 0 korrekt (LV1) at 236 evsemodbuscheck evsedintest.sh
2022-12-06 11:13:15: PID: 368: Timing Umschaltung: 480 / 480 (LV1) at 17 u1p3pswitch u1p3p.sh
2022-12-06 11:13:15: PID: 368: automatische Umschaltung aktiv (LV1) at 16 u1p3pswitch u1p3p.sh
2022-12-06 11:13:15: PID: 368: Zeit zum abfragen aller Werte 3 Sekunden (LV1) at 186 main /var/www/html/openWB/regel.sh
2022-12-06 11:13:14: PID: 368: chargestatlp1 0 chargestatlp2 0 chargestatlp3 0 (LV1) at 1310 loadvars loadvars.sh
2022-12-06 11:13:14: PID: 368: plugstatlp1 0 plugstatlp2 0 plugstatlp3 0 (LV1) at 1309 loadvars loadvars.sh
2022-12-06 11:13:14: PID: 368: lp1enabled 0 lp2enabled 0 lp3enabled 0 (LV1) at 1308 loadvars loadvars.sh
2022-12-06 11:13:14: PID: 368: EVU 1:V/1A 2: V/1A 3: V/1A (LV1) at 1307 loadvars loadvars.sh
2022-12-06 11:13:14: PID: 368: lla3 0 llv3 229.8 llas13  llas23  soclp1 0 soclp2  (LV1) at 1306 loadvars loadvars.sh
2022-12-06 11:13:14: PID: 368: lla2 0 llv2 229.0 llas12  llas22  sofortll 16 hausverbrauch 682 wattbezug 367 uberschuss -367 (LV1) at 1305 loadvars loadvars.sh
2022-12-06 11:13:14: PID: 368: lla1 0 llv1 229.9 llas11  llas21  mindestuberschuss 1000 abschaltuberschuss 500 lademodus 0 (LV1) at 1304 loadvars loadvars.sh
2022-12-06 11:13:14: PID: 368: pv1watt -315 pv2watt  pvwatt -315 ladeleistung 0 llalt 0 nachtladen 0 nachtladen 0 minimalA 6 maximalA 16 (LV1) at 1303 loadvars loadvars.sh
2022-12-06 11:13:14: PID: 368: etproviderprice  etprovidermaxprice  (LV1) at 1301 loadvars loadvars.sh
2022-12-06 11:13:14: PID: 575: RET: 0 (LV2) at 16 main modules/bezug_kostalplenticoreem300haus/main.sh
2022-12-06 11:13:14: PID: 16251: legacy run server: Completed running command in 0.01s: ["bezug_kostalplenticoreem300haus.kostal_plenticore","1"]
2022-12-06 11:13:14: PID: 16251: Kostal-Plenticore: Kostal Plenticore Haus: 1
2022-12-06 11:13:14: PID: 16251: legacy run server: Received command ["bezug_kostalplenticoreem300haus.kostal_plenticore","1"]
2022-12-06 11:13:13: PID: 16251: legacy run server: Completed running command in 0.25s: ["wr_plenticore.read_kostalplenticore","192.168.87.105","none","0","none"]
2022-12-06 11:13:13: PID: 16251: Kostal-Plenticore: WR1 Leistung = 315PV_total = 315
-Battery:0 -WR3:none-WR4:none-WR5:none
2022-12-06 11:13:13: PID: 16251: Kostal-Plenticore: Wechselrichter Kostal Plenticore Config - WR1:192.168.87.105 -WR2:none
2022-12-06 11:13:13: PID: 16251: legacy run server: Received command ["wr_plenticore.read_kostalplenticore","192.168.87.105","none","0","none"]
2022-12-06 11:13:12: PID: 368: **** Regulation loop start **** (LV1) at 77 main /var/www/html/openWB/regel.sh
2022-12-06 11:13:06: PID: 31557: **** Regulation loop needs 4 seconds (LV2) at 62 cleanup /var/www/html/openWB/regel.sh
2022-12-06 11:13:06: PID: 31557: Sofort ladung erhöht auf 6 bei minimal A 6 Ladeleistung zu gering (LV1) at 95 sofortlademodus sofortlademodus.sh
set-currents: setze ladung auf 6A
2022-12-06 11:13:06: PID: 31557: Deaktiviere Ladung (preisbasiert), Preis 1000.000000, Max 28.4 (LV1) at 26 sofortlademodus sofortlademodus.sh
2022-12-06 11:13:05: PID: 31557: Timing Umschaltung: 480 / 480 (LV1) at 17 u1p3pswitch u1p3p.sh
2022-12-06 11:13:05: PID: 31557: automatische Umschaltung aktiv (LV1) at 16 u1p3pswitch u1p3p.sh
2022-12-06 11:13:05: PID: 31557: Zeit zum abfragen aller Werte 3 Sekunden (LV1) at 186 main /var/www/html/openWB/regel.sh
2022-12-06 11:13:04: PID: 31557: chargestatlp1 0 chargestatlp2 0 chargestatlp3 0 (LV1) at 1310 loadvars loadvars.sh
2022-12-06 11:13:04: PID: 31557: plugstatlp1 0 plugstatlp2 0 plugstatlp3 0 (LV1) at 1309 loadvars loadvars.sh
2022-12-06 11:13:04: PID: 31557: lp1enabled 0 lp2enabled 0 lp3enabled 0 (LV1) at 1308 loadvars loadvars.sh
2022-12-06 11:13:04: PID: 31557: EVU 1:V/1A 2: V/1A 3: V/1A (LV1) at 1307 loadvars loadvars.sh
2022-12-06 11:13:04: PID: 31557: lla3 0 llv3 230.1 llas13  llas23  soclp1 0 soclp2  (LV1) at 1306 loadvars loadvars.sh
2022-12-06 11:13:04: PID: 31557: lla2 0 llv2 229.0 llas12  llas22  sofortll 16 hausverbrauch 677 wattbezug 362 uberschuss -362 (LV1) at 1305 loadvars loadvars.sh
2022-12-06 11:13:04: PID: 31557: lla1 0 llv1 229.9 llas11  llas21  mindestuberschuss 1000 abschaltuberschuss 500 lademodus 0 (LV1) at 1304 loadvars loadvars.sh
2022-12-06 11:13:04: PID: 31557: pv1watt -315 pv2watt  pvwatt -315 ladeleistung 0 llalt 0 nachtladen 0 nachtladen 0 minimalA 6 maximalA 16 (LV1) at 1303 loadvars loadvars.sh
2022-12-06 11:13:04: PID: 31557: etproviderprice  etprovidermaxprice  (LV1) at 1301 loadvars loadvars.sh
2022-12-06 11:13:04: PID: 31756: RET: 0 (LV2) at 16 main modules/bezug_kostalplenticoreem300haus/main.sh
2022-12-06 11:13:04: PID: 16251: legacy run server: Completed running command in 0.02s: ["bezug_kostalplenticoreem300haus.kostal_plenticore","1"]
2022-12-06 11:13:04: PID: 16251: Kostal-Plenticore: Kostal Plenticore Haus: 1
2022-12-06 11:13:04: PID: 16251: legacy run server: Received command ["bezug_kostalplenticoreem300haus.kostal_plenticore","1"]
2022-12-06 11:13:03: PID: 16251: legacy run server: Completed running command in 0.34s: ["wr_plenticore.read_kostalplenticore","192.168.87.105","none","0","none"]
2022-12-06 11:13:03: PID: 16251: Kostal-Plenticore: WR1 Leistung = 315PV_total = 315
-Battery:0 -WR3:none-WR4:none-WR5:none
2022-12-06 11:13:03: PID: 16251: Kostal-Plenticore: Wechselrichter Kostal Plenticore Config - WR1:192.168.87.105 -WR2:none
2022-12-06 11:13:03: PID: 16251: legacy run server: Received command ["wr_plenticore.read_kostalplenticore","192.168.87.105","none","0","none"]
2022-12-06 11:13:02: PID: 31557: **** Regulation loop start **** (LV1) at 77 main /var/www/html/openWB/regel.sh
2022-12-06 11:12:55: PID: 30271: **** Regulation loop needs 4 seconds (LV2) at 62 cleanup /var/www/html/openWB/regel.sh
2022-12-06 11:12:55: PID: 30271: Sofort ladung erhöht auf 6 bei minimal A 6 Ladeleistung zu gering (LV1) at 95 sofortlademodus sofortlademodus.sh
set-currents: setze ladung auf 6A
2022-12-06 11:12:55: PID: 30271: Deaktiviere Ladung (preisbasiert), Preis 1000.000000, Max 28.4 (LV1) at 26 sofortlademodus sofortlademodus.sh
2022-12-06 11:12:54: PID: 30271: Timing Umschaltung: 480 / 480 (LV1) at 17 u1p3pswitch u1p3p.sh
2022-12-06 11:12:54: PID: 30271: automatische Umschaltung aktiv (LV1) at 16 u1p3pswitch u1p3p.sh
2022-12-06 11:12:54: PID: 30271: Zeit zum abfragen aller Werte 3 Sekunden (LV1) at 186 main /var/www/html/openWB/regel.sh
2022-12-06 11:12:54: PID: 30271: chargestatlp1 0 chargestatlp2 0 chargestatlp3 0 (LV1) at 1310 loadvars loadvars.sh
2022-12-06 11:12:54: PID: 30271: plugstatlp1 0 plugstatlp2 0 plugstatlp3 0 (LV1) at 1309 loadvars loadvars.sh
2022-12-06 11:12:53: PID: 30271: lp1enabled 0 lp2enabled 0 lp3enabled 0 (LV1) at 1308 loadvars loadvars.sh
2022-12-06 11:12:53: PID: 30271: EVU 1:V/1A 2: V/1A 3: V/1A (LV1) at 1307 loadvars loadvars.sh
2022-12-06 11:12:53: PID: 30271: lla3 0 llv3 230.3 llas13  llas23  soclp1 0 soclp2  (LV1) at 1306 loadvars loadvars.sh
2022-12-06 11:12:53: PID: 30271: lla2 0 llv2 229.3 llas12  llas22  sofortll 16 hausverbrauch 677 wattbezug 362 uberschuss -362 (LV1) at 1305 loadvars loadvars.sh
2022-12-06 11:12:53: PID: 30271: lla1 0 llv1 229.6 llas11  llas21  mindestuberschuss 1000 abschaltuberschuss 500 lademodus 0 (LV1) at 1304 loadvars loadvars.sh
2022-12-06 11:12:53: PID: 30271: pv1watt -315 pv2watt  pvwatt -315 ladeleistung 0 llalt 0 nachtladen 0 nachtladen 0 minimalA 6 maximalA 16 (LV1) at 1303 loadvars loadvars.sh
2022-12-06 11:12:53: PID: 30271: etproviderprice  etprovidermaxprice  (LV1) at 1301 loadvars loadvars.sh
2022-12-06 11:12:53: PID: 30460: RET: 0 (LV2) at 16 main modules/bezug_kostalplenticoreem300haus/main.sh
2022-12-06 11:12:53: PID: 16251: legacy run server: Completed running command in 0.01s: ["bezug_kostalplenticoreem300haus.kostal_plenticore","1"]
2022-12-06 11:12:53: PID: 16251: Kostal-Plenticore: Kostal Plenticore Haus: 1
2022-12-06 11:12:53: PID: 16251: legacy run server: Received command ["bezug_kostalplenticoreem300haus.kostal_plenticore","1"]
2022-12-06 11:12:52: PID: 16251: legacy run server: Completed running command in 0.20s: ["wr_plenticore.read_kostalplenticore","192.168.87.105","none","0","none"]
2022-12-06 11:12:52: PID: 16251: Kostal-Plenticore: WR1 Leistung = 315PV_total = 315
-Battery:0 -WR3:none-WR4:none-WR5:none
2022-12-06 11:12:52: PID: 16251: Kostal-Plenticore: Wechselrichter Kostal Plenticore Config - WR1:192.168.87.105 -WR2:none
2022-12-06 11:12:52: PID: 16251: legacy run server: Received command ["wr_plenticore.read_kostalplenticore","192.168.87.105","none","0","none"]
2022-12-06 11:12:51: PID: 30271: **** Regulation loop start **** (LV1) at 77 main /var/www/html/openWB/regel.sh
2022-12-06 11:12:46: PID: 29013: **** Regulation loop needs 5 seconds (LV2) at 62 cleanup /var/www/html/openWB/regel.sh
2022-12-06 11:12:46: PID: 29013: Sofort ladung erhöht auf 6 bei minimal A 6 Ladeleistung zu gering (LV1) at 95 sofortlademodus sofortlademodus.sh
set-currents: setze ladung auf 6A
2022-12-06 11:12:45: PID: 29013: Deaktiviere Ladung (preisbasiert), Preis 1000.000000, Max 28.4 (LV1) at 26 sofortlademodus sofortlademodus.sh
2022-12-06 11:12:44: PID: 29013: Timing Umschaltung: 480 / 480 (LV1) at 17 u1p3pswitch u1p3p.sh
2022-12-06 11:12:44: PID: 29013: automatische Umschaltung aktiv (LV1) at 16 u1p3pswitch u1p3p.sh
2022-12-06 11:12:44: PID: 29013: Zeit zum abfragen aller Werte 3 Sekunden (LV1) at 186 main /var/www/html/openWB/regel.sh
2022-12-06 11:12:44: PID: 29013: chargestatlp1 0 chargestatlp2 0 chargestatlp3 0 (LV1) at 1310 loadvars loadvars.sh
2022-12-06 11:12:44: PID: 29013: plugstatlp1 0 plugstatlp2 0 plugstatlp3 0 (LV1) at 1309 loadvars loadvars.sh
2022-12-06 11:12:44: PID: 29013: lp1enabled 0 lp2enabled 0 lp3enabled 0 (LV1) at 1308 loadvars loadvars.sh
2022-12-06 11:12:44: PID: 29013: EVU 1:V/1A 2: V/1A 3: V/1A (LV1) at 1307 loadvars loadvars.sh
2022-12-06 11:12:44: PID: 29013: lla3 0 llv3 229.6 llas13  llas23  soclp1 0 soclp2  (LV1) at 1306 loadvars loadvars.sh
2022-12-06 11:12:43: PID: 29013: lla2 0 llv2 229.5 llas12  llas22  sofortll 16 hausverbrauch 685 wattbezug 370 uberschuss -370 (LV1) at 1305 loadvars loadvars.sh
2022-12-06 11:12:43: PID: 29013: lla1 0 llv1 229.7 llas11  llas21  mindestuberschuss 1000 abschaltuberschuss 500 lademodus 0 (LV1) at 1304 loadvars loadvars.sh
2022-12-06 11:12:43: PID: 29013: pv1watt -315 pv2watt  pvwatt -315 ladeleistung 0 llalt 0 nachtladen 0 nachtladen 0 minimalA 6 maximalA 16 (LV1) at 1303 loadvars loadvars.sh
2022-12-06 11:12:43: PID: 29013: etproviderprice  etprovidermaxprice  (LV1) at 1301 loadvars loadvars.sh
2022-12-06 11:12:43: PID: 29203: RET: 0 (LV2) at 16 main modules/bezug_kostalplenticoreem300haus/main.sh
2022-12-06 11:12:43: PID: 16251: legacy run server: Completed running command in 0.01s: ["bezug_kostalplenticoreem300haus.kostal_plenticore","1"]
2022-12-06 11:12:43: PID: 16251: Kostal-Plenticore: Kostal Plenticore Haus: 1
2022-12-06 11:12:43: PID: 16251: legacy run server: Received command ["bezug_kostalplenticoreem300haus.kostal_plenticore","1"]
2022-12-06 11:12:42: PID: 16251: legacy run server: Completed running command in 0.22s: ["wr_plenticore.read_kostalplenticore","192.168.87.105","none","0","none"]
2022-12-06 11:12:42: PID: 16251: Kostal-Plenticore: WR1 Leistung = 315PV_total = 315
-Battery:0 -WR3:none-WR4:none-WR5:none
2022-12-06 11:12:42: PID: 16251: Kostal-Plenticore: Wechselrichter Kostal Plenticore Config - WR1:192.168.87.105 -WR2:none
2022-12-06 11:12:42: PID: 16251: legacy run server: Log level changed WARNING -> DEBUG
2022-12-06 11:12:41: PID: 29013: **** Regulation loop start **** (LV1) at 77 main /var/www/html/openWB/regel.sh
2022-12-06 11:10:04: Modul tibbergetprices.py: Aktueller Preis konnte nicht ermittelt werden
2022-12-06 11:10:03: PID: 9080: ##### cron5min.sh finished ##### (LV0)
2022-12-06 11:10:02: PID: 9359: Starting OpenWB services (LV0)
2022-12-06 11:10:01: PID: 9080: ##### cron5min.sh started ##### (LV0)
2022-12-06 11:05:09: Modul tibbergetprices.py: Aktueller Preis konnte nicht ermittelt werden
et_tibber: seems like openwb.conf is not loaded. Reading file.
2022-12-06 11:05:03: PID: 4185: ##### cron5min.sh finished ##### (LV0)
2022-12-06 11:05:02: PID: 4424: Starting OpenWB services (LV0)
2022-12-06 11:05:01: PID: 4185: ##### cron5min.sh started ##### (LV0)
LarsBr87
Beiträge: 345
Registriert: Do Nov 05, 2020 12:02 pm
Has thanked: 6 times

Re: Rückmeldungen Nightly 1.9.289

Beitrag von LarsBr87 »

Nach der Installation der neusten Nightly werden bei den Smarthome Geräten die absolut Werte in Klammern angezeigt und nicht mehr die Tagesverbräuche. Hätte gehofft, dass wird über Nacht wieder gerade gezogen aber das war leider nicht der Fall.

Gruß Lars
Benutzeravatar
cpm
Beiträge: 144
Registriert: Fr Jan 10, 2020 10:29 am
Has thanked: 1 time

Re: Rückmeldungen Nightly 1.9.289

Beitrag von cpm »

LarsBr87 hat geschrieben: Mi Dez 07, 2022 5:41 am Nach der Installation der neusten Nightly werden bei den Smarthome Geräten die absolut Werte in Klammern angezeigt und nicht mehr die Tagesverbräuche. Hätte gehofft, dass wird über Nacht wieder gerade gezogen aber das war leider nicht der Fall.
Ich hab bei meinen zwei FritzDec!200 auch sehr hohe Werte in den Klammern. Aber schon vor dem Update auf die Nightly. Quasi von einem Tag auf den anderen. Auch ohne das die Stecker geschaltet hatten und Strom floss. Die Werte bleiben aber beim Update auf die aktuelle Nighly erhalten (leider).
14,96 kWp PV / openWB / ID.3 GTX Performance / MG 4 Lux / 🌞
Ihaglc
Beiträge: 615
Registriert: Fr Nov 06, 2020 11:32 am
Has thanked: 33 times
Been thanked: 19 times

Re: Rückmeldungen Nightly 1.9.289

Beitrag von Ihaglc »

cpm hat geschrieben: Mi Dez 07, 2022 3:22 pm
LarsBr87 hat geschrieben: Mi Dez 07, 2022 5:41 am Nach der Installation der neusten Nightly werden bei den Smarthome Geräten die absolut Werte in Klammern angezeigt und nicht mehr die Tagesverbräuche. Hätte gehofft, dass wird über Nacht wieder gerade gezogen aber das war leider nicht der Fall.
Ich hab bei meinen zwei FritzDec!200 auch sehr hohe Werte in den Klammern. Aber schon vor dem Update auf die Nightly. Quasi von einem Tag auf den anderen. Auch ohne das die Stecker geschaltet hatten und Strom floss. Die Werte bleiben aber beim Update auf die aktuelle Nighly erhalten (leider).
Ist bei mir nicht der Fall, ( Smarthomeverbraucher: elgris-Zähler und Shelly`s )
openWB Version: 1.9.289 (2022-12-05 13:02:49 +0100 [9eac3ae6] )
Gruß
Thomas
----------------------------------------
Wallbox OpenWB Standard+ 22 kW
PV Modul JaSolar
WR Solaredge SE7K Hybrid
Speicher LG Resu13
EV Ford Mustang Mach E
LarsBr87
Beiträge: 345
Registriert: Do Nov 05, 2020 12:02 pm
Has thanked: 6 times

Re: Rückmeldungen Nightly 1.9.289

Beitrag von LarsBr87 »

Ich habe gestern nochmal auf die allerneuste Nightly geupdatet und heute über Nacht hat sich das wieder gerade gezogen 😁
Soweit alles klar 👍
MeisterM
Beiträge: 53
Registriert: Do Jul 29, 2021 4:38 am

Re: Rückmeldungen Nightly 1.9.289

Beitrag von MeisterM »

Smart EQ SOC Modul konnte erfolgreich getestet werden.
Poellph
Beiträge: 34
Registriert: Do Dez 10, 2020 1:35 pm

Re: Rückmeldungen Nightly 1.9.289

Beitrag von Poellph »

Hey,

ich habe das Problem, dass sich die SMA Energy Meter nicht mehr auslesen lassen:
SMA-EM-Einstellungen.png
openWB/ramdisk/smaem.log

Code: Alles auswählen

2022-12-10 14:24:14.187164: smaserial: #192.168.0.92# - Current SMA serial number:#1901427731# - watt:#1891# - wattc:#7536686.000#
2022-12-10 14:24:14.187676: 4 - No data received and no historical data since boottime
2022-12-10 14:24:23.184378: smaserial: #192.168.0.92# - Current SMA serial number:#1901427731# - watt:#1910# - wattc:#7536691.000#
2022-12-10 14:24:23.184665: 4 - No data received and no historical data since boottime
2022-12-10 14:24:32.184876: smaserial: #192.168.0.92# - Current SMA serial number:#1901427731# - watt:#1898# - wattc:#7536696.000#
2022-12-10 14:24:32.185187: 4 - No data received and no historical data since boottime
2022-12-10 14:24:40.498621: smaserial: #192.168.0.92# - Current SMA serial number:#1901432257# - watt:#9255# - wattc:#1794445.000#
2022-12-10 14:24:40.498897: 4 - No data received and no historical data since boottime
2022-12-10 14:24:48.498779: smaserial: #192.168.0.92# - Current SMA serial number:#1901432257# - watt:#9073# - wattc:#1794466.000#
2022-12-10 14:24:48.499220: 4 - No data received and no historical data since boottime
2022-12-10 14:24:56.498828: smaserial: #192.168.0.92# - Current SMA serial number:#1901432257# - watt:#9111# - wattc:#1794486.000#
2022-12-10 14:24:56.499103: 4 - No data received and no historical data since boottime
2022-12-10 14:25:05.177730: smaserial: #192.168.0.92# - Current SMA serial number:#1901427731# - watt:#1900# - wattc:#7536713.000#
2022-12-10 14:25:05.178294: 4 - No data received and no historical data since boottime
2022-12-10 14:25:13.498849: smaserial: #192.168.0.92# - Current SMA serial number:#1901432257# - watt:#9091# - wattc:#1794529.000#
2022-12-10 14:25:13.499180: 4 - No data received and no historical data since boottime
Hier wird die Leistung angezeigt: watt:#9255# + watt:#1891#

openWB/ramdisk/smarthome.log

Code: Alles auswählen

2022-12-10 16:24:02,548 INFO Speicher Entladung(-)/Ladung(+): 0 SpeicherSoC: 0
2022-12-10 16:24:02.904669: Module SMAEM: No data received and no historical data since boottime
2022-12-10 16:24:02,938 WARNING Leistungsmessung smaem  1 192.168.0.92 Fehlermeldung: [Errno 2] No such file or directory: '/var/www/html/openWB/ramdisk/smarthome_device_ret1'
2022-12-10 16:24:02,941 INFO (1) Viessmann rel: 0 oncnt/onstandby/time: 0/0/0 Status/Üeb: 10/1 akt: 0 Z: 0
2022-12-10 16:24:04,079 INFO (2) Zuber rel: 0 oncnt/onstandby/time: 0/0/0 Status/Üeb: 10/1 akt: 0 Z: 287097
2022-12-10 16:24:04,597 INFO (3) Teichpumpe rel: 1 oncnt/onstandby/time: 0/0/59035 Status/Üeb: 10/1 akt: 26 Z: 482896
2022-12-10 16:24:05,141 INFO (4) Gartentreppe rel: 0 oncnt/onstandby/time: 0/0/0 Status/Üeb: 10/1 akt: 0 Z: 1165
2022-12-10 16:24:05,756 INFO (5) Wohnzimmer rel: 0 oncnt/onstandby/time: 0/0/0 Status/Üeb: 10/1 akt: 0 Z: 23792
2022-12-10 16:24:06.479459: Module SMAEM: No data received and no historical data since boottime
2022-12-10 16:24:06,526 WARNING Leistungsmessung smaem  9 none Fehlermeldung: [Errno 2] No such file or directory: '/var/www/html/openWB/ramdisk/smarthome_device_ret9'
2022-12-10 16:24:06,529 INFO (9) Test rel: 0 oncnt/onstandby/time: 0/0/0 Status/Üeb: 10/1 akt: 0 Z: 0
2022-12-10 16:24:06,530 INFO Total Watt abschaltbarer smarthomedevices: 0
2022-12-10 16:24:06,531 INFO Total Watt nichtabschaltbarer smarthomedevices: 26
2022-12-10 16:24:02,938 WARNING Leistungsmessung smaem 1 192.168.0.92 Fehlermeldung: [Errno 2] No such file or directory: '/var/www/html/openWB/ramdisk/smarthome_device_ret1'

2022-12-10 16:24:06,526 WARNING Leistungsmessung smaem 9 none Fehlermeldung: [Errno 2] No such file or directory: '/var/www/html/openWB/ramdisk/smarthome_device_ret9'


Leider kann nicht nicht weiter Downgraden, weil mir nur folgende Versioen zur Verfügung stehen:

Version: 1.9.289
Version: 1.9.288
Version: 1.9.287

Leider habe ich das Problem bei allen 3 Versionen

Kann mir jemand weiterhelfen?!

Danke und LG Poellph
openWB series2 + 2 SMA EM + PV 27,5 kWp SMA Tripower6.0 + Tripower6.0 + Tripower10.0 + SMA SB1.5 + Varta Element 9 + Viessmann Vitocal 200-s + VW E-Golf + Skoda Enyaq iv 80
ID4U
Beiträge: 647
Registriert: Do Okt 13, 2022 4:26 pm
Has thanked: 66 times
Been thanked: 67 times

Re: Rückmeldungen Nightly 1.9.289

Beitrag von ID4U »

Seit Umstellung auf die Nightly 1.9.289 läd meine zweite openWB series2 standard+ (nur Ladepunkt) nur noch mit einer Phase. Auch muß ich beim Sofortladen immer vorher auf STOP schalten damit der Ladevorgang überhaupt beginnt. Das war vorher alles nicht so. Ich habe keinerlei Einstellungen verändert sondern lediglich beide Wallboxen auf die 1.9.289 aktualisiert (wegen dem angepasstem EVCC-SoC-Modul). Neustarts etc. brachten keinerlei Verbesserung.

Testweise habe ich heute mal die betroffene Wallbox von "nur Ladepunkt" auf einen eigenständigen Ladepunkt umgestellt. Nun funktioniert alles wieder wie gewohnt. Das Problem scheint also möglicherweise nur zu bei Wallboxen zu bestehen die als "nur Ladepunkt" konfiguriert sind.

Beide Wallboxen (openWB series2 standard+) verfügen übrigens über die Phasenumschaltung mit Adddon-Modul. Die Umschaltung ist auch bei beiden Wallboxen aktiviert. Was kann ich tun?
LutzB
Beiträge: 4322
Registriert: Di Feb 25, 2020 9:23 am
Has thanked: 24 times
Been thanked: 170 times

Re: Rückmeldungen Nightly 1.9.289

Beitrag von LutzB »

ID4U hat geschrieben: Di Dez 13, 2022 2:25 pm Was kann ich tun?
Den ersten Post in diesem Beitrag beachten.
Antworten