SDM630MCT V2 0 Watt auf einer Phase strotz geringem Stroms

Anfragen zum Erstellen von Modulen, Fragen zu Modulen
Antworten
Herms
Beiträge: 12
Registriert: Fr Sep 10, 2021 7:17 am

SDM630MCT V2 0 Watt auf einer Phase strotz geringem Stroms

Beitrag von Herms »

Hallo Community,

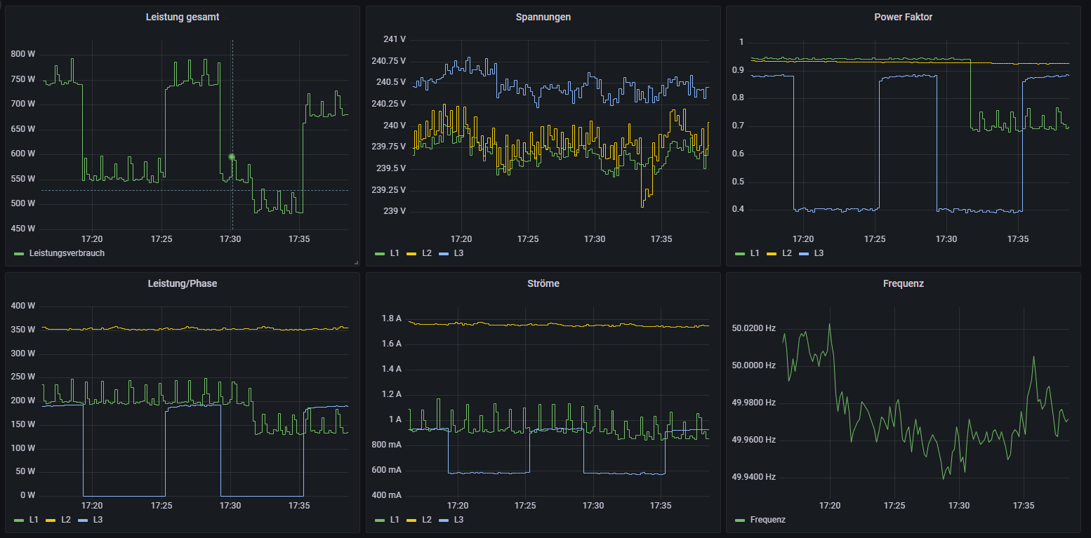
ich habe mein openWB EVU Kit v2 mit dem SDM630MCT V2 mit Kabelumbaustromwandler erfolgreich installiert. Mir ist aufgefallen, dass bei geringem Leistungsverbrauch einfach 0 Watt auf der Phase übermitteln werden. Auf der Anzeige des SDM630 stehen 000,0 kW, obwohl ein Strom fließt. Das verfälscht dann auch die Gesamtleistung z.B. L1: 110W L2: 100W L3:0W (aber eig. ~70W). Dann kommt als Gesamtverbrauch 210W raus anstatt 280W

In Grafana sieht das so aus wie im Anhang (hole mir die Daten von der Wallbox).
Auch auf dem Zähler steht dann 000,0 kW (siehe Anhang), aber trotzdem z.B. 000,5A. Selbst mit einem sehr schlechten Power-Faktor sollte doch Wirkleistung da sein. Und wenn nicht auf dem Display angezeigt, weil kleiner 000,1 kW, dann wenigstens übermittelt. Soweit ich das sehe, wird die Leistung der Phasen in ganzen Zahlen in Watt übermittelt, oder? Dann müssten kleine Leistungen ja auch möglich sein ':D.


Wenn ihr eine Idee habt, woher dieser Fehler kommt, immer her damit :). Er muss ja schon beim SDM630MCT entstehen. Kann er mit so geringen Leistungen nicht umgehen und die gehen "unter"? Die Ströme stimmen ungefähr, soweit ich das mit der Strommesszange nachgemessen habe.

Grüße
Dateianhänge
Grafana.PNG
photo_2023-02-18_19-12-51.jpg
photo_2023-02-18_19-12-47.jpg
Herms
Beiträge: 12
Registriert: Fr Sep 10, 2021 7:17 am

Re: SDM630MCT V2 0 Watt auf einer Phase strotz geringem Stroms

Beitrag von Herms »

Einen Fehler hab ich schonmal gefunden, ich hatte die Kabelumbauwandler noch Phasen vertauscht angeschlossen. Jetzt passen auch die Leistungen zu den betriebenen Geräten im Haus.

Das Problem, dass ein geringer Strom in 0 Leistung resultiert, bleibt aber anscheinend weiterhin.
Diggikomm
Beiträge: 2
Registriert: Do Mär 30, 2023 4:38 am

Re: SDM630MCT V2 0 Watt auf einer Phase strotz geringem Stroms

Beitrag von Diggikomm »

Guten Morgen @Herms

ich habe diesen Zähler auch gekauft, hab aber dann festgestellt das die "Kabelumbauwandler" nicht im Lieferumfang dabei waren :-(

Kannst du mir sagen welche und wo ich die nachkaufen kann?
Ich finde leider keine Informationen im Netz.

Vielen Dank für deine Mühe
openWB
Site Admin
Beiträge: 10080
Registriert: So Okt 07, 2018 1:50 pm
Has thanked: 153 times
Been thanked: 358 times

Re: SDM630MCT V2 0 Watt auf einer Phase strotz geringem Stroms

Beitrag von openWB »

Diggikomm hat geschrieben: Do Mär 30, 2023 4:42 am Guten Morgen @Herms

ich habe diesen Zähler auch gekauft, hab aber dann festgestellt das die "Kabelumbauwandler" nicht im Lieferumfang dabei waren :-(

Kannst du mir sagen welche und wo ich die nachkaufen kann?
Ich finde leider keine Informationen im Netz.

Vielen Dank für deine Mühe
Das wundert mich, wir liefern immer nur mit Kabelumbauwandlern und entsprechend vorkonfiguriert aus!
Supportanfragen bitte NICHT per PN stellen.
Hardwareprobleme bitte über die Funktion Debug Daten senden mitteilen oder per Mail an support@openwb.de
Diggikomm
Beiträge: 2
Registriert: Do Mär 30, 2023 4:38 am

Re: SDM630MCT V2 0 Watt auf einer Phase strotz geringem Stroms

Beitrag von Diggikomm »

Danke für die sehr schnelle Antwort!

Kannst du mir bezüglich meiner Frage wo ich diese nach kaufen kann (und wie die Bezeichnung ist damit die auch sicher funktionieren) einen Tipp geben?

Vielen Dank für deine Mühe
Beste Grüße Thorsten
Wolpertinger
Beiträge: 1
Registriert: Do Mai 11, 2023 8:22 pm

Re: SDM630MCT V2 0 Watt auf einer Phase strotz geringem Stroms

Beitrag von Wolpertinger »

Hallo zusammen.

Letzte Woche ist meine openWB series2 standard+ vom Elektriker angeschlossen worden. Die anschließende Einrichtung war ein Kinderspiel und die ersten Ladevorgänge haben problemlos funktioniert.
Am EVU-Übergabepunkt sitzt bei mir das EVU Kit v2 mit dem SDM630MCT V2 und den 200A Klappwandlern. Die Messwerte erhalte ich per MQTT aus der openWB.

Nun ist mir ebenfalls das oben von Herms beschriebene Phänomen aufgefallen, dass ab einer Leistung unterhalb von etwa 80 Watt auf dem Außenleiter der Wert plötzlich auf 0 Watt fällt, obwohl definitiv noch aktive Verbraucher vorhanden sind.
Besonders nachts fällt dann der gesamte Hausverbrauch zeitweise auf 0 Watt, wo eigentlich gefühlte 100 bis 150 Watt (verteilt auf L1 bis L3) anliegen müssten.

Ist der SDM630 mit den Klappwandlern im unteren Bereich so "blind", dass er die Werte nicht mehr erfassen kann? Oder hat der Zähler einen Defekt?
@Herms: Hast du eine Lösung gefunden?
Antworten