Seite 2 von 2
Re: Solaredge Enttäuschung n. Update 1.9 auf 2.0
Verfasst: Mo Feb 02, 2026 8:31 am
von knotzchef
Hi,
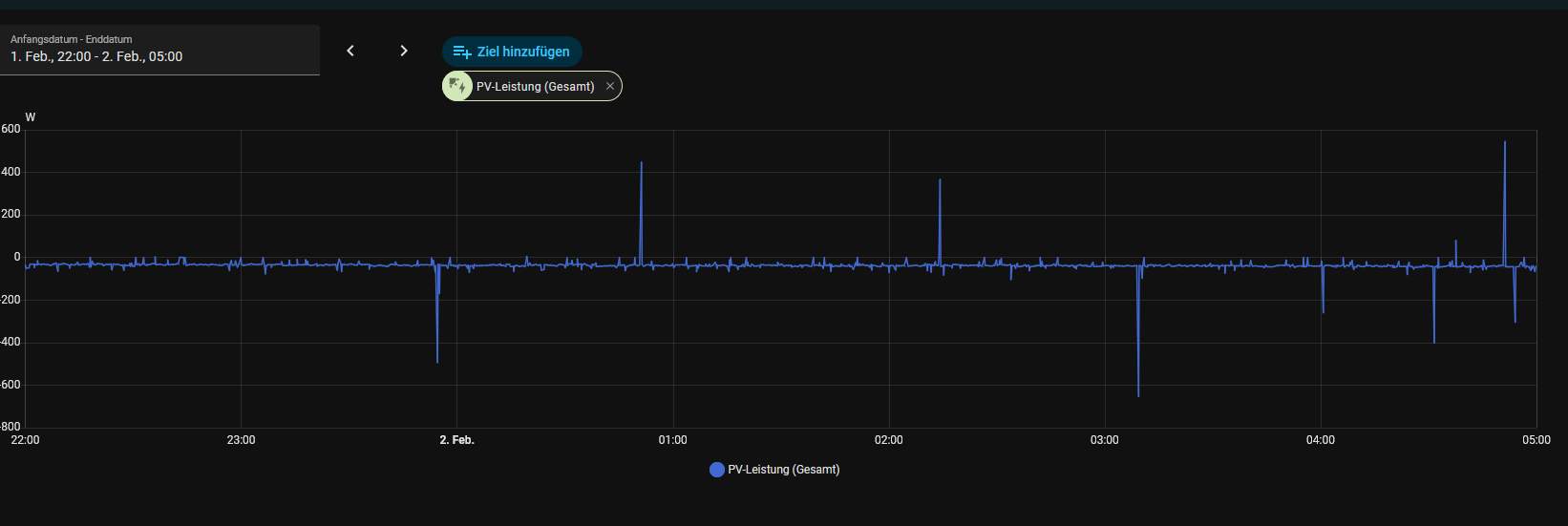
dieses Grundrauschen habe ich auch.. meine 2 SE WR zeigen auch Nachts immer PV Produktion an...
heute Nacht waren das bsp. im Schnitt ca. -40W... ich vermute das ist er Eigenverbrauch der 2 WR + 2x Batterie für das ganze System... die SE APP zeigt hier auch 0W an.
Das HA Plugin SE ModBus habe ich aktuell auch komplett deaktviert.

- Screenshot 2026-02-02 092940.png (57.62 KiB) 651 mal betrachtet
Re: Solaredge Enttäuschung n. Update 1.9 auf 2.0
Verfasst: Mo Feb 02, 2026 11:41 am
von kalif_vs
Das Grundrauschen und den Eigenverbrauch des Wechselrichter hatte ich ja auch schon bei meiner Initialen Konfiguration, kann ich akzeptieren.
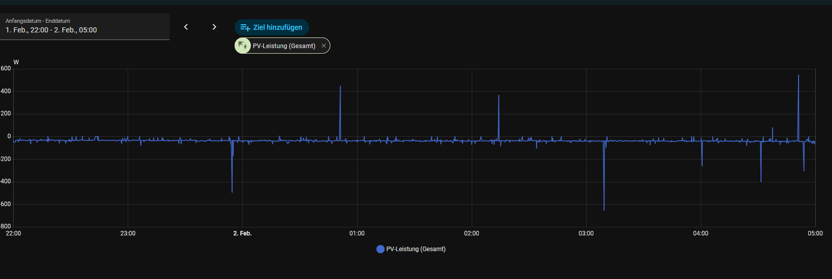
Bei mir wird jedoch auch die über den Wechselrichter von der Batterie ins Haus gegebene Leistung erfasst, zum einen über den Wechselrichter als Phantom PV Ertrag, zum andern auch als Abgabe aus der Batterie. Dadurch ist der angezeigte Haus-Verbrauch quasi immer doppelt so hoch wie der reale Verbrauch (abzüglich des geringen Energieverbrauch des Wechselrichter). Dies sieht man auch in den Screenshots …
Gibt es hier eine Lösung? Im Prinzip müsste ich der Open WB mitteilen können, dass in der Nacht die Wechselrichter Leistung die Batterieleistung abzüglich Eigenverbrauch des Wechselrichter ist.
Diese Problematik wird ja wahrscheinlich bei jedem Solar Edge hybrid Wechselrichter auftreten.

Am Tag funktioniert es übrigens korrekt:
Re: Solaredge Enttäuschung n. Update 1.9 auf 2.0
Verfasst: Mo Feb 02, 2026 11:58 am
von LutzB
kalif_vs hat geschrieben: Mo Feb 02, 2026 11:41 am
Gibt es hier eine Lösung? Im Prinzip müsste ich der Open WB mitteilen können, dass in der Nacht die Wechselrichter Leistung die Batterieleistung abzüglich Eigenverbrauch des Wechselrichter ist.
Diese Problematik wird ja wahrscheinlich bei jedem Solar Edge hybrid Wechselrichter auftreten.
Die Lösung wurde Dir vermutlich schon mitgeteilt:
viewtopic.php?p=138793#p138793
Re: Solaredge Enttäuschung n. Update 1.9 auf 2.0
Verfasst: Mo Feb 02, 2026 12:34 pm
von kalif_vs
Hallo Lutz,
Möglich, dass mir die Lösung schon mitgeteilt wurde, leider ist sie mir nicht ersichtlich. Ich habe ja nur eine Batterie, ansonsten habe ich glaube ich alle Vorschläge nun korrekt umgesetzt

Re: Solaredge Enttäuschung n. Update 1.9 auf 2.0
Verfasst: Mo Feb 02, 2026 12:43 pm
von openWB
Ohne Log und ohne Screenshot fehlt leider eine Basis das jemand das prüfen könnte

Re: Solaredge Enttäuschung n. Update 1.9 auf 2.0
Verfasst: Mo Feb 02, 2026 2:55 pm
von LutzB
@kalif_vs
Es geht um die Anordnung der Komponenten in der Struktur des Lastmanagements.
https://wiki.openwb.de/doku.php?id=open ... t#struktur
Re: Solaredge Enttäuschung n. Update 1.9 auf 2.0
Verfasst: Mo Feb 02, 2026 7:25 pm
von kalif_vs
Danke Lutz! Ich hatte die Batterie in der Struktur nicht dem Hybrid-WR zugeordnet

Das war der Fehler für den nächtlichen "PV-Ertrag", der durch die Batterie kam ...

- jetzt sieht es korrekt aus, nur der Eigenverbrauch des WR erscheint noch als Ertrag.
So langsam wird es

Re: Solaredge Enttäuschung n. Update 1.9 auf 2.0
Verfasst: Mo Feb 02, 2026 8:39 pm
von aiole
So langsam passt auch dein thread-Titel nicht mehr

.