Nicht-Optimales Verhalten 1/3-Umschaltung bei 16A max?
Re: Nicht-Optimales Verhalten 1/3-Umschaltung bei 16A max?
Soweit ich das mitbekommen habe, geht man das Problem mit 2.0 an. Solange wird man damit leben müssen, auch wenn es je nach Konstellation sehr unschön ist.
OpenWB s2+, ioBroker Integration, PV10kWp Fronius, Ioniq 5
-
therobbot
- Beiträge: 454
- Registriert: So Mai 16, 2021 6:09 pm
- Has thanked: 19 times
- Been thanked: 20 times
Re: Nicht-Optimales Verhalten 1/3-Umschaltung bei 16A max?
Das hilft für die Problematik bei den 11kW Boxen nur leider gar nichts. Warum erwähnst du es also hier?aiole hat geschrieben: Di Mär 01, 2022 1:07 am In v2.0 kommt auf jeden Fall das OLC-feature (optimized linear charging), was die feine Abstufung mit 0,01A-Schritten hat. Dort sollten auch weitere Optimierungen für die 1p3p-Umschaltung kommen.
Zu v1.9 kann ich nichts sagen.
-
aiole
- Beiträge: 9077
- Registriert: Mo Okt 08, 2018 4:51 pm
- Has thanked: 269 times
- Been thanked: 286 times
Re: Nicht-Optimales Verhalten 1/3-Umschaltung bei 16A max?
Weil sich OLC positiv auf PV-Laden auswirkt und je nach PV-Konstellation 1p3p mit den immer einhergehenden Unterbrechungen teilweise ersetzen kann.
Betrachte es als Zusatzinfo.
Betrachte es als Zusatzinfo.
-
LenaK
- Beiträge: 1767
- Registriert: Fr Jan 22, 2021 6:40 am
- Has thanked: 11 times
- Been thanked: 170 times
Re: Nicht-Optimales Verhalten 1/3-Umschaltung bei 16A max?
In 2.0 wird vorher geprüft, ob die nach der Umschaltung benötigte Leistung vorhanden ist. Auch die 11kW Boxen schalten dann nicht mehr zwischen den Phasen hin und her.aiole hat geschrieben: Di Mär 01, 2022 1:07 am In v2.0 kommt auf jeden Fall das OLC-feature (optimized linear charging), was die feine Abstufung mit 0,01A-Schritten hat. Dort sollten auch weitere Optimierungen für die 1p3p-Umschaltung kommen.
Zu v1.9 kann ich nichts sagen.
-
therobbot
- Beiträge: 454
- Registriert: So Mai 16, 2021 6:09 pm
- Has thanked: 19 times
- Been thanked: 20 times
Re: Nicht-Optimales Verhalten 1/3-Umschaltung bei 16A max?
Liebe Lena, das ist eine gute Info. Kann das nicht auch in die 1.9 portiert werden? Es sieht ja nicht danach aus, dass die 2.0 für diesen Sommer noch als Produktivsystem kommen wird, oder?
-
aiole
- Beiträge: 9077
- Registriert: Mo Okt 08, 2018 4:51 pm
- Has thanked: 269 times
- Been thanked: 286 times
Re: Nicht-Optimales Verhalten 1/3-Umschaltung bei 16A max?
Ich schätze, dass dann keine v2.0 nötig wäre. Die hat übrigens noch weit mehr zu bieten als verbessertes 1p3p.
Wenn Du mittestest, geht es schneller
. Es ist auch ein community-Projekt.
Wenn Du mittestest, geht es schneller
-
gvz
- Beiträge: 98
- Registriert: So Sep 12, 2021 8:28 am
- Wohnort: Grevenbroich
- Has thanked: 10 times
- Been thanked: 8 times
Re: Nicht-Optimales Verhalten 1/3-Umschaltung bei 16A max?
Moin, ich hatte die "Nightly" der 1.9 noch einmal installiert.
Im Einzelnen hatte ich ja folgende Bugs im Regelverhalten bei 11 kW-Boxen eingegrenzt:
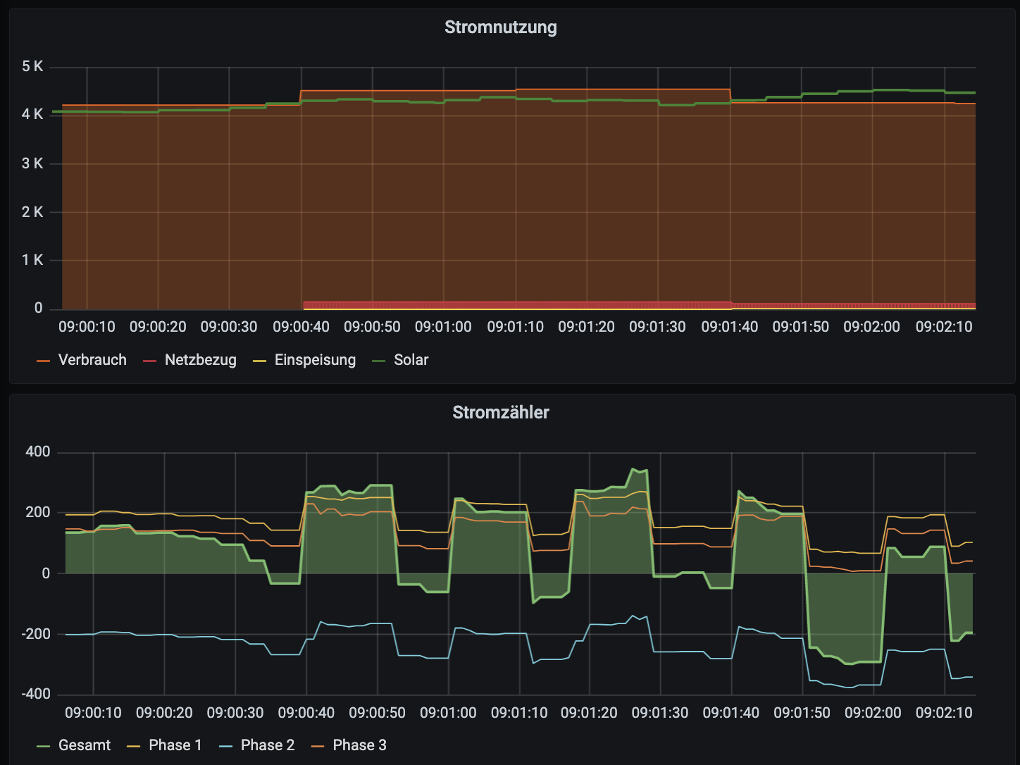
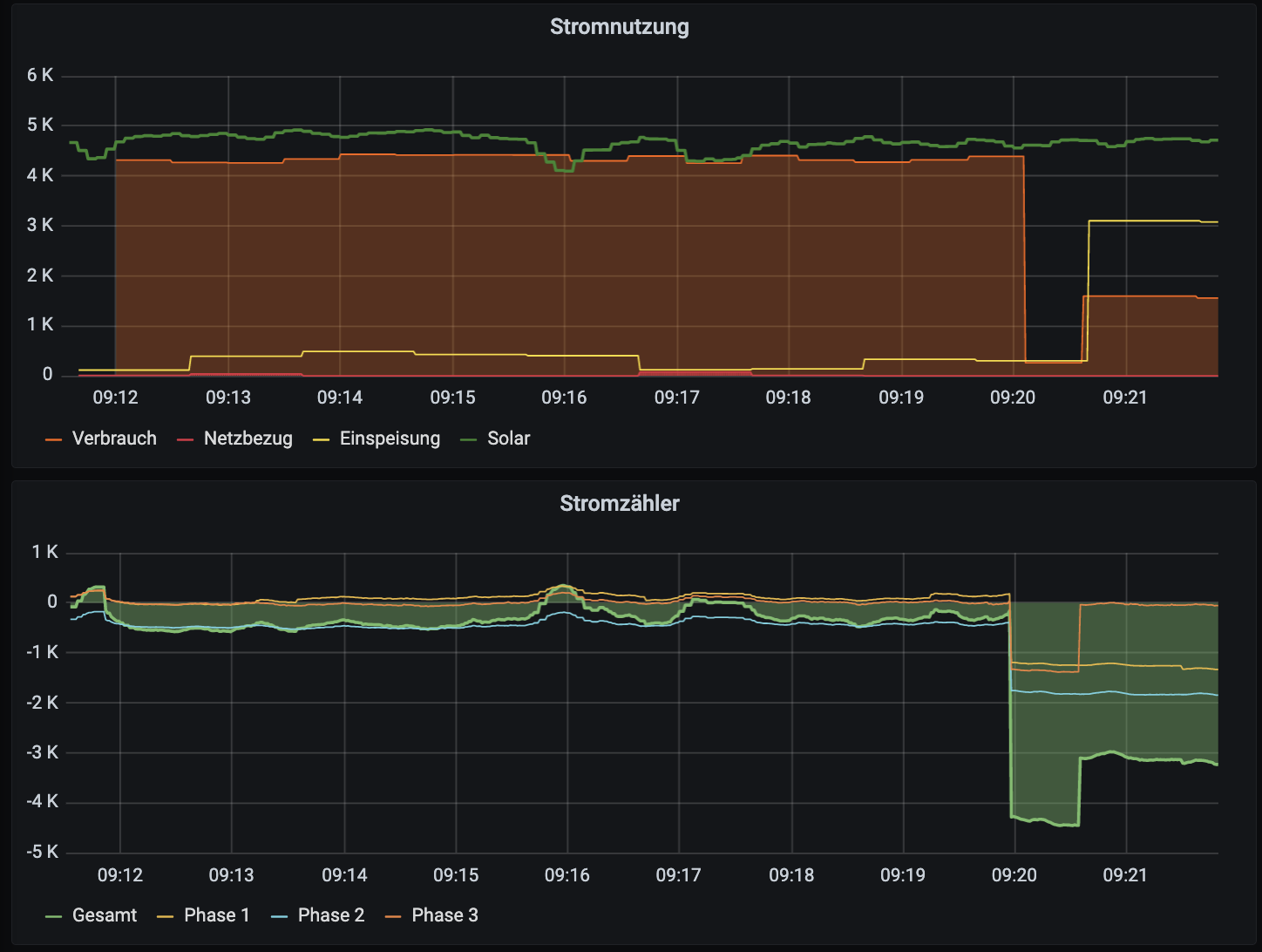
1) "Hin- und Herschalten zwischen 1 und 3 Phasen bei einer Überschuss-Leistung von z.B. 4 kW"
2) "Vollgas" (16A) für 20 Sekunden nach dem 1->3 - Phasen-Umschalten
3) Hin- und Her-Flappen zwischen 6 und 7 A, obwohl 6 A "richtig" wäre
Ihr habt in Nightly zu Punkt 1) das "Hochflappen" gefixt: Jetzt wird bei 11 kW-Boxen nur noch mit ausreichend Überschuss für 3P-Minimum umgeschaltet. In die Gegenrichtung, also "falsches Runterschalten", obwohl eigentlich 3P / 6A noch völlig fein ist, besteht der Fehler aber weiterhin.
Der Vollgas-Fehler besteht weiterhin. Ihr habt 1-2 Exit-Befehle im u1p3p.sh eingebaut, aber noch nicht genügend
Der 6/7-Flapping-Fehler besteht ebenfalls. Das liegt daran, dass Ihr in nurpv.sh um Zeile 250 herum bei Minimalstrom (6A) stets um 1 erhöht, und danach wieder von 7 auf 6 zurückschaltet.
Für alle 3 Bugs anbei nochmal Screenshots.
Ich hab' jetzt eigentlich keine Lust, mir die Arbeit für Pull-Requests noch einmal zu machen, wenn Ihr es nicht übernehmen wollt. Ich kann auch gerne anbieten, mal mit einem Entwickler/in zu telefonieren und den Denkfehler beim Programmieren zu erläutern. Ich kann auch gerne einen Pull-Request machen, *wenn* Ihr erklärt, das fixen zu wollen (bisher war das Statement: "Erst in der 2.0". Aber vielleicht gibt es ja angesichts der Verzögerungen bei 2.0 und den Strompreisen erbarmen.
Die 3. Möglichkeit wäre, dass ich einfach für diejenigen, die "freien Zugang" auf Shell-Ebene bei ihrer Box haben, noch einmal die Patches zum Download bereitstelle. Wäre aber m.E. eigentlich schade. Eigentlich ist doch der Sinn der Nightlys, dass "mutigere" Nutzer solche Bugfixes ausprobieren.
Also: Bleibt es beim "Won't fix"?
Viele Grüße, Georg
Im Einzelnen hatte ich ja folgende Bugs im Regelverhalten bei 11 kW-Boxen eingegrenzt:
1) "Hin- und Herschalten zwischen 1 und 3 Phasen bei einer Überschuss-Leistung von z.B. 4 kW"
2) "Vollgas" (16A) für 20 Sekunden nach dem 1->3 - Phasen-Umschalten
3) Hin- und Her-Flappen zwischen 6 und 7 A, obwohl 6 A "richtig" wäre
Ihr habt in Nightly zu Punkt 1) das "Hochflappen" gefixt: Jetzt wird bei 11 kW-Boxen nur noch mit ausreichend Überschuss für 3P-Minimum umgeschaltet. In die Gegenrichtung, also "falsches Runterschalten", obwohl eigentlich 3P / 6A noch völlig fein ist, besteht der Fehler aber weiterhin.
Der Vollgas-Fehler besteht weiterhin. Ihr habt 1-2 Exit-Befehle im u1p3p.sh eingebaut, aber noch nicht genügend
Der 6/7-Flapping-Fehler besteht ebenfalls. Das liegt daran, dass Ihr in nurpv.sh um Zeile 250 herum bei Minimalstrom (6A) stets um 1 erhöht, und danach wieder von 7 auf 6 zurückschaltet.
Für alle 3 Bugs anbei nochmal Screenshots.
Ich hab' jetzt eigentlich keine Lust, mir die Arbeit für Pull-Requests noch einmal zu machen, wenn Ihr es nicht übernehmen wollt. Ich kann auch gerne anbieten, mal mit einem Entwickler/in zu telefonieren und den Denkfehler beim Programmieren zu erläutern. Ich kann auch gerne einen Pull-Request machen, *wenn* Ihr erklärt, das fixen zu wollen (bisher war das Statement: "Erst in der 2.0". Aber vielleicht gibt es ja angesichts der Verzögerungen bei 2.0 und den Strompreisen erbarmen.
Die 3. Möglichkeit wäre, dass ich einfach für diejenigen, die "freien Zugang" auf Shell-Ebene bei ihrer Box haben, noch einmal die Patches zum Download bereitstelle. Wäre aber m.E. eigentlich schade. Eigentlich ist doch der Sinn der Nightlys, dass "mutigere" Nutzer solche Bugfixes ausprobieren.
Also: Bleibt es beim "Won't fix"?
Viele Grüße, Georg
- Dateianhänge
OpenWB S2 (Touchscreen, RFID, Zähler, 11kW), 10 kWp PV ohne Speicher, ID.3
-
therobbot
- Beiträge: 454
- Registriert: So Mai 16, 2021 6:09 pm
- Has thanked: 19 times
- Been thanked: 20 times
Re: Nicht-Optimales Verhalten 1/3-Umschaltung bei 16A max?
Heißt das, dass bei einem EV das 2-phasig lädt und nicht 3-phasig dann auch erst hochgeschaltet wird, wenn 4,4 kw Überschuss da sind? Das wäre nicht so toll. Wenn das so ist, dann wäre es schön, wenn das konfigurierbar wäre (vor allem in der 2.0, wo man ja autoabhängig konfigurieren können soll)gvz hat geschrieben: Sa Aug 06, 2022 1:16 pm Ihr habt in Nightly zu Punkt 1) das "Hochflappen" gefixt: Jetzt wird bei 11 kW-Boxen nur noch mit ausreichend Überschuss für 3P-Minimum umgeschaltet. In die Gegenrichtung, also "falsches Runterschalten", obwohl eigentlich 3P / 6A noch völlig fein ist, besteht der Fehler aber weiterhin.