openWB software2 2.1.4 Beta 1, 2 und 3

Fragen zur Nutzung, Features, usw..
openWB
Site Admin
Beiträge: 10242
Registriert: So Okt 07, 2018 1:50 pm
Has thanked: 171 times
Been thanked: 399 times

Re: openWB software2 2.1.4 Beta 1 und 2

Beitrag von openWB »

Habe das Auto getrennt und wieder verbunden, dann startete die Ladung.
Welches Auto?
Lediglich das Fahrzeug ab- und angesteckt und dann hat die Ladung gestartet?
Supportanfragen bitte NICHT per PN stellen.
Hardwareprobleme bitte über die Funktion Debug Daten senden mitteilen oder per Mail an support@openwb.de
Nasdero
Beiträge: 483
Registriert: Mo Dez 16, 2019 9:01 pm
Been thanked: 1 time

Re: openWB software2 2.1.4 Beta 1 und 2

Beitrag von Nasdero »

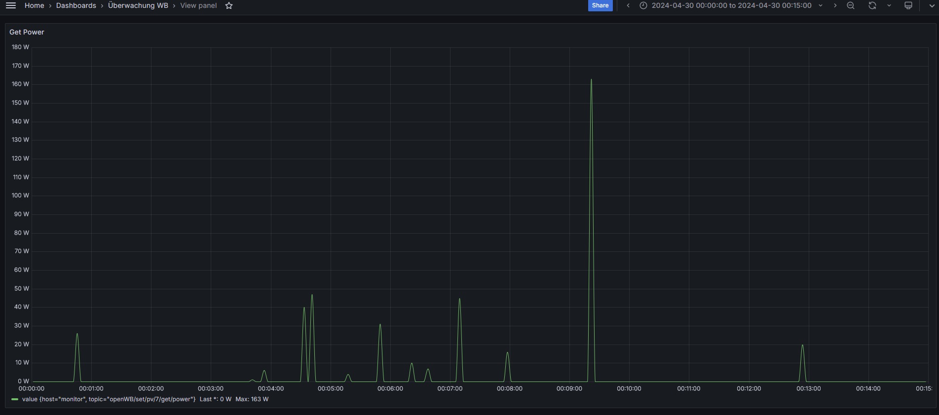
Bitte ein Erklärung warum es nun einen Peak gibt, obwohl die Daten regelmäßig kommen, ich sehe bei MQTT den Fehler nicht bei den Daten die extern kommen. Da Node-Red und openWB (2024-04-26 12:07:01 +0200 [682ffadf4]) auf demselben Server laufen, kann es auch nicht an einem Übertragungsfehler liegen, die openWB Software wurde von uns nicht geändert.

Anbei die eine Excel-Tabelle mit den Daten und dem Screenshot aus der openWB, zusätzlich ein PDF falls wer die xlsx nicht aufmachen möchte.

Falls mehr Daten benötigt werden, gerne auf Anfrage, aber ich stelle meine "Untersuchung" dann erst einmal ein.
Dateianhänge
Peaks_ohne_Grund_bei_MQTT.pdf
(263.64 KiB) 75-mal heruntergeladen

[Die Dateierweiterung zip wurde deaktiviert und kann nicht länger angezeigt werden.]

Nasdero
Beiträge: 483
Registriert: Mo Dez 16, 2019 9:01 pm
Been thanked: 1 time

Re: openWB software2 2.1.4 Beta 1 und 2

Beitrag von Nasdero »

Warum sehe ich in "Auswerungen-Diagramm" einen PV-Ertrag, obwohl ich keinen habe und auch keinen schicke? Also Werte schicke ich schon, aber nicht in der Höhe.
PV_Ertrag_obwohl_keine_Werte_geschickt_werden.jpg
PV_Ertrag_obwohl_keine_Werte_geschickt_werden.jpg (145.65 KiB) 801 mal betrachtet
PV_Ertrag_obwohl_keine_Werte_geschickt_werden_grafana.jpg
PV_Ertrag_obwohl_keine_Werte_geschickt_werden_grafana.jpg (161.44 KiB) 801 mal betrachtet
Pendragon
Beiträge: 154
Registriert: Di Jan 30, 2024 5:43 pm
Has thanked: 2 times
Been thanked: 1 time

Re: openWB software2 2.1.4 Beta 1 und 2

Beitrag von Pendragon »

openWB hat geschrieben: Di Apr 30, 2024 5:49 am
Habe das Auto getrennt und wieder verbunden, dann startete die Ladung.
Welches Auto?
Lediglich das Fahrzeug ab- und angesteckt und dann hat die Ladung gestartet?
Es handelt sich um einen Opel Corsa-e. Ich muss mal die Signatur endlich anpassen...

Ja. Getrennt, gewartet und wieder ran.
openWB series 2 custom 1/3 Umschaltung 22kW & RFID
16kWp mit Huawei Sun2000-12KTL
Opel Corsa-e mit 46kWh
Datenfluss: Datenabfrage via Solaranzeige.de (alle 20s), Verarbeitung mit Edomi und direkte Weiterleitung via MQTT
aMUSEd
Beiträge: 29
Registriert: Fr Feb 16, 2024 12:18 pm
Has thanked: 4 times
Been thanked: 1 time

Re: openWB software2 2.1.4 Beta 1

Beitrag von aMUSEd »

LutzB hat geschrieben: Mo Apr 29, 2024 8:42 am
Andi hat geschrieben: Sa Apr 20, 2024 6:39 pm Bei mir geht keine nextcloud Datensicherung mehr. Ich habe jetzt einiges experimentiert (nur vordere URL Teil ohne /s/und token und mit Benutzername token + PW und auch nur mit URL mit /S/token + PW, aber es kommt immer dieselbe Fehlermeldung im main log und auch ein rotes Popup im GUI mit identischer Fehlermeldung:

Code: Alles auswählen

socket.timeout: The write operation timed out
Anscheinend hat sich das Zeitverhalten Deiner NextCloud Installation geändert. Wenn der Server nicht innerhalb von 5 Sekunden antwortet, läuft das Modul in einen Timeout und bricht ab. Wir werden bis zur nächsten Beta das Timeout auf 30 Sekunden erhöhen.
Bei meiner Installation Nextcloud im Linuxserver.io Container auf unraid.
Anbei die Fehlermeldung, wenn sie hilft:

Code: Alles auswählen

Es ist ein interner Fehler aufgetreten: Traceback (most recent call last): File "/usr/lib/python3/dist-packages/urllib3/connectionpool.py", line 445, in _make_request six.raise_from(e, None) File "", line 3, in raise_from File "/usr/lib/python3/dist-packages/urllib3/connectionpool.py", line 440, in _make_request httplib_response = conn.getresponse() File "/usr/lib/python3.9/http/client.py", line 1347, in getresponse response.begin() File "/usr/lib/python3.9/http/client.py", line 307, in begin version, status, reason = self._read_status() File "/usr/lib/python3.9/http/client.py", line 268, in _read_status line = str(self.fp.readline(_MAXLINE + 1), "iso-8859-1") File "/usr/lib/python3.9/socket.py", line 704, in readinto return self._sock.recv_into(b) File "/usr/lib/python3.9/ssl.py", line 1241, in recv_into return self.read(nbytes, buffer) File "/usr/lib/python3.9/ssl.py", line 1099, in read return self._sslobj.read(len, buffer) socket.timeout: The read operation timed out During handling of the above exception, another exception occurred: Traceback (most recent call last): File "/usr/lib/python3/dist-packages/requests/adapters.py", line 439, in send resp = conn.urlopen( File "/usr/lib/python3/dist-packages/urllib3/connectionpool.py", line 755, in urlopen retries = retries.increment( File "/usr/lib/python3/dist-packages/urllib3/util/retry.py", line 532, in increment raise six.reraise(type(error), error, _stacktrace) File "/usr/lib/python3/dist-packages/six.py", line 719, in reraise raise value File "/usr/lib/python3/dist-packages/urllib3/connectionpool.py", line 699, in urlopen httplib_response = self._make_request( File "/usr/lib/python3/dist-packages/urllib3/connectionpool.py", line 447, in _make_request self._raise_timeout(err=e, url=url, timeout_value=read_timeout) File "/usr/lib/python3/dist-packages/urllib3/connectionpool.py", line 336, in _raise_timeout raise ReadTimeoutError( urllib3.exceptions.ReadTimeoutError: HTTPSConnectionPool(host='[i]hostname[/i]', port=443): Read timed out. (read timeout=5) During handling of the above exception, another exception occurred: Traceback (most recent call last): File "/var/www/html/openWB/packages/helpermodules/command.py", line 129, in on_message func(connection_id, payload) File "/var/www/html/openWB/packages/helpermodules/command.py", line 688, in createCloudBackup SubData.system_data["system"].create_backup_and_send_to_cloud() File "/var/www/html/openWB/packages/helpermodules/system.py", line 97, in create_backup_and_send_to_cloud self.backup_cloud.update(backup_filename, data) File "/var/www/html/openWB/packages/modules/common/configurable_backup_cloud.py", line 15, in update self.__component_updater(backup_filename, backup_file) File "/var/www/html/openWB/packages/modules/backup_clouds/nextcloud/backup_cloud.py", line 36, in updater upload_backup(config.configuration, backup_filename, backup_file) File "/var/www/html/openWB/packages/modules/backup_clouds/nextcloud/backup_cloud.py", line 25, in upload_backup req.get_http_session().put( File "/usr/lib/python3/dist-packages/requests/sessions.py", line 602, in put return self.request('PUT', url, data=data, **kwargs) File "/usr/lib/python3/dist-packages/requests/sessions.py", line 542, in request resp = self.send(prep, **send_kwargs) File "/usr/lib/python3/dist-packages/requests/sessions.py", line 655, in send r = adapter.send(request, **kwargs) File "/usr/lib/python3/dist-packages/requests/adapters.py", line 529, in send raise ReadTimeout(e, request=request) requests.exceptions.ReadTimeout: HTTPSConnectionPool(host='[i]hostname[/i]', port=443): Read timed out. (read timeout=5)
openWB
Site Admin
Beiträge: 10242
Registriert: So Okt 07, 2018 1:50 pm
Has thanked: 171 times
Been thanked: 399 times

Re: openWB software2 2.1.4 Beta 1 und 2

Beitrag von openWB »

Pendragon hat geschrieben: Di Apr 30, 2024 7:57 am
openWB hat geschrieben: Di Apr 30, 2024 5:49 am
Habe das Auto getrennt und wieder verbunden, dann startete die Ladung.
Welches Auto?
Lediglich das Fahrzeug ab- und angesteckt und dann hat die Ladung gestartet?
Es handelt sich um einen Opel Corsa-e. Ich muss mal die Signatur endlich anpassen...

Ja. Getrennt, gewartet und wieder ran.
Das klingt dann aber danach das das Fahrzeug einschläft wenn sonst nichts an der openWB geändert wurde.
Supportanfragen bitte NICHT per PN stellen.
Hardwareprobleme bitte über die Funktion Debug Daten senden mitteilen oder per Mail an support@openwb.de
Pendragon
Beiträge: 154
Registriert: Di Jan 30, 2024 5:43 pm
Has thanked: 2 times
Been thanked: 1 time

Re: openWB software2 2.1.4 Beta 1 und 2

Beitrag von Pendragon »

openWB hat geschrieben: Di Apr 30, 2024 10:49 am
Pendragon hat geschrieben: Di Apr 30, 2024 7:57 am
openWB hat geschrieben: Di Apr 30, 2024 5:49 am
Welches Auto?
Lediglich das Fahrzeug ab- und angesteckt und dann hat die Ladung gestartet?
Es handelt sich um einen Opel Corsa-e. Ich muss mal die Signatur endlich anpassen...

Ja. Getrennt, gewartet und wieder ran.
Das klingt dann aber danach das das Fahrzeug einschläft wenn sonst nichts an der openWB geändert wurde.
Nur ist mir das vor der 2.1.4 Beta noch nie passiert. Das Auto wurde auch gestern direkt bei voller Sonne, Mittags angesteckt und hätte direkt mit dem Laden beginnen sollen, ohne Möglichkeit einzuschlafen.

Bei dem Vorfall am letzten Donnerstag habe ich ja zusätzlich noch versucht auf direktladen umzuschalten, wechsel auf Standby etc. Nichts hat geholfen.
Heute morgen konnte es durch die WB auch normal aufgeweckt werden und der ladevorgang begann mit genug Sonne.

Ich versuche mal vor jedem Anstecken den Debug Modus zu aktivieren und zu schauen ob das was bringt. Ansonsten ist da ja noch das Debug Log von Donnerstag:
openWB series 2 custom 1/3 Umschaltung 22kW & RFID
16kWp mit Huawei Sun2000-12KTL
Opel Corsa-e mit 46kWh
Datenfluss: Datenabfrage via Solaranzeige.de (alle 20s), Verarbeitung mit Edomi und direkte Weiterleitung via MQTT
spooky82
Beiträge: 243
Registriert: Mo Okt 25, 2021 6:22 pm
Has thanked: 10 times

Re: openWB software2 2.1.4 Beta 1 und 2

Beitrag von spooky82 »

Hallo zusammen,

seit dem Update auf die Beta, kann ich nun keine mqtt Werte publishen bzw, abrufen.
Anbei meine Konfiguration in der oWB und im ioBroker.
Leider bekomme ich im ioB keine Datenpunkte mehr gepublished...
Was mache ich falsch?
Dateianhänge
Screenshot 2024-05-01 at 00.13.26.png
(227.4 KiB) Noch nie heruntergeladen
Screenshot 2024-05-01 at 00.13.02.png
(258.9 KiB) Noch nie heruntergeladen
Screenshot 2024-05-01 at 00.12.48.png
(141.95 KiB) Noch nie heruntergeladen
Screenshot 2024-05-01 at 00.12.24.png
(159.19 KiB) Noch nie heruntergeladen
Screenshot 2024-05-01 at 00.11.19.png
(253.64 KiB) Noch nie heruntergeladen
ChristophR
Beiträge: 1662
Registriert: So Okt 30, 2022 8:07 am
Has thanked: 128 times
Been thanked: 191 times

Re: openWB software2 2.1.4 Beta 1 und 2

Beitrag von ChristophR »

spooky82 hat geschrieben: Di Apr 30, 2024 10:13 pm Hallo zusammen,

seit dem Update auf die Beta, kann ich nun keine mqtt Werte publishen bzw, abrufen.
Anbei meine Konfiguration in der oWB und im ioBroker.
Leider bekomme ich im ioB keine Datenpunkte mehr gepublished...
Was mache ich falsch?
Benutzername und Passwort müssen leer sein.
openWB Series 2 Standard+, SW-Version 2
SolarEdge SE10K-RWS, BYD LVS 8, 16,8 kWp.
CUPRA Born
spooky82
Beiträge: 243
Registriert: Mo Okt 25, 2021 6:22 pm
Has thanked: 10 times

Re: openWB software2 2.1.4 Beta 1 und 2

Beitrag von spooky82 »

ChristophR hat geschrieben: Di Apr 30, 2024 11:56 pm
spooky82 hat geschrieben: Di Apr 30, 2024 10:13 pm Hallo zusammen,

seit dem Update auf die Beta, kann ich nun keine mqtt Werte publishen bzw, abrufen.
Anbei meine Konfiguration in der oWB und im ioBroker.
Leider bekomme ich im ioB keine Datenpunkte mehr gepublished...
Was mache ich falsch?
Benutzername und Passwort müssen leer sein.
Das habe ich in iob auch versucht - owb verlangt ja zwingend ein PW. Hat aber auch nichts gebracht.
Oder wie meinst du das?
Dateianhänge
Screenshot 2024-05-01 at 06.59.31.png
(275.06 KiB) Noch nie heruntergeladen
Gesperrt