Ho Ho Ho,
ich habe ein kleines Problemchen zu Weihnachten.
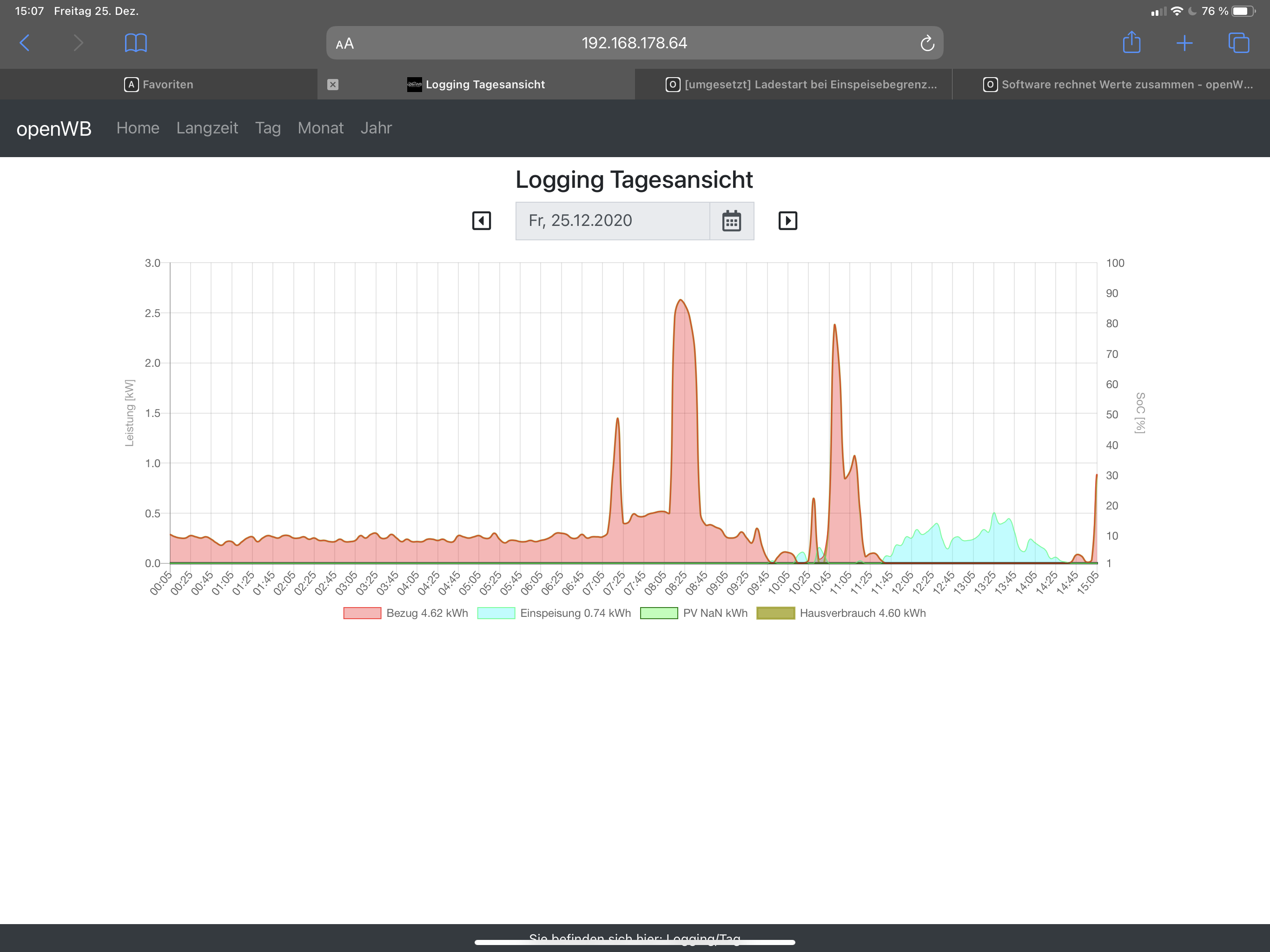
Der Tagessummenwert für die PV Produktion wird nicht angezeigt.
Auch der Hauverbrauch stimmt irgendwie nicht so richtig, warscheinlich fehlen im hier die paar Wh aus der PV Produktion, die ja nicht angezeigt werden.
Ich verwende einen Fronius GEN24 mit Fronius Smartmeter.
Ich möchte eine Fehlkonfiguration nicht ausschließen, da ich das System gestern erst aufgebaut habe.
MfG
Schmidti
edit:
openWB Version? 1.9.003
openWB Variante? series2 standart+
PV Tagessummenwert fehlt
Re: PV Tagessummenwert fehlt
Ok,
nach viel Suchen antworte ich mir mal selber.
Für mich scheint es so, als wenn keine Tagessummenwerte von der API übergeben werden (können?).
Schade eigentlich. Falls es doch geht, würde ich mich über eine Info freuen.
Gruß
Schmidti
nach viel Suchen antworte ich mir mal selber.
Für mich scheint es so, als wenn keine Tagessummenwerte von der API übergeben werden (können?).
Schade eigentlich. Falls es doch geht, würde ich mich über eine Info freuen.
Gruß
Schmidti
Re: PV Tagessummenwert fehlt
Hallo openWB Support und alle GEN24 Leidgeplagten,
gibt es eigentlich Neuigkeiten bzgl. "fehlerhafter API" seitens Fronius?
Ich muss bzgl. EVU Einstellungen schon sehr tricksen, um einigermaßen plausible Werte zu bekommen. Derzeitige Softwareversion des GEN24.... Im Übrigen funktioniert die Tagesansicht bei mir gar nicht. ( Stable: 1.9.003 ) Grundsätzlich wollte ich eigentlich die openWB Standalone und den Go-e in Zukunft gegen eine
openWB series2 eintauschen. Leider gibt es aber diese Probleme mit dem Fronius Gen24.......
VG
gibt es eigentlich Neuigkeiten bzgl. "fehlerhafter API" seitens Fronius?
Ich muss bzgl. EVU Einstellungen schon sehr tricksen, um einigermaßen plausible Werte zu bekommen. Derzeitige Softwareversion des GEN24.... Im Übrigen funktioniert die Tagesansicht bei mir gar nicht. ( Stable: 1.9.003 ) Grundsätzlich wollte ich eigentlich die openWB Standalone und den Go-e in Zukunft gegen eine
openWB series2 eintauschen. Leider gibt es aber diese Probleme mit dem Fronius Gen24.......
VG
------------------------------------------------------------------------------------------
PV 8,56 kWp / Fronius Gen24Plus / Fronius SmartMeter / BYD HVS Premium 7,7 kW
VW e-Golf (Bj 2020) / openWB Standalone / go-eCharger HOME+ 22 kW
PV 8,56 kWp / Fronius Gen24Plus / Fronius SmartMeter / BYD HVS Premium 7,7 kW
VW e-Golf (Bj 2020) / openWB Standalone / go-eCharger HOME+ 22 kW
Re: PV Tagessummenwert fehlt
Hallo GEN24 Nutzer,
Fronius Technischer Support schrieb am 07.05.2021:
Bezugnehmend auf Ihre Anfrage kann ich Ihnen folgendes mitteilen:
Die API- Abfrage [des PV-Ertrags] mit dem Gen24 ist aktuell noch nicht möglich.
Eventuell kann sich der Kunde über die Modbus TCP Abfrage weiterhelfen.
Die API Schnittstelle soll mit einem folgenden Firmware Update implementiert werden.
Infos zum Modbus TCP finden Sie im Anhang.
openWB Support schrieb am 10.05.2021:
openWB nutzt nachwievor die JSON API.
Die openWB Status und Logging Tages-, Monats- und Jahresansichten sind bei mir auch nach dem Update des GEN24 auf Version 1.12.5-0 weiterhin unvollständig (PV NaN kWh) bzw. hinsichtlich dem Hausverbrauch falsch.
Falls es hierzu eine Lösung gibt, bin ich interessiert, diese zu erfahren.
Ich bin aber insoweit mit openWB sehr zufrieden, dass mit der Einstellung "Variante 2" im Fronius-Modul die Ladesteuerung gut funktioniert und außerdem Netzbezug und -einspeisung in kWh richtig angezeigt werden.
Fronius Technischer Support schrieb am 07.05.2021:
Bezugnehmend auf Ihre Anfrage kann ich Ihnen folgendes mitteilen:
Die API- Abfrage [des PV-Ertrags] mit dem Gen24 ist aktuell noch nicht möglich.
Eventuell kann sich der Kunde über die Modbus TCP Abfrage weiterhelfen.
Die API Schnittstelle soll mit einem folgenden Firmware Update implementiert werden.
Infos zum Modbus TCP finden Sie im Anhang.
openWB Support schrieb am 10.05.2021:
openWB nutzt nachwievor die JSON API.
Die openWB Status und Logging Tages-, Monats- und Jahresansichten sind bei mir auch nach dem Update des GEN24 auf Version 1.12.5-0 weiterhin unvollständig (PV NaN kWh) bzw. hinsichtlich dem Hausverbrauch falsch.
Falls es hierzu eine Lösung gibt, bin ich interessiert, diese zu erfahren.
Ich bin aber insoweit mit openWB sehr zufrieden, dass mit der Einstellung "Variante 2" im Fronius-Modul die Ladesteuerung gut funktioniert und außerdem Netzbezug und -einspeisung in kWh richtig angezeigt werden.
PV 9,99 kWp / Fronius Gen24 10.0 Plus / Fronius SmartMeter TS 65A-3 / Opel Corsa-e (Prod. 29.11.2020) /
openWB series2 custom addon_platine autom_umschalt 1p/3p 11 kW / openWB standalone / Shelly 3EM für Einbindung der Wärmepumpe in openWB Smart Home 2.0
openWB series2 custom addon_platine autom_umschalt 1p/3p 11 kW / openWB standalone / Shelly 3EM für Einbindung der Wärmepumpe in openWB Smart Home 2.0
Re: PV Tagessummenwert fehlt
Hi,
Du schreibst, du hast ein Fronius Smart Meter. Zeigt dir das Solarweb (Webseite) den richtigen Hausverbrauch an? Hier kommt es wohl darauf an, wo das SmartMeter "physisch" verbaut wurde bzw. wie das Messkonzept ist.
Du schreibst, du hast ein Fronius Smart Meter. Zeigt dir das Solarweb (Webseite) den richtigen Hausverbrauch an? Hier kommt es wohl darauf an, wo das SmartMeter "physisch" verbaut wurde bzw. wie das Messkonzept ist.
Viele Grüße
mading
Fronius Symo 7.0.3M mit SmartMeter - 6,96kwp | openWB series2 standard+ | Visualisierung + Steuerung mit iobroker/ vis und Grafana | VW ID4
mading
Fronius Symo 7.0.3M mit SmartMeter - 6,96kwp | openWB series2 standard+ | Visualisierung + Steuerung mit iobroker/ vis und Grafana | VW ID4
Re: PV Tagessummenwert fehlt
Hi,
das Fronius solarweb.com zeigt sowohl die PV-Produktion als auch den Hausverbrauch (PV Direktverbrauch + Leistung vom Netz) richtig an.
Das Fronius Dashboard (im lokalen Netz) zeigt dagegen nur die aktuelle Leistung (kW) aber nicht die produzierte Energie (kWh) an, siehe Anlage.
Das Smartmeter ist auf der EVU-Seite (grid) eingebaut.
VG
LEG
das Fronius solarweb.com zeigt sowohl die PV-Produktion als auch den Hausverbrauch (PV Direktverbrauch + Leistung vom Netz) richtig an.
Das Fronius Dashboard (im lokalen Netz) zeigt dagegen nur die aktuelle Leistung (kW) aber nicht die produzierte Energie (kWh) an, siehe Anlage.
Das Smartmeter ist auf der EVU-Seite (grid) eingebaut.
VG
LEG
PV 9,99 kWp / Fronius Gen24 10.0 Plus / Fronius SmartMeter TS 65A-3 / Opel Corsa-e (Prod. 29.11.2020) /
openWB series2 custom addon_platine autom_umschalt 1p/3p 11 kW / openWB standalone / Shelly 3EM für Einbindung der Wärmepumpe in openWB Smart Home 2.0
openWB series2 custom addon_platine autom_umschalt 1p/3p 11 kW / openWB standalone / Shelly 3EM für Einbindung der Wärmepumpe in openWB Smart Home 2.0
Re: PV Tagessummenwert fehlt
Seltsam. Bei meinem Fronius liefert die Schnittstelle die PV Produktion heute direkt. Hausverbrauch muss berechnet werden.
Versuch mal: http://<IPdeinesWR>/solar_api/v1/GetPowerFlowRealtimeData.fcgi
E_Day" : Ist die PV Prod heute
Ich berechne den Hausverbrauch u.a. Durch
P_Grid" :
"P_Load" :
"P_PV" :
Zeigt dir die URL diese Werte an?
Versuch mal: http://<IPdeinesWR>/solar_api/v1/GetPowerFlowRealtimeData.fcgi
E_Day" : Ist die PV Prod heute
Ich berechne den Hausverbrauch u.a. Durch
P_Grid" :
"P_Load" :
"P_PV" :
Zeigt dir die URL diese Werte an?
Viele Grüße
mading
Fronius Symo 7.0.3M mit SmartMeter - 6,96kwp | openWB series2 standard+ | Visualisierung + Steuerung mit iobroker/ vis und Grafana | VW ID4
mading
Fronius Symo 7.0.3M mit SmartMeter - 6,96kwp | openWB series2 standard+ | Visualisierung + Steuerung mit iobroker/ vis und Grafana | VW ID4
Re: PV Tagessummenwert fehlt
Die aktuellen Leistungswerte P_Grid, P_Load, P_PV (in kW) werden von der Fronius GEN24 API zurückgegeben, nicht jedoch die Energiewerte E_Day, E_Total, E_Year (in kWh):
[IP-WR]/solar_api/v1/GetPowerFlowRealtimeData.fcgi
"E_Day" : null,
"E_Total" : null,
"E_Year" : null,
"Meter_Location" : "grid",
"Mode" : "meter",
"P_Akku" : null,
"P_Grid" : 467.89999999999998,
"P_Load" : -467.89999999999998,
"P_PV" : 0.0,
"Timestamp" : "2021-05-11T21:49:25+00:00"
Fronius solarweb liefert aber die Energiewerte.
Vom openWB Support habe ich heute eine Lösung erhalten, mit der die Energiewerte (in kWh) für PV-Gesamtertrag, -Tagesertrag, -Monatsertrag und -Jahresertrag nun auch in openWB (Startbild, Status und Logging Tagesansicht, Monatsansicht und Jahresansicht) angezeigt werden.
Die Lösung besteht im Upgrade auf openWB Version 1.9.230 und den Einstellungen
- Kompatibilitätsmodus für Gen24 / neuere Symo = "Variante 2" in der Modulkonfiguration EVU
- Gen24 = "Ja" in der Modulkonfiguration PV
Somit ist das Problem "PV Tagessummenwert fehlt" für mich gelöst.
Vielen Dank dafür auch an dieser Stelle an den openWB Support!
[IP-WR]/solar_api/v1/GetPowerFlowRealtimeData.fcgi
"E_Day" : null,
"E_Total" : null,
"E_Year" : null,
"Meter_Location" : "grid",
"Mode" : "meter",
"P_Akku" : null,
"P_Grid" : 467.89999999999998,
"P_Load" : -467.89999999999998,
"P_PV" : 0.0,
"Timestamp" : "2021-05-11T21:49:25+00:00"
Fronius solarweb liefert aber die Energiewerte.
Vom openWB Support habe ich heute eine Lösung erhalten, mit der die Energiewerte (in kWh) für PV-Gesamtertrag, -Tagesertrag, -Monatsertrag und -Jahresertrag nun auch in openWB (Startbild, Status und Logging Tagesansicht, Monatsansicht und Jahresansicht) angezeigt werden.
Die Lösung besteht im Upgrade auf openWB Version 1.9.230 und den Einstellungen
- Kompatibilitätsmodus für Gen24 / neuere Symo = "Variante 2" in der Modulkonfiguration EVU
- Gen24 = "Ja" in der Modulkonfiguration PV
Somit ist das Problem "PV Tagessummenwert fehlt" für mich gelöst.
Vielen Dank dafür auch an dieser Stelle an den openWB Support!
PV 9,99 kWp / Fronius Gen24 10.0 Plus / Fronius SmartMeter TS 65A-3 / Opel Corsa-e (Prod. 29.11.2020) /
openWB series2 custom addon_platine autom_umschalt 1p/3p 11 kW / openWB standalone / Shelly 3EM für Einbindung der Wärmepumpe in openWB Smart Home 2.0
openWB series2 custom addon_platine autom_umschalt 1p/3p 11 kW / openWB standalone / Shelly 3EM für Einbindung der Wärmepumpe in openWB Smart Home 2.0
Re: PV Tagessummenwert fehlt
Ich hänge mich mal hier dran, denn für mich ist das Problem leider noch nicht gelöst, bzw. schaffe ich es vielleicht auch nur nicht, die richtigen Parameter einzustellen.
openWB Series 1 mit 1/3 Phasenumschaltung (deaktiviert per Kabelbrücke, so geliefert)
Beta 1.9.235
Fronius Symo 7.0.3
EVU-Modul: Fronius mit S0-Meter; Verbrauchszweig; Kompatibilitätsmodus Primo aktiv; Gen24 AUS, Glättung AUS
PV-Modul: Fronius WR; Gen24 NEIN
API-Abfragen:
http://XXXX/solar_api/v1/GetPowerFlowRealtimeData.fcgi
{
"Body" : {
"Data" : {
"Inverters" : {
"1" : {
"DT" : 105,
"E_Day" : 28549,
"E_Total" : 37071900,
"E_Year" : 3299797.25,
"P" : 5127
}
},
"Site" : {
"E_Day" : 28549,
"E_Total" : 37071900,
"E_Year" : 3299797.25,
"Meter_Location" : "load",
"Mode" : "vague-meter",
"P_Akku" : null,
"P_Grid" : -4288.6208953722253,
"P_Load" : -838.37910462777472,
"P_PV" : 5127,
"rel_Autonomy" : 100,
"rel_SelfConsumption" : 16.35223531554076
},
"Version" : "12"
}
},
"Head" : {
"RequestArguments" : {},
"Status" : {
"Code" : 0,
"Reason" : "",
"UserMessage" : ""
},
"Timestamp" : "2021-06-11T14:19:53+02:00"
}
}
http://XXXX/solar_api/v1/GetMeterRealti ... ope=System
{
"Body" : {
"Data" : {
"1" : {
"Details" : {
"Manufacturer" : "Fronius",
"Model" : "S0 Meter at inverter 1",
"Serial" : "n.a."
},
"Enable" : 1,
"EnergyReal_WAC_Minus_Relative" : 63,
"Meter_Location_Current" : 1,
"PowerReal_P_Sum" : -707.54714190314178,
"TimeStamp" : 1623414046,
"Visible" : 1
}
}
},
"Head" : {
"RequestArguments" : {
"DeviceClass" : "Meter",
"Scope" : "System"
},
"Status" : {
"Code" : 0,
"Reason" : "",
"UserMessage" : ""
},
"Timestamp" : "2021-06-11T14:20:46+02:00"
}
}
Es werden alle Daten korrekt angezeigt...
Problem: "Logging Tagesansicht" ist leer, bzw. werden unplausible Werte angezeigt von LPs, die ich gar nicht habe...
Hat jemand einen Konfigurationstipp für mich. Das wäre toll!!
Gruß, Dirk.
openWB Series 1 mit 1/3 Phasenumschaltung (deaktiviert per Kabelbrücke, so geliefert)
Beta 1.9.235
Fronius Symo 7.0.3
EVU-Modul: Fronius mit S0-Meter; Verbrauchszweig; Kompatibilitätsmodus Primo aktiv; Gen24 AUS, Glättung AUS
PV-Modul: Fronius WR; Gen24 NEIN
API-Abfragen:
http://XXXX/solar_api/v1/GetPowerFlowRealtimeData.fcgi
{
"Body" : {
"Data" : {
"Inverters" : {
"1" : {
"DT" : 105,
"E_Day" : 28549,
"E_Total" : 37071900,
"E_Year" : 3299797.25,
"P" : 5127
}
},
"Site" : {
"E_Day" : 28549,
"E_Total" : 37071900,
"E_Year" : 3299797.25,
"Meter_Location" : "load",
"Mode" : "vague-meter",
"P_Akku" : null,
"P_Grid" : -4288.6208953722253,
"P_Load" : -838.37910462777472,
"P_PV" : 5127,
"rel_Autonomy" : 100,
"rel_SelfConsumption" : 16.35223531554076
},
"Version" : "12"
}
},
"Head" : {
"RequestArguments" : {},
"Status" : {
"Code" : 0,
"Reason" : "",
"UserMessage" : ""
},
"Timestamp" : "2021-06-11T14:19:53+02:00"
}
}
http://XXXX/solar_api/v1/GetMeterRealti ... ope=System
{
"Body" : {
"Data" : {
"1" : {
"Details" : {
"Manufacturer" : "Fronius",
"Model" : "S0 Meter at inverter 1",
"Serial" : "n.a."
},
"Enable" : 1,
"EnergyReal_WAC_Minus_Relative" : 63,
"Meter_Location_Current" : 1,
"PowerReal_P_Sum" : -707.54714190314178,
"TimeStamp" : 1623414046,
"Visible" : 1
}
}
},
"Head" : {
"RequestArguments" : {
"DeviceClass" : "Meter",
"Scope" : "System"
},
"Status" : {
"Code" : 0,
"Reason" : "",
"UserMessage" : ""
},
"Timestamp" : "2021-06-11T14:20:46+02:00"
}
}
Es werden alle Daten korrekt angezeigt...
Problem: "Logging Tagesansicht" ist leer, bzw. werden unplausible Werte angezeigt von LPs, die ich gar nicht habe...
Hat jemand einen Konfigurationstipp für mich. Das wäre toll!!
Gruß, Dirk.