Shelly keine Leistungsdaten

Von der openWB aus Schalten, hier geht es um Shelly und co.
TheSCC
Beiträge: 65
Registriert: So Mai 30, 2021 6:33 am

Shelly keine Leistungsdaten

Beitrag von TheSCC »

Nach der Aktualisierung auf:
Kernel: Linux 4.14.71-v7+ GNU/Linux
Python 3.5.3
openWB Version: 1.9.272 (2022-07-14 16:08:39 +0200 [d85d71cc] )
habe ich ein Problem mit dem Smart Home 2.0 und den Shellys. laut Smarthome kann man ja jetzt unter Leistungsmessung verschiedene Kanäle oder alle gemeinsam messen (perfekt darauf habe ich gewartet) :)
Nur leider zeit mir OpenWB keine Werte mehr an.
Meine Konfig:
Open WB
Open WB
Smarthome 1
Smarthome 1
Smarthome 2
Smarthome 2
Smarthome 3
Smarthome 3
Smarthome 4
Smarthome 4

SmartHomeLog:

Code: Alles auswählen

2022-07-19 16:25:32,812 INFO (1) BWWP rel: 0 oncnt/onstandby/time: 1/0/21605 Status/Üeb: 10/0 akt: 0 Z: 0
2022-07-19 16:25:24,632 INFO Speicher Entladung(-)/Ladung(+): 0 SpeicherSoC: 100
2022-07-19 16:25:24,631 INFO Uberschuss: 7663 Uberschuss mit Offset: 7663
2022-07-19 16:25:24,629 INFO EVU Bezug(-)/Einspeisung(+): 7663 max Speicherladung: 0
2022-07-19 16:25:19,621 INFO (1)BWWP Maximale Einschaltdauer erreicht bereits abgeschaltet
2022-07-19 16:25:19,595 INFO Mq pub openWB/SmartHome/Status/uberschuss=7486 old 5436
2022-07-19 16:25:19,586 INFO Mq pub openWB/SmartHome/Devices/4/RunningTimeToday=59060 old 59020
2022-07-19 16:25:19,577 INFO Mq pub openWB/SmartHome/Status/uberschussoffset=7486 old 5436
2022-07-19 16:25:19,550 INFO Einschaltgruppe rel: 0 Summe Einschaltschwelle: 0 max Einschaltverzögerung 0 nur Einschaltgruppe prüfen bis: 00:00:00 in Total sec 0
2022-07-19 16:25:19,547 INFO Anzahl devices in Auschaltgruppe: 0 akt: 0 Anzahl devices in Einschaltgruppe: 0
2022-07-19 16:25:19,545 INFO Total Watt nicht im Hausverbrauch: 0
2022-07-19 16:25:19,543 INFO Total Watt nichtabschaltbarer smarthomedevices: 0
2022-07-19 16:25:19,541 INFO Total Watt abschaltbarer smarthomedevices: 0
2022-07-19 16:25:19,511 INFO (5) null rel: 0 oncnt/onstandby/time: 0/0/18171 Status/Üeb: 10/1 akt: 0 Z: 2908104
2022-07-19 16:25:14,114 INFO (4) Trockner rel: 1 oncnt/onstandby/time: 0/0/59060 Status/Üeb: 10/1 akt: 0 Z: 0
2022-07-19 16:25:05,471 INFO (2) LWWP rel: 0 oncnt/onstandby/time: 0/0/0 Status/Üeb: 10/1 akt: 0 Z: 0
2022-07-19 16:24:53,913 INFO (1) BWWP rel: 0 oncnt/onstandby/time: 1/0/21605 Status/Üeb: 10/0 akt: 0 Z: 0
2022-07-19 16:24:44,047 INFO Speicher Entladung(-)/Ladung(+): 0 SpeicherSoC: 100
2022-07-19 16:24:44,045 INFO Uberschuss: 7486 Uberschuss mit Offset: 7486
2022-07-19 16:24:44,043 INFO EVU Bezug(-)/Einspeisung(+): 7486 max Speicherladung: 0
2022-07-19 16:24:39,028 INFO (1)BWWP Maximale Einschaltdauer erreicht bereits abgeschaltet
2022-07-19 16:24:39,003 INFO Mq pub openWB/SmartHome/Status/uberschuss=5436 old 5355
2022-07-19 16:24:38,998 INFO Mq pub openWB/SmartHome/Devices/4/RunningTimeToday=59020 old 58974
2022-07-19 16:24:38,982 INFO Mq pub openWB/SmartHome/Status/uberschussoffset=5436 old 5355
2022-07-19 16:24:38,947 INFO Einschaltgruppe rel: 0 Summe Einschaltschwelle: 0 max Einschaltverzögerung 0 nur Einschaltgruppe prüfen bis: 00:00:00 in Total sec 0
2022-07-19 16:24:38,931 INFO Anzahl devices in Auschaltgruppe: 0 akt: 0 Anzahl devices in Einschaltgruppe: 0
2022-07-19 16:24:38,929 INFO Total Watt nicht im Hausverbrauch: 0
2022-07-19 16:24:38,927 INFO Total Watt nichtabschaltbarer smarthomedevices: 0
2022-07-19 16:24:38,924 INFO Total Watt abschaltbarer smarthomedevices: 0
2022-07-19 16:24:38,901 INFO (5) null rel: 0 oncnt/onstandby/time: 0/0/18171 Status/Üeb: 10/1 akt: 0 Z: 2908104
2022-07-19 16:24:34,545 INFO (4) Trockner rel: 1 oncnt/onstandby/time: 0/0/59020 Status/Üeb: 10/1 akt: 0 Z: 0
2022-07-19 16:24:23,736 INFO (2) LWWP rel: 0 oncnt/onstandby/time: 0/0/0 Status/Üeb: 10/1 akt: 0 Z: 0
2022-07-19 16:24:10,909 INFO (1) BWWP rel: 0 oncnt/onstandby/time: 1/0/21605 Status/Üeb: 10/0 akt: 0 Z: 0
2022-07-19 16:23:58,739 INFO Speicher Entladung(-)/Ladung(+): 0 SpeicherSoC: 100
2022-07-19 16:23:58,738 INFO Uberschuss: 5436 Uberschuss mit Offset: 5436
2022-07-19 16:23:58,736 INFO EVU Bezug(-)/Einspeisung(+): 5436 max Speicherladung: 0
2022-07-19 16:23:53,700 INFO (1)BWWP Maximale Einschaltdauer erreicht bereits abgeschaltet
2022-07-19 16:23:53,672 INFO Mq pub openWB/SmartHome/Status/uberschuss=5355 old 5740
2022-07-19 16:23:53,667 INFO Mq pub openWB/SmartHome/Devices/4/RunningTimeToday=58974 old 58910
2022-07-19 16:23:53,649 INFO Mq pub openWB/SmartHome/Status/uberschussoffset=5355 old 5740
2022-07-19 16:23:53,626 INFO Einschaltgruppe rel: 0 Summe Einschaltschwelle: 0 max Einschaltverzögerung 0 nur Einschaltgruppe prüfen bis: 00:00:00 in Total sec 0
2022-07-19 16:23:53,623 INFO Anzahl devices in Auschaltgruppe: 0 akt: 0 Anzahl devices in Einschaltgruppe: 0
2022-07-19 16:23:53,621 INFO Total Watt nicht im Hausverbrauch: 0
2022-07-19 16:23:53,619 INFO Total Watt nichtabschaltbarer smarthomedevices: 0
2022-07-19 16:23:53,617 INFO Total Watt abschaltbarer smarthomedevices: 0
2022-07-19 16:23:53,590 INFO (5) null rel: 0 oncnt/onstandby/time: 0/0/18171 Status/Üeb: 10/1 akt: 0 Z: 2908104
2022-07-19 16:23:48,191 INFO (4) Trockner rel: 1 oncnt/onstandby/time: 0/0/58974 Status/Üeb: 10/1 akt: 0 Z: 0
2022-07-19 16:23:31,092 INFO (2) LWWP rel: 0 oncnt/onstandby/time: 0/0/0 Status/Üeb: 10/1 akt: 0 Z: 0
2022-07-19 16:23:15,745 INFO (1) BWWP rel: 0 oncnt/onstandby/time: 1/0/21605 Status/Üeb: 10/0 akt: 0 Z: 0
2022-07-19 16:22:55,099 INFO Speicher Entladung(-)/Ladung(+): 0 SpeicherSoC: 100
2022-07-19 16:22:55,097 INFO Uberschuss: 5355 Uberschuss mit Offset: 5355
2022-07-19 16:22:55,096 INFO EVU Bezug(-)/Einspeisung(+): 5355 max Speicherladung: 0
2022-07-19 16:22:50,063 INFO (1)BWWP Maximale Einschaltdauer erreicht bereits abgeschaltet
2022-07-19 16:22:50,021 INFO Mq pub openWB/SmartHome/Status/uberschuss=5740 old 8055
2022-07-19 16:22:50,017 INFO Mq pub openWB/SmartHome/Devices/4/RunningTimeToday=58910 old 58854
2022-07-19 16:22:49,996 INFO Mq pub openWB/SmartHome/Status/uberschussoffset=5740 old 8055
2022-07-19 16:22:49,945 INFO Einschaltgruppe rel: 0 Summe Einschaltschwelle: 0 max Einschaltverzögerung 0 nur Einschaltgruppe prüfen bis: 00:00:00 in Total sec 0
2022-07-19 16:22:49,943 INFO Anzahl devices in Auschaltgruppe: 0 akt: 0 Anzahl devices in Einschaltgruppe: 0
2022-07-19 16:22:49,942 INFO Total Watt nicht im Hausverbrauch: 0
2022-07-19 16:22:49,941 INFO Total Watt nichtabschaltbarer smarthomedevices: 0
2022-07-19 16:22:49,939 INFO Total Watt abschaltbarer smarthomedevices: 0
2022-07-19 16:22:49,935 INFO (5) null rel: 0 oncnt/onstandby/time: 0/0/18171 Status/Üeb: 10/1 akt: 0 Z: 2908104
2022-07-19 16:22:44,062 INFO (4) Trockner rel: 1 oncnt/onstandby/time: 0/0/58910 Status/Üeb: 10/1 akt: 0 Z: 0
2022-07-19 16:22:29,894 INFO (2) LWWP rel: 0 oncnt/onstandby/time: 0/0/0 Status/Üeb: 10/1 akt: 0 Z: 0
2022-07-19 16:22:16,016 INFO (1) BWWP rel: 0 oncnt/onstandby/time: 1/0/21605 Status/Üeb: 10/0 akt: 0 Z: 0
2022-07-19 16:22:00,567 INFO Speicher Entladung(-)/Ladung(+): 0 SpeicherSoC: 100
2022-07-19 16:22:00,566 INFO Uberschuss: 5740 Uberschuss mit Offset: 5740
2022-07-19 16:22:00,564 INFO EVU Bezug(-)/Einspeisung(+): 5740 max Speicherladung: 0
2022-07-19 16:21:55,547 INFO (1)BWWP Maximale Einschaltdauer erreicht bereits abgeschaltet
2022-07-19 16:21:55,518 INFO Mq pub openWB/SmartHome/Status/uberschuss=8055 old 8272
2022-07-19 16:21:55,501 INFO Mq pub openWB/SmartHome/Devices/4/RunningTimeToday=58854 old 58766
2022-07-19 16:21:55,494 INFO Mq pub openWB/SmartHome/Status/uberschussoffset=8055 old 8272
2022-07-19 16:21:55,465 INFO Einschaltgruppe rel: 0 Summe Einschaltschwelle: 0 max Einschaltverzögerung 0 nur Einschaltgruppe prüfen bis: 00:00:00 in Total sec 0
2022-07-19 16:21:55,444 INFO Anzahl devices in Auschaltgruppe: 0 akt: 0 Anzahl devices in Einschaltgruppe: 0
2022-07-19 16:21:55,443 INFO Total Watt nicht im Hausverbrauch: 0
2022-07-19 16:21:55,441 INFO Total Watt nichtabschaltbarer smarthomedevices: 0
2022-07-19 16:21:55,439 INFO Total Watt abschaltbarer smarthomedevices: 0
2022-07-19 16:21:55,391 INFO (5) null rel: 0 oncnt/onstandby/time: 0/0/18171 Status/Üeb: 10/1 akt: 0 Z: 2908104
2022-07-19 16:21:48,234 INFO (4) Trockner rel: 1 oncnt/onstandby/time: 0/0/58854 Status/Üeb: 10/1 akt: 0 Z: 0
2022-07-19 16:21:33,762 INFO (2) LWWP rel: 0 oncnt/onstandby/time: 0/0/0 Status/Üeb: 10/1 akt: 0 Z: 0
2022-07-19 16:21:18,123 INFO (1) BWWP rel: 0 oncnt/onstandby/time: 1/0/21605 Status/Üeb: 10/0 akt: 0 Z: 0
2022-07-19 16:21:02,798 INFO Speicher Entladung(-)/Ladung(+): 0 SpeicherSoC: 100
2022-07-19 16:21:02,796 INFO Uberschuss: 8055 Uberschuss mit Offset: 8055
2022-07-19 16:21:02,794 INFO EVU Bezug(-)/Einspeisung(+): 8055 max Speicherladung: 0
2022-07-19 16:20:57,752 INFO (1)BWWP Maximale Einschaltdauer erreicht bereits abgeschaltet
2022-07-19 16:20:57,724 INFO Mq pub openWB/SmartHome/Status/uberschuss=8272 old 8311
2022-07-19 16:20:57,719 INFO Mq pub openWB/SmartHome/Devices/4/RunningTimeToday=58766 old 58617
2022-07-19 16:20:57,703 INFO Mq pub openWB/SmartHome/Status/uberschussoffset=8272 old 8311
2022-07-19 16:20:57,663 INFO Einschaltgruppe rel: 0 Summe Einschaltschwelle: 0 max Einschaltverzögerung 0 nur Einschaltgruppe prüfen bis: 00:00:00 in Total sec 0
2022-07-19 16:20:57,662 INFO Anzahl devices in Auschaltgruppe: 0 akt: 0 Anzahl devices in Einschaltgruppe: 0
2022-07-19 16:20:57,660 INFO Total Watt nicht im Hausverbrauch: 0
2022-07-19 16:20:57,658 INFO Total Watt nichtabschaltbarer smarthomedevices: 0
2022-07-19 16:20:57,656 INFO Total Watt abschaltbarer smarthomedevices: 0
2022-07-19 16:20:57,612 INFO (5) null rel: 0 oncnt/onstandby/time: 0/0/18171 Status/Üeb: 10/1 akt: 0 Z: 2908104
2022-07-19 16:20:20,990 INFO (4) Trockner rel: 1 oncnt/onstandby/time: 0/0/58766 Status/Üeb: 10/1 akt: 0 Z: 0
2022-07-19 16:18:46,360 INFO (2) LWWP rel: 0 oncnt/onstandby/time: 0/0/0 Status/Üeb: 10/1 akt: 0 Z: 0
2022-07-19 16:18:21,129 INFO (1) BWWP rel: 0 oncnt/onstandby/time: 1/0/21605 Status/Üeb: 10/0 akt: 0 Z: 0
2022-07-19 16:18:02,933 INFO Speicher Entladung(-)/Ladung(+): 0 SpeicherSoC: 100
2022-07-19 16:18:02,931 INFO Uberschuss: 8272 Uberschuss mit Offset: 8272
2022-07-19 16:18:02,930 INFO EVU Bezug(-)/Einspeisung(+): 8272 max Speicherladung: 0
2022-07-19 16:17:57,920 INFO (1)BWWP Maximale Einschaltdauer erreicht bereits abgeschaltet
2022-07-19 16:17:57,901 INFO Mq pub openWB/SmartHome/Status/uberschuss=8311 old 6431
2022-07-19 16:17:57,897 INFO Mq pub openWB/SmartHome/Devices/4/RunningTimeToday=58617 old 58567
2022-07-19 16:17:57,886 INFO Mq pub openWB/SmartHome/Status/uberschussoffset=8311 old 6431
2022-07-19 16:17:57,847 INFO Einschaltgruppe rel: 0 Summe Einschaltschwelle: 0 max Einschaltverzögerung 0 nur Einschaltgruppe prüfen bis: 00:00:00 in Total sec 0
2022-07-19 16:17:57,845 INFO Anzahl devices in Auschaltgruppe: 0 akt: 0 Anzahl devices in Einschaltgruppe: 0
2022-07-19 16:17:57,840 INFO Total Watt nicht im Hausverbrauch: 0
2022-07-19 16:17:57,838 INFO Total Watt nichtabschaltbarer smarthomedevices: 0
2022-07-19 16:17:57,836 INFO Total Watt abschaltbarer smarthomedevices: 0
2022-07-19 16:17:57,811 INFO (5) null rel: 0 oncnt/onstandby/time: 0/0/18171 Status/Üeb: 10/1 akt: 0 Z: 2908104
2022-07-19 16:17:51,716 INFO (4) Trockner rel: 1 oncnt/onstandby/time: 0/0/58617 Status/Üeb: 10/1 akt: 0 Z: 0
DebugLog:

Code: Alles auswählen

2022-07-19 16:26:51: PID: 6240: **** Regulation loop start **** (LV1) at 70 main /var/www/html/openWB/regel.sh
2022-07-19 16:26:51: PID: 20525: legacy run server: Completed running command in 0.54s: ["wr_plenticore.read_kostalplenticore","192.168.178.40","none","0","none"]
2022-07-19 16:26:51: PID: 20525: Kostal-Plenticore: WR1 Leistung = 6353PV_total = 6353
2022-07-19 16:26:51: PID: 983: **** FATAL ********************************* (LV0) at 61 cleanup /var/www/html/openWB/regel.sh
2022-07-19 16:26:51: PID: 983: **** FATAL Regulation loop needs 41 seconds (LV0) at 60 cleanup /var/www/html/openWB/regel.sh
2022-07-19 16:26:51: PID: 983: **** FATAL ********************************* (LV0) at 59 cleanup /var/www/html/openWB/regel.sh
-Battery:0 -WR3:none-WR4:none-WR5:none
2022-07-19 16:26:51: PID: 20525: Kostal-Plenticore: Wechselrichter Kostal Plenticore Config - WR1:192.168.178.40 -WR2:none
2022-07-19 16:26:51: PID: 20525: legacy run server: Received command ["wr_plenticore.read_kostalplenticore","192.168.178.40","none","0","none"]
set-currents: setze ladung auf 6A
2022-07-19 16:26:49: PID: 4936: Modbus EVSE read CP1 issue - using previous state '1' (LV0) at 122 loadvars loadvars.sh
2022-07-19 16:26:49: PID: 3621: chargestatlp1 0	chargestatlp2 0	chargestatlp3 0 (LV1) at 1304 loadvars loadvars.sh
2022-07-19 16:26:49: PID: 3621: plugstatlp1 0	plugstatlp2 0	plugstatlp3 0 (LV1) at 1303 loadvars loadvars.sh
2022-07-19 16:26:49: PID: 3621: lp1enabled 1	lp2enabled 1	lp3enabled 1 (LV1) at 1302 loadvars loadvars.sh
2022-07-19 16:26:49: PID: 3621: EVU 1:V/8A 2: V/3A 3: V/11A (LV1) at 1301 loadvars loadvars.sh
2022-07-19 16:26:49: PID: 3621: lla3 0	llv3 238.8	llas13  llas23  soclp1 0 soclp2 (LV1) at 1300 loadvars loadvars.sh
2022-07-19 16:26:49: PID: 3621: lla2 0	llv2 240.2	llas12  llas22  sofortll 10 hausverbrauch 3492 wattbezug -5523 uberschuss 5523 (LV1) at 1299 loadvars loadvars.sh
2022-07-19 16:26:49: PID: 3621: lla1 0	llv1 238.8	llas11  llas21  mindestuberschuss 1800 abschaltuberschuss -5 lademodus 2 (LV1) at 1298 loadvars loadvars.sh
2022-07-19 16:26:49: PID: 3621: pv1watt -6355 pv2watt -2660 pvwatt -9015 ladeleistung 0 llalt 7 nachtladen 1 nachtladen 0 minimalA 8 maximalA 32 (LV1) at 1297 loadvars loadvars.sh
2022-07-19 16:26:47: PID: 5632: RET: 0 (LV2) at 16 main modules/bezug_kostalplenticoreem300haus/main.sh
2022-07-19 16:26:47: PID: 20525: legacy run server: Completed running command in 0.06s: ["bezug_kostalplenticoreem300haus.kostal_plenticore","1"]
2022-07-19 16:26:47: PID: 20525: Kostal-Plenticore: Kostal Plenticore Haus: 1
2022-07-19 16:26:47: PID: 20525: legacy run server: Received command ["bezug_kostalplenticoreem300haus.kostal_plenticore","1"]
set-currents: setze ladung auf 7A
2022-07-19 16:26:45: PID: 2440: Timing Umschaltung: 480 / 480 (LV1) at 15 u1p3pswitch u1p3p.sh
2022-07-19 16:26:45: PID: 2440: automatische Umschaltung aktiv (LV1) at 14 u1p3pswitch u1p3p.sh
2022-07-19 16:26:44: PID: 2440: Zeit zum abfragen aller Werte 20 Sekunden (LV1) at 176 main /var/www/html/openWB/regel.sh
2022-07-19 16:26:43: PID: 983: uberschuss 5597 wattbezug -5597 ladestatus 1 llsoll 7 pvwatt -9042 mindestuberschussphasen 1800 wattkombiniert 5597 schaltschwelle 230 (LV2) at 576 main /var/www/html/openWB/regel.sh
2022-07-19 16:26:43: PID: 983: anzahlphasen 1 (LV1) at 575 main /var/www/html/openWB/regel.sh
2022-07-19 16:26:42: PID: 20525: legacy run server: Completed running command in 0.60s: ["modules.openwb_flex.device","inverter","2","192.168.193.13","8899","116","2"]
2022-07-19 16:26:42: PID: 20525: soc.modules.common.store._api: Saving InverterState(currents=[-4.319112300872803, -4.155061721801758, -3.3131062984466553], exported=8230582.03125, power=-2660.6329956054688)
2022-07-19 16:26:42: PID: 20525: soc.modules.common.component_context: Update Komponente ['PV-Kit flex']
2022-07-19 16:26:42: PID: 20525: modules.openwb_flex.device: Start device reading {'component2': <modules.openwb_flex.inverter.PvKitFlex object at 0x74e33d70>}
2022-07-19 16:26:42: PID: 20525: modules.openwb_flex.device: openWB flex-Kit ID: 116
2022-07-19 16:26:42: PID: 20525: modules.openwb_flex.device: openWB flex-Kit Port: 8899
2022-07-19 16:26:42: PID: 4936: **** Regulation loop start **** (LV1) at 70 main /var/www/html/openWB/regel.sh
2022-07-19 16:26:42: PID: 20525: modules.openwb_flex.device: openWB flex-Kit IP-Adresse: 192.168.193.13
2022-07-19 16:26:42: PID: 20525: modules.openwb_flex.device: openWB flex Version: 2
2022-07-19 16:26:42: PID: 20525: modules.openwb_flex.device: Start reading flex
2022-07-19 16:26:42: PID: 20525: legacy run server: Received command ["modules.openwb_flex.device","inverter","2","192.168.193.13","8899","116","2"]
2022-07-19 16:26:40: PID: 32086: **** FATAL ********************************* (LV0) at 61 cleanup /var/www/html/openWB/regel.sh
2022-07-19 16:26:40: PID: 32086: **** FATAL Regulation loop needs 40 seconds (LV0) at 60 cleanup /var/www/html/openWB/regel.sh
2022-07-19 16:26:40: PID: 20525: legacy run server: Completed running command in 0.71s: ["wr_plenticore.read_kostalplenticore","192.168.178.40","none","0","none"]
2022-07-19 16:26:40: PID: 32086: **** FATAL ********************************* (LV0) at 59 cleanup /var/www/html/openWB/regel.sh
2022-07-19 16:26:40: PID: 20525: Kostal-Plenticore: WR1 Leistung = 6355PV_total = 6355
set-currents: setze ladung auf 6A
-Battery:0 -WR3:none-WR4:none-WR5:none
2022-07-19 16:26:39: PID: 20525: Kostal-Plenticore: Wechselrichter Kostal Plenticore Config - WR1:192.168.178.40 -WR2:none
2022-07-19 16:26:39: PID: 20525: legacy run server: Received command ["wr_plenticore.read_kostalplenticore","192.168.178.40","none","0","none"]
2022-07-19 16:26:39: PID: 2440: chargestatlp1 0	chargestatlp2 0	chargestatlp3 0 (LV1) at 1304 loadvars loadvars.sh
2022-07-19 16:26:39: PID: 2440: plugstatlp1 0	plugstatlp2 0	plugstatlp3 0 (LV1) at 1303 loadvars loadvars.sh
2022-07-19 16:26:39: PID: 2440: lp1enabled 1	lp2enabled 1	lp3enabled 1 (LV1) at 1302 loadvars loadvars.sh
2022-07-19 16:26:39: PID: 2440: EVU 1:V/8A 2: V/3A 3: V/11A (LV1) at 1301 loadvars loadvars.sh
2022-07-19 16:26:39: PID: 2440: lla3 0	llv3 238.7	llas13  llas23  soclp1 0 soclp2 (LV1) at 1300 loadvars loadvars.sh
2022-07-19 16:26:39: PID: 2440: lla2 0	llv2 240.4	llas12  llas22  sofortll 10 hausverbrauch 3468 wattbezug -5574 uberschuss 5574 (LV1) at 1299 loadvars loadvars.sh
2022-07-19 16:26:38: PID: 2440: lla1 0	llv1 238.4	llas11  llas21  mindestuberschuss 1800 abschaltuberschuss -5 lademodus 2 (LV1) at 1298 loadvars loadvars.sh
2022-07-19 16:26:38: PID: 2440: pv1watt -6359 pv2watt -2683 pvwatt -9042 ladeleistung 0 llalt 7 nachtladen 1 nachtladen 0 minimalA 8 maximalA 32 (LV1) at 1297 loadvars loadvars.sh
2022-07-19 16:26:36: PID: 4293: RET: 0 (LV2) at 16 main modules/bezug_kostalplenticoreem300haus/main.sh
2022-07-19 16:26:36: PID: 20525: legacy run server: Completed running command in 0.12s: ["bezug_kostalplenticoreem300haus.kostal_plenticore","1"]
2022-07-19 16:26:36: PID: 20525: Kostal-Plenticore: Kostal Plenticore Haus: 1
2022-07-19 16:26:36: PID: 20525: legacy run server: Received command ["bezug_kostalplenticoreem300haus.kostal_plenticore","1"]
set-currents: setze ladung auf 7A
2022-07-19 16:26:34: PID: 983: Timing Umschaltung: 480 / 480 (LV1) at 15 u1p3pswitch u1p3p.sh
2022-07-19 16:26:34: PID: 983: automatische Umschaltung aktiv (LV1) at 14 u1p3pswitch u1p3p.sh
2022-07-19 16:26:33: PID: 983: Zeit zum abfragen aller Werte 20 Sekunden (LV1) at 176 main /var/www/html/openWB/regel.sh
2022-07-19 16:26:32: PID: 32086: uberschuss 5598 wattbezug -5598 ladestatus 1 llsoll 7 pvwatt -9060 mindestuberschussphasen 1800 wattkombiniert 5598 schaltschwelle 230 (LV2) at 576 main /var/www/html/openWB/regel.sh
2022-07-19 16:26:32: PID: 32086: anzahlphasen 1 (LV1) at 575 main /var/www/html/openWB/regel.sh
2022-07-19 16:26:32: PID: 20525: legacy run server: Completed running command in 0.46s: ["modules.openwb_flex.device","inverter","2","192.168.193.13","8899","116","2"]
2022-07-19 16:26:32: PID: 20525: soc.modules.common.store._api: Saving InverterState(currents=[-4.30370569229126, -4.3557915687561035, -3.3046133518218994], exported=8230574.21875, power=-2683.1775512695312)
2022-07-19 16:26:32: PID: 20525: soc.modules.common.component_context: Update Komponente ['PV-Kit flex']
2022-07-19 16:26:32: PID: 20525: modules.openwb_flex.device: Start device reading {'component2': <modules.openwb_flex.inverter.PvKitFlex object at 0x742af310>}
2022-07-19 16:26:32: PID: 20525: modules.openwb_flex.device: openWB flex-Kit ID: 116
2022-07-19 16:26:32: PID: 3621: **** Regulation loop start **** (LV1) at 70 main /var/www/html/openWB/regel.sh
2022-07-19 16:26:32: PID: 20525: modules.openwb_flex.device: openWB flex-Kit Port: 8899
2022-07-19 16:26:32: PID: 20525: modules.openwb_flex.device: openWB flex-Kit IP-Adresse: 192.168.193.13
2022-07-19 16:26:32: PID: 20525: modules.openwb_flex.device: openWB flex Version: 2
2022-07-19 16:26:32: PID: 20525: modules.openwb_flex.device: Start reading flex
2022-07-19 16:26:32: PID: 20525: legacy run server: Received command ["modules.openwb_flex.device","inverter","2","192.168.193.13","8899","116","2"]
2022-07-19 16:26:31: PID: 31086: **** FATAL ********************************* (LV0) at 61 cleanup /var/www/html/openWB/regel.sh
2022-07-19 16:26:31: PID: 31086: **** FATAL Regulation loop needs 39 seconds (LV0) at 60 cleanup /var/www/html/openWB/regel.sh
2022-07-19 16:26:30: PID: 31086: **** FATAL ********************************* (LV0) at 59 cleanup /var/www/html/openWB/regel.sh
set-currents: setze ladung auf 6A
2022-07-19 16:26:30: PID: 20525: legacy run server: Completed running command in 0.51s: ["wr_plenticore.read_kostalplenticore","192.168.178.40","none","0","none"]
2022-07-19 16:26:30: PID: 20525: Kostal-Plenticore: WR1 Leistung = 6359PV_total = 6359
-Battery:0 -WR3:none-WR4:none-WR5:none
2022-07-19 16:26:29: PID: 20525: Kostal-Plenticore: Wechselrichter Kostal Plenticore Config - WR1:192.168.178.40 -WR2:none
2022-07-19 16:26:29: PID: 20525: legacy run server: Received command ["wr_plenticore.read_kostalplenticore","192.168.178.40","none","0","none"]
2022-07-19 16:26:28: PID: 983: chargestatlp1 0	chargestatlp2 0	chargestatlp3 0 (LV1) at 1304 loadvars loadvars.sh
2022-07-19 16:26:28: PID: 983: plugstatlp1 0	plugstatlp2 0	plugstatlp3 0 (LV1) at 1303 loadvars loadvars.sh
2022-07-19 16:26:28: PID: 983: lp1enabled 1	lp2enabled 1	lp3enabled 1 (LV1) at 1302 loadvars loadvars.sh
2022-07-19 16:26:28: PID: 983: EVU 1:V/8A 2: V/4A 3: V/11A (LV1) at 1301 loadvars loadvars.sh
2022-07-19 16:26:28: PID: 983: lla3 0	llv3 239.0	llas13  llas23  soclp1 0 soclp2 (LV1) at 1300 loadvars loadvars.sh
2022-07-19 16:26:28: PID: 983: lla2 0	llv2 240.2	llas12  llas22  sofortll 10 hausverbrauch 3463 wattbezug -5597 uberschuss 5597 (LV1) at 1299 loadvars loadvars.sh
2022-07-19 16:26:28: PID: 983: lla1 0	llv1 238.6	llas11  llas21  mindestuberschuss 1800 abschaltuberschuss -5 lademodus 2 (LV1) at 1298 loadvars loadvars.sh
2022-07-19 16:26:28: PID: 983: pv1watt -6364 pv2watt -2696 pvwatt -9060 ladeleistung 0 llalt 7 nachtladen 1 nachtladen 0 minimalA 8 maximalA 32 (LV1) at 1297 loadvars loadvars.sh
set-currents: setze ladung auf 7A
2022-07-19 16:26:26: PID: 2900: RET: 0 (LV2) at 16 main modules/bezug_kostalplenticoreem300haus/main.sh
2022-07-19 16:26:26: PID: 20525: legacy run server: Completed running command in 0.11s: ["bezug_kostalplenticoreem300haus.kostal_plenticore","1"]
2022-07-19 16:26:25: PID: 20525: Kostal-Plenticore: Kostal Plenticore Haus: 1
2022-07-19 16:26:25: PID: 20525: legacy run server: Received command ["bezug_kostalplenticoreem300haus.kostal_plenticore","1"]
2022-07-19 16:26:25: PID: 31086: uberschuss 5609 wattbezug -5609 ladestatus 1 llsoll 7 pvwatt -9092 mindestuberschussphasen 1800 wattkombiniert 5609 schaltschwelle 230 (LV2) at 576 main /var/www/html/openWB/regel.sh
2022-07-19 16:26:25: PID: 31086: anzahlphasen 1 (LV1) at 575 main /var/www/html/openWB/regel.sh
2022-07-19 16:26:24: PID: 32086: Timing Umschaltung: 480 / 480 (LV1) at 15 u1p3pswitch u1p3p.sh
2022-07-19 16:26:24: PID: 32086: automatische Umschaltung aktiv (LV1) at 14 u1p3pswitch u1p3p.sh
2022-07-19 16:26:23: PID: 32086: Zeit zum abfragen aller Werte 20 Sekunden (LV1) at 176 main /var/www/html/openWB/regel.sh
2022-07-19 16:26:22: PID: 2440: **** Regulation loop start **** (LV1) at 70 main /var/www/html/openWB/regel.sh
2022-07-19 16:26:21: PID: 20525: legacy run server: Completed running command in 0.60s: ["modules.openwb_flex.device","inverter","2","192.168.193.13","8899","116","2"]
2022-07-19 16:26:21: PID: 20525: soc.modules.common.store._api: Saving InverterState(currents=[-4.347885608673096, -4.426644802093506, -3.316363573074341], exported=8230566.40625, power=-2696.5026245117188)
2022-07-19 16:26:21: PID: 20525: soc.modules.common.component_context: Update Komponente ['PV-Kit flex']
2022-07-19 16:26:21: PID: 20525: modules.openwb_flex.device: Start device reading {'component2': <modules.openwb_flex.inverter.PvKitFlex object at 0x741e3ad0>}
2022-07-19 16:26:21: PID: 20525: modules.openwb_flex.device: openWB flex-Kit ID: 116
2022-07-19 16:26:21: PID: 20525: modules.openwb_flex.device: openWB flex-Kit Port: 8899
2022-07-19 16:26:21: PID: 20525: modules.openwb_flex.device: openWB flex-Kit IP-Adresse: 192.168.193.13
2022-07-19 16:26:21: PID: 20525: modules.openwb_flex.device: openWB flex Version: 2
2022-07-19 16:26:21: PID: 20525: modules.openwb_flex.device: Start reading flex
2022-07-19 16:26:21: PID: 20525: legacy run server: Received command ["modules.openwb_flex.device","inverter","2","192.168.193.13","8899","116","2"]
2022-07-19 16:26:19: PID: 29727: **** FATAL ********************************* (LV0) at 61 cleanup /var/www/html/openWB/regel.sh
2022-07-19 16:26:19: PID: 29727: **** FATAL Regulation loop needs 37 seconds (LV0) at 60 cleanup /var/www/html/openWB/regel.sh
2022-07-19 16:26:19: PID: 20525: legacy run server: Completed running command in 0.61s: ["wr_plenticore.read_kostalplenticore","192.168.178.40","none","0","none"]
2022-07-19 16:26:19: PID: 29727: **** FATAL ********************************* (LV0) at 59 cleanup /var/www/html/openWB/regel.sh
2022-07-19 16:26:19: PID: 20525: Kostal-Plenticore: WR1 Leistung = 6364PV_total = 6364
set-currents: setze ladung auf 6A
2022-07-19 16:26:18: PID: 32086: chargestatlp1 0	chargestatlp2 0	chargestatlp3 0 (LV1) at 1304 loadvars loadvars.sh
-Battery:0 -WR3:none-WR4:none-WR5:none
2022-07-19 16:26:18: PID: 20525: Kostal-Plenticore: Wechselrichter Kostal Plenticore Config - WR1:192.168.178.40 -WR2:none
2022-07-19 16:26:18: PID: 32086: plugstatlp1 0	plugstatlp2 0	plugstatlp3 0 (LV1) at 1303 loadvars loadvars.sh
2022-07-19 16:26:18: PID: 20525: legacy run server: Received command ["wr_plenticore.read_kostalplenticore","192.168.178.40","none","0","none"]
2022-07-19 16:26:18: PID: 32086: lp1enabled 1	lp2enabled 1	lp3enabled 1 (LV1) at 1302 loadvars loadvars.sh
2022-07-19 16:26:18: PID: 32086: EVU 1:V/8A 2: V/3A 3: V/11A (LV1) at 1301 loadvars loadvars.sh
2022-07-19 16:26:18: PID: 32086: lla3 0	llv3 239.1	llas13  llas23  soclp1 0 soclp2 (LV1) at 1300 loadvars loadvars.sh
2022-07-19 16:26:18: PID: 32086: lla2 0	llv2 240.2	llas12  llas22  sofortll 10 hausverbrauch 3494 wattbezug -5598 uberschuss 5598 (LV1) at 1299 loadvars loadvars.sh
2022-07-19 16:26:18: PID: 32086: lla1 0	llv1 238.6	llas11  llas21  mindestuberschuss 1800 abschaltuberschuss -5 lademodus 2 (LV1) at 1298 loadvars loadvars.sh
2022-07-19 16:26:18: PID: 32086: pv1watt -6368 pv2watt -2724 pvwatt -9092 ladeleistung 0 llalt 7 nachtladen 1 nachtladen 0 minimalA 8 maximalA 32 (LV1) at 1297 loadvars loadvars.sh
2022-07-19 16:26:16: PID: 1628: RET: 0 (LV2) at 16 main modules/bezug_kostalplenticoreem300haus/main.sh
2022-07-19 16:26:16: PID: 20525: legacy run server: Completed running command in 0.07s: ["bezug_kostalplenticoreem300haus.kostal_plenticore","1"]
2022-07-19 16:26:16: PID: 20525: Kostal-Plenticore: Kostal Plenticore Haus: 1
2022-07-19 16:26:16: PID: 20525: legacy run server: Received command ["bezug_kostalplenticoreem300haus.kostal_plenticore","1"]
2022-07-19 16:26:15: PID: 31086: Timing Umschaltung: 480 / 480 (LV1) at 15 u1p3pswitch u1p3p.sh
2022-07-19 16:26:15: PID: 31086: automatische Umschaltung aktiv (LV1) at 14 u1p3pswitch u1p3p.sh
set-currents: setze ladung auf 7A
2022-07-19 16:26:15: PID: 31086: Zeit zum abfragen aller Werte 20 Sekunden (LV1) at 176 main /var/www/html/openWB/regel.sh
2022-07-19 16:26:14: PID: 29727: uberschuss 5590 wattbezug -5590 ladestatus 1 llsoll 7 pvwatt -9105 mindestuberschussphasen 1800 wattkombiniert 5590 schaltschwelle 230 (LV2) at 576 main /var/www/html/openWB/regel.sh
2022-07-19 16:26:14: PID: 29727: anzahlphasen 1 (LV1) at 575 main /var/www/html/openWB/regel.sh
2022-07-19 16:26:12: PID: 20525: legacy run server: Completed running command in 0.47s: ["modules.openwb_flex.device","inverter","2","192.168.193.13","8899","116","2"]
2022-07-19 16:26:12: PID: 20525: soc.modules.common.store._api: Saving InverterState(currents=[-4.286606311798096, -4.486927032470703, -3.331184148788452], exported=8230559.5703125, power=-2724.5842895507812)
2022-07-19 16:26:12: PID: 983: **** Regulation loop start **** (LV1) at 70 main /var/www/html/openWB/regel.sh
2022-07-19 16:26:11: PID: 20525: soc.modules.common.component_context: Update Komponente ['PV-Kit flex']
2022-07-19 16:26:11: PID: 20525: modules.openwb_flex.device: Start device reading {'component2': <modules.openwb_flex.inverter.PvKitFlex object at 0x74273690>}
2022-07-19 16:26:11: PID: 20525: modules.openwb_flex.device: openWB flex-Kit ID: 116
2022-07-19 16:26:11: PID: 20525: modules.openwb_flex.device: openWB flex-Kit Port: 8899
2022-07-19 16:26:11: PID: 20525: modules.openwb_flex.device: openWB flex-Kit IP-Adresse: 192.168.193.13
2022-07-19 16:26:11: PID: 20525: modules.openwb_flex.device: openWB flex Version: 2
2022-07-19 16:26:11: PID: 20525: modules.openwb_flex.device: Start reading flex
2022-07-19 16:26:11: PID: 20525: legacy run server: Received command ["modules.openwb_flex.device","inverter","2","192.168.193.13","8899","116","2"]
2022-07-19 16:26:10: PID: 31086: chargestatlp1 0	chargestatlp2 0	chargestatlp3 0 (LV1) at 1304 loadvars loadvars.sh
2022-07-19 16:26:10: PID: 28523: **** FATAL ********************************* (LV0) at 61 cleanup /var/www/html/openWB/regel.sh
2022-07-19 16:26:10: PID: 20525: legacy run server: Completed running command in 0.81s: ["wr_plenticore.read_kostalplenticore","192.168.178.40","none","0","none"]
2022-07-19 16:26:10: PID: 20525: Kostal-Plenticore: WR1 Leistung = 6368PV_total = 6368
2022-07-19 16:26:10: PID: 28523: **** FATAL Regulation loop needs 39 seconds (LV0) at 60 cleanup /var/www/html/openWB/regel.sh
2022-07-19 16:26:10: PID: 31086: plugstatlp1 0	plugstatlp2 0	plugstatlp3 0 (LV1) at 1303 loadvars loadvars.sh
2022-07-19 16:26:10: PID: 31086: lp1enabled 1	lp2enabled 1	lp3enabled 1 (LV1) at 1302 loadvars loadvars.sh
2022-07-19 16:26:10: PID: 28523: **** FATAL ********************************* (LV0) at 59 cleanup /var/www/html/openWB/regel.sh
2022-07-19 16:26:10: PID: 31086: EVU 1:V/8A 2: V/4A 3: V/12A (LV1) at 1301 loadvars loadvars.sh
2022-07-19 16:26:09: PID: 31086: lla3 0	llv3 239.3	llas13  llas23  soclp1 0 soclp2 (LV1) at 1300 loadvars loadvars.sh
2022-07-19 16:26:09: PID: 31086: lla2 0	llv2 240.3	llas12  llas22  sofortll 10 hausverbrauch 3496 wattbezug -5609 uberschuss 5609 (LV1) at 1299 loadvars loadvars.sh
2022-07-19 16:26:09: PID: 31086: lla1 0	llv1 238.8	llas11  llas21  mindestuberschuss 1800 abschaltuberschuss -5 lademodus 2 (LV1) at 1298 loadvars loadvars.sh
2022-07-19 16:26:09: PID: 31086: pv1watt -6369 pv2watt -2736 pvwatt -9105 ladeleistung 0 llalt 7 nachtladen 1 nachtladen 0 minimalA 8 maximalA 32 (LV1) at 1297 loadvars loadvars.sh
set-currents: setze ladung auf 6A
-Battery:0 -WR3:none-WR4:none-WR5:none
2022-07-19 16:26:09: PID: 20525: Kostal-Plenticore: Wechselrichter Kostal Plenticore Config - WR1:192.168.178.40 -WR2:none
2022-07-19 16:26:09: PID: 20525: legacy run server: Received command ["wr_plenticore.read_kostalplenticore","192.168.178.40","none","0","none"]
2022-07-19 16:26:07: PID: 395: RET: 0 (LV2) at 16 main modules/bezug_kostalplenticoreem300haus/main.sh
2022-07-19 16:26:07: PID: 20525: legacy run server: Completed running command in 0.15s: ["bezug_kostalplenticoreem300haus.kostal_plenticore","1"]
2022-07-19 16:26:07: PID: 20525: Kostal-Plenticore: Kostal Plenticore Haus: 1
2022-07-19 16:26:07: PID: 20525: legacy run server: Received command ["bezug_kostalplenticoreem300haus.kostal_plenticore","1"]
set-currents: setze ladung auf 7A
2022-07-19 16:26:04: PID: 29727: Timing Umschaltung: 480 / 480 (LV1) at 15 u1p3pswitch u1p3p.sh
2022-07-19 16:26:04: PID: 29727: automatische Umschaltung aktiv (LV1) at 14 u1p3pswitch u1p3p.sh
2022-07-19 16:26:03: PID: 29727: Zeit zum abfragen aller Werte 19 Sekunden (LV1) at 176 main /var/www/html/openWB/regel.sh
2022-07-19 16:26:03: PID: 20525: legacy run server: Completed running command in 0.58s: ["modules.openwb_flex.device","inverter","2","192.168.193.13","8899","116","2"]
2022-07-19 16:26:03: PID: 28523: uberschuss 5537 wattbezug -5537 ladestatus 1 llsoll 7 pvwatt -9110 mindestuberschussphasen 1800 wattkombiniert 5537 schaltschwelle 230 (LV2) at 576 main /var/www/html/openWB/regel.sh
2022-07-19 16:26:03: PID: 20525: soc.modules.common.store._api: Saving InverterState(currents=[-4.294532775878906, -4.567448139190674, -3.360846757888794], exported=8230552.734375, power=-2736.2649536132812)
2022-07-19 16:26:03: PID: 28523: anzahlphasen 1 (LV1) at 575 main /var/www/html/openWB/regel.sh
2022-07-19 16:26:02: PID: 20525: soc.modules.common.component_context: Update Komponente ['PV-Kit flex']
2022-07-19 16:26:02: PID: 20525: modules.openwb_flex.device: Start device reading {'component2': <modules.openwb_flex.inverter.PvKitFlex object at 0x74273c90>}
2022-07-19 16:26:02: PID: 20525: modules.openwb_flex.device: openWB flex-Kit ID: 116
2022-07-19 16:26:02: PID: 20525: modules.openwb_flex.device: openWB flex-Kit Port: 8899
2022-07-19 16:26:02: PID: 20525: modules.openwb_flex.device: openWB flex-Kit IP-Adresse: 192.168.193.13
2022-07-19 16:26:02: PID: 20525: modules.openwb_flex.device: openWB flex Version: 2
2022-07-19 16:26:02: PID: 20525: modules.openwb_flex.device: Start reading flex
2022-07-19 16:26:02: PID: 20525: legacy run server: Received command ["modules.openwb_flex.device","inverter","2","192.168.193.13","8899","116","2"]
2022-07-19 16:26:01: PID: 32086: **** Regulation loop start **** (LV1) at 70 main /var/www/html/openWB/regel.sh
2022-07-19 16:26:01: PID: 20525: legacy run server: Completed running command in 0.74s: ["wr_plenticore.read_kostalplenticore","192.168.178.40","none","0","none"]
2022-07-19 16:26:01: PID: 20525: Kostal-Plenticore: WR1 Leistung = 6369PV_total = 6369
-Battery:0 -WR3:none-WR4:none-WR5:none
2022-07-19 16:26:00: PID: 20525: Kostal-Plenticore: Wechselrichter Kostal Plenticore Config - WR1:192.168.178.40 -WR2:none
2022-07-19 16:26:00: PID: 20525: legacy run server: Received command ["wr_plenticore.read_kostalplenticore","192.168.178.40","none","0","none"]
2022-07-19 16:26:00: PID: 27167: **** FATAL ********************************* (LV0) at 61 cleanup /var/www/html/openWB/regel.sh
2022-07-19 16:25:59: PID: 27167: **** FATAL Regulation loop needs 37 seconds (LV0) at 60 cleanup /var/www/html/openWB/regel.sh
2022-07-19 16:25:59: PID: 27167: **** FATAL ********************************* (LV0) at 59 cleanup /var/www/html/openWB/regel.sh
set-currents: setze ladung auf 6A
2022-07-19 16:25:59: PID: 29727: chargestatlp1 0	chargestatlp2 0	chargestatlp3 0 (LV1) at 1304 loadvars loadvars.sh
2022-07-19 16:25:59: PID: 29727: plugstatlp1 0	plugstatlp2 0	plugstatlp3 0 (LV1) at 1303 loadvars loadvars.sh
2022-07-19 16:25:59: PID: 29727: lp1enabled 1	lp2enabled 1	lp3enabled 1 (LV1) at 1302 loadvars loadvars.sh
2022-07-19 16:25:58: PID: 29727: EVU 1:V/8A 2: V/3A 3: V/11A (LV1) at 1301 loadvars loadvars.sh
2022-07-19 16:25:58: PID: 29727: lla3 0	llv3 239.4	llas13  llas23  soclp1 0 soclp2 (LV1) at 1300 loadvars loadvars.sh
2022-07-19 16:25:58: PID: 29727: lla2 0	llv2 240.5	llas12  llas22  sofortll 10 hausverbrauch 3520 wattbezug -5590 uberschuss 5590 (LV1) at 1299 loadvars loadvars.sh
2022-07-19 16:25:58: PID: 29727: lla1 0	llv1 238.5	llas11  llas21  mindestuberschuss 1800 abschaltuberschuss -5 lademodus 2 (LV1) at 1298 loadvars loadvars.sh
2022-07-19 16:25:58: PID: 29727: pv1watt -6369 pv2watt -2741 pvwatt -9110 ladeleistung 0 llalt 7 nachtladen 1 nachtladen 0 minimalA 8 maximalA 32 (LV1) at 1297 loadvars loadvars.sh
2022-07-19 16:25:56: PID: 31434: RET: 0 (LV2) at 16 main modules/bezug_kostalplenticoreem300haus/main.sh
2022-07-19 16:25:56: PID: 20525: legacy run server: Completed running command in 0.07s: ["bezug_kostalplenticoreem300haus.kostal_plenticore","1"]
2022-07-19 16:25:56: PID: 20525: Kostal-Plenticore: Kostal Plenticore Haus: 1
2022-07-19 16:25:56: PID: 20525: legacy run server: Received command ["bezug_kostalplenticoreem300haus.kostal_plenticore","1"]
set-currents: setze ladung auf 7A
2022-07-19 16:25:54: PID: 28523: Timing Umschaltung: 480 / 480 (LV1) at 15 u1p3pswitch u1p3p.sh
2022-07-19 16:25:54: PID: 27167: uberschuss 7605 wattbezug -7605 ladestatus 1 llsoll 7 pvwatt -9115 mindestuberschussphasen 1800 wattkombiniert 7605 schaltschwelle 230 (LV2) at 576 main /var/www/html/openWB/regel.sh
2022-07-19 16:25:54: PID: 28523: automatische Umschaltung aktiv (LV1) at 14 u1p3pswitch u1p3p.sh
2022-07-19 16:25:54: PID: 27167: anzahlphasen 1 (LV1) at 575 main /var/www/html/openWB/regel.sh
2022-07-19 16:25:54: PID: 28523: Zeit zum abfragen aller Werte 19 Sekunden (LV1) at 176 main /var/www/html/openWB/regel.sh
2022-07-19 16:25:53: PID: 31086: **** Regulation loop start **** (LV1) at 70 main /var/www/html/openWB/regel.sh
2022-07-19 16:25:53: PID: 20525: legacy run server: Completed running command in 0.58s: ["modules.openwb_flex.device","inverter","2","192.168.193.13","8899","116","2"]
2022-07-19 16:25:52: PID: 20525: soc.modules.common.store._api: Saving InverterState(currents=[-4.269017219543457, -4.645851135253906, -3.3300747871398926], exported=8230545.8984375, power=-2741.4140625)
2022-07-19 16:25:52: PID: 20525: soc.modules.common.component_context: Update Komponente ['PV-Kit flex']
2022-07-19 16:25:52: PID: 20525: modules.openwb_flex.device: Start device reading {'component2': <modules.openwb_flex.inverter.PvKitFlex object at 0x741e35f0>}
2022-07-19 16:25:52: PID: 20525: modules.openwb_flex.device: openWB flex-Kit ID: 116
2022-07-19 16:25:52: PID: 20525: modules.openwb_flex.device: openWB flex-Kit Port: 8899
2022-07-19 16:25:52: PID: 20525: modules.openwb_flex.device: openWB flex-Kit IP-Adresse: 192.168.193.13
2022-07-19 16:25:52: PID: 20525: modules.openwb_flex.device: openWB flex Version: 2
2022-07-19 16:25:52: PID: 20525: modules.openwb_flex.device: Start reading flex
2022-07-19 16:25:52: PID: 20525: legacy run server: Received command ["modules.openwb_flex.device","inverter","2","192.168.193.13","8899","116","2"]
2022-07-19 16:25:50: PID: 20525: legacy run server: Completed running command in 0.56s: ["wr_plenticore.read_kostalplenticore","192.168.178.40","none","0","none"]
2022-07-19 16:25:50: PID: 20525: Kostal-Plenticore: WR1 Leistung = 6369PV_total = 6369
-Battery:0 -WR3:none-WR4:none-WR5:none
2022-07-19 16:25:50: PID: 20525: Kostal-Plenticore: Wechselrichter Kostal Plenticore Config - WR1:192.168.178.40 -WR2:none
2022-07-19 16:25:50: PID: 20525: legacy run server: Received command ["wr_plenticore.read_kostalplenticore","192.168.178.40","none","0","none"]
2022-07-19 16:25:49: PID: 28523: chargestatlp1 0	chargestatlp2 0	chargestatlp3 0 (LV1) at 1304 loadvars loadvars.sh
2022-07-19 16:25:49: PID: 28523: plugstatlp1 0	plugstatlp2 0	plugstatlp3 0 (LV1) at 1303 loadvars loadvars.sh
2022-07-19 16:25:49: PID: 28523: lp1enabled 1	lp2enabled 1	lp3enabled 1 (LV1) at 1302 loadvars loadvars.sh
2022-07-19 16:25:49: PID: 28523: EVU 1:V/8A 2: V/3A 3: V/11A (LV1) at 1301 loadvars loadvars.sh
2022-07-19 16:25:49: PID: 28523: lla3 0	llv3 239.1	llas13  llas23  soclp1 0 soclp2 (LV1) at 1300 loadvars loadvars.sh
2022-07-19 16:25:49: PID: 28523: lla2 0	llv2 240.5	llas12  llas22  sofortll 10 hausverbrauch 3578 wattbezug -5537 uberschuss 5537 (LV1) at 1299 loadvars loadvars.sh
2022-07-19 16:25:49: PID: 28523: lla1 0	llv1 238.6	llas11  llas21  mindestuberschuss 1800 abschaltuberschuss -5 lademodus 2 (LV1) at 1298 loadvars loadvars.sh
2022-07-19 16:25:49: PID: 28523: pv1watt -6367 pv2watt -2748 pvwatt -9115 ladeleistung 0 llalt 7 nachtladen 1 nachtladen 0 minimalA 8 maximalA 32 (LV1) at 1297 loadvars loadvars.sh
2022-07-19 16:25:47: PID: 27167: Timing Umschaltung: 480 / 480 (LV1) at 15 u1p3pswitch u1p3p.sh
2022-07-19 16:25:47: PID: 30359: RET: 0 (LV2) at 16 main modules/bezug_kostalplenticoreem300haus/main.sh
2022-07-19 16:25:47: PID: 20525: legacy run server: Completed running command in 0.10s: ["bezug_kostalplenticoreem300haus.kostal_plenticore","1"]
2022-07-19 16:25:47: PID: 27167: automatische Umschaltung aktiv (LV1) at 14 u1p3pswitch u1p3p.sh
2022-07-19 16:25:47: PID: 20525: Kostal-Plenticore: Kostal Plenticore Haus: 1
2022-07-19 16:25:47: PID: 20525: legacy run server: Received command ["bezug_kostalplenticoreem300haus.kostal_plenticore","1"]
2022-07-19 16:25:46: PID: 27167: Zeit zum abfragen aller Werte 20 Sekunden (LV1) at 176 main /var/www/html/openWB/regel.sh
2022-07-19 16:25:42: PID: 29727: **** Regulation loop start **** (LV1) at 70 main /var/www/html/openWB/regel.sh
2022-07-19 16:25:42: PID: 20525: legacy run server: Completed running command in 0.46s: ["modules.openwb_flex.device","inverter","2","192.168.193.13","8899","116","2"]
2022-07-19 16:25:42: PID: 20525: soc.modules.common.store._api: Saving InverterState(currents=[-4.2101922035217285, -4.6617913246154785, -3.3207688331604004], exported=8230537.109375, power=-2748.8661499023438)
2022-07-19 16:25:42: PID: 20525: soc.modules.common.component_context: Update Komponente ['PV-Kit flex']
2022-07-19 16:25:42: PID: 20525: modules.openwb_flex.device: Start device reading {'component2': <modules.openwb_flex.inverter.PvKitFlex object at 0x74e33e70>}
2022-07-19 16:25:42: PID: 20525: modules.openwb_flex.device: openWB flex-Kit ID: 116
2022-07-19 16:25:42: PID: 20525: modules.openwb_flex.device: openWB flex-Kit Port: 8899
2022-07-19 16:25:42: PID: 20525: modules.openwb_flex.device: openWB flex-Kit IP-Adresse: 192.168.193.13
2022-07-19 16:25:42: PID: 20525: modules.openwb_flex.device: openWB flex Version: 2
2022-07-19 16:25:42: PID: 20525: modules.openwb_flex.device: Start reading flex
2022-07-19 16:25:42: PID: 20525: legacy run server: Received command ["modules.openwb_flex.device","inverter","2","192.168.193.13","8899","116","2"]
2022-07-19 16:25:41: PID: 27167: chargestatlp1 0	chargestatlp2 0	chargestatlp3 0 (LV1) at 1304 loadvars loadvars.sh
2022-07-19 16:25:41: PID: 27167: plugstatlp1 0	plugstatlp2 0	plugstatlp3 0 (LV1) at 1303 loadvars loadvars.sh
2022-07-19 16:25:41: PID: 27167: lp1enabled 1	lp2enabled 1	lp3enabled 1 (LV1) at 1302 loadvars loadvars.sh
2022-07-19 16:25:41: PID: 27167: EVU 1:V/8A 2: V/12A 3: V/11A (LV1) at 1301 loadvars loadvars.sh
2022-07-19 16:25:41: PID: 27167: lla3 0	llv3 239.9	llas13  llas23  soclp1 0 soclp2 (LV1) at 1300 loadvars loadvars.sh
2022-07-19 16:25:41: PID: 27167: lla2 0	llv2 240.5	llas12  llas22  sofortll 10 hausverbrauch 1503 wattbezug -7605 uberschuss 7605 (LV1) at 1299 loadvars loadvars.sh
2022-07-19 16:25:41: PID: 27167: lla1 0	llv1 238.5	llas11  llas21  mindestuberschuss 1800 abschaltuberschuss -5 lademodus 2 (LV1) at 1298 loadvars loadvars.sh
2022-07-19 16:25:41: PID: 27167: pv1watt -6367 pv2watt -2741 pvwatt -9108 ladeleistung 0 llalt 7 nachtladen 1 nachtladen 0 minimalA 8 maximalA 32 (LV1) at 1297 loadvars loadvars.sh
2022-07-19 16:25:41: PID: 20525: legacy run server: Completed running command in 0.46s: ["wr_plenticore.read_kostalplenticore","192.168.178.40","none","0","none"]
2022-07-19 16:25:41: PID: 20525: Kostal-Plenticore: WR1 Leistung = 6367PV_total = 6367
-Battery:0 -WR3:none-WR4:none-WR5:none
2022-07-19 16:25:40: PID: 20525: Kostal-Plenticore: Wechselrichter Kostal Plenticore Config - WR1:192.168.178.40 -WR2:none
2022-07-19 16:25:40: PID: 20525: legacy run server: Received command ["wr_plenticore.read_kostalplenticore","192.168.178.40","none","0","none"]
2022-07-19 16:25:39: PID: 29295: RET: 0 (LV2) at 16 main modules/bezug_kostalplenticoreem300haus/main.sh
2022-07-19 16:25:39: PID: 20525: legacy run server: Completed running command in 0.05s: ["bezug_kostalplenticoreem300haus.kostal_plenticore","1"]
2022-07-19 16:25:39: PID: 20525: Kostal-Plenticore: Kostal Plenticore Haus: 1
2022-07-19 16:25:39: PID: 20525: legacy run server: Received command ["bezug_kostalplenticoreem300haus.kostal_plenticore","1"]
2022-07-19 16:25:38: PID: 26039: **** FATAL ********************************* (LV0) at 61 cleanup /var/www/html/openWB/regel.sh
2022-07-19 16:25:38: PID: 26039: **** FATAL Regulation loop needs 26 seconds (LV0) at 60 cleanup /var/www/html/openWB/regel.sh
2022-07-19 16:25:38: PID: 26039: **** FATAL ********************************* (LV0) at 59 cleanup /var/www/html/openWB/regel.sh
2022-07-19 16:25:38: PID: 26039: Phasen Umschaltung noch aktiv... beende (LV1) at 181 main /var/www/html/openWB/regel.sh
2022-07-19 16:25:38: PID: 26039: Zeit zum abfragen aller Werte 22 Sekunden (LV1) at 176 main /var/www/html/openWB/regel.sh
2022-07-19 16:25:35: PID: 20525: legacy run server: Completed running command in 0.58s: ["modules.openwb_flex.device","inverter","2","192.168.193.13","8899","116","2"]
2022-07-19 16:25:35: PID: 20525: soc.modules.common.store._api: Saving InverterState(currents=[-4.186650276184082, -4.6772332191467285, -3.330303192138672], exported=8230531.25, power=-2741.6054077148438)
2022-07-19 16:25:34: PID: 20525: soc.modules.common.component_context: Update Komponente ['PV-Kit flex']
2022-07-19 16:25:34: PID: 20525: modules.openwb_flex.device: Start device reading {'component2': <modules.openwb_flex.inverter.PvKitFlex object at 0x742af950>}
2022-07-19 16:25:34: PID: 20525: modules.openwb_flex.device: openWB flex-Kit ID: 116
2022-07-19 16:25:34: PID: 20525: modules.openwb_flex.device: openWB flex-Kit Port: 8899
2022-07-19 16:25:34: PID: 20525: modules.openwb_flex.device: openWB flex-Kit IP-Adresse: 192.168.193.13
2022-07-19 16:25:34: PID: 20525: modules.openwb_flex.device: openWB flex Version: 2
2022-07-19 16:25:34: PID: 20525: modules.openwb_flex.device: Start reading flex
2022-07-19 16:25:34: PID: 20525: legacy run server: Received command ["modules.openwb_flex.device","inverter","2","192.168.193.13","8899","116","2"]
2022-07-19 16:25:33: PID: 28523: **** Regulation loop start **** (LV1) at 70 main /var/www/html/openWB/regel.sh
2022-07-19 16:25:33: PID: 26039: chargestatlp1 0	chargestatlp2 0	chargestatlp3 0 (LV1) at 1304 loadvars loadvars.sh
2022-07-19 16:25:33: PID: 26039: plugstatlp1 0	plugstatlp2 0	plugstatlp3 0 (LV1) at 1303 loadvars loadvars.sh
2022-07-19 16:25:33: PID: 20525: legacy run server: Completed running command in 0.76s: ["wr_plenticore.read_kostalplenticore","192.168.178.40","none","0","none"]
2022-07-19 16:25:32: PID: 26039: lp1enabled 1	lp2enabled 1	lp3enabled 1 (LV1) at 1302 loadvars loadvars.sh
2022-07-19 16:25:32: PID: 20525: Kostal-Plenticore: WR1 Leistung = 6367PV_total = 6367
2022-07-19 16:25:32: PID: 26039: EVU 1:V/8A 2: V/12A 3: V/11A (LV1) at 1301 loadvars loadvars.sh
2022-07-19 16:25:32: PID: 26039: lla3 0	llv3 239.6	llas13  llas23  soclp1 0 soclp2 (LV1) at 1300 loadvars loadvars.sh
2022-07-19 16:25:32: PID: 26039: lla2 0	llv2 240.1	llas12  llas22  sofortll 10 hausverbrauch 1500 wattbezug -7609 uberschuss 7609 (LV1) at 1299 loadvars loadvars.sh
2022-07-19 16:25:32: PID: 26039: lla1 0	llv1 238.5	llas11  llas21  mindestuberschuss 1800 abschaltuberschuss -5 lademodus 2 (LV1) at 1298 loadvars loadvars.sh
2022-07-19 16:25:32: PID: 26039: pv1watt -6368 pv2watt -2741 pvwatt -9109 ladeleistung 0 llalt 7 nachtladen 1 nachtladen 0 minimalA 8 maximalA 32 (LV1) at 1297 loadvars loadvars.sh
-Battery:0 -WR3:none-WR4:none-WR5:none
2022-07-19 16:25:32: PID: 20525: Kostal-Plenticore: Wechselrichter Kostal Plenticore Config - WR1:192.168.178.40 -WR2:none
2022-07-19 16:25:32: PID: 20525: legacy run server: Received command ["wr_plenticore.read_kostalplenticore","192.168.178.40","none","0","none"]
2022-07-19 16:25:30: PID: 28256: RET: 0 (LV2) at 16 main modules/bezug_kostalplenticoreem300haus/main.sh
2022-07-19 16:25:30: PID: 20525: legacy run server: Completed running command in 0.09s: ["bezug_kostalplenticoreem300haus.kostal_plenticore","1"]
2022-07-19 16:25:30: PID: 20525: Kostal-Plenticore: Kostal Plenticore Haus: 1
2022-07-19 16:25:30: PID: 20525: legacy run server: Received command ["bezug_kostalplenticoreem300haus.kostal_plenticore","1"]
2022-07-19 16:25:29: PID: 24576: **** FATAL ********************************* (LV0) at 61 cleanup /var/www/html/openWB/regel.sh
2022-07-19 16:25:29: PID: 24576: **** FATAL Regulation loop needs 28 seconds (LV0) at 60 cleanup /var/www/html/openWB/regel.sh
2022-07-19 16:25:29: PID: 24576: **** FATAL ********************************* (LV0) at 59 cleanup /var/www/html/openWB/regel.sh
2022-07-19 16:25:29: PID: 24576: Phasen Umschaltung noch aktiv... beende (LV1) at 181 main /var/www/html/openWB/regel.sh
2022-07-19 16:25:29: PID: 24576: Zeit zum abfragen aller Werte 23 Sekunden (LV1) at 176 main /var/www/html/openWB/regel.sh
2022-07-19 16:25:28: PID: 13940: **** FATAL ********************************* (LV0) at 61 cleanup /var/www/html/openWB/regel.sh
2022-07-19 16:25:28: PID: 13940: **** FATAL Regulation loop needs 106 seconds (LV0) at 60 cleanup /var/www/html/openWB/regel.sh
2022-07-19 16:25:27: PID: 13940: **** FATAL ********************************* (LV0) at 59 cleanup /var/www/html/openWB/regel.sh
set-currents: setze ladung auf 6A
Falls noch was fehlen sollte zur Fehlereingrenzung einfach melden.
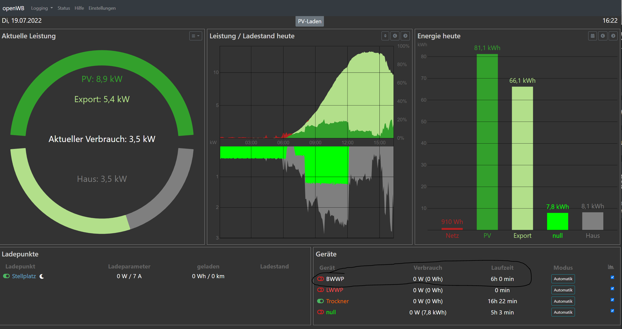
Achja noch eins ist mir aufgefallen. Den Namen für den Verbraucher 10 im Smarthome2.0 löscht mir Openwb immer so nach ca. 2Tagen raus uns ersetzt diesen durch "null" (in der Grafik zu sehen)

MFG Patrick
TheSCC
Beiträge: 65
Registriert: So Mai 30, 2021 6:33 am

Re: Shelly keine Leistungsdaten

Beitrag von TheSCC »

Da nur 5 Dateianhänge gehen hier noch der rest
Status 1
Status 1
Status 2
Status 2
Shelly
Shelly
derNeueDet
Beiträge: 4567
Registriert: Mi Nov 11, 2020 7:16 pm
Has thanked: 12 times
Been thanked: 52 times

Re: Shelly keine Leistungsdaten

Beitrag von derNeueDet »

Hmm, unschön sind auf jeden Fall die Meldungen, dass deine Regelschleife oft an die 40 Sekunden benötigt. Das solltest du auch mal analysieren (lassen).

Viele Grüße
Det
10kWp PV mit SMA Tripower 10000TL-10 (PE11 mit SDM72V2); 2,4kWp mit Solis 2.5 G6 (EE11 mit SDM120). OpenWB Standard+. EVU EM540 an einem Raspi mit Venus OS. BEV Mercedes EQA 250+ (07/2025)
TheSCC
Beiträge: 65
Registriert: So Mai 30, 2021 6:33 am

Re: Shelly keine Leistungsdaten

Beitrag von TheSCC »

liegt wahrscheinlich an der aktuellen Temperatur. :(
CPU-Frequenz: 1400MHz
CPU-Temperatur: 98.88°C
CPU-Last:
424%
Durchschnittslast: 22.22, 19.00, 16.78
Was ist die Max Temp der OpenWB/ Raspberry?
okaegi
Beiträge: 2450
Registriert: Fr Mär 08, 2019 1:57 pm
Has thanked: 2 times
Been thanked: 33 times

Re: Shelly keine Leistungsdaten

Beitrag von okaegi »

Schau mal auf die Ramdisk:
http://192.168.1.240/openWB/ramdisk/
Deine ip adresse nehmen.
Hier hat es das smartcon.log
(Wenn du avm einsetzt hier vorher pw Einträge löschen).
Und die Übergabedateien:
Smarthome_device_ret1****
Und das ganze für
Smarthome_device_ret2****
Die Einträge bitte hier posten.
Gruss Oliver
Entwickler- openWB (ehrenamtlich) / Feedback zu Funktionen immer erwünscht..
Smarthomeprobleme siehe hier (update :!: ): viewtopic.php?f=14&t=5923
TheSCC
Beiträge: 65
Registriert: So Mai 30, 2021 6:33 am

Re: Shelly keine Leistungsdaten

Beitrag von TheSCC »

http://192.168.178.111/openWB/ramdisk/s ... et1_shelly bring:

Code: Alles auswählen

{'mqtt': {'connected': False}, 'ble': {}, 'switch:0': {'temperature': {'tC': 63.1, 'tF': 145.5}, 'id': 0, 'output': False, 'source': 'http'}, 'cloud': {'connected': True}, 'input:0': {'id': 0, 'state': False}, 'wifi': {'status': 'got ip', 'sta_ip': '192.168.178.119', 'ssid': 'TP-LINK_7F49EAzuhausezu', 'rssi': -40}, 'sys': {'available_updates': {'beta': {'version': '0.11.0-beta1'}}, 'uptime': 49175, 'restart_required': False, 'time': '17:39', 'fs_free': 221184, 'fs_size': 458752, 'cfg_rev': 14, 'unixtime': 1658245174, 'ram_size': 239788, 'mac': '7C87CE733744', 'ram_free': 168552}}
Sehe gerade muss MQTT bei den Shellys aktiv sein? BZW warum nimmt er hier die .119 anstelle die .98?
Smarthome_shelly_ret2**** gibt es bei mir nicht
ramdisk.PNG
okaegi
Beiträge: 2450
Registriert: Fr Mär 08, 2019 1:57 pm
Has thanked: 2 times
Been thanked: 33 times

Re: Shelly keine Leistungsdaten

Beitrag von okaegi »

Sorry hab mich bei den return Datein vertan. Richtige Einträge siehe post oben,
Gruss Oliver
Entwickler- openWB (ehrenamtlich) / Feedback zu Funktionen immer erwünscht..
Smarthomeprobleme siehe hier (update :!: ): viewtopic.php?f=14&t=5923
TheSCC
Beiträge: 65
Registriert: So Mai 30, 2021 6:33 am

Re: Shelly keine Leistungsdaten

Beitrag von TheSCC »

kein Problem anbei die Daten:
smartcon: hier die letzten stunden:

Code: Alles auswählen

022-07-18 16:48:55,481 INFO (1) Key device_temperatur_configured Value 0
2022-07-18 16:48:55,484 INFO (1) Key device_ausschaltverzoegerung Value 5
2022-07-18 16:48:55,494 INFO (1) Key device_einschalturl Value nonehttp://192.168.178.117/relay/0?turn=on
2022-07-18 16:48:55,498 INFO (1) Key device_ausschalturl Value http://192.168.178.117/relay/0?turn=off
2022-07-18 16:48:55,502 INFO (1) Key device_leistungurl Value 127.0.0.1/openWB/modules/smarthome/http/dummyurl1.php?d=nummerdevice
2022-07-18 16:48:55,512 INFO (1) Key device_manual_control Value 1
2022-07-18 16:48:55,516 INFO (1) Key device_startTime Value 09:00
2022-07-18 16:48:55,522 INFO (1) Key device_endTime Value 00:00
2022-07-18 16:48:55,527 INFO (1) Key device_finishTime Value 00:00
2022-07-18 16:48:55,531 INFO (1) Key device_onTime Value 00:00
2022-07-18 16:48:55,542 INFO (1) Key device_startupDetection Value 0
2022-07-18 16:48:55,546 INFO (1) Key device_homeConsumtion Value 0
2022-07-18 16:48:55,551 INFO (1) Key device_measureType Value shelly
2022-07-18 16:48:55,556 INFO (1) Key device_measurejsonurl Value http://192.168.178.98/meter/0
2022-07-18 16:48:55,560 INFO (1) Key device_measurejsonpower Value .power
2022-07-18 16:48:55,564 INFO (1) Key device_measurejsoncounter Value none
2022-07-18 16:48:55,580 INFO (1) Key device_onuntilTime Value 00:00
2022-07-18 16:48:55,584 INFO (1) Key device_measureip Value 192.168.178.98
2022-07-18 16:48:55,595 INFO (1) Key device_deactivateper Value 0
2022-07-18 16:48:55,599 INFO (1) Key device_pbtype Value none
2022-07-18 16:48:55,604 INFO (1) Key device_chan Value 0
2022-07-18 16:48:55,608 INFO (1) Key device_measchan Value 0
2022-07-18 16:48:55,612 INFO (6) Key mode Value 0
2022-07-18 16:48:55,623 INFO (6) Key device_configured Value 0
2022-07-18 16:48:55,633 INFO (7) Key RunningTimeToday Value 0
2022-07-18 16:48:55,637 INFO (7) Key DailyYieldKwh Value 0
2022-07-18 16:48:55,641 INFO (7) Key Watt Value 0
2022-07-18 16:48:55,644 INFO (7) Key OnCountNor Value 0
2022-07-18 16:48:55,648 INFO (7) Key OnCntStandby Value 0
2022-07-18 16:48:55,652 INFO (7) Key Status Value 10
2022-07-18 16:48:55,673 INFO (5) Key RunningTimeToday Value 35419
2022-07-18 16:48:55,683 INFO (5) Key DailyYieldKwh Value 7.94
2022-07-18 16:48:55,687 INFO (5) Key Watt Value 18
2022-07-18 16:48:55,691 INFO (5) Key OnCountNor Value 0
2022-07-18 16:48:55,694 INFO (5) Key OnCntStandby Value 0
2022-07-18 16:48:55,698 INFO (5) Key Status Value 11
2022-07-18 16:48:55,703 INFO (5) Key RelayStatus Value 1
2022-07-18 16:48:55,717 INFO (5) Key WHImported_temp Value 10434967200
2022-07-18 16:48:55,721 INFO (5) Key Wh Value 2898602
2022-07-18 16:48:55,726 INFO (5) Key oncountnor Value 0
2022-07-18 16:48:55,729 INFO (3) Key RunningTimeToday Value 0
2022-07-18 16:48:55,733 INFO (3) Key DailyYieldKwh Value 0
2022-07-18 16:48:55,737 INFO (3) Key Watt Value 0
2022-07-18 16:48:55,741 INFO (3) Key OnCountNor Value 0
2022-07-18 16:48:55,745 INFO (3) Key OnCntStandby Value 0
2022-07-18 16:48:55,750 INFO (3) Key Status Value 0
2022-07-18 16:48:55,753 INFO (3) Key RelayStatus Value 0
2022-07-18 16:48:55,767 INFO (3) Key WHImported_temp Value 4455348535
2022-07-18 16:48:55,771 INFO (3) Key Wh Value 1237596.82
2022-07-18 16:48:55,780 INFO (3) Key oncountnor Value 0
2022-07-18 16:48:55,784 WARNING (30) skipped Key openWB/SmartHome/Devices/3/TemperatureSensor0 Msg openWB/SmartHome/Devices/3/TemperatureSensor0 Value 300
2022-07-18 16:48:55,788 WARNING (32) skipped Key openWB/SmartHome/Devices/3/TemperatureSensor2 Msg openWB/SmartHome/Devices/3/TemperatureSensor2 Value 300
2022-07-18 16:48:55,792 WARNING (31) skipped Key openWB/SmartHome/Devices/3/TemperatureSensor1 Msg openWB/SmartHome/Devices/3/TemperatureSensor1 Value 300
2022-07-18 16:48:55,816 INFO (4) Key DailyYieldKwh Value 0
2022-07-18 16:48:55,820 INFO (4) Key RunningTimeToday Value 60510
2022-07-18 16:48:55,825 INFO (4) Key Watt Value 0
2022-07-18 16:48:55,828 INFO (4) Key OnCountNor Value 0
2022-07-18 16:48:55,832 INFO (4) Key OnCntStandby Value 0
2022-07-18 16:48:55,836 INFO (4) Key Status Value 11
2022-07-18 16:48:55,840 INFO (4) Key RelayStatus Value 1
2022-07-18 16:48:55,844 INFO (4) Key WHImported_temp Value 674145135
2022-07-18 16:48:55,849 INFO (4) Key Wh Value 187262.54
2022-07-18 16:48:55,853 INFO (4) Key oncountnor Value 0
2022-07-18 16:48:55,867 INFO (1) Key DailyYieldKwh Value 0
2022-07-18 16:48:55,871 INFO (1) Key RunningTimeToday Value 21607
2022-07-18 16:48:55,875 INFO (1) Key Watt Value 0
2022-07-18 16:48:55,879 INFO (1) Key RelayStatus Value 0
2022-07-18 16:48:55,883 INFO (1) Key Wh Value 328774.91
2022-07-18 16:48:55,887 INFO (1) Key WHImported_temp Value 1183589661
2022-07-18 16:48:55,891 INFO (1) Key OnCountNor Value 1
2022-07-18 16:48:55,894 INFO (1) Key OnCntStandby Value 0
2022-07-18 16:48:55,911 INFO (1) Key Status Value 10
2022-07-18 16:48:55,915 INFO (1) Key oncountnor Value 1
2022-07-18 16:48:55,920 INFO (2) Key DailyYieldKwh Value 0
2022-07-18 16:48:55,924 INFO (2) Key RunningTimeToday Value 0
2022-07-18 16:48:55,942 INFO (2) Key Watt Value 0
2022-07-18 16:48:55,945 INFO (2) Key OnCountNor Value 0
2022-07-18 16:48:55,949 INFO (2) Key OnCntStandby Value 0
2022-07-18 16:48:55,953 INFO (2) Key Status Value 10
2022-07-18 16:48:55,967 INFO (2) Key RelayStatus Value 0
2022-07-18 16:48:55,971 INFO (2) Key Wh Value 37.71
2022-07-18 16:48:55,983 INFO (2) Key WHImported_temp Value 135742
2022-07-18 16:48:55,990 INFO (2) Key oncountnor Value 0
2022-07-18 16:48:55,994 INFO (6) Key RunningTimeToday Value 0
2022-07-18 16:48:55,998 INFO (6) Key DailyYieldKwh Value 0
2022-07-18 16:48:56,007 INFO (6) Key Watt Value 0
2022-07-18 16:48:56,011 INFO (6) Key OnCountNor Value 0
2022-07-18 16:48:56,025 INFO (6) Key OnCntStandby Value 0
2022-07-18 16:48:56,032 INFO (6) Key Status Value 10
2022-07-18 16:48:56,037 INFO (8) Key DailyYieldKwh Value 0
2022-07-18 16:48:56,040 INFO (8) Key RunningTimeToday Value 0
2022-07-18 16:48:56,044 INFO (8) Key Watt Value 0
2022-07-18 16:48:56,051 INFO (8) Key RelayStatus Value 0
2022-07-18 16:48:56,054 INFO (8) Key OnCountNor Value 0
2022-07-18 16:48:56,059 INFO (8) Key OnCntStandby Value 0
2022-07-18 16:48:56,064 INFO (8) Key Status Value 10
2022-07-18 16:48:56,079 INFO (8) Key WHImported_temp Value 0
2022-07-18 16:48:56,082 INFO (8) Key Wh Value 0.0
2022-07-18 16:48:56,087 INFO (9) Key DailyYieldKwh Value 0
2022-07-18 16:48:56,092 INFO (9) Key RunningTimeToday Value 0
2022-07-18 16:48:56,119 INFO (9) Key Watt Value 0
2022-07-18 16:48:56,123 INFO (9) Key RelayStatus Value 0
2022-07-18 16:48:56,128 INFO (9) Key OnCountNor Value 0
2022-07-18 16:48:56,131 INFO (9) Key OnCntStandby Value 0
2022-07-18 16:48:56,136 INFO (9) Key Status Value 10
2022-07-18 16:48:56,139 INFO (9) Key WHImported_temp Value 1450965600
2022-07-18 16:48:56,143 INFO (9) Key Wh Value 403046
2022-07-18 16:49:00,579 INFO Config reRead done
2022-07-19 16:58:48,902 INFO Config reRead start
2022-07-19 16:58:48,989 INFO (9) Key mode Value 0
2022-07-19 16:58:48,993 INFO (9) Key device_configured Value 0
2022-07-19 16:58:48,997 INFO (9) Key device_canSwitch Value 1
2022-07-19 16:58:49,002 INFO (9) Key device_differentMeasurement Value 1
2022-07-19 16:58:49,016 INFO (9) Key device_name Value Akkuzwei
2022-07-19 16:58:49,020 INFO (9) Key device_type Value http
2022-07-19 16:58:49,024 INFO (9) Key device_einschaltschwelle Value 900
2022-07-19 16:58:49,038 INFO (9) Key device_ausschaltschwelle Value -10
2022-07-19 16:58:49,042 INFO (9) Key device_einschaltverzoegerung Value 2
2022-07-19 16:58:49,046 INFO (9) Key device_maxeinschaltdauer Value 600
2022-07-19 16:58:49,068 INFO (9) Key device_mineinschaltdauer Value 2
2022-07-19 16:58:49,080 INFO (9) Key device_deactivateWhileEvCharging Value 0
2022-07-19 16:58:49,094 INFO (9) Key device_ausschaltverzoegerung Value 2
2022-07-19 16:58:49,101 INFO (9) Key device_einschalturl Value 192.168.178.117/relay/1?turn=on
2022-07-19 16:58:49,105 INFO (9) Key device_ausschalturl Value 192.168.178.117/relay/1?turn=off
2022-07-19 16:58:49,109 INFO (9) Key device_leistungurl Value 127.0.0.1/openWB/modules/smarthome/http/dummyurl.php
2022-07-19 16:58:49,128 INFO (9) Key device_manual_control Value 1
2022-07-19 16:58:49,132 INFO (9) Key device_finishTime Value 00:00
2022-07-19 16:58:49,136 INFO (9) Key device_startupDetection Value 0
2022-07-19 16:58:49,156 INFO (9) Key device_measureType Value sdm630
2022-07-19 16:58:49,160 INFO (9) Key device_measureip Value 192.168.178.43
2022-07-19 16:58:49,164 INFO (9) Key device_measurejsonurl Value http://192.168.178.140/meter/0/Status
2022-07-19 16:58:49,179 INFO (9) Key device_measurejsonpower Value .meters[0].power
2022-07-19 16:58:49,198 INFO (9) Key device_measurejsoncounter Value none
2022-07-19 16:58:49,204 INFO (9) Key device_measureid Value 117
2022-07-19 16:58:49,214 INFO (2) Key mode Value 0
2022-07-19 16:58:49,219 INFO (2) Key device_configured Value 1
2022-07-19 16:58:49,227 INFO (2) Key device_canSwitch Value 1
2022-07-19 16:58:49,231 INFO (2) Key device_differentMeasurement Value 1
2022-07-19 16:58:49,234 INFO (2) Key device_name Value LWWP
2022-07-19 16:58:49,239 INFO (2) Key device_type Value none
2022-07-19 16:58:49,256 INFO (2) Key device_einschaltschwelle Value 910
2022-07-19 16:58:49,264 INFO (2) Key device_ausschaltschwelle Value 50
2022-07-19 16:58:49,268 INFO (2) Key device_einschaltverzoegerung Value 1
2022-07-19 16:58:49,272 INFO (2) Key device_maxeinschaltdauer Value 300
2022-07-19 16:58:49,277 INFO (2) Key device_mineinschaltdauer Value 1
2022-07-19 16:58:49,281 INFO (2) Key device_deactivateWhileEvCharging Value 0
2022-07-19 16:58:49,295 INFO (2) Key device_ausschaltverzoegerung Value 1
2022-07-19 16:58:49,299 INFO (2) Key device_einschalturl Value http://192.168.178.117/relay/1?turn=on
2022-07-19 16:58:49,303 INFO (2) Key device_ausschalturl Value http://192.168.178.117/relay/1?turn=off
2022-07-19 16:58:49,307 INFO (2) Key device_leistungurl Value 127.0.0.1/openWB/modules/smarthome/http/dummyurl1.php?d=nummerdevice
2022-07-19 16:58:49,311 INFO (2) Key device_manual_control Value 1
2022-07-19 16:58:49,325 INFO (2) Key device_homeConsumtion Value 0
2022-07-19 16:58:49,329 INFO (2) Key device_startTime Value 00:00
2022-07-19 16:58:49,333 INFO (2) Key device_endTime Value 00:00
2022-07-19 16:58:49,337 INFO (2) Key device_finishTime Value 00:00
2022-07-19 16:58:49,341 INFO (2) Key device_onTime Value 00:00
2022-07-19 16:58:49,345 INFO (2) Key device_startupDetection Value 0
2022-07-19 16:58:49,349 INFO (2) Key device_measureType Value mqtt
2022-07-19 16:58:49,352 INFO (2) Key device_measurejsonurl Value http://192.168.178.117/meter/1
2022-07-19 16:58:49,371 INFO (2) Key device_measurejsonpower Value .power
2022-07-19 16:58:49,375 INFO (2) Key device_measurejsoncounter Value none
2022-07-19 16:58:49,379 INFO (2) Key device_measureip Value 192.168.193.5
2022-07-19 16:58:49,382 INFO (2) Key device_measureid Value 1
2022-07-19 16:58:49,386 INFO (2) Key device_measurePortSdm Value 8899
2022-07-19 16:58:49,390 INFO (2) Key device_nonewatt Value 0
2022-07-19 16:58:49,394 INFO (2) Key device_pbtype Value none
2022-07-19 16:58:49,408 INFO (5) Key mode Value 0
2022-07-19 16:58:49,412 INFO (5) Key device_configured Value 1
2022-07-19 16:58:49,416 INFO (5) Key device_name Value null
2022-07-19 16:58:49,420 INFO (5) Key device_type Value none
2022-07-19 16:58:49,424 INFO (5) Key device_nonewatt Value 0
2022-07-19 16:58:49,429 INFO (5) Key device_homeConsumtion Value 0
2022-07-19 16:58:49,433 INFO (5) Key device_pbtype Value none
2022-07-19 16:58:49,437 INFO (5) Key device_differentMeasurement Value 1
2022-07-19 16:58:49,440 INFO (5) Key device_measureType Value sdm630
2022-07-19 16:58:49,444 INFO (5) Key device_measureip Value 192.168.178.43
2022-07-19 16:58:49,458 INFO (5) Key device_measureid Value 117
2022-07-19 16:58:49,462 INFO (5) Key device_measurePortSdm Value 9999
2022-07-19 16:58:49,466 INFO (3) Key mode Value 0
2022-07-19 16:58:49,471 INFO (3) Key device_configured Value 0
2022-07-19 16:58:49,475 INFO (3) Key device_name Value Speicher
2022-07-19 16:58:49,479 INFO (3) Key device_type Value shelly
2022-07-19 16:58:49,483 INFO (3) Key device_differentMeasurement Value 0
2022-07-19 16:58:49,497 INFO (3) Key device_measureType Value sdm630
2022-07-19 16:58:49,501 INFO (3) Key device_measureip Value 192.168.178.43
2022-07-19 16:58:49,505 INFO (3) Key device_measureid Value 117
2022-07-19 16:58:49,510 INFO (3) Key device_measurePortSdm Value 8899
2022-07-19 16:58:49,514 INFO (3) Key device_ip Value 192.168.178.71
2022-07-19 16:58:49,518 INFO (3) Key device_canSwitch Value 0
2022-07-19 16:58:49,522 INFO (3) Key device_temperatur_configured Value 0
2022-07-19 16:58:49,536 INFO (3) Key device_homeConsumtion Value 0
2022-07-19 16:58:49,540 INFO (3) Key device_pbtype Value none
2022-07-19 16:58:49,544 INFO (4) Key mode Value 0
2022-07-19 16:58:49,547 INFO (4) Key device_configured Value 1
2022-07-19 16:58:49,552 INFO (4) Key device_name Value Trockner
2022-07-19 16:58:49,555 INFO (4) Key device_type Value shelly
2022-07-19 16:58:49,560 INFO (4) Key device_homeConsumtion Value 0
2022-07-19 16:58:49,564 INFO (4) Key device_differentMeasurement Value 1
2022-07-19 16:58:49,578 INFO (4) Key device_measureType Value shelly
2022-07-19 16:58:49,582 INFO (4) Key device_measurejsonurl Value http://192.168.178.140/meter/0
2022-07-19 16:58:49,593 INFO (4) Key device_measurejsonpower Value .power
2022-07-19 16:58:49,597 INFO (4) Key device_measurejsoncounter Value none
2022-07-19 16:58:49,601 INFO (4) Key device_manual_control Value 1
2022-07-19 16:58:49,606 INFO (4) Key device_ip Value 192.168.178.140
2022-07-19 16:58:49,609 INFO (4) Key device_canSwitch Value 0
2022-07-19 16:58:49,613 INFO (4) Key device_temperatur_configured Value 0
2022-07-19 16:58:49,628 INFO (4) Key device_measureip Value 192.168.178.140
2022-07-19 16:58:49,632 INFO (4) Key device_pbtype Value none
2022-07-19 16:58:49,635 INFO (4) Key device_chan Value 0
2022-07-19 16:58:49,639 INFO (4) Key device_measchan Value 0
2022-07-19 16:58:49,642 INFO (8) Key mode Value 0
2022-07-19 16:58:49,646 INFO (8) Key device_configured Value 0
2022-07-19 16:58:49,651 INFO (8) Key device_canSwitch Value 1
2022-07-19 16:58:49,656 INFO (8) Key device_differentMeasurement Value 0
2022-07-19 16:58:49,660 INFO (8) Key device_name Value Akkueins
2022-07-19 16:58:49,664 INFO (8) Key device_type Value http
2022-07-19 16:58:49,669 INFO (8) Key device_einschaltschwelle Value 310
2022-07-19 16:58:49,673 INFO (8) Key device_ausschaltschwelle Value -20
2022-07-19 16:58:49,687 INFO (8) Key device_einschaltverzoegerung Value 2
2022-07-19 16:58:49,691 INFO (8) Key device_maxeinschaltdauer Value 700
2022-07-19 16:58:49,695 INFO (8) Key device_mineinschaltdauer Value 1
2022-07-19 16:58:49,700 INFO (8) Key device_deactivateWhileEvCharging Value 0
2022-07-19 16:58:49,703 INFO (8) Key device_ausschaltverzoegerung Value 2
2022-07-19 16:58:49,718 INFO (8) Key device_einschalturl Value http://192.168.178.117/relay/0?turn=on
2022-07-19 16:58:49,722 INFO (8) Key device_ausschalturl Value http://192.168.178.117/relay/0?turn=off
2022-07-19 16:58:49,726 INFO (8) Key device_leistungurl Value 127.0.0.1/openWB/modules/smarthome/http/dummyurl.php
2022-07-19 16:58:49,730 INFO (8) Key device_manual_control Value 1
2022-07-19 16:58:49,733 INFO (8) Key device_finishTime Value 00:00
2022-07-19 16:58:49,738 INFO (8) Key device_startupDetection Value 0
2022-07-19 16:58:49,742 INFO (7) Key mode Value 0
2022-07-19 16:58:49,755 INFO (7) Key device_configured Value 0
2022-07-19 16:58:49,760 INFO (1) Key mode Value 0
2022-07-19 16:58:49,764 INFO (1) Key device_configured Value 1
2022-07-19 16:58:49,770 INFO (1) Key device_canSwitch Value 1
2022-07-19 16:58:49,773 INFO (1) Key device_ip Value 192.168.178.119
2022-07-19 16:58:49,777 INFO (1) Key device_differentMeasurement Value 1
2022-07-19 16:58:49,781 INFO (1) Key device_name Value BWWP
2022-07-19 16:58:49,785 INFO (1) Key device_type Value shelly
2022-07-19 16:58:49,799 INFO (1) Key device_einschaltschwelle Value 550
2022-07-19 16:58:49,803 INFO (1) Key device_ausschaltschwelle Value 40
2022-07-19 16:58:49,807 INFO (1) Key device_einschaltverzoegerung Value 10
2022-07-19 16:58:49,811 INFO (1) Key device_maxeinschaltdauer Value 360
2022-07-19 16:58:49,815 INFO (1) Key device_mineinschaltdauer Value 120
2022-07-19 16:58:49,819 INFO (1) Key device_deactivateWhileEvCharging Value 2
2022-07-19 16:58:49,822 INFO (1) Key device_temperatur_configured Value 0
2022-07-19 16:58:49,837 INFO (1) Key device_ausschaltverzoegerung Value 5
2022-07-19 16:58:49,841 INFO (1) Key device_einschalturl Value nonehttp://192.168.178.117/relay/0?turn=on
2022-07-19 16:58:49,845 INFO (1) Key device_ausschalturl Value http://192.168.178.117/relay/0?turn=off
2022-07-19 16:58:49,849 INFO (1) Key device_leistungurl Value 127.0.0.1/openWB/modules/smarthome/http/dummyurl1.php?d=nummerdevice
2022-07-19 16:58:49,852 INFO (1) Key device_manual_control Value 1
2022-07-19 16:58:49,856 INFO (1) Key device_startTime Value 09:00
2022-07-19 16:58:49,860 INFO (1) Key device_endTime Value 00:00
2022-07-19 16:58:49,864 INFO (1) Key device_finishTime Value 00:00
2022-07-19 16:58:49,868 INFO (1) Key device_onTime Value 00:00
2022-07-19 16:58:49,872 INFO (1) Key device_startupDetection Value 0
2022-07-19 16:58:49,887 INFO (1) Key device_homeConsumtion Value 0
2022-07-19 16:58:49,891 INFO (1) Key device_measureType Value shelly
2022-07-19 16:58:49,895 INFO (1) Key device_measurejsonurl Value http://192.168.178.98/meter/0
2022-07-19 16:58:49,899 INFO (1) Key device_measurejsonpower Value .power
2022-07-19 16:58:49,903 INFO (1) Key device_measurejsoncounter Value none
2022-07-19 16:58:49,908 INFO (1) Key device_onuntilTime Value 00:00
2022-07-19 16:58:49,912 INFO (1) Key device_measureip Value 192.168.178.98
2022-07-19 16:58:49,926 INFO (1) Key device_deactivateper Value 0
2022-07-19 16:58:49,930 INFO (1) Key device_pbtype Value none
2022-07-19 16:58:49,934 INFO (1) Key device_chan Value 0
2022-07-19 16:58:49,938 INFO (1) Key device_measchan Value 0
2022-07-19 16:58:49,941 INFO (6) Key mode Value 0
2022-07-19 16:58:49,945 INFO (6) Key device_configured Value 0
2022-07-19 16:58:49,951 INFO (7) Key RunningTimeToday Value 0
2022-07-19 16:58:49,955 INFO (7) Key DailyYieldKwh Value 0
2022-07-19 16:58:49,958 INFO (7) Key Watt Value 0
2022-07-19 16:58:49,962 INFO (7) Key OnCountNor Value 0
2022-07-19 16:58:49,976 INFO (7) Key OnCntStandby Value 0
2022-07-19 16:58:49,980 INFO (7) Key Status Value 10
2022-07-19 16:58:49,983 INFO (5) Key RunningTimeToday Value 18171
2022-07-19 16:58:49,987 INFO (5) Key DailyYieldKwh Value 7.84
2022-07-19 16:58:49,991 INFO (5) Key Watt Value 0
2022-07-19 16:58:49,994 INFO (5) Key OnCountNor Value 0
2022-07-19 16:58:49,998 INFO (5) Key OnCntStandby Value 0
2022-07-19 16:58:50,002 INFO (5) Key Status Value 10
2022-07-19 16:58:50,006 INFO (5) Key RelayStatus Value 0
2022-07-19 16:58:50,010 INFO (5) Key WHImported_temp Value 10469174400
2022-07-19 16:58:50,014 INFO (5) Key Wh Value 2908104
2022-07-19 16:58:50,023 INFO (5) Key oncountnor Value 0
2022-07-19 16:58:50,028 INFO (3) Key RunningTimeToday Value 0
2022-07-19 16:58:50,032 INFO (3) Key DailyYieldKwh Value 0
2022-07-19 16:58:50,046 INFO (3) Key Watt Value 0
2022-07-19 16:58:50,054 INFO (3) Key OnCountNor Value 0
2022-07-19 16:58:50,058 INFO (3) Key OnCntStandby Value 0
2022-07-19 16:58:50,062 INFO (3) Key Status Value 0
2022-07-19 16:58:50,069 INFO (3) Key RelayStatus Value 0
2022-07-19 16:58:50,076 INFO (3) Key WHImported_temp Value 4455348535
2022-07-19 16:58:50,088 INFO (3) Key Wh Value 1237596.82
2022-07-19 16:58:50,092 INFO (3) Key oncountnor Value 0
2022-07-19 16:58:50,095 WARNING (30) skipped Key openWB/SmartHome/Devices/3/TemperatureSensor0 Msg openWB/SmartHome/Devices/3/TemperatureSensor0 Value 300
2022-07-19 16:58:50,099 WARNING (32) skipped Key openWB/SmartHome/Devices/3/TemperatureSensor2 Msg openWB/SmartHome/Devices/3/TemperatureSensor2 Value 300
2022-07-19 16:58:50,103 WARNING (31) skipped Key openWB/SmartHome/Devices/3/TemperatureSensor1 Msg openWB/SmartHome/Devices/3/TemperatureSensor1 Value 300
2022-07-19 16:58:50,117 INFO (4) Key DailyYieldKwh Value 0
2022-07-19 16:58:50,122 INFO (4) Key RunningTimeToday Value 61066
2022-07-19 16:58:50,126 INFO (4) Key Watt Value 0
2022-07-19 16:58:50,129 INFO (4) Key OnCountNor Value 0
2022-07-19 16:58:50,133 INFO (4) Key OnCntStandby Value 0
2022-07-19 16:58:50,136 INFO (4) Key Status Value 11
2022-07-19 16:58:50,140 INFO (4) Key RelayStatus Value 1
2022-07-19 16:58:50,144 INFO (4) Key WHImported_temp Value 674145135
2022-07-19 16:58:50,154 INFO (4) Key Wh Value 187262.54
2022-07-19 16:58:50,158 INFO (4) Key oncountnor Value 0
2022-07-19 16:58:50,162 INFO (1) Key DailyYieldKwh Value 0
2022-07-19 16:58:50,165 INFO (1) Key RunningTimeToday Value 21605
2022-07-19 16:58:50,169 INFO (1) Key Watt Value 0
2022-07-19 16:58:50,173 INFO (1) Key RelayStatus Value 0
2022-07-19 16:58:50,188 INFO (1) Key Wh Value 328774.91
2022-07-19 16:58:50,192 INFO (1) Key WHImported_temp Value 1183589661
2022-07-19 16:58:50,195 INFO (1) Key OnCountNor Value 1
2022-07-19 16:58:50,200 INFO (1) Key OnCntStandby Value 0
2022-07-19 16:58:50,204 INFO (1) Key Status Value 10
2022-07-19 16:58:50,209 INFO (1) Key oncountnor Value 1
2022-07-19 16:58:50,213 INFO (2) Key DailyYieldKwh Value 0
2022-07-19 16:58:50,225 INFO (2) Key RunningTimeToday Value 0
2022-07-19 16:58:50,236 INFO (2) Key Watt Value 0
2022-07-19 16:58:50,240 INFO (2) Key OnCountNor Value 0
2022-07-19 16:58:50,244 INFO (2) Key OnCntStandby Value 0
2022-07-19 16:58:50,247 INFO (2) Key Status Value 10
2022-07-19 16:58:50,251 INFO (2) Key RelayStatus Value 0
2022-07-19 16:58:50,255 INFO (2) Key Wh Value 37.71
2022-07-19 16:58:50,264 INFO (2) Key WHImported_temp Value 135742
2022-07-19 16:58:50,276 INFO (2) Key oncountnor Value 0
2022-07-19 16:58:50,280 INFO (6) Key RunningTimeToday Value 0
2022-07-19 16:58:50,283 INFO (6) Key DailyYieldKwh Value 0
2022-07-19 16:58:50,287 INFO (6) Key Watt Value 0
2022-07-19 16:58:50,291 INFO (6) Key OnCountNor Value 0
2022-07-19 16:58:50,295 INFO (6) Key OnCntStandby Value 0
2022-07-19 16:58:50,305 INFO (6) Key Status Value 10
2022-07-19 16:58:50,310 INFO (8) Key DailyYieldKwh Value 0
2022-07-19 16:58:50,315 INFO (8) Key RunningTimeToday Value 0
2022-07-19 16:58:50,319 INFO (8) Key Watt Value 0
2022-07-19 16:58:50,338 INFO (8) Key RelayStatus Value 0
2022-07-19 16:58:50,342 INFO (8) Key OnCountNor Value 0
2022-07-19 16:58:50,346 INFO (8) Key OnCntStandby Value 0
2022-07-19 16:58:50,350 INFO (8) Key Status Value 10
2022-07-19 16:58:50,355 INFO (8) Key WHImported_temp Value 0
2022-07-19 16:58:50,359 INFO (8) Key Wh Value 0.0
2022-07-19 16:58:50,363 INFO (9) Key DailyYieldKwh Value 0
2022-07-19 16:58:50,378 INFO (9) Key RunningTimeToday Value 0
2022-07-19 16:58:50,382 INFO (9) Key Watt Value 0
2022-07-19 16:58:50,387 INFO (9) Key RelayStatus Value 0
2022-07-19 16:58:50,391 INFO (9) Key OnCountNor Value 0
2022-07-19 16:58:50,405 INFO (9) Key OnCntStandby Value 0
2022-07-19 16:58:50,410 INFO (9) Key Status Value 10
2022-07-19 16:58:50,414 INFO (9) Key WHImported_temp Value 1450965600
2022-07-19 16:58:50,418 INFO (9) Key Wh Value 403046
2022-07-19 16:58:54,912 INFO Config reRead done
Smarthome_device_ret1****:
"{\"power\":0,\"powerc\":0,\"on\":0,\"temp0\":0.0,\"temp1\":0.0,\"temp2\":0.0}"

Smarthome_device_ret2:
"{\"power\":0,\"powerc\":0,\"on\":0} "
okaegi
Beiträge: 2450
Registriert: Fr Mär 08, 2019 1:57 pm
Has thanked: 2 times
Been thanked: 33 times

Re: Shelly keine Leistungsdaten

Beitrag von okaegi »

Was ist den der 192.168.178.98 für ein Shelly ?
Und der 192.168.178.119 ?
Gruss Oliver
Entwickler- openWB (ehrenamtlich) / Feedback zu Funktionen immer erwünscht..
Smarthomeprobleme siehe hier (update :!: ): viewtopic.php?f=14&t=5923
TheSCC
Beiträge: 65
Registriert: So Mai 30, 2021 6:33 am

Re: Shelly keine Leistungsdaten

Beitrag von TheSCC »

der 192.168.178.98 ist die Leistungsmessung Shelly 2.5 kanal1 Brauswasser WP Kanal 2 Zirku
der 192.168.178.119 ist ein Shelly 1 plus SG Kontakt für die BWWP (Überschuss soll in Warmwasser "vernichtet werden"
Antworten