PV-Laden startet trotz Unterschreitung Einschaltschwelle

Fragen zur Nutzung, Features, usw..
Antworten
ChrisChros
Beiträge: 43
Registriert: Mi Okt 25, 2023 6:56 pm

PV-Laden startet trotz Unterschreitung Einschaltschwelle

Beitrag von ChrisChros »

Hallo zusammen,

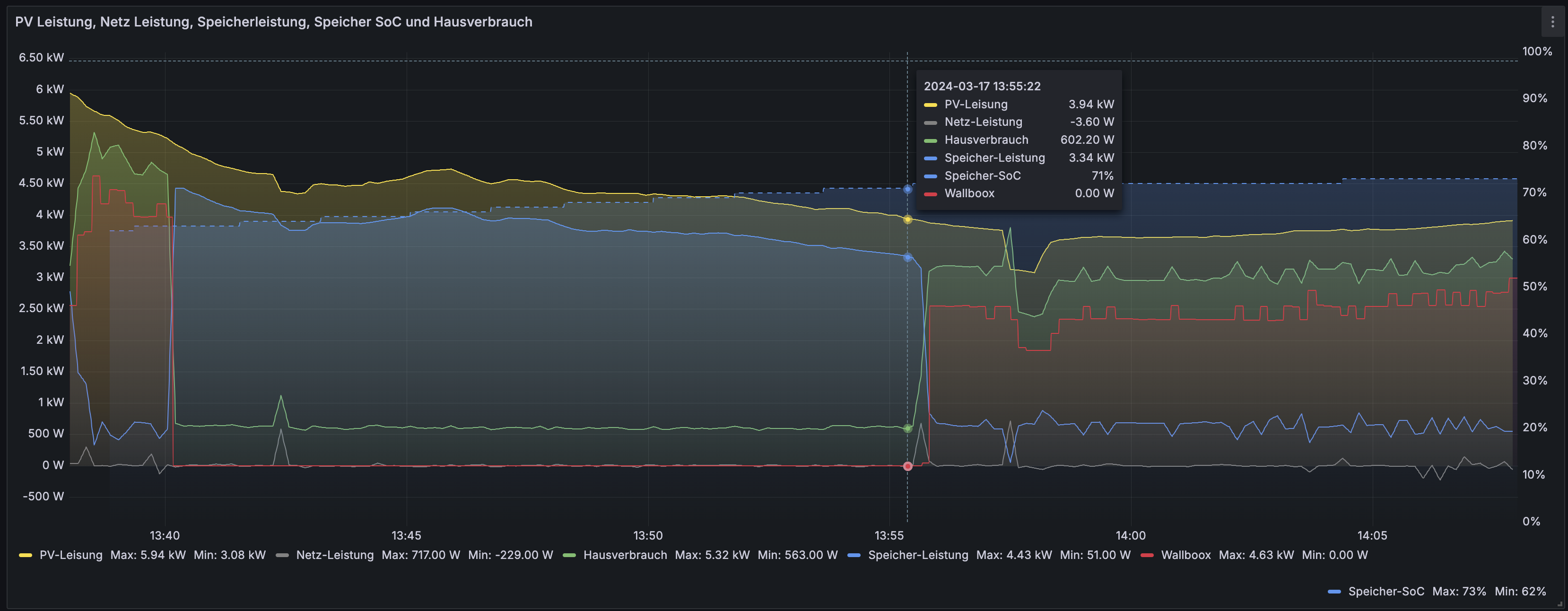
Ich habe heute festgestellt, dass die Box anfängt zu laden trotz das die Einschaltschwelle in den Ladeeinstellungen PV-Laden unterschritten ist.
Bildschirmfoto 2024-03-17 um 14.04.42.png
(196.34 KiB) Noch nie heruntergeladen
Bildschirmfoto 2024-03-17 um 14.43.10.png
(205.39 KiB) Noch nie heruntergeladen
Meinem Verständnis nach dürfte das Laden erst Starten, wenn die Einspeisung > 1,4 kW für > 30 Sekunden überschritten ist. Allerdings startet das bei mir obwohl keine Einspeisung stattfindet.
Auf meiner Box läuft aktuell die Version 2.1.4-Alpha 1
Bildschirmfoto 2024-03-17 um 14.08.19.png
(589.25 KiB) Noch nie heruntergeladen
Bildschirmfoto 2024-03-17 um 14.09.23.png
(587.61 KiB) Noch nie heruntergeladen
Hier noch ein Mitschnitt aus dem Main-Log:
Main-Log.txt
(624.05 KiB) 45-mal heruntergeladen
Konnte jemand bei sich ein ähnliches Verhalten beobachten oder habe ich in den Einstellungen etwas falsch konfiguriert?

Gruß Chris
8,47 kWp (2x11), -20° Süd-Ost, 38° Neigung
7,70 kWp (1x20), 60° Süd-West, 17° Neigung
E3/DC-Speicher S10 E Infinity AI 12
openWB series2 custom mit Addon-Platine
Tesla Model 3 LR (Highland)
Antworten