Rückmeldungen 2.1.5 Release & Release Patch 1/2

Fragen zur Nutzung, Features, usw..
HansR
Beiträge: 160
Registriert: So Jan 09, 2022 6:59 pm
Been thanked: 5 times

Re: Rückmeldungen 2.1.5 Release & Release Patch 1/2

Beitrag von HansR »

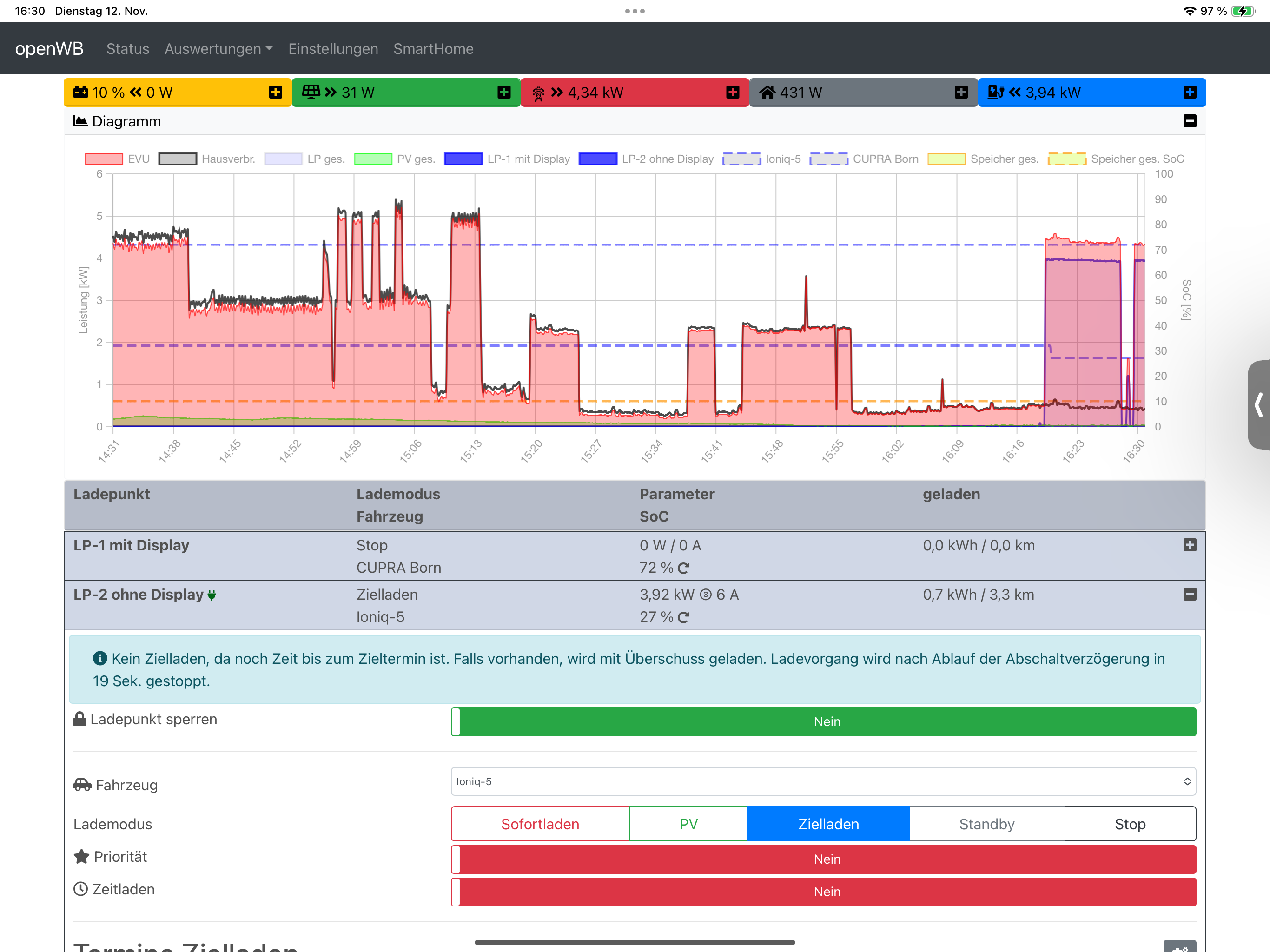
IMG_0761.png
(886.33 KiB) Noch nie heruntergeladen
IMG_0762.png
(382.28 KiB) Noch nie heruntergeladen
IMG_0763.png
(630.8 KiB) Noch nie heruntergeladen
IMG_0764.png
(625.26 KiB) Noch nie heruntergeladen
IMG_0765.png
(907.39 KiB) Noch nie heruntergeladen
SolarEdge StorEdge Dreiphasen-Wechselrichter SE10K
Solarmodul Heckert Nemo 60M 2.0 320 Wp Black
12,8 kWP
BYD BATTERY-BOX PREMIUM LVS 8.0
LP1: openWB series2 standard+ 22KW => Cupra Born
LP2: openWB series2 custom 22KW => Hyundai I5
HansR
Beiträge: 160
Registriert: So Jan 09, 2022 6:59 pm
Been thanked: 5 times

Re: Rückmeldungen 2.1.5 Release & Release Patch 1/2

Beitrag von HansR »

Welche Logs oder Einstellungen braucht es für eine Fehleranalyse?
SolarEdge StorEdge Dreiphasen-Wechselrichter SE10K
Solarmodul Heckert Nemo 60M 2.0 320 Wp Black
12,8 kWP
BYD BATTERY-BOX PREMIUM LVS 8.0
LP1: openWB series2 standard+ 22KW => Cupra Born
LP2: openWB series2 custom 22KW => Hyundai I5
athlon
Beiträge: 82
Registriert: Do Nov 24, 2022 9:24 am
Been thanked: 3 times

Re: Rückmeldungen 2.1.5 Release & Release Patch 1/2

Beitrag von athlon »

Ohne die letzten 3 Seiten gelesen zu haben:

Es gibt ein Problem mit evcc und geändertem token. Da Seat sehr instabil unterstützt wird oder warum auch immer habe ich noch keinen token gekauft sondern verwende die testtoken.

Folgende Situation:
-Fahrzeug angelegt, evcc als soc gewählt und token reinkopiert->läuft
-token ist abgelaufen oder es gibt einen neuen->reinkopiert->Fehler bei der Abfrage

Code: Alles auswählen

Modulmeldung:
<class 'grpc._channel._InactiveRpcError'> (<grpc._channel._RPCState object at 0x7f92d4c700>,)
Setze ich jetzt soc Modul auf keins, speichere und dann wieder auf evcc mit dem gleichen token aus der Zwischenablage funktioniert die Abfrage wieder. Es muss also ein Fehler im Code sein der die korrekte Übernahme des neuen token verhindert.
openWB
Site Admin
Beiträge: 10044
Registriert: So Okt 07, 2018 1:50 pm
Has thanked: 143 times
Been thanked: 342 times

Re: Rückmeldungen 2.1.5 Release & Release Patch 1/2

Beitrag von openWB »

Poste das besser mal im zugehörigen soc thread von evcc
Supportanfragen bitte NICHT per PN stellen.
Hardwareprobleme bitte über die Funktion Debug Daten senden mitteilen oder per Mail an support@openwb.de
LenaK
Beiträge: 1733
Registriert: Fr Jan 22, 2021 6:40 am
Has thanked: 11 times
Been thanked: 157 times

Re: Rückmeldungen 2.1.5 Release & Release Patch 1/2

Beitrag von LenaK »

Gesperrt