Hi,
dieses Grundrauschen habe ich auch.. meine 2 SE WR zeigen auch Nachts immer PV Produktion an...
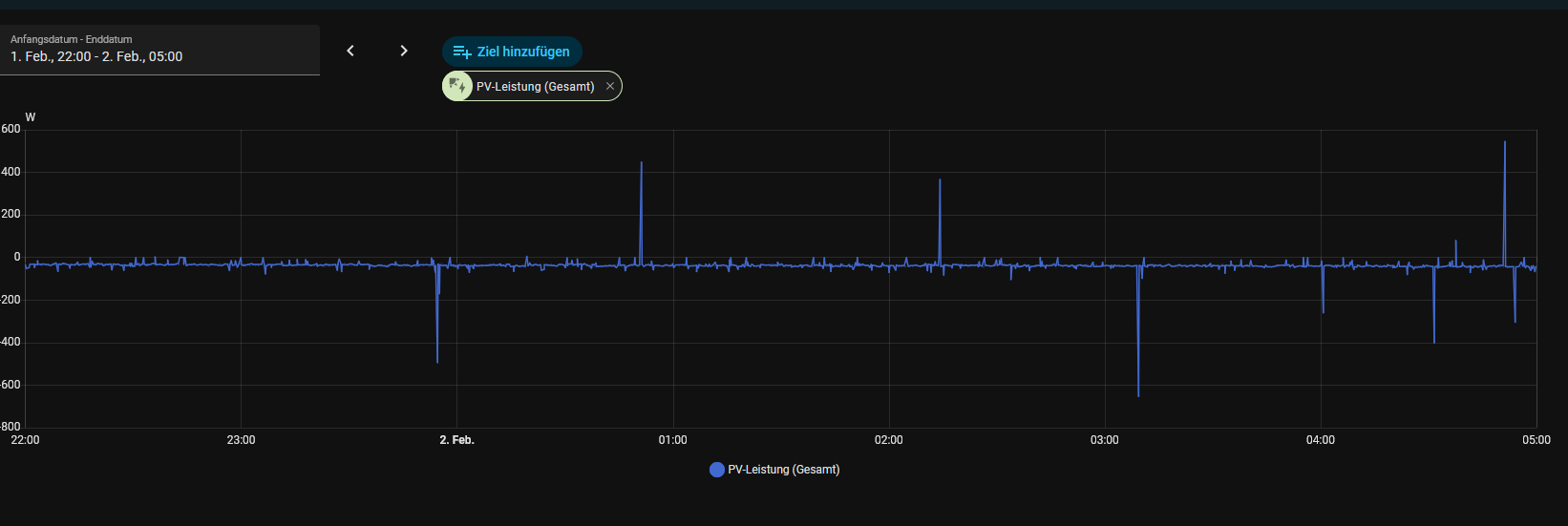
heute Nacht waren das bsp. im Schnitt ca. -40W... ich vermute das ist er Eigenverbrauch der 2 WR + 2x Batterie für das ganze System... die SE APP zeigt hier auch 0W an.
Das HA Plugin SE ModBus habe ich aktuell auch komplett deaktviert.
Solaredge Enttäuschung n. Update 1.9 auf 2.0
-
knotzchef
- Beiträge: 166
- Registriert: Mo Feb 05, 2024 3:49 pm
- Has thanked: 12 times
- Been thanked: 9 times
Re: Solaredge Enttäuschung n. Update 1.9 auf 2.0
knotzchef:
PV: 19.12 kWp, 1x SE10SEK + 13,8kWh SE Homebattery, 1x SE10SEK + 9,2kWh SE Homebattery, 1x Hoymiles HMS-800W-2T, ACThor9s + 1x 3kW Heizstab, OpenWB Series 2 standard
Fahrzeug: VW ID3 Pro 11kW Lader VW OS. 3.8
PV: 19.12 kWp, 1x SE10SEK + 13,8kWh SE Homebattery, 1x SE10SEK + 9,2kWh SE Homebattery, 1x Hoymiles HMS-800W-2T, ACThor9s + 1x 3kW Heizstab, OpenWB Series 2 standard
Fahrzeug: VW ID3 Pro 11kW Lader VW OS. 3.8
Re: Solaredge Enttäuschung n. Update 1.9 auf 2.0
Das Grundrauschen und den Eigenverbrauch des Wechselrichter hatte ich ja auch schon bei meiner Initialen Konfiguration, kann ich akzeptieren.
Bei mir wird jedoch auch die über den Wechselrichter von der Batterie ins Haus gegebene Leistung erfasst, zum einen über den Wechselrichter als Phantom PV Ertrag, zum andern auch als Abgabe aus der Batterie. Dadurch ist der angezeigte Haus-Verbrauch quasi immer doppelt so hoch wie der reale Verbrauch (abzüglich des geringen Energieverbrauch des Wechselrichter). Dies sieht man auch in den Screenshots …
Gibt es hier eine Lösung? Im Prinzip müsste ich der Open WB mitteilen können, dass in der Nacht die Wechselrichter Leistung die Batterieleistung abzüglich Eigenverbrauch des Wechselrichter ist.
Diese Problematik wird ja wahrscheinlich bei jedem Solar Edge hybrid Wechselrichter auftreten.
Am Tag funktioniert es übrigens korrekt:
Bei mir wird jedoch auch die über den Wechselrichter von der Batterie ins Haus gegebene Leistung erfasst, zum einen über den Wechselrichter als Phantom PV Ertrag, zum andern auch als Abgabe aus der Batterie. Dadurch ist der angezeigte Haus-Verbrauch quasi immer doppelt so hoch wie der reale Verbrauch (abzüglich des geringen Energieverbrauch des Wechselrichter). Dies sieht man auch in den Screenshots …
Gibt es hier eine Lösung? Im Prinzip müsste ich der Open WB mitteilen können, dass in der Nacht die Wechselrichter Leistung die Batterieleistung abzüglich Eigenverbrauch des Wechselrichter ist.
Diese Problematik wird ja wahrscheinlich bei jedem Solar Edge hybrid Wechselrichter auftreten.
Am Tag funktioniert es übrigens korrekt:
- Dateianhänge
-
- IMG_4142.jpeg
- (313.06 KiB) Noch nie heruntergeladen
-
- IMG_4143.png
- (217.52 KiB) Noch nie heruntergeladen
-
- IMG_4141.jpeg (168.3 KiB) 731 mal betrachtet
-
- IMG_4140.jpeg (231.69 KiB) 736 mal betrachtet
openWB series2 standard+
16,1 kWp Dach mit Gauben Nord-Süd sowie Südfassade
SolarEdge SE12.5K
Solaredge SE5 K Hybrid
BYD LVS premium 20.0
Elektroauto und Velo
Elwac Heizstab
16,1 kWp Dach mit Gauben Nord-Süd sowie Südfassade
SolarEdge SE12.5K
Solaredge SE5 K Hybrid
BYD LVS premium 20.0
Elektroauto und Velo
Elwac Heizstab
-
LutzB
- Beiträge: 4359
- Registriert: Di Feb 25, 2020 9:23 am
- Has thanked: 28 times
- Been thanked: 202 times
Re: Solaredge Enttäuschung n. Update 1.9 auf 2.0
Die Lösung wurde Dir vermutlich schon mitgeteilt: viewtopic.php?p=138793#p138793kalif_vs hat geschrieben: Mo Feb 02, 2026 11:41 am Gibt es hier eine Lösung? Im Prinzip müsste ich der Open WB mitteilen können, dass in der Nacht die Wechselrichter Leistung die Batterieleistung abzüglich Eigenverbrauch des Wechselrichter ist.
Diese Problematik wird ja wahrscheinlich bei jedem Solar Edge hybrid Wechselrichter auftreten.![]()
Re: Solaredge Enttäuschung n. Update 1.9 auf 2.0
Hallo Lutz,
Möglich, dass mir die Lösung schon mitgeteilt wurde, leider ist sie mir nicht ersichtlich. Ich habe ja nur eine Batterie, ansonsten habe ich glaube ich alle Vorschläge nun korrekt umgesetzt
Möglich, dass mir die Lösung schon mitgeteilt wurde, leider ist sie mir nicht ersichtlich. Ich habe ja nur eine Batterie, ansonsten habe ich glaube ich alle Vorschläge nun korrekt umgesetzt
openWB series2 standard+
16,1 kWp Dach mit Gauben Nord-Süd sowie Südfassade
SolarEdge SE12.5K
Solaredge SE5 K Hybrid
BYD LVS premium 20.0
Elektroauto und Velo
Elwac Heizstab
16,1 kWp Dach mit Gauben Nord-Süd sowie Südfassade
SolarEdge SE12.5K
Solaredge SE5 K Hybrid
BYD LVS premium 20.0
Elektroauto und Velo
Elwac Heizstab
-
openWB
- Site Admin
- Beiträge: 10348
- Registriert: So Okt 07, 2018 1:50 pm
- Has thanked: 190 times
- Been thanked: 448 times
Re: Solaredge Enttäuschung n. Update 1.9 auf 2.0
Ohne Log und ohne Screenshot fehlt leider eine Basis das jemand das prüfen könnte 
Supportanfragen bitte NICHT per PN stellen.
Hardwareprobleme bitte über die Funktion Debug Daten senden mitteilen oder per Mail an support@openwb.de
Hardwareprobleme bitte über die Funktion Debug Daten senden mitteilen oder per Mail an support@openwb.de
-
LutzB
- Beiträge: 4359
- Registriert: Di Feb 25, 2020 9:23 am
- Has thanked: 28 times
- Been thanked: 202 times
Re: Solaredge Enttäuschung n. Update 1.9 auf 2.0
@kalif_vs
Es geht um die Anordnung der Komponenten in der Struktur des Lastmanagements.
https://wiki.openwb.de/doku.php?id=open ... t#struktur
Es geht um die Anordnung der Komponenten in der Struktur des Lastmanagements.
https://wiki.openwb.de/doku.php?id=open ... t#struktur
Re: Solaredge Enttäuschung n. Update 1.9 auf 2.0
Danke Lutz! Ich hatte die Batterie in der Struktur nicht dem Hybrid-WR zugeordnetLutzB hat geschrieben: Mo Feb 02, 2026 2:55 pm @kalif_vs
Es geht um die Anordnung der Komponenten in der Struktur des Lastmanagements.
https://wiki.openwb.de/doku.php?id=open ... t#struktur
So langsam wird es
- Dateianhänge
-
- Mittel (Bildschirmfoto 2026-02-02 um 20.20.29).jpeg (42.73 KiB) 645 mal betrachtet
openWB series2 standard+
16,1 kWp Dach mit Gauben Nord-Süd sowie Südfassade
SolarEdge SE12.5K
Solaredge SE5 K Hybrid
BYD LVS premium 20.0
Elektroauto und Velo
Elwac Heizstab
16,1 kWp Dach mit Gauben Nord-Süd sowie Südfassade
SolarEdge SE12.5K
Solaredge SE5 K Hybrid
BYD LVS premium 20.0
Elektroauto und Velo
Elwac Heizstab