Daten abholen/exportieren aus der Cloud und dem Webinterface

Fragen zur Nutzung, Features, usw..
Antworten
RainerW
Beiträge: 110
Registriert: Di Mär 31, 2020 6:46 am
Has thanked: 2 times

Daten abholen/exportieren aus der Cloud und dem Webinterface

Beitrag von RainerW »

Hallo

Könnte mir bitte jemand kurz erläutern, wie ich Daten abholen kann.
Also die Rohdaten am besten Excel ready in einer Textdatei oder gleich in Excel.

1. Fall Daten aus der openwb cloud
Wie kann ich die Daten vom Logging Tagesansicht datumsgenau abholen/exportieren?:
https://web.openwb.de/theme/daily.php

2. Fall Daten aus openwb/web
Wie kann ich diese abholen/exportieren?:
http://1xx.1xx.1xx.xx/openWB/web/loggin ... te=2021-01

Ciao Rainer
Zuletzt geändert von RainerW am Mo Feb 01, 2021 10:38 am, insgesamt 1-mal geändert.
OpenWB custom mit allem
hominidae
Beiträge: 1471
Registriert: Di Sep 03, 2019 4:13 pm
Has thanked: 30 times
Been thanked: 30 times

Re: Daten abholen/exportieren aus der Cloud und dem Webinterface

Beitrag von hominidae »

...über web.openwb.de weiss ich es nicht, aber wenn Du das InfluxDB/Grafana Tooling viewtopic.php?f=6&t=629 bei Dir installierst, bietet Grafana diese Möglichkeit:

Bild
Benutzeravatar
quasel
Beiträge: 23
Registriert: So Nov 22, 2020 11:15 am
Wohnort: Winden am See
Kontaktdaten:

Re: Daten abholen/exportieren aus der Cloud und dem Webinterface

Beitrag von quasel »

http://openwb.local/openWB/web/logging/data/

da liegen die csv files - ggf openwb.local durch deine IP ersetzten
openWB Series 2+ | SolarEdge 9,45kWp | VW ID.3 Pro Performance
hominidae
Beiträge: 1471
Registriert: Di Sep 03, 2019 4:13 pm
Has thanked: 30 times
Been thanked: 30 times

Re: Daten abholen/exportieren aus der Cloud und dem Webinterface

Beitrag von hominidae »

:lol: ...oh Mann, hatte ich komplett vergessen
JB_Sullivan
Beiträge: 251
Registriert: Mi Okt 07, 2020 6:34 pm
Been thanked: 1 time

Re: Daten abholen/exportieren aus der Cloud und dem Webinterface

Beitrag von JB_Sullivan »

Ich würde mich hier gerade mal mit einklinken.

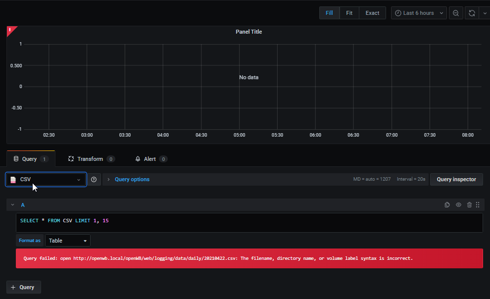
Ich habe auch mal versucht ein CSV Import in Grafana zu platzieren und habe mir das CSV Datenbank PlugIn installiert. Leider bekomme ich immer Fehler angezeigt, wenn ich eine openWB csv als Trend darstellen will.

Mittlerweile habe ich irgendwie das Gefühl, das mein Weg nicht der Weg ist, den ihr gegangen seit. Ich könnte also ein bisschen Unterstützung gebrauchen wie es richtig geht - Vielen Dank.
Dateianhänge
2021-05-01 08_10_44-New dashboard - Grafana.png
2021-05-01 08_10_11-CSV_ Settings - Grafana.png
okaegi
Beiträge: 2450
Registriert: Fr Mär 08, 2019 1:57 pm
Has thanked: 2 times
Been thanked: 33 times

Re: Daten abholen/exportieren aus der Cloud und dem Webinterface

Beitrag von okaegi »

Wir haben derweilen neue csv Files mit Header. Auf diesen werden die zukünftigen Grafiken basieren. Hier sind die Werte pro Periode schon gerechnet (nicht nur Zählerstände).Probier mal die:
Die findest du hier:
http://openwb.local/openWB/web/logging/data/v001
Gruss Oliver
Entwickler- openWB (ehrenamtlich) / Feedback zu Funktionen immer erwünscht..
Smarthomeprobleme siehe hier (update :!: ): viewtopic.php?f=14&t=5923
JB_Sullivan
Beiträge: 251
Registriert: Mi Okt 07, 2020 6:34 pm
Been thanked: 1 time

Re: Daten abholen/exportieren aus der Cloud und dem Webinterface

Beitrag von JB_Sullivan »

Der Ordner ist zwar vorhanden aber leer :(
okaegi
Beiträge: 2450
Registriert: Fr Mär 08, 2019 1:57 pm
Has thanked: 2 times
Been thanked: 33 times

Re: Daten abholen/exportieren aus der Cloud und dem Webinterface

Beitrag von okaegi »

neuste nightly nehmen. Der Ordner wird jeden Abend überpüft und upgedatet (also morgen gucken). Sonst csvcal.log von der Ramdisk hier posten.
Gruss Oliver
Entwickler- openWB (ehrenamtlich) / Feedback zu Funktionen immer erwünscht..
Smarthomeprobleme siehe hier (update :!: ): viewtopic.php?f=14&t=5923
Antworten