OpenWB Theme und anderes selbst anpassen?
-
electron
- Beiträge: 1162
- Registriert: So Aug 23, 2020 5:11 am
- Has thanked: 1 time
- Been thanked: 122 times
Re: OpenWB Theme und anderes selbst anpassen?
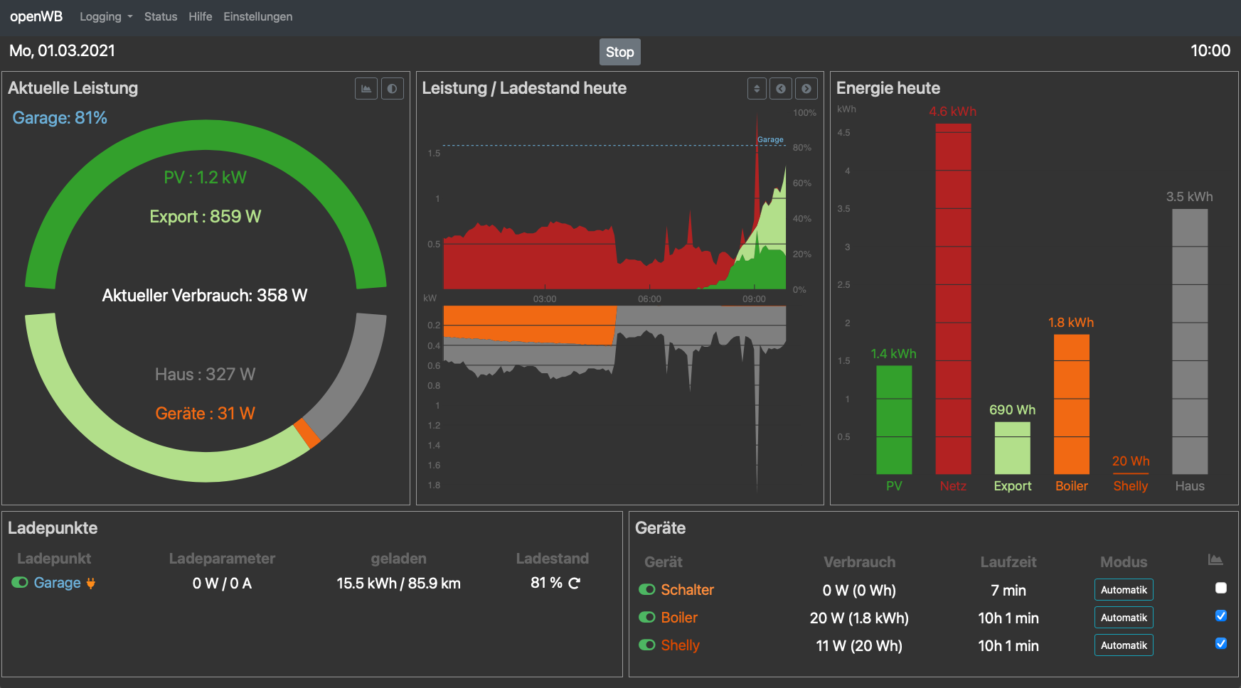
Man kann jetzt zwischen verschiedenen Reihenfolgen umschalten (mit dem neuen Button über dem mittleren Fenster) - Entweder Hausverbrauch, Ladeleistung, oder Smarthome-Leistung als "Grundlast".quasel hat geschrieben: So Jan 31, 2021 12:31 pm
- Von der Logik für den Leistungsgraphen - würde die Reinfolge Haus (=Grundlast) und on top das Laden nicht fast mehr Sinn ergeben?
openWB Serie 2 11 kW
Solaredge WR
Tesla Model 3
Solaredge WR
Tesla Model 3
-
bluppdiwupp
- Beiträge: 47
- Registriert: Mi Okt 07, 2020 9:41 pm
- Has thanked: 2 times
- Been thanked: 1 time
Re: OpenWB Theme und anderes selbst anpassen?
richtig klasse geworden. Vielen Dank für deine Mühen und der tollen Arbeit!
Re: OpenWB Theme und anderes selbst anpassen?
Hallo Claus
Auch von mir nochmal Danke für das tolle Theme! Auch für das Tempo mit dem Du hier die Anregungen umsetzt.
Ich bin ja ein großer Fan von den Balken rechts, das vermittelt das Verhältnis der Werte viel besser als die einfache Zahl. Ich weiss nicht ob es umsetzbar ist, aber könntest Du, wenn man in der Verlauf Grafik die letzten Tage anzeigt, auch die Balkengrafik von den vergangenen Tagen holen? Das die Anzeigen tagessynchron sind?
Danke, CPM
Auch von mir nochmal Danke für das tolle Theme! Auch für das Tempo mit dem Du hier die Anregungen umsetzt.
Ich bin ja ein großer Fan von den Balken rechts, das vermittelt das Verhältnis der Werte viel besser als die einfache Zahl. Ich weiss nicht ob es umsetzbar ist, aber könntest Du, wenn man in der Verlauf Grafik die letzten Tage anzeigt, auch die Balkengrafik von den vergangenen Tagen holen? Das die Anzeigen tagessynchron sind?
Danke, CPM
14,96 kWp PV / openWB / ID.3 GTX Performance / MG 4 Lux / 
-
electron
- Beiträge: 1162
- Registriert: So Aug 23, 2020 5:11 am
- Has thanked: 1 time
- Been thanked: 122 times
Re: OpenWB Theme und anderes selbst anpassen?
Ja, das hat mir auch schon gefehlt. Ist das nächste auf der Todo-Liste. Hoffen wir auf nicht zu gutes Wetter am nächste Wochenende 
openWB Serie 2 11 kW
Solaredge WR
Tesla Model 3
Solaredge WR
Tesla Model 3
Re: OpenWB Theme und anderes selbst anpassen?
Hallo,
ich möchte gerne eine Rückmeldung geben zur Aktualisierung der mittleren Anzeige "Leistung / Ladestand" geben.
Die Aktualisierung funktioniert jetzt auch über längere Zeiträume hinweg bestens - vielen Dank für die Fehlersuche und -behebung.
Eine Frage habe ich aber noch: Der Sprung von einem Tag zum nächsten klappt nicht so richtig. Nach meiner Beobachtung scheint es so zu sein:
Ich nutze gerne die Anzeige "heute" und da sieht es so aus, dass am nächsten Tag die Kurve und auch die Datumsangabe beim Vortag bleiben. Man muss also immer manuell zu "heute" schalten.
Ich weiß nicht, ob das möglich ist, aber es wäre schön, wenn die Anzeige heute mit einem Datumswechsel mitgehen und immer die Grafik zu "heute" anzeigen würde.
Ich hoffe, ich habe das halbwegs verständlich beschrieben.
lg, Edmund
ich möchte gerne eine Rückmeldung geben zur Aktualisierung der mittleren Anzeige "Leistung / Ladestand" geben.
Die Aktualisierung funktioniert jetzt auch über längere Zeiträume hinweg bestens - vielen Dank für die Fehlersuche und -behebung.
Eine Frage habe ich aber noch: Der Sprung von einem Tag zum nächsten klappt nicht so richtig. Nach meiner Beobachtung scheint es so zu sein:
Ich nutze gerne die Anzeige "heute" und da sieht es so aus, dass am nächsten Tag die Kurve und auch die Datumsangabe beim Vortag bleiben. Man muss also immer manuell zu "heute" schalten.
Ich weiß nicht, ob das möglich ist, aber es wäre schön, wenn die Anzeige heute mit einem Datumswechsel mitgehen und immer die Grafik zu "heute" anzeigen würde.
Ich hoffe, ich habe das halbwegs verständlich beschrieben.
lg, Edmund
openWB-2 Standard+ | Fronius Hybrid 4.0-3-s | Fronius Smartmeter | Speicher BYD HV 9 kWh | Hyundai Kona EV 64 kWh
-
electron
- Beiträge: 1162
- Registriert: So Aug 23, 2020 5:11 am
- Has thanked: 1 time
- Been thanked: 122 times
Re: OpenWB Theme und anderes selbst anpassen?
Hallo Edmund,
Vielen Dank für das Feedback. Das muss ich in der Tat noch ändern.
Im Moment merkt sich das Programm für den “heute”-Modus das Datum, an dem dieser Modus aktiviert wurde. Dieses bleibt dann aber konstant.
Ich werde noch eine Überprüfung einbauen, die allenfalls das Datum einen Tag weiterschaltet.
Gruss,
Claus
Vielen Dank für das Feedback. Das muss ich in der Tat noch ändern.
Im Moment merkt sich das Programm für den “heute”-Modus das Datum, an dem dieser Modus aktiviert wurde. Dieses bleibt dann aber konstant.
Ich werde noch eine Überprüfung einbauen, die allenfalls das Datum einen Tag weiterschaltet.
Gruss,
Claus
openWB Serie 2 11 kW
Solaredge WR
Tesla Model 3
Solaredge WR
Tesla Model 3
Re: OpenWB Theme und anderes selbst anpassen?
Hallo Claus,
das finde ich echt super - vielen Dank schon vorab.
Es ist wirklich beeindruckend, welches Engagement Du da für die oWB-Community an den Tag legst.
Das ist absolut nicht selbstverständlich.
lg, Edmund
das finde ich echt super - vielen Dank schon vorab.
Es ist wirklich beeindruckend, welches Engagement Du da für die oWB-Community an den Tag legst.
Das ist absolut nicht selbstverständlich.
lg, Edmund
openWB-2 Standard+ | Fronius Hybrid 4.0-3-s | Fronius Smartmeter | Speicher BYD HV 9 kWh | Hyundai Kona EV 64 kWh
Re: OpenWB Theme und anderes selbst anpassen?
Das gilt natürlich auch für alle anderen, die sich hier engagieren, um die oWB immer noch besser zu machen.evs65 hat geschrieben: Fr Mär 05, 2021 7:15 am Hallo Claus,
das finde ich echt super - vielen Dank schon vorab.
Es ist wirklich beeindruckend, welches Engagement Du da für die oWB-Community an den Tag legst.
Das ist absolut nicht selbstverständlich.
lg, Edmund
Mein eigenes KnowHow in Sachen Programmierung ist leider nicht so groß, dass ich mich selbst auch daran beteiligen könnte.
lg, Edmund
openWB-2 Standard+ | Fronius Hybrid 4.0-3-s | Fronius Smartmeter | Speicher BYD HV 9 kWh | Hyundai Kona EV 64 kWh
Re: OpenWB Theme und anderes selbst anpassen?
Hallo Claus,
könntest Du bitte bei Gelegenheit noch das Speichern der Anordnung der Graphen auf dem mittleren Diagram Leistung /Ladestand implementieren? Das wird aktuell noch bei jedem Aufruf zurückgesetzt.
Danke und Gruß
Jochen
könntest Du bitte bei Gelegenheit noch das Speichern der Anordnung der Graphen auf dem mittleren Diagram Leistung /Ladestand implementieren? Das wird aktuell noch bei jedem Aufruf zurückgesetzt.
Danke und Gruß
Jochen