Ich hab' in meinem System seit der Installation des Hybrid WR immer wieder etwas zu hohe PV Produktion. 3-5kWh pro Tag (4-6% zu viel). Lang ab ich nicht verstanden warum das so ist, inzwischen glaube ich dem ein Stück näher gekommen zu sein.
Inzwischen werkeln bei mir drei SMA Wechselrichter, zwei normale und ein hybird mit Speicher. Wenn in den Morgenstunden der Speicher geladen wird kommt der Strom sowohl von den Modulen am hybrid WR (quasi DC) und wird gleichzeitig AC seitig aufgenommen um den Hausanschluss auf 0 zu regeln. Strom kommt dann in der Bilanz von den beiden anderen WR.
Soweit so gut.
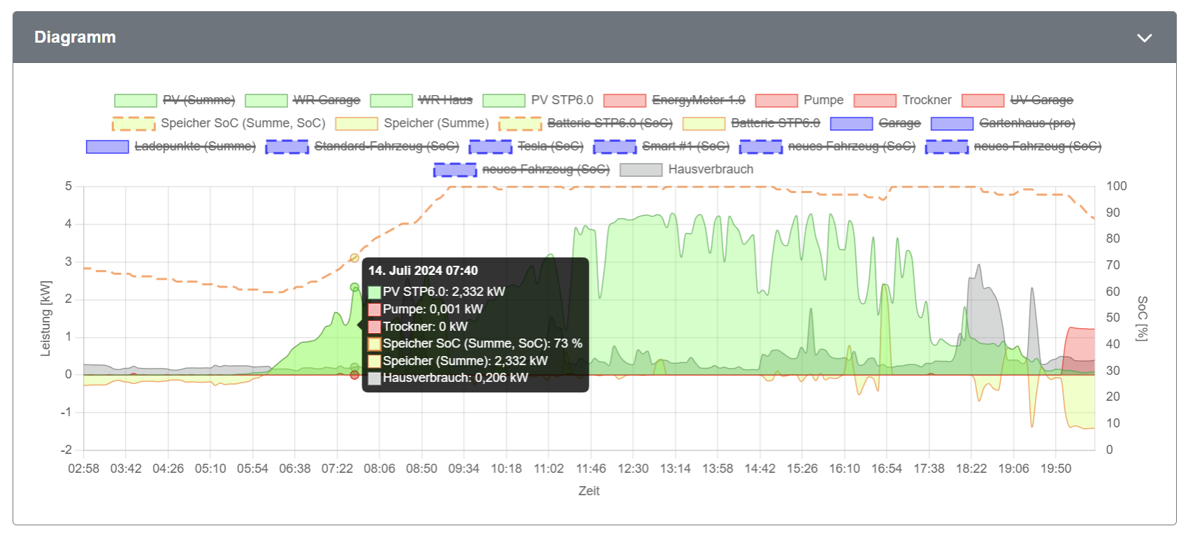
Im Tagesgraph sehe ich dass der Speicher geladen wird, z.b. mit 2,33kW um 7:40. Gleichzeitig wird diese gesamte Leistung auch dem hybird WR als Erzeugung zugerechnet, was definitiv nicht der Fall ist. Die Module am hybird-WR liefen zu dem Zeitpunkt deutlich unter 1kW. Die Leistung ist viel mehr das was insgesamt von allen drei Wecheslrichtern kommt.

- Screenshot 2024-07-14 220942.png (269.05 KiB) 620 mal betrachtet

- Screenshot 2024-07-14 222514.png (109.24 KiB) 620 mal betrachtet
Wichtig ist hier wohl noch dass der Livegraph basierend auf der Momentanleistung korrekt ist, den Fehler gibts nur im Tagesgraph basierend auf de Zählerständen.
Vermutlich kann man auf dieser Basis noch nicht wirklich sagen woher das kommt, welche weiteren Daten wären denn notwendig um besser zu verstehen woher das kommt?
Ich kann auch beobachten dass der angezeigte Zählerstand für die PV-Erzeugung in der openWB zu hoch ist im Vergleich zu den Daten des WR selbst.
Ausgelesen wird der korrekte Zählerstand
Code: Alles auswählen
2024-07-14 22:29:41,168 - {modules.common.store._api:26} - {DEBUG:device17} - Raw data InverterState(currents=[0.0, 0.0, 0.0], power=-299, exported=3144028, dc_power=0)
in der Komponente kommt dann ein anderern Wert an:
Code: Alles auswählen
2024-07-14 22:29:41,576 - {modules.common.store._api:26} - {DEBUG:component24} - Raw data InverterState(currents=[0.0, 0.0, 0.0], power=0, exported=3494107, dc_power=None)
Ob das eine etwas mit dem anderen zu tun hat weiß ich natürlich nicht, dieser Logauszug stammt nicht von der oben beschriebenen Situation.
15,2kWp SMA (SB4000TL-21, SB3.0, STP6.0-SE + BYD HVS, EnergyMeter), openWB Standard+, openWB Pro, Smart #1 (ersetzt den e2008), Tesla Model Y LR.