OpenWB Theme und anderes selbst anpassen?

Fragen zur Nutzung, Features, usw..
De Idstaaner
Beiträge: 118
Registriert: Do Mär 05, 2020 10:25 am

Re: OpenWB Theme und anderes selbst anpassen?

Beitrag von De Idstaaner »

electron hat geschrieben: Mi Mär 17, 2021 4:56 pm Vielen Dank, ich finde das eine gute Idee. Ich passe das am Wochenende entsprechend an.
Da sage ich auch Vielen Dank!

Ich habe ein Sony Xperia XZ. Nach kurzer Internetrecherche fand ich diese Angaben dazu: Technische Details: Auflösung: 1080 x 1920 Pixel, Diagonale: 5,2 Zoll, Pixeldichte: 424 ppi.

Auf dem Ipad wird der Button auch außerhalb des Rahmens angezeigt (zumindest im Hochformat), bleibt aber auf der Bildschirmseite, weil der Rahmen in die 2. Zeile rutscht. Scheint also eher nichts mit der Display-Auflösung sondern eher mit der Schriftgröße und Rahmenbreite des SoC-Rahmens zu tun zu haben.
Beim Handy sind die 4 Rahmen untereinander.
electron
Beiträge: 1162
Registriert: So Aug 23, 2020 5:11 am
Has thanked: 1 time
Been thanked: 122 times

Re: OpenWB Theme und anderes selbst anpassen?

Beitrag von electron »

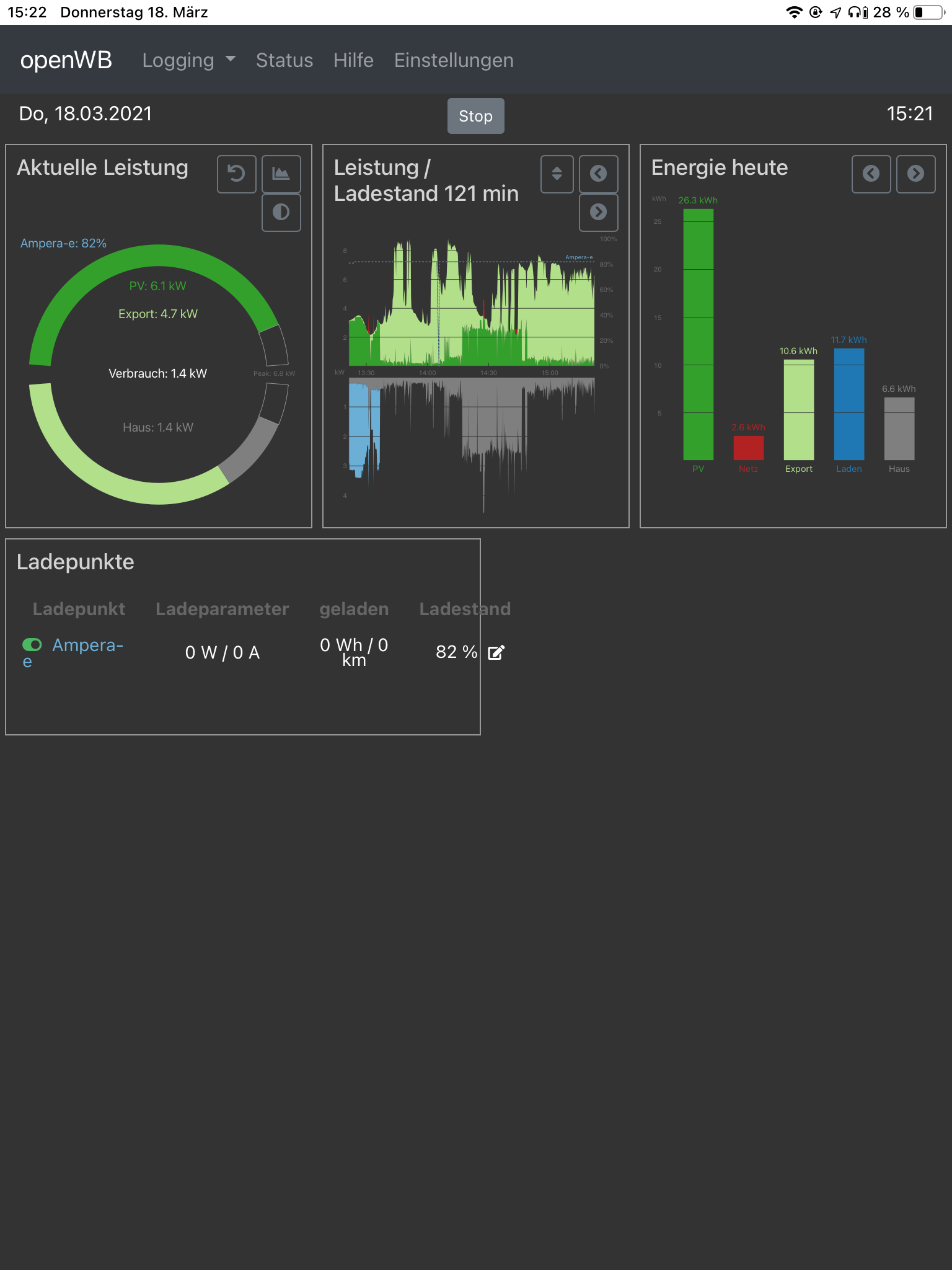
Hm komisch, wenn ich mir das Theme in einem Fenster mit 1080x1920 anzeigen lasse, sieht alles korrekt aus.
Auch auf dem Ipad im Hochformat sind die Knöpfe innerhalb des Bildschirms (wenn auch “gestapelt”):
openWB.png
Ich muss da am Wochenende nochmal weiter experimentieren.
Claus
openWB Serie 2 11 kW
Solaredge WR
Tesla Model 3
LutzB
Beiträge: 4312
Registriert: Di Feb 25, 2020 9:23 am
Has thanked: 23 times
Been thanked: 169 times

Re: OpenWB Theme und anderes selbst anpassen?

Beitrag von LutzB »

Am Desktop sieht es bei mir immer so aus. Die unteren Boxen werden nie nebeneinander angezeigt.
Bildschirmfoto_2021-03-18_13-44-21.png
sunscreen69
Beiträge: 9
Registriert: Mi Apr 15, 2020 7:55 am

Re: OpenWB Theme und anderes selbst anpassen?

Beitrag von sunscreen69 »

Ich habe beim Color-Theme das Problem, dass er sich auf dem Handy (S9) und dem Fire-Tablet die Farbeinstellung nicht merkt. D.h. bei jedem Refresh startet das Themem wieder in blau. Auf dem Desktop merkt er sich die Farbauswahl.
Ist das ein Problem mit den Cookies?
De Idstaaner
Beiträge: 118
Registriert: Do Mär 05, 2020 10:25 am

Re: OpenWB Theme und anderes selbst anpassen?

Beitrag von De Idstaaner »

Das Problem habe ich auch.
De Idstaaner
Beiträge: 118
Registriert: Do Mär 05, 2020 10:25 am

Re: OpenWB Theme und anderes selbst anpassen?

Beitrag von De Idstaaner »

LutzB hat geschrieben: Do Mär 18, 2021 12:45 pm Am Desktop sieht es bei mir immer so aus. Die unteren Boxen werden nie nebeneinander angezeigt.Bildschirmfoto_2021-03-18_13-44-21.png
Hier ist mein Bildschirm vom Ipad:
Bildschirm Darstellung außerhalb.PNG
electron
Beiträge: 1162
Registriert: So Aug 23, 2020 5:11 am
Has thanked: 1 time
Been thanked: 122 times

Re: OpenWB Theme und anderes selbst anpassen?

Beitrag von electron »

Danke, das ist hilfreich. Ich versuche das am Wochenende zu fixen.
openWB Serie 2 11 kW
Solaredge WR
Tesla Model 3
electron
Beiträge: 1162
Registriert: So Aug 23, 2020 5:11 am
Has thanked: 1 time
Been thanked: 122 times

Re: OpenWB Theme und anderes selbst anpassen?

Beitrag von electron »

Ich hatte das Problem eine Zeitlang auch auf dem Handy (S10), inzwischen merkt sich das Handy aber die Einstellungen.
Das muss definitiv an den Cookies liegen. Eventuell könntest Du mal die Cookies für die openWB löschen und die Seite neu laden. Das behebt das Problem hoffentlich.
sunscreen69 hat geschrieben: Do Mär 18, 2021 2:07 pm Ich habe beim Color-Theme das Problem, dass er sich auf dem Handy (S9) und dem Fire-Tablet die Farbeinstellung nicht merkt. D.h. bei jedem Refresh startet das Themem wieder in blau. Auf dem Desktop merkt er sich die Farbauswahl.
Ist das ein Problem mit den Cookies?
openWB Serie 2 11 kW
Solaredge WR
Tesla Model 3
hu4
Beiträge: 58
Registriert: Mi Aug 05, 2020 4:05 pm
Wohnort: Bayern

Re: OpenWB Theme und anderes selbst anpassen?

Beitrag von hu4 »

Hallo, wäre echt super wenn in diesen Falle ....Speicher vorhanden und keine Geräte.... der Speicher nach rechts neben den Ladepunkt wandert.
Screenshot 2021-03-20 082603.png
Somit würde die Scollbar verschwinden.

VG
Franz
------------------------------------------------------------------------------------------
PV 8,56 kWp / Fronius Gen24Plus / Fronius SmartMeter / BYD HVS Premium 7,7 kW
VW e-Golf (Bj 2020) / openWB Standalone / go-eCharger HOME+ 22 kW
electron
Beiträge: 1162
Registriert: So Aug 23, 2020 5:11 am
Has thanked: 1 time
Been thanked: 122 times

Re: OpenWB Theme und anderes selbst anpassen?

Beitrag von electron »

Seit dem neuesten Nightly werden jetzt die Speicherwerte ordentlich neben den Ladepunkten angezeigt. Die Smarthome-Daten sind nach unten gewandert, falls aber kein Speicher installiert ist, sind sie neben den Ladepunkten.

Ausserdem wurde die Reihenfolge der Stromquellen im linken Graph angepasst, neu kommt erst der Netzbezug, wie von De Idstaaner vorgeschlagen:
Screenshot 2021-03-20 at 10.09.00.png
openWB Serie 2 11 kW
Solaredge WR
Tesla Model 3
Antworten