SDM72d-m kompatibel mit SDM630?
SDM72d-m kompatibel mit SDM630?
Hallo Forengemeinde,
Da die Openwb ja auch so tolle Möglichkeiten hat wie Verbraucherüberwachung würde ich gern meine Wärmepumpe (3-phasig) mitloggen. Dafür würde ich gern einen SDM72d-m einsetzen finde aber unter Smart Home bei Verbrauchern nur den SDM630 im Auswahlmenü. Da wäre meine Frage jetzt ob das auch mit dem SDM72 funktioniert in der Hoffnung das die Modbusregister identisch sind? Könnt ihr mir da weiterhelfen?
Da die Openwb ja auch so tolle Möglichkeiten hat wie Verbraucherüberwachung würde ich gern meine Wärmepumpe (3-phasig) mitloggen. Dafür würde ich gern einen SDM72d-m einsetzen finde aber unter Smart Home bei Verbrauchern nur den SDM630 im Auswahlmenü. Da wäre meine Frage jetzt ob das auch mit dem SDM72 funktioniert in der Hoffnung das die Modbusregister identisch sind? Könnt ihr mir da weiterhelfen?
-
openWB
- Site Admin
- Beiträge: 9808
- Registriert: So Okt 07, 2018 1:50 pm
- Has thanked: 112 times
- Been thanked: 266 times
Re: SDM72d-m kompatibel mit SDM630?
Wenn es der aus unserem Shop ist dann ja.
Es gibt ältere Versionen mit geringerem Registerumfang.
Es gibt ältere Versionen mit geringerem Registerumfang.
Supportanfragen bitte NICHT per PN stellen.
Hardwareprobleme bitte über die Funktion Debug Daten senden mitteilen oder per Mail an support@openwb.de
Hardwareprobleme bitte über die Funktion Debug Daten senden mitteilen oder per Mail an support@openwb.de
Re: SDM72d-m kompatibel mit SDM630?
Ich habe mehrere SDM72/230 verbaut und frage diese über einen eigenen RPi ab.
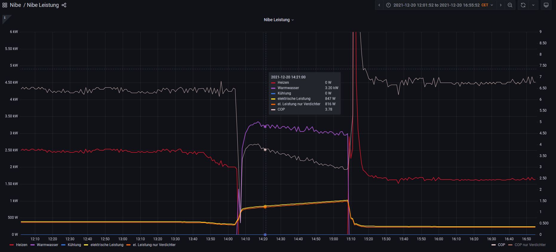
Als Inspiration Node-Red & Grafana vom WP Zähler: Kann man dann auch per MQTT an openWB weiterreichen wenn gewünscht.
Als Inspiration Node-Red & Grafana vom WP Zähler: Kann man dann auch per MQTT an openWB weiterreichen wenn gewünscht.
openWB series2 Buchse (2021)
go-eCharger HOME+ 22 kW (2022)
go-eCharger HOME+ 22 kW (2022)
Re: SDM72d-m kompatibel mit SDM630?
Danke schon mal für die Infos, dann versuche ich mal mein Glück.
Eine Frage noch zum direkten Anschluss des RS485-Signals an die Openwb:
Wo genau schließe ich die 2 Drähte an und was genau kommt in die Source-Zeile wo /dev/ttyUSB5 drin steht?
Habe später 2 Stück Openwbs Series + wo ich anschließen könnte, Master ist näher dran.
@ Becker: Mit Node-Red und Grafana und MQTT kenn ich mich nicht aus würde aber gern da etwas einsteigen. Gibt es da gute YouTube-Videos oder Ähnliches zum Einstieg?
Danke Euch schon mal!
Eine Frage noch zum direkten Anschluss des RS485-Signals an die Openwb:
Wo genau schließe ich die 2 Drähte an und was genau kommt in die Source-Zeile wo /dev/ttyUSB5 drin steht?
Habe später 2 Stück Openwbs Series + wo ich anschließen könnte, Master ist näher dran.
@ Becker: Mit Node-Red und Grafana und MQTT kenn ich mich nicht aus würde aber gern da etwas einsteigen. Gibt es da gute YouTube-Videos oder Ähnliches zum Einstieg?
Danke Euch schon mal!
Re: SDM72d-m kompatibel mit SDM630?
Die MB- Adern kommen an einen MB- USB- Adapter.
Ob Du den integrierten dafür nutzen kannst/ darfst, kann ich nicht beantworten.
Alle 4 USB haben bei mir an einem Test- Raspi funktioniert.
Einstellungen als EVU siehe hier, die ID muss entspr. Deiner Wahl angepasst werden. In SH 2.0 hatte ich den SDM 72d-m nur per MB- NW- Adapter installiert. VG
Edit: Ich weiss ehrlich gesagt nicht, wie Du den SDM per USB in SH 2.0 einbinden könntest. Ich sehe es nur über einen MB-Netzwerk- Adapter (LAN oder WLAN), was kein Beinbruch wäre...
Ob Du den integrierten dafür nutzen kannst/ darfst, kann ich nicht beantworten.
Alle 4 USB haben bei mir an einem Test- Raspi funktioniert.
Einstellungen als EVU siehe hier, die ID muss entspr. Deiner Wahl angepasst werden. In SH 2.0 hatte ich den SDM 72d-m nur per MB- NW- Adapter installiert. VG
Edit: Ich weiss ehrlich gesagt nicht, wie Du den SDM per USB in SH 2.0 einbinden könntest. Ich sehe es nur über einen MB-Netzwerk- Adapter (LAN oder WLAN), was kein Beinbruch wäre...
Zuletzt geändert von HSC am Di Dez 21, 2021 10:01 pm, insgesamt 1-mal geändert.
Re: SDM72d-m kompatibel mit SDM630?
Ah, interessant,
den Punkt unter SH2 mit der separaten Leistungsmessung hatte ich gar nicht auf dem Schirm. So wie ich das verstehe könnte ich doch auch diesen SDM72 für die WP an meinen NW-Adapter vom EVU-Kit mit flexibler IP wo auch schon ein SDM120 als PV-Modul hängt, als dritten Zähler dranhängen? Kann man da auch einfach noch 10 Stück dranhängen wenn man wollte? Das wäre ja genial!
Danke für den Tip HSC. Der Test mit dem Speicher-SDM120 folgt noch (aus einem anderen Thread wenn du dich noch erinnern kannst)
den Punkt unter SH2 mit der separaten Leistungsmessung hatte ich gar nicht auf dem Schirm. So wie ich das verstehe könnte ich doch auch diesen SDM72 für die WP an meinen NW-Adapter vom EVU-Kit mit flexibler IP wo auch schon ein SDM120 als PV-Modul hängt, als dritten Zähler dranhängen? Kann man da auch einfach noch 10 Stück dranhängen wenn man wollte? Das wäre ja genial!
Danke für den Tip HSC. Der Test mit dem Speicher-SDM120 folgt noch (aus einem anderen Thread wenn du dich noch erinnern kannst)
-
LutzB
- Beiträge: 4232
- Registriert: Di Feb 25, 2020 9:23 am
- Has thanked: 20 times
- Been thanked: 148 times
Re: SDM72d-m kompatibel mit SDM630?
An den Netzwerk-Modbus-Adapter kannst Du den problemlos dranhängen. Der Bus in der openWB sollte bitte nicht mit weiteren Geräten ergänzt werden, da die Kommunikation mit der EVSE essentiell ist. Technisch ist es problemlos machbar, bei Fehlfunktionen kann es aber schwer werden, die Ursache zu finden, wenn der Bus nicht exklusiv für openWB genutzt wird. Ich weiß auch nicht, wie es dann mit der Gewährleistung aussieht.
Re: SDM72d-m kompatibel mit SDM630?
Dann wäre es schon Nr. 4, kein Problem..., bis zu 256 Geräte (wenn Du hast...PV-Rohri hat geschrieben: Di Dez 21, 2021 4:51 pm Ah, interessant,
den Punkt unter SH2 mit der separaten Leistungsmessung hatte ich gar nicht auf dem Schirm. So wie ich das verstehe könnte ich doch auch diesen SDM72 für die WP an meinen NW-Adapter vom EVU-Kit mit flexibler IP wo auch schon ein SDM120 als PV-Modul hängt, als dritten Zähler dranhängen? Kann man da auch einfach noch 10 Stück dranhängen wenn man wollte? Das wäre ja genial!
Danke für den Tip HSC. Der Test mit dem Speicher-SDM120 folgt noch (aus einem anderen Thread wenn du dich noch erinnern kannst)
Und ja, wir/ Du können ihn auch für SH 2.0 konfigurieren.
Und nochmal ja, kann mich erinnern....
VG
Re: SDM72d-m kompatibel mit SDM630?
ich würde generell die openWB openWB sein lassen, und da innen auch nichts dran basteln.PV-Rohri hat geschrieben: Di Dez 21, 2021 2:54 pm Eine Frage noch zum direkten Anschluss des RS485-Signals an die Openwb:
Wo genau schließe ich die 2 Drähte an und was genau kommt in die Source-Zeile wo /dev/ttyUSB5 drin steht?
...
@ Becker: Mit Node-Red und Grafana und MQTT kenn ich mich nicht aus würde aber gern da etwas einsteigen. Gibt es da gute YouTube-Videos oder Ähnliches zum Einstieg?
Mein RPi ist für NodeRed, InfluxDB, Grafana, Wireguard, SAE & PiHole zuständig, das ist schon gerechtfertig.
Ich habe vor 1-2 Jahren bei 0 angefangen und mich da langsam rein gearbeitet und sehr viel gefragt oder auch mal Tipps bekommen, neben Tutorials und eigener Recherche.
Ich gebe mein Wissen (und meine Flows) gerne weiter.
openWB series2 Buchse (2021)
go-eCharger HOME+ 22 kW (2022)
go-eCharger HOME+ 22 kW (2022)
Re: SDM72d-m kompatibel mit SDM630?
Danke Lutz für die Stellungnahme, wollte nicht vorgreifen...LutzB hat geschrieben: Di Dez 21, 2021 4:54 pm An den Netzwerk-Modbus-Adapter kannst Du den problemlos dranhängen. Der Bus in der openWB sollte bitte nicht mit weiteren Geräten ergänzt werden, da die Kommunikation mit der EVSE essentiell ist. Technisch ist es problemlos machbar, bei Fehlfunktionen kann es aber schwer werden, die Ursache zu finden, wenn der Bus nicht exklusiv für openWB genutzt wird. Ich weiß auch nicht, wie es dann mit der Gewährleistung aussieht.
VG