Rückmeldungen 2.1.2 Alpha 2

Fragen zur Nutzung, Features, usw..
ChristophR
Beiträge: 1239
Registriert: So Okt 30, 2022 8:07 am
Has thanked: 70 times
Been thanked: 96 times

Re: Rückmeldungen 2.1.2 Alpha 2

Beitrag von ChristophR »

Das Update auf die aktuelle master vom 17.10. ist auf einem Testsystem (Läuft auf einer VM) fehlgeschlagen.

Auf der Oberfläche erscheint folgende Meldung:
Bei der Installation der benötigten Python-Bibliotheken ist ein Fehler aufgetreten! Bitte die Logdateien prüfen.

Die letzte Meldung auf der Startseite lautet:
backend still booting

Über die ramdisk kann ich nur die main.log aufrufen:

Code: Alles auswählen

no factory reset pending, normal startup
atreboot.sh started
checking init in /boot/config.txt...
watchdog for atreboot.sh on pid 376 started, waiting for 900s
already up to date
Group membership...
Final group membership: openwb : openwb adm dialout cdrom sudo audio video plugdev games users input render netdev spi i2c gpio lpadmin
Network...
Wait for connection...RTNETLINK answers: Network is unreachable
.RTNETLINK answers: Network is unreachable
.RTNETLINK answers: Network is unreachable
.RTNETLINK answers: Network is unreachable
.RTNETLINK answers: Network is unreachable
.RTNETLINK answers: Network is unreachable
.RTNETLINK answers: Network is unreachable
.
my primary IP: 192.168.1.51
my primary interface: eth0
running as primary, enabling plug'n'play network
apt configuration already up to date
install required packages with 'apt-get'...
OK:1 http://archive.raspberrypi.org/debian bullseye InRelease
OK:2 http://deb.debian.org/debian bullseye InRelease
OK:3 http://deb.debian.org/debian-security bullseye-security InRelease
OK:4 http://deb.debian.org/debian bullseye-updates InRelease
Paketlisten werden gelesen…
Paketlisten werden gelesen…
Abhängigkeitsbaum wird aufgebaut…
Statusinformationen werden eingelesen…
accountsservice ist schon die neueste Version (0.6.55-3).
apache2 ist schon die neueste Version (2.4.56-1~deb11u2).
bc ist schon die neueste Version (1.07.1-2+b2).
git ist schon die neueste Version (1:2.30.2-1+deb11u2).
jq ist schon die neueste Version (1.6-2.1).
lightdm-autologin-greeter ist schon die neueste Version (1.0-3).
openbox-lxde-session ist schon die neueste Version (0.99.2-4).
mmc-utils ist schon die neueste Version (0+git20180327.b4fe0c8c-1).
libapache2-mod-php ist schon die neueste Version (2:7.4+76).
php ist schon die neueste Version (2:7.4+76).
php-curl ist schon die neueste Version (2:7.4+76).
php-gd ist schon die neueste Version (2:7.4+76).
php-json ist schon die neueste Version (2:7.4+76).
php-xml ist schon die neueste Version (2:7.4+76).
socat ist schon die neueste Version (1.7.4.1-3).
sshpass ist schon die neueste Version (1.09-1).
ssl-cert ist schon die neueste Version (1.1.0+nmu1).
sudo ist schon die neueste Version (1.9.5p2-3+deb11u1).
vim ist schon die neueste Version (2:8.2.2434-3+deb11u1).
x11-xserver-utils ist schon die neueste Version (7.7+8).
xserver-xorg ist schon die neueste Version (1:7.7+22).
chromium ist schon die neueste Version (117.0.5938.149-1~deb11u1).
mosquitto ist schon die neueste Version (2.0.11-1+deb11u1).
mosquitto-clients ist schon die neueste Version (2.0.11-1+deb11u1).
lightdm ist schon die neueste Version (1.26.0-7+rpt1).
python3-pip ist schon die neueste Version (20.3.4-4+rpt1+deb11u1).
Einige Pakete konnten nicht installiert werden. Das kann bedeuten, dass
Sie eine unmögliche Situation angefordert haben oder, wenn Sie die
Unstable-Distribution verwenden, dass einige erforderliche Pakete noch
nicht erstellt wurden oder Incoming noch nicht verlassen haben.
Die folgenden Informationen helfen Ihnen vielleicht, die Situation zu lösen:

Die folgenden Pakete haben unerfüllte Abhängigkeiten:
 chromium-l10n : Hängt ab von: chromium (>= 118.0.5993.70-1~deb11u1) aber 117.0.5938.149-1~deb11u1 soll installiert werden
E: Probleme können nicht korrigiert werden, Sie haben zurückgehaltene defekte Pakete.
done
openwb.cron already up to date
openwb2.service already up to date
openwbRemoteSupport.service already up to date
no restore pending, normal startup
cleaning obsolete python cache folders...
python cache cleanup done
display setup...
autologin configured
mouse cursor configured
lxde session autostart already configured
apache default site...
...ok
checking required apache modules...
headers (enabled by site administrator)
headers already enabled
ssl (enabled by site administrator)
ssl already enabled
proxy_wstunnel (enabled by site administrator)
proxy_wstunnel already enabled
check mosquitto installation...
mosquitto.conf already up to date
mosquitto openwb.conf already up to date
mosquitto_local.conf already up to date
mosquitto openwb_local.conf already up to date
mosquitto done
install required python packages with 'pip3'...
Defaulting to user installation because normal site-packages is not writeable
Looking in indexes: https://pypi.org/simple, https://www.piwheels.org/simple
Requirement already satisfied: jq==1.1.3 in /home/openwb/.local/lib/python3.9/site-packages (from -r /var/www/html/openWB/requirements.txt (line 1)) (1.1.3)
Requirement already satisfied: paho_mqtt==1.6.1 in /home/openwb/.local/lib/python3.9/site-packages (from -r /var/www/html/openWB/requirements.txt (line 2)) (1.6.1)
Requirement already satisfied: pymodbus==2.5.2 in /home/openwb/.local/lib/python3.9/site-packages (from -r /var/www/html/openWB/requirements.txt (line 3)) (2.5.2)
Requirement already satisfied: pytest==6.2.5 in /home/openwb/.local/lib/python3.9/site-packages (from -r /var/www/html/openWB/requirements.txt (line 4)) (6.2.5)
Requirement already satisfied: requests_mock==1.9.3 in /home/openwb/.local/lib/python3.9/site-packages (from -r /var/www/html/openWB/requirements.txt (line 5)) (1.9.3)
Requirement already satisfied: lxml==4.9.1 in /home/openwb/.local/lib/python3.9/site-packages (from -r /var/www/html/openWB/requirements.txt (line 6)) (4.9.1)
Requirement already satisfied: aiohttp==3.7.4 in /home/openwb/.local/lib/python3.9/site-packages (from -r /var/www/html/openWB/requirements.txt (line 7)) (3.7.4)
Requirement already satisfied: schedule==1.1.0 in /home/openwb/.local/lib/python3.9/site-packages (from -r /var/www/html/openWB/requirements.txt (line 8)) (1.1.0)
Requirement already satisfied: PyJWT==2.6.0 in /home/openwb/.local/lib/python3.9/site-packages (from -r /var/www/html/openWB/requirements.txt (line 9)) (2.6.0)
Requirement already satisfied: ipparser==0.3.8 in /home/openwb/.local/lib/python3.9/site-packages (from -r /var/www/html/openWB/requirements.txt (line 10)) (0.3.8)
Requirement already satisfied: bs4==0.0.1 in /home/openwb/.local/lib/python3.9/site-packages (from -r /var/www/html/openWB/requirements.txt (line 11)) (0.0.1)
Requirement already satisfied: pkce==1.0.3 in /home/openwb/.local/lib/python3.9/site-packages (from -r /var/www/html/openWB/requirements.txt (line 12)) (1.0.3)
Requirement already satisfied: evdev==1.5.0 in /home/openwb/.local/lib/python3.9/site-packages (from -r /var/www/html/openWB/requirements.txt (line 14)) (1.5.0)
Collecting cryptography==40.0.1 (from -r /var/www/html/openWB/requirements.txt (line 16))
  Using cached cryptography-40.0.1.tar.gz (624 kB)
  Installing build dependencies: started
  Installing build dependencies: finished with status 'done'
  Getting requirements to build wheel: started
  Getting requirements to build wheel: finished with status 'done'
  Preparing metadata (pyproject.toml): started
  Preparing metadata (pyproject.toml): finished with status 'done'
Collecting msal==1.22.0 (from -r /var/www/html/openWB/requirements.txt (line 17))
  Using cached https://www.piwheels.org/simple/msal/msal-1.22.0-py2.py3-none-any.whl (90 kB)
Requirement already satisfied: python-dateutil==2.8.2 in /home/openwb/.local/lib/python3.9/site-packages (from -r /var/www/html/openWB/requirements.txt (line 18)) (2.8.2)
Collecting umodbus==1.0.4 (from -r /var/www/html/openWB/requirements.txt (line 19))
  Using cached https://www.piwheels.org/simple/umodbus/uModbus-1.0.4-py2.py3-none-any.whl (31 kB)
Requirement already satisfied: six>=1.15.0 in /usr/lib/python3/dist-packages (from pymodbus==2.5.2->-r /var/www/html/openWB/requirements.txt (line 3)) (1.16.0)
Requirement already satisfied: pyserial>=3.4 in /usr/lib/python3/dist-packages (from pymodbus==2.5.2->-r /var/www/html/openWB/requirements.txt (line 3)) (3.5b0)
Requirement already satisfied: attrs>=19.2.0 in /home/openwb/.local/lib/python3.9/site-packages (from pytest==6.2.5->-r /var/www/html/openWB/requirements.txt (line 4)) (23.1.0)
Requirement already satisfied: iniconfig in /home/openwb/.local/lib/python3.9/site-packages (from pytest==6.2.5->-r /var/www/html/openWB/requirements.txt (line 4)) (2.0.0)
Requirement already satisfied: packaging in /home/openwb/.local/lib/python3.9/site-packages (from pytest==6.2.5->-r /var/www/html/openWB/requirements.txt (line 4)) (23.1)
Requirement already satisfied: pluggy<2.0,>=0.12 in /home/openwb/.local/lib/python3.9/site-packages (from pytest==6.2.5->-r /var/www/html/openWB/requirements.txt (line 4)) (1.0.0)
Requirement already satisfied: py>=1.8.2 in /home/openwb/.local/lib/python3.9/site-packages (from pytest==6.2.5->-r /var/www/html/openWB/requirements.txt (line 4)) (1.11.0)
Requirement already satisfied: toml in /usr/lib/python3/dist-packages (from pytest==6.2.5->-r /var/www/html/openWB/requirements.txt (line 4)) (0.10.1)
Requirement already satisfied: requests<3,>=2.3 in /usr/lib/python3/dist-packages (from requests_mock==1.9.3->-r /var/www/html/openWB/requirements.txt (line 5)) (2.25.1)
Requirement already satisfied: chardet<4.0,>=2.0 in /home/openwb/.local/lib/python3.9/site-packages (from aiohttp==3.7.4->-r /var/www/html/openWB/requirements.txt (line 7)) (3.0.4)
Requirement already satisfied: multidict<7.0,>=4.5 in /home/openwb/.local/lib/python3.9/site-packages (from aiohttp==3.7.4->-r /var/www/html/openWB/requirements.txt (line 7)) (6.0.4)
Requirement already satisfied: async-timeout<4.0,>=3.0 in /home/openwb/.local/lib/python3.9/site-packages (from aiohttp==3.7.4->-r /var/www/html/openWB/requirements.txt (line 7)) (3.0.1)
Requirement already satisfied: yarl<2.0,>=1.0 in /home/openwb/.local/lib/python3.9/site-packages (from aiohttp==3.7.4->-r /var/www/html/openWB/requirements.txt (line 7)) (1.9.2)
Requirement already satisfied: typing-extensions>=3.6.5 in /usr/lib/python3/dist-packages (from aiohttp==3.7.4->-r /var/www/html/openWB/requirements.txt (line 7)) (3.7.4.3)
Requirement already satisfied: dnspython in /home/openwb/.local/lib/python3.9/site-packages (from ipparser==0.3.8->-r /var/www/html/openWB/requirements.txt (line 10)) (2.3.0)
Requirement already satisfied: beautifulsoup4 in /usr/lib/python3/dist-packages (from bs4==0.0.1->-r /var/www/html/openWB/requirements.txt (line 11)) (4.9.3)
Collecting cffi>=1.12 (from cryptography==40.0.1->-r /var/www/html/openWB/requirements.txt (line 16))
  Using cached cffi-1.16.0-cp39-cp39-manylinux_2_12_i686.manylinux2010_i686.manylinux_2_17_i686.manylinux2014_i686.whl.metadata (1.5 kB)
Collecting pycparser (from cffi>=1.12->cryptography==40.0.1->-r /var/www/html/openWB/requirements.txt (line 16))
  Using cached https://www.piwheels.org/simple/pycparser/pycparser-2.21-py2.py3-none-any.whl (119 kB)
Requirement already satisfied: idna>=2.0 in /usr/lib/python3/dist-packages (from yarl<2.0,>=1.0->aiohttp==3.7.4->-r /var/www/html/openWB/requirements.txt (line 7)) (2.10)
Requirement already satisfied: soupsieve>1.2 in /usr/lib/python3/dist-packages (from beautifulsoup4->bs4==0.0.1->-r /var/www/html/openWB/requirements.txt (line 11)) (2.2.1)
Using cached cffi-1.16.0-cp39-cp39-manylinux_2_12_i686.manylinux2010_i686.manylinux_2_17_i686.manylinux2014_i686.whl (422 kB)
Building wheels for collected packages: cryptography
  Building wheel for cryptography (pyproject.toml): started
  Building wheel for cryptography (pyproject.toml): finished with status 'error'
  error: subprocess-exited-with-error
  
  × Building wheel for cryptography (pyproject.toml) did not run successfully.
  │ exit code: 1
  ╰─> [247 lines of output]
      running bdist_wheel
      running build
      running build_py
      creating build
      creating build/lib.linux-x86_64-cpython-39
      creating build/lib.linux-x86_64-cpython-39/cryptography
      copying src/cryptography/exceptions.py -> build/lib.linux-x86_64-cpython-39/cryptography
      copying src/cryptography/__init__.py -> build/lib.linux-x86_64-cpython-39/cryptography
      copying src/cryptography/__about__.py -> build/lib.linux-x86_64-cpython-39/cryptography
      copying src/cryptography/utils.py -> build/lib.linux-x86_64-cpython-39/cryptography
      copying src/cryptography/fernet.py -> build/lib.linux-x86_64-cpython-39/cryptography
      creating build/lib.linux-x86_64-cpython-39/cryptography/hazmat
      copying src/cryptography/hazmat/__init__.py -> build/lib.linux-x86_64-cpython-39/cryptography/hazmat
      copying src/cryptography/hazmat/_oid.py -> build/lib.linux-x86_64-cpython-39/cryptography/hazmat
      creating build/lib.linux-x86_64-cpython-39/cryptography/x509
      copying src/cryptography/x509/general_name.py -> build/lib.linux-x86_64-cpython-39/cryptography/x509
      copying src/cryptography/x509/extensions.py -> build/lib.linux-x86_64-cpython-39/cryptography/x509
      copying src/cryptography/x509/__init__.py -> build/lib.linux-x86_64-cpython-39/cryptography/x509
      copying src/cryptography/x509/oid.py -> build/lib.linux-x86_64-cpython-39/cryptography/x509
      copying src/cryptography/x509/certificate_transparency.py -> build/lib.linux-x86_64-cpython-39/cryptography/x509
      copying src/cryptography/x509/name.py -> build/lib.linux-x86_64-cpython-39/cryptography/x509
      copying src/cryptography/x509/base.py -> build/lib.linux-x86_64-cpython-39/cryptography/x509
      copying src/cryptography/x509/ocsp.py -> build/lib.linux-x86_64-cpython-39/cryptography/x509
      creating build/lib.linux-x86_64-cpython-39/cryptography/hazmat/bindings
      copying src/cryptography/hazmat/bindings/__init__.py -> build/lib.linux-x86_64-cpython-39/cryptography/hazmat/bindings
      creating build/lib.linux-x86_64-cpython-39/cryptography/hazmat/backends
      copying src/cryptography/hazmat/backends/__init__.py -> build/lib.linux-x86_64-cpython-39/cryptography/hazmat/backends
      creating build/lib.linux-x86_64-cpython-39/cryptography/hazmat/primitives
      copying src/cryptography/hazmat/primitives/__init__.py -> build/lib.linux-x86_64-cpython-39/cryptography/hazmat/primitives
      copying src/cryptography/hazmat/primitives/cmac.py -> build/lib.linux-x86_64-cpython-39/cryptography/hazmat/primitives
      copying src/cryptography/hazmat/primitives/_asymmetric.py -> build/lib.linux-x86_64-cpython-39/cryptography/hazmat/primitives
      copying src/cryptography/hazmat/primitives/keywrap.py -> build/lib.linux-x86_64-cpython-39/cryptography/hazmat/primitives
      copying src/cryptography/hazmat/primitives/padding.py -> build/lib.linux-x86_64-cpython-39/cryptography/hazmat/primitives
      copying src/cryptography/hazmat/primitives/hashes.py -> build/lib.linux-x86_64-cpython-39/cryptography/hazmat/primitives
      copying src/cryptography/hazmat/primitives/_cipheralgorithm.py -> build/lib.linux-x86_64-cpython-39/cryptography/hazmat/primitives
      copying src/cryptography/hazmat/primitives/hmac.py -> build/lib.linux-x86_64-cpython-39/cryptography/hazmat/primitives
      copying src/cryptography/hazmat/primitives/constant_time.py -> build/lib.linux-x86_64-cpython-39/cryptography/hazmat/primitives
      copying src/cryptography/hazmat/primitives/_serialization.py -> build/lib.linux-x86_64-cpython-39/cryptography/hazmat/primitives
      copying src/cryptography/hazmat/primitives/poly1305.py -> build/lib.linux-x86_64-cpython-39/cryptography/hazmat/primitives
      creating build/lib.linux-x86_64-cpython-39/cryptography/hazmat/bindings/openssl
      copying src/cryptography/hazmat/bindings/openssl/__init__.py -> build/lib.linux-x86_64-cpython-39/cryptography/hazmat/bindings/openssl
      copying src/cryptography/hazmat/bindings/openssl/binding.py -> build/lib.linux-x86_64-cpython-39/cryptography/hazmat/bindings/openssl
      copying src/cryptography/hazmat/bindings/openssl/_conditional.py -> build/lib.linux-x86_64-cpython-39/cryptography/hazmat/bindings/openssl
      creating build/lib.linux-x86_64-cpython-39/cryptography/hazmat/backends/openssl
      copying src/cryptography/hazmat/backends/openssl/ed25519.py -> build/lib.linux-x86_64-cpython-39/cryptography/hazmat/backends/openssl
      copying src/cryptography/hazmat/backends/openssl/__init__.py -> build/lib.linux-x86_64-cpython-39/cryptography/hazmat/backends/openssl
      copying src/cryptography/hazmat/backends/openssl/x448.py -> build/lib.linux-x86_64-cpython-39/cryptography/hazmat/backends/openssl
      copying src/cryptography/hazmat/backends/openssl/backend.py -> build/lib.linux-x86_64-cpython-39/cryptography/hazmat/backends/openssl
      copying src/cryptography/hazmat/backends/openssl/decode_asn1.py -> build/lib.linux-x86_64-cpython-39/cryptography/hazmat/backends/openssl
      copying src/cryptography/hazmat/backends/openssl/cmac.py -> build/lib.linux-x86_64-cpython-39/cryptography/hazmat/backends/openssl
      copying src/cryptography/hazmat/backends/openssl/dsa.py -> build/lib.linux-x86_64-cpython-39/cryptography/hazmat/backends/openssl
      copying src/cryptography/hazmat/backends/openssl/aead.py -> build/lib.linux-x86_64-cpython-39/cryptography/hazmat/backends/openssl
      copying src/cryptography/hazmat/backends/openssl/ec.py -> build/lib.linux-x86_64-cpython-39/cryptography/hazmat/backends/openssl
      copying src/cryptography/hazmat/backends/openssl/hashes.py -> build/lib.linux-x86_64-cpython-39/cryptography/hazmat/backends/openssl
      copying src/cryptography/hazmat/backends/openssl/hmac.py -> build/lib.linux-x86_64-cpython-39/cryptography/hazmat/backends/openssl
      copying src/cryptography/hazmat/backends/openssl/rsa.py -> build/lib.linux-x86_64-cpython-39/cryptography/hazmat/backends/openssl
      copying src/cryptography/hazmat/backends/openssl/ciphers.py -> build/lib.linux-x86_64-cpython-39/cryptography/hazmat/backends/openssl
      copying src/cryptography/hazmat/backends/openssl/utils.py -> build/lib.linux-x86_64-cpython-39/cryptography/hazmat/backends/openssl
      copying src/cryptography/hazmat/backends/openssl/dh.py -> build/lib.linux-x86_64-cpython-39/cryptography/hazmat/backends/openssl
      copying src/cryptography/hazmat/backends/openssl/ed448.py -> build/lib.linux-x86_64-cpython-39/cryptography/hazmat/backends/openssl
      copying src/cryptography/hazmat/backends/openssl/poly1305.py -> build/lib.linux-x86_64-cpython-39/cryptography/hazmat/backends/openssl
      creating build/lib.linux-x86_64-cpython-39/cryptography/hazmat/primitives/asymmetric
      copying src/cryptography/hazmat/primitives/asymmetric/ed25519.py -> build/lib.linux-x86_64-cpython-39/cryptography/hazmat/primitives/asymmetric
      copying src/cryptography/hazmat/primitives/asymmetric/__init__.py -> build/lib.linux-x86_64-cpython-39/cryptography/hazmat/primitives/asymmetric
      copying src/cryptography/hazmat/primitives/asymmetric/types.py -> build/lib.linux-x86_64-cpython-39/cryptography/hazmat/primitives/asymmetric
      copying src/cryptography/hazmat/primitives/asymmetric/x448.py -> build/lib.linux-x86_64-cpython-39/cryptography/hazmat/primitives/asymmetric
      copying src/cryptography/hazmat/primitives/asymmetric/dsa.py -> build/lib.linux-x86_64-cpython-39/cryptography/hazmat/primitives/asymmetric
      copying src/cryptography/hazmat/primitives/asymmetric/x25519.py -> build/lib.linux-x86_64-cpython-39/cryptography/hazmat/primitives/asymmetric
      copying src/cryptography/hazmat/primitives/asymmetric/padding.py -> build/lib.linux-x86_64-cpython-39/cryptography/hazmat/primitives/asymmetric
      copying src/cryptography/hazmat/primitives/asymmetric/ec.py -> build/lib.linux-x86_64-cpython-39/cryptography/hazmat/primitives/asymmetric
      copying src/cryptography/hazmat/primitives/asymmetric/rsa.py -> build/lib.linux-x86_64-cpython-39/cryptography/hazmat/primitives/asymmetric
      copying src/cryptography/hazmat/primitives/asymmetric/utils.py -> build/lib.linux-x86_64-cpython-39/cryptography/hazmat/primitives/asymmetric
      copying src/cryptography/hazmat/primitives/asymmetric/dh.py -> build/lib.linux-x86_64-cpython-39/cryptography/hazmat/primitives/asymmetric
      copying src/cryptography/hazmat/primitives/asymmetric/ed448.py -> build/lib.linux-x86_64-cpython-39/cryptography/hazmat/primitives/asymmetric
      creating build/lib.linux-x86_64-cpython-39/cryptography/hazmat/primitives/kdf
      copying src/cryptography/hazmat/primitives/kdf/x963kdf.py -> build/lib.linux-x86_64-cpython-39/cryptography/hazmat/primitives/kdf
      copying src/cryptography/hazmat/primitives/kdf/pbkdf2.py -> build/lib.linux-x86_64-cpython-39/cryptography/hazmat/primitives/kdf
      copying src/cryptography/hazmat/primitives/kdf/__init__.py -> build/lib.linux-x86_64-cpython-39/cryptography/hazmat/primitives/kdf
      copying src/cryptography/hazmat/primitives/kdf/concatkdf.py -> build/lib.linux-x86_64-cpython-39/cryptography/hazmat/primitives/kdf
      copying src/cryptography/hazmat/primitives/kdf/kbkdf.py -> build/lib.linux-x86_64-cpython-39/cryptography/hazmat/primitives/kdf
      copying src/cryptography/hazmat/primitives/kdf/scrypt.py -> build/lib.linux-x86_64-cpython-39/cryptography/hazmat/primitives/kdf
      copying src/cryptography/hazmat/primitives/kdf/hkdf.py -> build/lib.linux-x86_64-cpython-39/cryptography/hazmat/primitives/kdf
      creating build/lib.linux-x86_64-cpython-39/cryptography/hazmat/primitives/serialization
      copying src/cryptography/hazmat/primitives/serialization/__init__.py -> build/lib.linux-x86_64-cpython-39/cryptography/hazmat/primitives/serialization
      copying src/cryptography/hazmat/primitives/serialization/pkcs7.py -> build/lib.linux-x86_64-cpython-39/cryptography/hazmat/primitives/serialization
      copying src/cryptography/hazmat/primitives/serialization/base.py -> build/lib.linux-x86_64-cpython-39/cryptography/hazmat/primitives/serialization
      copying src/cryptography/hazmat/primitives/serialization/ssh.py -> build/lib.linux-x86_64-cpython-39/cryptography/hazmat/primitives/serialization
      copying src/cryptography/hazmat/primitives/serialization/pkcs12.py -> build/lib.linux-x86_64-cpython-39/cryptography/hazmat/primitives/serialization
      creating build/lib.linux-x86_64-cpython-39/cryptography/hazmat/primitives/twofactor
      copying src/cryptography/hazmat/primitives/twofactor/__init__.py -> build/lib.linux-x86_64-cpython-39/cryptography/hazmat/primitives/twofactor
      copying src/cryptography/hazmat/primitives/twofactor/hotp.py -> build/lib.linux-x86_64-cpython-39/cryptography/hazmat/primitives/twofactor
      copying src/cryptography/hazmat/primitives/twofactor/totp.py -> build/lib.linux-x86_64-cpython-39/cryptography/hazmat/primitives/twofactor
      creating build/lib.linux-x86_64-cpython-39/cryptography/hazmat/primitives/ciphers
      copying src/cryptography/hazmat/primitives/ciphers/__init__.py -> build/lib.linux-x86_64-cpython-39/cryptography/hazmat/primitives/ciphers
      copying src/cryptography/hazmat/primitives/ciphers/algorithms.py -> build/lib.linux-x86_64-cpython-39/cryptography/hazmat/primitives/ciphers
      copying src/cryptography/hazmat/primitives/ciphers/aead.py -> build/lib.linux-x86_64-cpython-39/cryptography/hazmat/primitives/ciphers
      copying src/cryptography/hazmat/primitives/ciphers/base.py -> build/lib.linux-x86_64-cpython-39/cryptography/hazmat/primitives/ciphers
      copying src/cryptography/hazmat/primitives/ciphers/modes.py -> build/lib.linux-x86_64-cpython-39/cryptography/hazmat/primitives/ciphers
      running egg_info
      writing src/cryptography.egg-info/PKG-INFO
      writing dependency_links to src/cryptography.egg-info/dependency_links.txt
      writing requirements to src/cryptography.egg-info/requires.txt
      writing top-level names to src/cryptography.egg-info/top_level.txt
      reading manifest file 'src/cryptography.egg-info/SOURCES.txt'
      reading manifest template 'MANIFEST.in'
      no previously-included directories found matching 'docs/_build'
      warning: no previously-included files found matching 'vectors'
      warning: no previously-included files matching '*' found under directory 'vectors'
      warning: no previously-included files matching '*' found under directory '.github'
      warning: no previously-included files found matching 'release.py'
      warning: no previously-included files found matching '.readthedocs.yml'
      warning: no previously-included files found matching 'ci-constraints-requirements.txt'
      warning: no previously-included files found matching 'mypy.ini'
      adding license file 'LICENSE'
      adding license file 'LICENSE.APACHE'
      adding license file 'LICENSE.BSD'
      adding license file 'LICENSE.PSF'
      writing manifest file 'src/cryptography.egg-info/SOURCES.txt'
      /tmp/pip-build-env-q67djvc_/overlay/lib/python3.9/site-packages/setuptools/command/build_py.py:204: _Warning: Package 'cryptography.hazmat.bindings._rust' is absent from the `packages` configuration.
      !!
      
              ********************************************************************************
              ############################
              # Package would be ignored #
              ############################
              Python recognizes 'cryptography.hazmat.bindings._rust' as an importable package[^1],
              but it is absent from setuptools' `packages` configuration.
      
              This leads to an ambiguous overall configuration. If you want to distribute this
              package, please make sure that 'cryptography.hazmat.bindings._rust' is explicitly added
              to the `packages` configuration field.
      
              Alternatively, you can also rely on setuptools' discovery methods
              (for example by using `find_namespace_packages(...)`/`find_namespace:`
              instead of `find_packages(...)`/`find:`).
      
              You can read more about "package discovery" on setuptools documentation page:
      
              - https://setuptools.pypa.io/en/latest/userguide/package_discovery.html
      
              If you don't want 'cryptography.hazmat.bindings._rust' to be distributed and are
              already explicitly excluding 'cryptography.hazmat.bindings._rust' via
              `find_namespace_packages(...)/find_namespace` or `find_packages(...)/find`,
              you can try to use `exclude_package_data`, or `include-package-data=False` in
              combination with a more fine grained `package-data` configuration.
      
              You can read more about "package data files" on setuptools documentation page:
      
              - https://setuptools.pypa.io/en/latest/userguide/datafiles.html
      
      
              [^1]: For Python, any directory (with suitable naming) can be imported,
                    even if it does not contain any `.py` files.
                    On the other hand, currently there is no concept of package data
                    directory, all directories are treated like packages.
              ********************************************************************************
      
      !!
        check.warn(importable)
      /tmp/pip-build-env-q67djvc_/overlay/lib/python3.9/site-packages/setuptools/command/build_py.py:204: _Warning: Package 'cryptography.hazmat.bindings._rust.openssl' is absent from the `packages` configuration.
      !!
      
              ********************************************************************************
              ############################
              # Package would be ignored #
              ############################
              Python recognizes 'cryptography.hazmat.bindings._rust.openssl' as an importable package[^1],
              but it is absent from setuptools' `packages` configuration.
      
              This leads to an ambiguous overall configuration. If you want to distribute this
              package, please make sure that 'cryptography.hazmat.bindings._rust.openssl' is explicitly added
              to the `packages` configuration field.
      
              Alternatively, you can also rely on setuptools' discovery methods
              (for example by using `find_namespace_packages(...)`/`find_namespace:`
              instead of `find_packages(...)`/`find:`).
      
              You can read more about "package discovery" on setuptools documentation page:
      
              - https://setuptools.pypa.io/en/latest/userguide/package_discovery.html
      
              If you don't want 'cryptography.hazmat.bindings._rust.openssl' to be distributed and are
              already explicitly excluding 'cryptography.hazmat.bindings._rust.openssl' via
              `find_namespace_packages(...)/find_namespace` or `find_packages(...)/find`,
              you can try to use `exclude_package_data`, or `include-package-data=False` in
              combination with a more fine grained `package-data` configuration.
      
              You can read more about "package data files" on setuptools documentation page:
      
              - https://setuptools.pypa.io/en/latest/userguide/datafiles.html
      
      
              [^1]: For Python, any directory (with suitable naming) can be imported,
                    even if it does not contain any `.py` files.
                    On the other hand, currently there is no concept of package data
                    directory, all directories are treated like packages.
              ********************************************************************************
      
      !!
        check.warn(importable)
      copying src/cryptography/py.typed -> build/lib.linux-x86_64-cpython-39/cryptography
      creating build/lib.linux-x86_64-cpython-39/cryptography/hazmat/bindings/_rust
      copying src/cryptography/hazmat/bindings/_rust/__init__.pyi -> build/lib.linux-x86_64-cpython-39/cryptography/hazmat/bindings/_rust
      copying src/cryptography/hazmat/bindings/_rust/_openssl.pyi -> build/lib.linux-x86_64-cpython-39/cryptography/hazmat/bindings/_rust
      copying src/cryptography/hazmat/bindings/_rust/asn1.pyi -> build/lib.linux-x86_64-cpython-39/cryptography/hazmat/bindings/_rust
      copying src/cryptography/hazmat/bindings/_rust/ocsp.pyi -> build/lib.linux-x86_64-cpython-39/cryptography/hazmat/bindings/_rust
      copying src/cryptography/hazmat/bindings/_rust/pkcs7.pyi -> build/lib.linux-x86_64-cpython-39/cryptography/hazmat/bindings/_rust
      copying src/cryptography/hazmat/bindings/_rust/x509.pyi -> build/lib.linux-x86_64-cpython-39/cryptography/hazmat/bindings/_rust
      creating build/lib.linux-x86_64-cpython-39/cryptography/hazmat/bindings/_rust/openssl
      copying src/cryptography/hazmat/bindings/_rust/openssl/__init__.pyi -> build/lib.linux-x86_64-cpython-39/cryptography/hazmat/bindings/_rust/openssl
      copying src/cryptography/hazmat/bindings/_rust/openssl/x25519.pyi -> build/lib.linux-x86_64-cpython-39/cryptography/hazmat/bindings/_rust/openssl
      running build_ext
      running build_rust
      
          =============================DEBUG ASSISTANCE=============================
          If you are seeing a compilation error please try the following steps to
          successfully install cryptography:
          1) Upgrade to the latest pip and try again. This will fix errors for most
             users. See: https://pip.pypa.io/en/stable/installing/#upgrading-pip
          2) Read https://cryptography.io/en/latest/installation/ for specific
             instructions for your platform.
          3) Check our frequently asked questions for more information:
             https://cryptography.io/en/latest/faq/
          4) Ensure you have a recent Rust toolchain installed:
             https://cryptography.io/en/latest/installation/#rust
      
          Python: 3.9.2
          platform: Linux-5.10.0-15-amd64-x86_64-with-glibc2.31
          pip: n/a
          setuptools: 68.2.2
          setuptools_rust: 1.7.0
          rustc: n/a
          =============================DEBUG ASSISTANCE=============================
      
      error: can't find Rust compiler
      
      If you are using an outdated pip version, it is possible a prebuilt wheel is available for this package but pip is not able to install from it. Installing from the wheel would avoid the need for a Rust compiler.
      
      To update pip, run:
      
          pip install --upgrade pip
      
      and then retry package installation.
      
      If you did intend to build this package from source, try installing a Rust compiler from your system package manager and ensure it is on the PATH during installation. Alternatively, rustup (available at https://rustup.rs) is the recommended way to download and update the Rust compiler toolchain.
      
      This package requires Rust >=1.48.0.
      [end of output]
  
  note: This error originates from a subprocess, and is likely not a problem with pip.
  ERROR: Failed building wheel for cryptography
Failed to build cryptography
ERROR: Could not build wheels for cryptography, which is required to install pyproject.toml-based projects
failed!
load versions...
chgrp: Zugriff auf '/var/www/html/openWB/data/restore/*' nicht möglich: Datei oder Verzeichnis nicht gefunden
chgrp: Zugriff auf '/var/www/html/openWB/data/data_migration/*' nicht möglich: Datei oder Verzeichnis nicht gefunden
chmod: Zugriff auf '/var/www/html/openWB/data/restore/*' nicht möglich: Datei oder Verzeichnis nicht gefunden
chmod: Zugriff auf '/var/www/html/openWB/data/data_migration/*' nicht möglich: Datei oder Verzeichnis nicht gefunden
2023-10-18 20:32:51: boot done :-)
no factory reset pending, normal startup
atreboot.sh started
checking init in /boot/config.txt...
watchdog for atreboot.sh on pid 1716 started, waiting for 900s
already up to date
Group membership...
Final group membership: openwb : openwb adm dialout cdrom sudo audio video plugdev games users input render netdev spi i2c gpio lpadmin
Network...
Wait for connection...
Bis vor kurzem liefen die Updates auf dem System noch durch.
P.S: Das Update war von 2023-10-13 12:41:10 +0200 [679bb5251] auf 2023-10-17 13:16:20 +0200 [5f8ad53d5]
Ich gehe erstmal wieder auf den alten Stand zurück, ist ja wie geschrieben nur noch ein Testsystem.
openWB Series 2 Standard+, SW-Version 2
SolarEdge SE10K-RWS, BYD LVS 8, 16,8 kWp.
CUPRA Born
Benutzeravatar
mrinas
Beiträge: 2422
Registriert: Mi Jan 29, 2020 10:12 pm
Has thanked: 69 times
Been thanked: 78 times

Re: Rückmeldungen 2.1.2 Alpha 2

Beitrag von mrinas »

ChristophR hat geschrieben: Mi Okt 18, 2023 6:45 pm Das Update auf die aktuelle master vom 17.10. ist auf einem Testsystem (Läuft auf einer VM) fehlgeschlagen.

Auf der Oberfläche erscheint folgende Meldung:
Bei der Installation der benötigten Python-Bibliotheken ist ein Fehler aufgetreten! Bitte die Logdateien prüfen.

Die letzte Meldung auf der Startseite lautet:
backend still booting

Über die ramdisk kann ich nur die main.log aufrufen:

Code: Alles auswählen

no factory reset pending, normal startup
atreboot.sh started
checking init in /boot/config.txt...
watchdog for atreboot.sh on pid 376 started, waiting for 900s
already up to date
Group membership...
Final group membership: openwb : openwb adm dialout cdrom sudo audio video plugdev games users input render netdev spi i2c gpio lpadmin
Network...
Wait for connection...RTNETLINK answers: Network is unreachable
.RTNETLINK answers: Network is unreachable
.RTNETLINK answers: Network is unreachable
.RTNETLINK answers: Network is unreachable
.RTNETLINK answers: Network is unreachable
.RTNETLINK answers: Network is unreachable
.RTNETLINK answers: Network is unreachable
.
my primary IP: 192.168.1.51
my primary interface: eth0
running as primary, enabling plug'n'play network
apt configuration already up to date
install required packages with 'apt-get'...
OK:1 http://archive.raspberrypi.org/debian bullseye InRelease
OK:2 http://deb.debian.org/debian bullseye InRelease
OK:3 http://deb.debian.org/debian-security bullseye-security InRelease
OK:4 http://deb.debian.org/debian bullseye-updates InRelease
Paketlisten werden gelesen…
Paketlisten werden gelesen…
Abhängigkeitsbaum wird aufgebaut…
Statusinformationen werden eingelesen…
accountsservice ist schon die neueste Version (0.6.55-3).
apache2 ist schon die neueste Version (2.4.56-1~deb11u2).
bc ist schon die neueste Version (1.07.1-2+b2).
git ist schon die neueste Version (1:2.30.2-1+deb11u2).
jq ist schon die neueste Version (1.6-2.1).
lightdm-autologin-greeter ist schon die neueste Version (1.0-3).
openbox-lxde-session ist schon die neueste Version (0.99.2-4).
mmc-utils ist schon die neueste Version (0+git20180327.b4fe0c8c-1).
libapache2-mod-php ist schon die neueste Version (2:7.4+76).
php ist schon die neueste Version (2:7.4+76).
php-curl ist schon die neueste Version (2:7.4+76).
php-gd ist schon die neueste Version (2:7.4+76).
php-json ist schon die neueste Version (2:7.4+76).
php-xml ist schon die neueste Version (2:7.4+76).
socat ist schon die neueste Version (1.7.4.1-3).
sshpass ist schon die neueste Version (1.09-1).
ssl-cert ist schon die neueste Version (1.1.0+nmu1).
sudo ist schon die neueste Version (1.9.5p2-3+deb11u1).
vim ist schon die neueste Version (2:8.2.2434-3+deb11u1).
x11-xserver-utils ist schon die neueste Version (7.7+8).
xserver-xorg ist schon die neueste Version (1:7.7+22).
chromium ist schon die neueste Version (117.0.5938.149-1~deb11u1).
mosquitto ist schon die neueste Version (2.0.11-1+deb11u1).
mosquitto-clients ist schon die neueste Version (2.0.11-1+deb11u1).
lightdm ist schon die neueste Version (1.26.0-7+rpt1).
python3-pip ist schon die neueste Version (20.3.4-4+rpt1+deb11u1).
Einige Pakete konnten nicht installiert werden. Das kann bedeuten, dass
Sie eine unmögliche Situation angefordert haben oder, wenn Sie die
Unstable-Distribution verwenden, dass einige erforderliche Pakete noch
nicht erstellt wurden oder Incoming noch nicht verlassen haben.
Die folgenden Informationen helfen Ihnen vielleicht, die Situation zu lösen:

Die folgenden Pakete haben unerfüllte Abhängigkeiten:
 chromium-l10n : Hängt ab von: chromium (>= 118.0.5993.70-1~deb11u1) aber 117.0.5938.149-1~deb11u1 soll installiert werden
E: Probleme können nicht korrigiert werden, Sie haben zurückgehaltene defekte Pakete.
done
openwb.cron already up to date
openwb2.service already up to date
openwbRemoteSupport.service already up to date
no restore pending, normal startup
cleaning obsolete python cache folders...
python cache cleanup done
display setup...
autologin configured
mouse cursor configured
lxde session autostart already configured
apache default site...
...ok
checking required apache modules...
headers (enabled by site administrator)
headers already enabled
ssl (enabled by site administrator)
ssl already enabled
proxy_wstunnel (enabled by site administrator)
proxy_wstunnel already enabled
check mosquitto installation...
mosquitto.conf already up to date
mosquitto openwb.conf already up to date
mosquitto_local.conf already up to date
mosquitto openwb_local.conf already up to date
mosquitto done
install required python packages with 'pip3'...
Defaulting to user installation because normal site-packages is not writeable
Looking in indexes: https://pypi.org/simple, https://www.piwheels.org/simple
Requirement already satisfied: jq==1.1.3 in /home/openwb/.local/lib/python3.9/site-packages (from -r /var/www/html/openWB/requirements.txt (line 1)) (1.1.3)
Requirement already satisfied: paho_mqtt==1.6.1 in /home/openwb/.local/lib/python3.9/site-packages (from -r /var/www/html/openWB/requirements.txt (line 2)) (1.6.1)
Requirement already satisfied: pymodbus==2.5.2 in /home/openwb/.local/lib/python3.9/site-packages (from -r /var/www/html/openWB/requirements.txt (line 3)) (2.5.2)
Requirement already satisfied: pytest==6.2.5 in /home/openwb/.local/lib/python3.9/site-packages (from -r /var/www/html/openWB/requirements.txt (line 4)) (6.2.5)
Requirement already satisfied: requests_mock==1.9.3 in /home/openwb/.local/lib/python3.9/site-packages (from -r /var/www/html/openWB/requirements.txt (line 5)) (1.9.3)
Requirement already satisfied: lxml==4.9.1 in /home/openwb/.local/lib/python3.9/site-packages (from -r /var/www/html/openWB/requirements.txt (line 6)) (4.9.1)
Requirement already satisfied: aiohttp==3.7.4 in /home/openwb/.local/lib/python3.9/site-packages (from -r /var/www/html/openWB/requirements.txt (line 7)) (3.7.4)
Requirement already satisfied: schedule==1.1.0 in /home/openwb/.local/lib/python3.9/site-packages (from -r /var/www/html/openWB/requirements.txt (line 8)) (1.1.0)
Requirement already satisfied: PyJWT==2.6.0 in /home/openwb/.local/lib/python3.9/site-packages (from -r /var/www/html/openWB/requirements.txt (line 9)) (2.6.0)
Requirement already satisfied: ipparser==0.3.8 in /home/openwb/.local/lib/python3.9/site-packages (from -r /var/www/html/openWB/requirements.txt (line 10)) (0.3.8)
Requirement already satisfied: bs4==0.0.1 in /home/openwb/.local/lib/python3.9/site-packages (from -r /var/www/html/openWB/requirements.txt (line 11)) (0.0.1)
Requirement already satisfied: pkce==1.0.3 in /home/openwb/.local/lib/python3.9/site-packages (from -r /var/www/html/openWB/requirements.txt (line 12)) (1.0.3)
Requirement already satisfied: evdev==1.5.0 in /home/openwb/.local/lib/python3.9/site-packages (from -r /var/www/html/openWB/requirements.txt (line 14)) (1.5.0)
Collecting cryptography==40.0.1 (from -r /var/www/html/openWB/requirements.txt (line 16))
  Using cached cryptography-40.0.1.tar.gz (624 kB)
  Installing build dependencies: started
  Installing build dependencies: finished with status 'done'
  Getting requirements to build wheel: started
  Getting requirements to build wheel: finished with status 'done'
  Preparing metadata (pyproject.toml): started
  Preparing metadata (pyproject.toml): finished with status 'done'
Collecting msal==1.22.0 (from -r /var/www/html/openWB/requirements.txt (line 17))
  Using cached https://www.piwheels.org/simple/msal/msal-1.22.0-py2.py3-none-any.whl (90 kB)
Requirement already satisfied: python-dateutil==2.8.2 in /home/openwb/.local/lib/python3.9/site-packages (from -r /var/www/html/openWB/requirements.txt (line 18)) (2.8.2)
Collecting umodbus==1.0.4 (from -r /var/www/html/openWB/requirements.txt (line 19))
  Using cached https://www.piwheels.org/simple/umodbus/uModbus-1.0.4-py2.py3-none-any.whl (31 kB)
Requirement already satisfied: six>=1.15.0 in /usr/lib/python3/dist-packages (from pymodbus==2.5.2->-r /var/www/html/openWB/requirements.txt (line 3)) (1.16.0)
Requirement already satisfied: pyserial>=3.4 in /usr/lib/python3/dist-packages (from pymodbus==2.5.2->-r /var/www/html/openWB/requirements.txt (line 3)) (3.5b0)
Requirement already satisfied: attrs>=19.2.0 in /home/openwb/.local/lib/python3.9/site-packages (from pytest==6.2.5->-r /var/www/html/openWB/requirements.txt (line 4)) (23.1.0)
Requirement already satisfied: iniconfig in /home/openwb/.local/lib/python3.9/site-packages (from pytest==6.2.5->-r /var/www/html/openWB/requirements.txt (line 4)) (2.0.0)
Requirement already satisfied: packaging in /home/openwb/.local/lib/python3.9/site-packages (from pytest==6.2.5->-r /var/www/html/openWB/requirements.txt (line 4)) (23.1)
Requirement already satisfied: pluggy<2.0,>=0.12 in /home/openwb/.local/lib/python3.9/site-packages (from pytest==6.2.5->-r /var/www/html/openWB/requirements.txt (line 4)) (1.0.0)
Requirement already satisfied: py>=1.8.2 in /home/openwb/.local/lib/python3.9/site-packages (from pytest==6.2.5->-r /var/www/html/openWB/requirements.txt (line 4)) (1.11.0)
Requirement already satisfied: toml in /usr/lib/python3/dist-packages (from pytest==6.2.5->-r /var/www/html/openWB/requirements.txt (line 4)) (0.10.1)
Requirement already satisfied: requests<3,>=2.3 in /usr/lib/python3/dist-packages (from requests_mock==1.9.3->-r /var/www/html/openWB/requirements.txt (line 5)) (2.25.1)
Requirement already satisfied: chardet<4.0,>=2.0 in /home/openwb/.local/lib/python3.9/site-packages (from aiohttp==3.7.4->-r /var/www/html/openWB/requirements.txt (line 7)) (3.0.4)
Requirement already satisfied: multidict<7.0,>=4.5 in /home/openwb/.local/lib/python3.9/site-packages (from aiohttp==3.7.4->-r /var/www/html/openWB/requirements.txt (line 7)) (6.0.4)
Requirement already satisfied: async-timeout<4.0,>=3.0 in /home/openwb/.local/lib/python3.9/site-packages (from aiohttp==3.7.4->-r /var/www/html/openWB/requirements.txt (line 7)) (3.0.1)
Requirement already satisfied: yarl<2.0,>=1.0 in /home/openwb/.local/lib/python3.9/site-packages (from aiohttp==3.7.4->-r /var/www/html/openWB/requirements.txt (line 7)) (1.9.2)
Requirement already satisfied: typing-extensions>=3.6.5 in /usr/lib/python3/dist-packages (from aiohttp==3.7.4->-r /var/www/html/openWB/requirements.txt (line 7)) (3.7.4.3)
Requirement already satisfied: dnspython in /home/openwb/.local/lib/python3.9/site-packages (from ipparser==0.3.8->-r /var/www/html/openWB/requirements.txt (line 10)) (2.3.0)
Requirement already satisfied: beautifulsoup4 in /usr/lib/python3/dist-packages (from bs4==0.0.1->-r /var/www/html/openWB/requirements.txt (line 11)) (4.9.3)
Collecting cffi>=1.12 (from cryptography==40.0.1->-r /var/www/html/openWB/requirements.txt (line 16))
  Using cached cffi-1.16.0-cp39-cp39-manylinux_2_12_i686.manylinux2010_i686.manylinux_2_17_i686.manylinux2014_i686.whl.metadata (1.5 kB)
Collecting pycparser (from cffi>=1.12->cryptography==40.0.1->-r /var/www/html/openWB/requirements.txt (line 16))
  Using cached https://www.piwheels.org/simple/pycparser/pycparser-2.21-py2.py3-none-any.whl (119 kB)
Requirement already satisfied: idna>=2.0 in /usr/lib/python3/dist-packages (from yarl<2.0,>=1.0->aiohttp==3.7.4->-r /var/www/html/openWB/requirements.txt (line 7)) (2.10)
Requirement already satisfied: soupsieve>1.2 in /usr/lib/python3/dist-packages (from beautifulsoup4->bs4==0.0.1->-r /var/www/html/openWB/requirements.txt (line 11)) (2.2.1)
Using cached cffi-1.16.0-cp39-cp39-manylinux_2_12_i686.manylinux2010_i686.manylinux_2_17_i686.manylinux2014_i686.whl (422 kB)
Building wheels for collected packages: cryptography
  Building wheel for cryptography (pyproject.toml): started
  Building wheel for cryptography (pyproject.toml): finished with status 'error'
  error: subprocess-exited-with-error
  
  × Building wheel for cryptography (pyproject.toml) did not run successfully.
  │ exit code: 1
  ╰─> [247 lines of output]
      running bdist_wheel
      running build
      running build_py
      creating build
      creating build/lib.linux-x86_64-cpython-39
      creating build/lib.linux-x86_64-cpython-39/cryptography
      copying src/cryptography/exceptions.py -> build/lib.linux-x86_64-cpython-39/cryptography
      copying src/cryptography/__init__.py -> build/lib.linux-x86_64-cpython-39/cryptography
      copying src/cryptography/__about__.py -> build/lib.linux-x86_64-cpython-39/cryptography
      copying src/cryptography/utils.py -> build/lib.linux-x86_64-cpython-39/cryptography
      copying src/cryptography/fernet.py -> build/lib.linux-x86_64-cpython-39/cryptography
      creating build/lib.linux-x86_64-cpython-39/cryptography/hazmat
      copying src/cryptography/hazmat/__init__.py -> build/lib.linux-x86_64-cpython-39/cryptography/hazmat
      copying src/cryptography/hazmat/_oid.py -> build/lib.linux-x86_64-cpython-39/cryptography/hazmat
      creating build/lib.linux-x86_64-cpython-39/cryptography/x509
      copying src/cryptography/x509/general_name.py -> build/lib.linux-x86_64-cpython-39/cryptography/x509
      copying src/cryptography/x509/extensions.py -> build/lib.linux-x86_64-cpython-39/cryptography/x509
      copying src/cryptography/x509/__init__.py -> build/lib.linux-x86_64-cpython-39/cryptography/x509
      copying src/cryptography/x509/oid.py -> build/lib.linux-x86_64-cpython-39/cryptography/x509
      copying src/cryptography/x509/certificate_transparency.py -> build/lib.linux-x86_64-cpython-39/cryptography/x509
      copying src/cryptography/x509/name.py -> build/lib.linux-x86_64-cpython-39/cryptography/x509
      copying src/cryptography/x509/base.py -> build/lib.linux-x86_64-cpython-39/cryptography/x509
      copying src/cryptography/x509/ocsp.py -> build/lib.linux-x86_64-cpython-39/cryptography/x509
      creating build/lib.linux-x86_64-cpython-39/cryptography/hazmat/bindings
      copying src/cryptography/hazmat/bindings/__init__.py -> build/lib.linux-x86_64-cpython-39/cryptography/hazmat/bindings
      creating build/lib.linux-x86_64-cpython-39/cryptography/hazmat/backends
      copying src/cryptography/hazmat/backends/__init__.py -> build/lib.linux-x86_64-cpython-39/cryptography/hazmat/backends
      creating build/lib.linux-x86_64-cpython-39/cryptography/hazmat/primitives
      copying src/cryptography/hazmat/primitives/__init__.py -> build/lib.linux-x86_64-cpython-39/cryptography/hazmat/primitives
      copying src/cryptography/hazmat/primitives/cmac.py -> build/lib.linux-x86_64-cpython-39/cryptography/hazmat/primitives
      copying src/cryptography/hazmat/primitives/_asymmetric.py -> build/lib.linux-x86_64-cpython-39/cryptography/hazmat/primitives
      copying src/cryptography/hazmat/primitives/keywrap.py -> build/lib.linux-x86_64-cpython-39/cryptography/hazmat/primitives
      copying src/cryptography/hazmat/primitives/padding.py -> build/lib.linux-x86_64-cpython-39/cryptography/hazmat/primitives
      copying src/cryptography/hazmat/primitives/hashes.py -> build/lib.linux-x86_64-cpython-39/cryptography/hazmat/primitives
      copying src/cryptography/hazmat/primitives/_cipheralgorithm.py -> build/lib.linux-x86_64-cpython-39/cryptography/hazmat/primitives
      copying src/cryptography/hazmat/primitives/hmac.py -> build/lib.linux-x86_64-cpython-39/cryptography/hazmat/primitives
      copying src/cryptography/hazmat/primitives/constant_time.py -> build/lib.linux-x86_64-cpython-39/cryptography/hazmat/primitives
      copying src/cryptography/hazmat/primitives/_serialization.py -> build/lib.linux-x86_64-cpython-39/cryptography/hazmat/primitives
      copying src/cryptography/hazmat/primitives/poly1305.py -> build/lib.linux-x86_64-cpython-39/cryptography/hazmat/primitives
      creating build/lib.linux-x86_64-cpython-39/cryptography/hazmat/bindings/openssl
      copying src/cryptography/hazmat/bindings/openssl/__init__.py -> build/lib.linux-x86_64-cpython-39/cryptography/hazmat/bindings/openssl
      copying src/cryptography/hazmat/bindings/openssl/binding.py -> build/lib.linux-x86_64-cpython-39/cryptography/hazmat/bindings/openssl
      copying src/cryptography/hazmat/bindings/openssl/_conditional.py -> build/lib.linux-x86_64-cpython-39/cryptography/hazmat/bindings/openssl
      creating build/lib.linux-x86_64-cpython-39/cryptography/hazmat/backends/openssl
      copying src/cryptography/hazmat/backends/openssl/ed25519.py -> build/lib.linux-x86_64-cpython-39/cryptography/hazmat/backends/openssl
      copying src/cryptography/hazmat/backends/openssl/__init__.py -> build/lib.linux-x86_64-cpython-39/cryptography/hazmat/backends/openssl
      copying src/cryptography/hazmat/backends/openssl/x448.py -> build/lib.linux-x86_64-cpython-39/cryptography/hazmat/backends/openssl
      copying src/cryptography/hazmat/backends/openssl/backend.py -> build/lib.linux-x86_64-cpython-39/cryptography/hazmat/backends/openssl
      copying src/cryptography/hazmat/backends/openssl/decode_asn1.py -> build/lib.linux-x86_64-cpython-39/cryptography/hazmat/backends/openssl
      copying src/cryptography/hazmat/backends/openssl/cmac.py -> build/lib.linux-x86_64-cpython-39/cryptography/hazmat/backends/openssl
      copying src/cryptography/hazmat/backends/openssl/dsa.py -> build/lib.linux-x86_64-cpython-39/cryptography/hazmat/backends/openssl
      copying src/cryptography/hazmat/backends/openssl/aead.py -> build/lib.linux-x86_64-cpython-39/cryptography/hazmat/backends/openssl
      copying src/cryptography/hazmat/backends/openssl/ec.py -> build/lib.linux-x86_64-cpython-39/cryptography/hazmat/backends/openssl
      copying src/cryptography/hazmat/backends/openssl/hashes.py -> build/lib.linux-x86_64-cpython-39/cryptography/hazmat/backends/openssl
      copying src/cryptography/hazmat/backends/openssl/hmac.py -> build/lib.linux-x86_64-cpython-39/cryptography/hazmat/backends/openssl
      copying src/cryptography/hazmat/backends/openssl/rsa.py -> build/lib.linux-x86_64-cpython-39/cryptography/hazmat/backends/openssl
      copying src/cryptography/hazmat/backends/openssl/ciphers.py -> build/lib.linux-x86_64-cpython-39/cryptography/hazmat/backends/openssl
      copying src/cryptography/hazmat/backends/openssl/utils.py -> build/lib.linux-x86_64-cpython-39/cryptography/hazmat/backends/openssl
      copying src/cryptography/hazmat/backends/openssl/dh.py -> build/lib.linux-x86_64-cpython-39/cryptography/hazmat/backends/openssl
      copying src/cryptography/hazmat/backends/openssl/ed448.py -> build/lib.linux-x86_64-cpython-39/cryptography/hazmat/backends/openssl
      copying src/cryptography/hazmat/backends/openssl/poly1305.py -> build/lib.linux-x86_64-cpython-39/cryptography/hazmat/backends/openssl
      creating build/lib.linux-x86_64-cpython-39/cryptography/hazmat/primitives/asymmetric
      copying src/cryptography/hazmat/primitives/asymmetric/ed25519.py -> build/lib.linux-x86_64-cpython-39/cryptography/hazmat/primitives/asymmetric
      copying src/cryptography/hazmat/primitives/asymmetric/__init__.py -> build/lib.linux-x86_64-cpython-39/cryptography/hazmat/primitives/asymmetric
      copying src/cryptography/hazmat/primitives/asymmetric/types.py -> build/lib.linux-x86_64-cpython-39/cryptography/hazmat/primitives/asymmetric
      copying src/cryptography/hazmat/primitives/asymmetric/x448.py -> build/lib.linux-x86_64-cpython-39/cryptography/hazmat/primitives/asymmetric
      copying src/cryptography/hazmat/primitives/asymmetric/dsa.py -> build/lib.linux-x86_64-cpython-39/cryptography/hazmat/primitives/asymmetric
      copying src/cryptography/hazmat/primitives/asymmetric/x25519.py -> build/lib.linux-x86_64-cpython-39/cryptography/hazmat/primitives/asymmetric
      copying src/cryptography/hazmat/primitives/asymmetric/padding.py -> build/lib.linux-x86_64-cpython-39/cryptography/hazmat/primitives/asymmetric
      copying src/cryptography/hazmat/primitives/asymmetric/ec.py -> build/lib.linux-x86_64-cpython-39/cryptography/hazmat/primitives/asymmetric
      copying src/cryptography/hazmat/primitives/asymmetric/rsa.py -> build/lib.linux-x86_64-cpython-39/cryptography/hazmat/primitives/asymmetric
      copying src/cryptography/hazmat/primitives/asymmetric/utils.py -> build/lib.linux-x86_64-cpython-39/cryptography/hazmat/primitives/asymmetric
      copying src/cryptography/hazmat/primitives/asymmetric/dh.py -> build/lib.linux-x86_64-cpython-39/cryptography/hazmat/primitives/asymmetric
      copying src/cryptography/hazmat/primitives/asymmetric/ed448.py -> build/lib.linux-x86_64-cpython-39/cryptography/hazmat/primitives/asymmetric
      creating build/lib.linux-x86_64-cpython-39/cryptography/hazmat/primitives/kdf
      copying src/cryptography/hazmat/primitives/kdf/x963kdf.py -> build/lib.linux-x86_64-cpython-39/cryptography/hazmat/primitives/kdf
      copying src/cryptography/hazmat/primitives/kdf/pbkdf2.py -> build/lib.linux-x86_64-cpython-39/cryptography/hazmat/primitives/kdf
      copying src/cryptography/hazmat/primitives/kdf/__init__.py -> build/lib.linux-x86_64-cpython-39/cryptography/hazmat/primitives/kdf
      copying src/cryptography/hazmat/primitives/kdf/concatkdf.py -> build/lib.linux-x86_64-cpython-39/cryptography/hazmat/primitives/kdf
      copying src/cryptography/hazmat/primitives/kdf/kbkdf.py -> build/lib.linux-x86_64-cpython-39/cryptography/hazmat/primitives/kdf
      copying src/cryptography/hazmat/primitives/kdf/scrypt.py -> build/lib.linux-x86_64-cpython-39/cryptography/hazmat/primitives/kdf
      copying src/cryptography/hazmat/primitives/kdf/hkdf.py -> build/lib.linux-x86_64-cpython-39/cryptography/hazmat/primitives/kdf
      creating build/lib.linux-x86_64-cpython-39/cryptography/hazmat/primitives/serialization
      copying src/cryptography/hazmat/primitives/serialization/__init__.py -> build/lib.linux-x86_64-cpython-39/cryptography/hazmat/primitives/serialization
      copying src/cryptography/hazmat/primitives/serialization/pkcs7.py -> build/lib.linux-x86_64-cpython-39/cryptography/hazmat/primitives/serialization
      copying src/cryptography/hazmat/primitives/serialization/base.py -> build/lib.linux-x86_64-cpython-39/cryptography/hazmat/primitives/serialization
      copying src/cryptography/hazmat/primitives/serialization/ssh.py -> build/lib.linux-x86_64-cpython-39/cryptography/hazmat/primitives/serialization
      copying src/cryptography/hazmat/primitives/serialization/pkcs12.py -> build/lib.linux-x86_64-cpython-39/cryptography/hazmat/primitives/serialization
      creating build/lib.linux-x86_64-cpython-39/cryptography/hazmat/primitives/twofactor
      copying src/cryptography/hazmat/primitives/twofactor/__init__.py -> build/lib.linux-x86_64-cpython-39/cryptography/hazmat/primitives/twofactor
      copying src/cryptography/hazmat/primitives/twofactor/hotp.py -> build/lib.linux-x86_64-cpython-39/cryptography/hazmat/primitives/twofactor
      copying src/cryptography/hazmat/primitives/twofactor/totp.py -> build/lib.linux-x86_64-cpython-39/cryptography/hazmat/primitives/twofactor
      creating build/lib.linux-x86_64-cpython-39/cryptography/hazmat/primitives/ciphers
      copying src/cryptography/hazmat/primitives/ciphers/__init__.py -> build/lib.linux-x86_64-cpython-39/cryptography/hazmat/primitives/ciphers
      copying src/cryptography/hazmat/primitives/ciphers/algorithms.py -> build/lib.linux-x86_64-cpython-39/cryptography/hazmat/primitives/ciphers
      copying src/cryptography/hazmat/primitives/ciphers/aead.py -> build/lib.linux-x86_64-cpython-39/cryptography/hazmat/primitives/ciphers
      copying src/cryptography/hazmat/primitives/ciphers/base.py -> build/lib.linux-x86_64-cpython-39/cryptography/hazmat/primitives/ciphers
      copying src/cryptography/hazmat/primitives/ciphers/modes.py -> build/lib.linux-x86_64-cpython-39/cryptography/hazmat/primitives/ciphers
      running egg_info
      writing src/cryptography.egg-info/PKG-INFO
      writing dependency_links to src/cryptography.egg-info/dependency_links.txt
      writing requirements to src/cryptography.egg-info/requires.txt
      writing top-level names to src/cryptography.egg-info/top_level.txt
      reading manifest file 'src/cryptography.egg-info/SOURCES.txt'
      reading manifest template 'MANIFEST.in'
      no previously-included directories found matching 'docs/_build'
      warning: no previously-included files found matching 'vectors'
      warning: no previously-included files matching '*' found under directory 'vectors'
      warning: no previously-included files matching '*' found under directory '.github'
      warning: no previously-included files found matching 'release.py'
      warning: no previously-included files found matching '.readthedocs.yml'
      warning: no previously-included files found matching 'ci-constraints-requirements.txt'
      warning: no previously-included files found matching 'mypy.ini'
      adding license file 'LICENSE'
      adding license file 'LICENSE.APACHE'
      adding license file 'LICENSE.BSD'
      adding license file 'LICENSE.PSF'
      writing manifest file 'src/cryptography.egg-info/SOURCES.txt'
      /tmp/pip-build-env-q67djvc_/overlay/lib/python3.9/site-packages/setuptools/command/build_py.py:204: _Warning: Package 'cryptography.hazmat.bindings._rust' is absent from the `packages` configuration.
      !!
      
              ********************************************************************************
              ############################
              # Package would be ignored #
              ############################
              Python recognizes 'cryptography.hazmat.bindings._rust' as an importable package[^1],
              but it is absent from setuptools' `packages` configuration.
      
              This leads to an ambiguous overall configuration. If you want to distribute this
              package, please make sure that 'cryptography.hazmat.bindings._rust' is explicitly added
              to the `packages` configuration field.
      
              Alternatively, you can also rely on setuptools' discovery methods
              (for example by using `find_namespace_packages(...)`/`find_namespace:`
              instead of `find_packages(...)`/`find:`).
      
              You can read more about "package discovery" on setuptools documentation page:
      
              - https://setuptools.pypa.io/en/latest/userguide/package_discovery.html
      
              If you don't want 'cryptography.hazmat.bindings._rust' to be distributed and are
              already explicitly excluding 'cryptography.hazmat.bindings._rust' via
              `find_namespace_packages(...)/find_namespace` or `find_packages(...)/find`,
              you can try to use `exclude_package_data`, or `include-package-data=False` in
              combination with a more fine grained `package-data` configuration.
      
              You can read more about "package data files" on setuptools documentation page:
      
              - https://setuptools.pypa.io/en/latest/userguide/datafiles.html
      
      
              [^1]: For Python, any directory (with suitable naming) can be imported,
                    even if it does not contain any `.py` files.
                    On the other hand, currently there is no concept of package data
                    directory, all directories are treated like packages.
              ********************************************************************************
      
      !!
        check.warn(importable)
      /tmp/pip-build-env-q67djvc_/overlay/lib/python3.9/site-packages/setuptools/command/build_py.py:204: _Warning: Package 'cryptography.hazmat.bindings._rust.openssl' is absent from the `packages` configuration.
      !!
      
              ********************************************************************************
              ############################
              # Package would be ignored #
              ############################
              Python recognizes 'cryptography.hazmat.bindings._rust.openssl' as an importable package[^1],
              but it is absent from setuptools' `packages` configuration.
      
              This leads to an ambiguous overall configuration. If you want to distribute this
              package, please make sure that 'cryptography.hazmat.bindings._rust.openssl' is explicitly added
              to the `packages` configuration field.
      
              Alternatively, you can also rely on setuptools' discovery methods
              (for example by using `find_namespace_packages(...)`/`find_namespace:`
              instead of `find_packages(...)`/`find:`).
      
              You can read more about "package discovery" on setuptools documentation page:
      
              - https://setuptools.pypa.io/en/latest/userguide/package_discovery.html
      
              If you don't want 'cryptography.hazmat.bindings._rust.openssl' to be distributed and are
              already explicitly excluding 'cryptography.hazmat.bindings._rust.openssl' via
              `find_namespace_packages(...)/find_namespace` or `find_packages(...)/find`,
              you can try to use `exclude_package_data`, or `include-package-data=False` in
              combination with a more fine grained `package-data` configuration.
      
              You can read more about "package data files" on setuptools documentation page:
      
              - https://setuptools.pypa.io/en/latest/userguide/datafiles.html
      
      
              [^1]: For Python, any directory (with suitable naming) can be imported,
                    even if it does not contain any `.py` files.
                    On the other hand, currently there is no concept of package data
                    directory, all directories are treated like packages.
              ********************************************************************************
      
      !!
        check.warn(importable)
      copying src/cryptography/py.typed -> build/lib.linux-x86_64-cpython-39/cryptography
      creating build/lib.linux-x86_64-cpython-39/cryptography/hazmat/bindings/_rust
      copying src/cryptography/hazmat/bindings/_rust/__init__.pyi -> build/lib.linux-x86_64-cpython-39/cryptography/hazmat/bindings/_rust
      copying src/cryptography/hazmat/bindings/_rust/_openssl.pyi -> build/lib.linux-x86_64-cpython-39/cryptography/hazmat/bindings/_rust
      copying src/cryptography/hazmat/bindings/_rust/asn1.pyi -> build/lib.linux-x86_64-cpython-39/cryptography/hazmat/bindings/_rust
      copying src/cryptography/hazmat/bindings/_rust/ocsp.pyi -> build/lib.linux-x86_64-cpython-39/cryptography/hazmat/bindings/_rust
      copying src/cryptography/hazmat/bindings/_rust/pkcs7.pyi -> build/lib.linux-x86_64-cpython-39/cryptography/hazmat/bindings/_rust
      copying src/cryptography/hazmat/bindings/_rust/x509.pyi -> build/lib.linux-x86_64-cpython-39/cryptography/hazmat/bindings/_rust
      creating build/lib.linux-x86_64-cpython-39/cryptography/hazmat/bindings/_rust/openssl
      copying src/cryptography/hazmat/bindings/_rust/openssl/__init__.pyi -> build/lib.linux-x86_64-cpython-39/cryptography/hazmat/bindings/_rust/openssl
      copying src/cryptography/hazmat/bindings/_rust/openssl/x25519.pyi -> build/lib.linux-x86_64-cpython-39/cryptography/hazmat/bindings/_rust/openssl
      running build_ext
      running build_rust
      
          =============================DEBUG ASSISTANCE=============================
          If you are seeing a compilation error please try the following steps to
          successfully install cryptography:
          1) Upgrade to the latest pip and try again. This will fix errors for most
             users. See: https://pip.pypa.io/en/stable/installing/#upgrading-pip
          2) Read https://cryptography.io/en/latest/installation/ for specific
             instructions for your platform.
          3) Check our frequently asked questions for more information:
             https://cryptography.io/en/latest/faq/
          4) Ensure you have a recent Rust toolchain installed:
             https://cryptography.io/en/latest/installation/#rust
      
          Python: 3.9.2
          platform: Linux-5.10.0-15-amd64-x86_64-with-glibc2.31
          pip: n/a
          setuptools: 68.2.2
          setuptools_rust: 1.7.0
          rustc: n/a
          =============================DEBUG ASSISTANCE=============================
      
      error: can't find Rust compiler
      
      If you are using an outdated pip version, it is possible a prebuilt wheel is available for this package but pip is not able to install from it. Installing from the wheel would avoid the need for a Rust compiler.
      
      To update pip, run:
      
          pip install --upgrade pip
      
      and then retry package installation.
      
      If you did intend to build this package from source, try installing a Rust compiler from your system package manager and ensure it is on the PATH during installation. Alternatively, rustup (available at https://rustup.rs) is the recommended way to download and update the Rust compiler toolchain.
      
      This package requires Rust >=1.48.0.
      [end of output]
  
  note: This error originates from a subprocess, and is likely not a problem with pip.
  ERROR: Failed building wheel for cryptography
Failed to build cryptography
ERROR: Could not build wheels for cryptography, which is required to install pyproject.toml-based projects
failed!
load versions...
chgrp: Zugriff auf '/var/www/html/openWB/data/restore/*' nicht möglich: Datei oder Verzeichnis nicht gefunden
chgrp: Zugriff auf '/var/www/html/openWB/data/data_migration/*' nicht möglich: Datei oder Verzeichnis nicht gefunden
chmod: Zugriff auf '/var/www/html/openWB/data/restore/*' nicht möglich: Datei oder Verzeichnis nicht gefunden
chmod: Zugriff auf '/var/www/html/openWB/data/data_migration/*' nicht möglich: Datei oder Verzeichnis nicht gefunden
2023-10-18 20:32:51: boot done :-)
no factory reset pending, normal startup
atreboot.sh started
checking init in /boot/config.txt...
watchdog for atreboot.sh on pid 1716 started, waiting for 900s
already up to date
Group membership...
Final group membership: openwb : openwb adm dialout cdrom sudo audio video plugdev games users input render netdev spi i2c gpio lpadmin
Network...
Wait for connection...
Bis vor kurzem liefen die Updates auf dem System noch durch.
P.S: Das Update war von 2023-10-13 12:41:10 +0200 [679bb5251] auf 2023-10-17 13:16:20 +0200 [5f8ad53d5]
Ich gehe erstmal wieder auf den alten Stand zurück, ist ja wie geschrieben nur noch ein Testsystem.
Das ist (wieder) die cryptography library für welche es auf deiner Architektur kein passendes kompiliertes Paket gibt. Gut zu sehen dieser Fehler abgefangen wurde und keine weiteren Probleme verursacht hat.

Ist auf deine VM bzw. die Architektur der VM zurückzuführen.

Wenn das System sonst läuft sollte das nur Auswirkung aufs Onedrive Backup haben, hierfür wird die cryptography library benötigt.
15,2kWp SMA (SB4000TL-21, SB3.0, STP6.0-SE + BYD HVS, EnergyMeter), openWB Standard+, openWB Pro, Smart #1 (ersetzt den e2008), Tesla Model Y LR.
Meth
Beiträge: 840
Registriert: Sa Aug 24, 2019 5:59 am
Has thanked: 15 times
Been thanked: 2 times

Re: Rückmeldungen 2.1.2 Alpha 2

Beitrag von Meth »

LenaK hat geschrieben: Mi Okt 18, 2023 7:32 am
Meth hat geschrieben: Mi Okt 18, 2023 7:06 am Hallo ,

ich habe gestern meine 3 Owb
1 x Primary
2 x Secodary
auf den Aktuellsten Master gebracht ,

Leider zeigt der Primary nun keine Plug-State mehr an und somit geht die Ladung nicht mehr .
Hier die Logs aus den Secondary
Gargae.txt
Carport.txt

An den Secondary's zeig es aber den Plugstate an ...

Oder braucht ihr was anderes ?
Hast Du seit dem Update nochmal neu angesteckt?

>An den Secondary's zeig es aber den Plugstate an ...
Im Status meinst Du?

In den Logs der Secondaries sehe ich keine Ursache.
Also Im status des Secondary zeigt es das Auto als Gesteckt an .
Am Primary allerdings leider nicht .....

Im Staus der Primary zeigt es aber bei beiden Ladepunkten
Modulmeldung
"keine Fehler"
Und er aktualisiert die Spannungen Entsprechend

Hier das Main Log .
mainlog.txt
(166.13 KiB) 76-mal heruntergeladen
23,9 kwp PV , 30,6 kWh BYD HVS Box 2 x 20,4 kWh BYD HVS Box
2 x 15 kWh BMZ Hyperion
ID3 für meine Frau , ID4 für mich
1 oWb 2.0 im Hauptverteiler
Je 1 oWb in Garage und Carport
Täglich auf die neueste Version Aktualisiert
ChristophR
Beiträge: 1239
Registriert: So Okt 30, 2022 8:07 am
Has thanked: 70 times
Been thanked: 96 times

Re: Rückmeldungen 2.1.2 Alpha 2

Beitrag von ChristophR »

mrinas hat geschrieben: Mi Okt 18, 2023 7:53 pm Das ist (wieder) die cryptography library für welche es auf deiner Architektur kein passendes kompiliertes Paket gibt. Gut zu sehen dieser Fehler abgefangen wurde und keine weiteren Probleme verursacht hat.

Ist auf deine VM bzw. die Architektur der VM zurückzuführen.

Wenn das System sonst läuft sollte das nur Auswirkung aufs Onedrive Backup haben, hierfür wird die cryptography library benötigt.
Nö, System ist nicht brauchbar, bin auf den alten Snapshot zurückgegangen.
Gerade nochmal einen Versuch vorher mit "sudo apt upgrade" versucht, half aber nicht.
Das ist eine VM auf einem QNAP NAS, das Betriebssystem (bullseye) kommt von hier:
https://www.raspberrypi.com/software/ra ... i-desktop/

Es wäre schon schade, wenn das gar nicht mehr läuft.
openWB Series 2 Standard+, SW-Version 2
SolarEdge SE10K-RWS, BYD LVS 8, 16,8 kWp.
CUPRA Born
Benutzeravatar
mrinas
Beiträge: 2422
Registriert: Mi Jan 29, 2020 10:12 pm
Has thanked: 69 times
Been thanked: 78 times

Re: Rückmeldungen 2.1.2 Alpha 2

Beitrag von mrinas »

ChristophR hat geschrieben: Mi Okt 18, 2023 8:05 pm
mrinas hat geschrieben: Mi Okt 18, 2023 7:53 pm Das ist (wieder) die cryptography library für welche es auf deiner Architektur kein passendes kompiliertes Paket gibt. Gut zu sehen dieser Fehler abgefangen wurde und keine weiteren Probleme verursacht hat.

Ist auf deine VM bzw. die Architektur der VM zurückzuführen.

Wenn das System sonst läuft sollte das nur Auswirkung aufs Onedrive Backup haben, hierfür wird die cryptography library benötigt.
Nö, System ist nicht brauchbar, bin auf den alten Snapshot zurückgegangen.
Gerade nochmal einen Versuch vorher mit "sudo apt upgrade" versucht, half aber nicht.
Das ist eine VM auf einem QNAP NAS, das Betriebssystem (bullseye) kommt von hier:
https://www.raspberrypi.com/software/ra ... i-desktop/

Es wäre schon schade, wenn das gar nicht mehr läuft.
hm, I see.

Ich hab' auch ein Testsystem auf einer VM, hier nutze ich Debian 11 Bullseye, das läuft gut:
openwb@openwb2-dev:~$ uname -a
Linux openwb2-dev 5.10.0-26-cloud-amd64 #1 SMP Debian 5.10.197-1 (2023-09-29) x86_64 GNU/Linux

Wobei dein System als i686 (32bit) geführt wird, wobei ich nicht weiß ob das den Unterschied macht.
15,2kWp SMA (SB4000TL-21, SB3.0, STP6.0-SE + BYD HVS, EnergyMeter), openWB Standard+, openWB Pro, Smart #1 (ersetzt den e2008), Tesla Model Y LR.
AnDaL
Beiträge: 214
Registriert: Do Dez 23, 2021 1:11 pm
Has thanked: 1 time

Re: Rückmeldungen 2.1.2 Alpha 2

Beitrag von AnDaL »

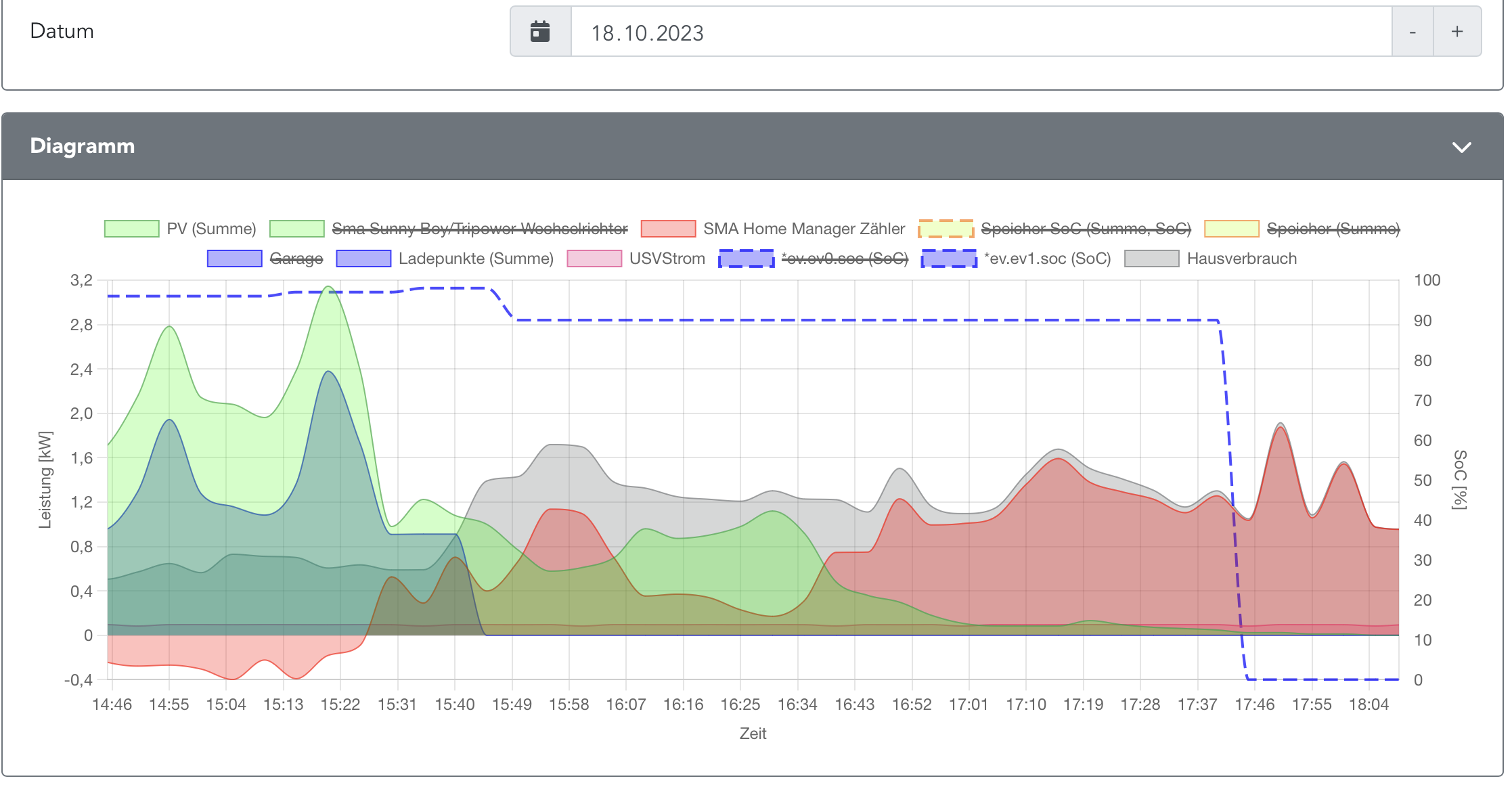
Also folgendes ist heute passiert.

Heute war Sonne und es wurde mit Überschuß geladen bis 98% SoC. Die Ladung wurde beendet und kurz darauf (15:50 Uhr) wurde 90% SoC angezeigt. Laut App vom Auto waren aber 98% geladen. Dann später so um 17:40 Uhr habe ich das Auto abgesteckt, auf ein mal war der SoC bei 0%.
WB Diagramm.png
Logs habe ich natürlich nicht, da ich zu diesem Zeitpunkt keine Zeit hatte und jetzt das Log selbstredend nicht mehr vorhanden ist.
Gruß Andi

openWB Pro 3.2.1
openWB Standalone Version: 2.1.7-Patch.3 2025-05-28 12:05:56 +0200 [8fd4fe2ef]

PV: 6.120 kWp, SMA STP 6000Tl-20, SMA EM, kein Speicher
EV: KONA SX2E 65,4 kWh
AnDaL
Beiträge: 214
Registriert: Do Dez 23, 2021 1:11 pm
Has thanked: 1 time

Re: Rückmeldungen 2.1.2 Alpha 2

Beitrag von AnDaL »

Also das in meinem Vorigen Post KEIN SoC Wert mehr angezeigt wurde lag wohl an der Datenabfrage des KIA/Hyundai Moduls, denn seit heute 5:45 Uhr wird wieder der SoC angezeigt und es sind auch keine Fehlermeldungen mehr diesbezüglich im Log zu sehen.
WB Leistung  Ladestand.png
Also kann mir bitte jemand sagen welche Einstellungen ich treffen muss damit der SoC sauber abgefragt wird?
Muss ich das SoC Modul auf "kein Modul" stellen? Anscheinend ist angedacht das man einen Mix machen kan, wohl jedoch noch ein Bug besteht?
Denn ich vermutet das beides abgefragt wird. Ein mal beim Anstecken der Pro wir der SoC abgefragt und über das SoC Modul. Die Schlussfolgerung daraus ist das es im laufe der Zeit zu wiedersprüchlichen Anzeigen kommen muss.
WB SoC Modul 1.png
Gruß Andi

openWB Pro 3.2.1
openWB Standalone Version: 2.1.7-Patch.3 2025-05-28 12:05:56 +0200 [8fd4fe2ef]

PV: 6.120 kWp, SMA STP 6000Tl-20, SMA EM, kein Speicher
EV: KONA SX2E 65,4 kWh
Meth
Beiträge: 840
Registriert: Sa Aug 24, 2019 5:59 am
Has thanked: 15 times
Been thanked: 2 times

Re: Rückmeldungen 2.1.2 Alpha 2

Beitrag von Meth »

Meth hat geschrieben: Mi Okt 18, 2023 8:00 pm
LenaK hat geschrieben: Mi Okt 18, 2023 7:32 am
Meth hat geschrieben: Mi Okt 18, 2023 7:06 am Hallo ,

ich habe gestern meine 3 Owb
1 x Primary
2 x Secodary
auf den Aktuellsten Master gebracht ,

Leider zeigt der Primary nun keine Plug-State mehr an und somit geht die Ladung nicht mehr .
Hier die Logs aus den Secondary
Gargae.txt
Carport.txt

An den Secondary's zeig es aber den Plugstate an ...

Oder braucht ihr was anderes ?
Hast Du seit dem Update nochmal neu angesteckt?

>An den Secondary's zeig es aber den Plugstate an ...
Im Status meinst Du?

In den Logs der Secondaries sehe ich keine Ursache.
Also Im status des Secondary zeigt es das Auto als Gesteckt an .
Am Primary allerdings leider nicht .....

Im Staus der Primary zeigt es aber bei beiden Ladepunkten
Modulmeldung
"keine Fehler"
Und er aktualisiert die Spannungen Entsprechend

Hier das Main Log .

mainlog.txt
Reicht das oder braucht ihr noch mehr ?
23,9 kwp PV , 30,6 kWh BYD HVS Box 2 x 20,4 kWh BYD HVS Box
2 x 15 kWh BMZ Hyperion
ID3 für meine Frau , ID4 für mich
1 oWb 2.0 im Hauptverteiler
Je 1 oWb in Garage und Carport
Täglich auf die neueste Version Aktualisiert
Elchkopp
Beiträge: 882
Registriert: Fr Feb 04, 2022 6:19 pm
Has thanked: 20 times
Been thanked: 67 times

Re: Rückmeldungen 2.1.2 Alpha 2

Beitrag von Elchkopp »

AnDaL hat geschrieben: Do Okt 19, 2023 7:06 am Also kann mir bitte jemand sagen welche Einstellungen ich treffen muss damit der SoC sauber abgefragt wird?
Muss ich das SoC Modul auf "kein Modul" stellen? Anscheinend ist angedacht das man einen Mix machen kan, wohl jedoch noch ein Bug besteht?
Denn ich vermutet das beides abgefragt wird. Ein mal beim Anstecken der Pro wir der SoC abgefragt und über das SoC Modul. Die Schlussfolgerung daraus ist das es im laufe der Zeit zu wiedersprüchlichen Anzeigen kommen muss.
Ich habe für die SoC-Abfrage das Modul „manueller SoC“ ausgewählt. Es macht für mich aber auch keinen Sinn, nach der Abfrage vom Auto noch eine Abfrage über das Internet zu starten. Die Software rechnet ja selbst ab da hoch - und wenn es am Ende nicht passt, sollst Du in dem Modul den Wirkungsgrad anpassen.

Es soll aber auch mit dem Modul passend zu deinem Fahrzeug klappen - es muss aber in jedem Fall ein Modul ausgewählt werden.

Das klappt bei mir auch ziemlich gut.

Wichtig: die Abfrage findet nur einmal nach dem Anstecken statt. Also ggf. einmal Auto ab- und wieder anstöpseln.

Siehe auch hier die Antwort von LenaK:
viewtopic.php?p=95032#p95032
AnDaL
Beiträge: 214
Registriert: Do Dez 23, 2021 1:11 pm
Has thanked: 1 time

Re: Rückmeldungen 2.1.2 Alpha 2

Beitrag von AnDaL »

Elchkopp hat geschrieben: Do Okt 19, 2023 8:57 am
AnDaL hat geschrieben: Do Okt 19, 2023 7:06 am Also kann mir bitte jemand sagen welche Einstellungen ich treffen muss damit der SoC sauber abgefragt wird?
Muss ich das SoC Modul auf "kein Modul" stellen? Anscheinend ist angedacht das man einen Mix machen kan, wohl jedoch noch ein Bug besteht?
Denn ich vermutet das beides abgefragt wird. Ein mal beim Anstecken der Pro wir der SoC abgefragt und über das SoC Modul. Die Schlussfolgerung daraus ist das es im laufe der Zeit zu wiedersprüchlichen Anzeigen kommen muss.
Ich habe für die SoC-Abfrage das Modul „manueller SoC“ ausgewählt. Es macht für mich aber auch keinen Sinn, nach der Abfrage vom Auto noch eine Abfrage über das Internet zu starten. Die Software rechnet ja selbst ab da hoch - und wenn es am Ende nicht passt, sollst Du in dem Modul den Wirkungsgrad anpassen.

Es soll aber auch mit dem Modul passend zu deinem Fahrzeug klappen - es muss aber in jedem Fall ein Modul ausgewählt werden.

Das klappt bei mir auch ziemlich gut.

Wichtig: die Abfrage findet nur einmal nach dem Anstecken statt. Also ggf. einmal Auto ab- und wieder anstöpseln.

Siehe auch hier die Antwort von LenaK:
viewtopic.php?p=95032#p95032
Hallo Elchkopp,
danke für Deine Rückmeldung. Ich habe nun auch mal auf "Manueller SoC" umgestellt und werde es beobachten sobald das Auto wieder zuhause ist.
Gruß Andi

openWB Pro 3.2.1
openWB Standalone Version: 2.1.7-Patch.3 2025-05-28 12:05:56 +0200 [8fd4fe2ef]

PV: 6.120 kWp, SMA STP 6000Tl-20, SMA EM, kein Speicher
EV: KONA SX2E 65,4 kWh
Gesperrt